jdbc 批量执行 replace into 非常慢 50条23秒

【 TiDB 使用环境】生产环境
【 TiDB 版本】v5.4.2
【复现路径】jdbc 批量执行 replace
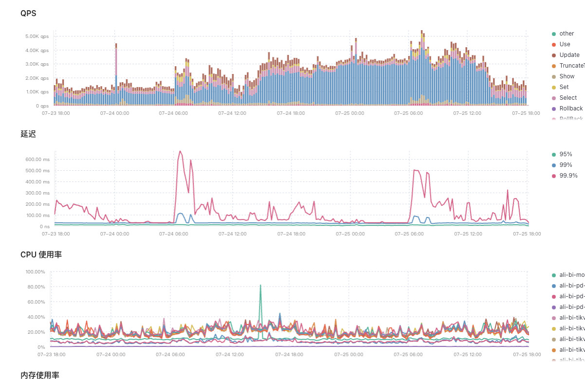
【遇到的问题:问题现象及影响】 代码中手动提交事务,然后批量执行了一批 replace into 语句,50条。插入特别慢,看Dashboard,该段时间replace大量增长,后续改为一条一条插入,明显好转。我想了解一下这其中是什么问题导致的?
【资源配置】

【附件:截图/日志/监控】
【语句大概格式:replace into table_custom_info (…) values ( … ) 】


50条还好吧,中间有其他事务阻塞不

应该是有其他事务阻塞,在阻塞

这个可以在哪里查看到吗

50条数据也不多啊。表有多大?

把慢的执行计划捞出来看看。里面的信息可以帮助确定是哪里慢了。

tidb数据量很少可能1w不到

我看了,应该不是这个的原因

我觉得可能是和tidb的锁机制相关?因为我开启一个事务批量执行一批replace into 的SQL,而后又来了一个事务执行另一批replace into 的SQL,但是他们之间可能会修改同一条数据,导致后来的事务被阻塞,以此类推导致QPS中的replace into 请求居高不下,同时事务执行缓慢?

50条数据replace,正常很快的,是不是有其他事务占用了资源

正常情况下是很快的,我觉得应该是有其他事务占用了资源。因为他不是只执行一批,代码逻辑是每50条就处理一批,从业务库同步数据。

多线程并行执行且数据没有排序取值吗?

对,数据排序取值的,是按照业务库的自增主键依次录入,但是在写入时,把主键变成了雪花id。

感觉你50条是放在同一个事务
然后又有多线程再跑 是不是有锁

会不会与索引有关

此话题已在最后回复的 7 天后被自动关闭。不再允许新回复。