TiDB 的问答社区
tidb auto analyze table如何指定tidb实例
🪐 TiDB 技术问题
调优
TiDBer_Jack
(Ti D Ber Mk Wfi W Zy)
2024 年8 月 22 日 06:13
1
image
1534×452 163 KB
近期tidb有2个节点的内存占用很高,导致analyze table的时候一直报错,我们有4个tidb节点,analyze每次都在同一个节点去执行,能更改自动analyze table的节点吗?
TiDBer_Jack
(Ti D Ber Mk Wfi W Zy)
2024 年8 月 22 日 06:25
2
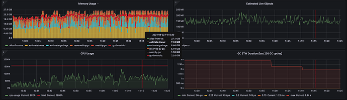
补充监控图
image
1850×536 115 KB
林夕一指
(林夕一指)
2024 年8 月 22 日 06:30
3
image
1088×668 53.7 KB
1 个赞
TiDBer_Jack
(Ti D Ber Mk Wfi W Zy)
2024 年8 月 22 日 06:35
4
版本是v6.5.9的,是不是就不能设置了
林夕一指
(林夕一指)
2024 年8 月 22 日 06:38
5
是的7.4以上才行
1 个赞
TiDBer_xTvoCh2f
2024 年8 月 22 日 08:54
6
貌似是ddl组件在执行analyze table
©2026 TiDB Community.
京ICP备20022552号-5
京公网安备11010802043344号