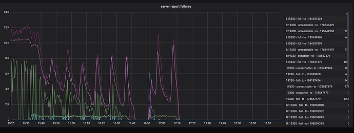
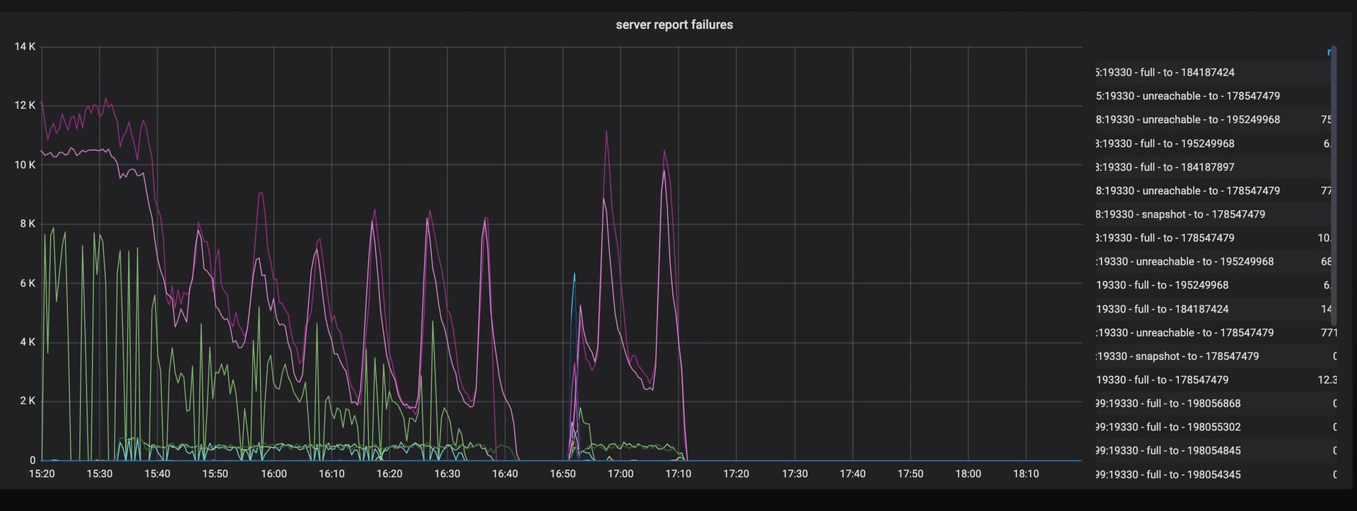
集群多个tikv节点在疯狂刷日志failed to send extra message,磁盘都要不够用了

【 TiDB 使用环境】生产环境
【 TiDB 版本】5.0.2
【遇到的问题:问题现象及影响】

请问这个是什么原因?该如何解决呢?

tiup display看看集群状态还正常吗?

网络环境做什么调整了吗?

正常的

没有网络的调整。集群2024-08-23 06:00左右有一个tikv节点异常重启过

可以尝试把重启过的那台kv摘掉试试

重启了日志里store_id对应的tikv节点,过了一段时间后,当前看没有频繁刷上面的日志了,太神奇了

类似重启大法,排除疑点

神奇的重启大发

重启可以解决一些操作系统和系统网络层面的问题

补充下:重启的tikv节点的metrics接口返回超时, metrics接口重定向到文件有200多w行,正常也就几千到万行左右,返回也很快,tikv重启后metrics返回也很快了,文件行数也降至万行左右了。

可以看之前的贴tikv状态接口输出metric过多,请问如何优化呢? - #12,来自 DBRE

最后的大招:重启

此话题已在最后回复的 60 天后被自动关闭。不再允许新回复。