【 TiDB 使用环境】生产环境
【 TiDB 版本】4.0.8
【复现路径】做过哪些操作出现的问题
【遇到的问题:问题现象及影响】
1、16点时集群延迟变大,看到监控的tikv leader 是直线下降和上升,主机没有挂,资源也没有问题
2、故障前没有做操作,业务上也没有做变更
【资源配置】进入到 TiDB Dashboard -集群信息 (Cluster Info) -主机(Hosts) 截图此页面
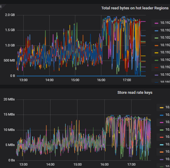
【附件:截图/日志/监控】
翻一下tikv,PD,TIDB日志看下呢,这个应该是有点问题的,没有操作和故障应该不会出现这种问题
考虑升级吧,这版本太老了。
v4版本都已经在2024-04-02结束支持了。
另外论坛现在还有升级活动。加微信群,有导师帮助升级。如果能写一篇升级心得给的积分也暴多。甚至有可能获得tidb社区专属机械键盘一个。
你看你那 CPU ,问题时段都快 100% 还没问题吗?CPU 多了后是不可能完全跑到 100% 的,优化下 慢 SQL 吧。
这cpu不是都快100%了。。。我看你先确认下你的tikv节点有没有重启吧。。。
升级吧,太低了版本
tikv估计有重启的
看一下监控下的慢SQL,看一下业务上是否有定时任务在哪个时间点前后执行
建议排查下,在开始阶段leader大幅减少的tikv节点日志,怀疑是发生了故障,导致leader全部下线了。
TIKV节点主机没有故障,是同时有多个tikv节点leader 大幅下降
pd的状态查过吗?
是有热点读表,是热点读导致leader这样波动吗?
热点表导致的?
截一下网卡监控谢谢
除了CPU,网络,磁盘IO都是正常的
很多问题,升级到最近版本可能就不是问题了
大佬,能分析一下根因吗?感谢
您主机配置的网卡是千兆还是万兆的






