【 TiDB 使用环境】生产环境 /测试/ Poc
【 TiDB 版本】v7.5.2
【复现路径】
通过对资源组管控情况下的读写压测
【遇到的问题:问题现象及影响】
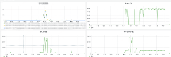
通过设置资源管控RU为5000RU,且不可burst,优先级为medium,但是在进行业务数据读写操作的时候,写RU进行了很好的限制,但是读RU并不能很好的限制,超出了所在资源组的5000RU配额。
1 个赞
在高并发环境下,多个读操作可能会同时进行,即使每个操作的RU消耗被限制,总的RU消耗也可能超过配额。如果数据被频繁地读取,即使每个读操作的RU消耗不大,累积起来也可能超过限制。
这确实不符合预期,有稳定复现的步骤嘛?
你说的这个我理解就是每个查询都可能超出来一点,查询多了影响叠加超出的就多了,但是这种情况太极端,目前线上也没有那么大的qps,从监控看,超出的部分太多了,不符合稍微超出的容忍度了
可以把 grafana 监控利的 resource control 监控发出来看下
