vcdog
(Vcdog)
2024 年10 月 30 日 01:54
1
【 TiDB 使用环境】生产环境
【 TiDB 版本】v7.5.4
【复现路径】做过哪些操作出现的问题
【遇到的问题:问题现象及影响】对现有tidb集群进行3节点的tikv扩容到6节点tikv,保留3副本不变。扩容相关的命令执行一切正常。
1.图1:刚开始扩容时的状态:
2.图2:今天早上09点时的状态:
3.图3:gc配置:
【资源配置】进入到 TiDB Dashboard -集群信息 (Cluster Info) -主机(Hosts) 截图此页面
【附件:截图/日志/监控】
h5n1
(H5n1)
2024 年10 月 30 日 02:02
3
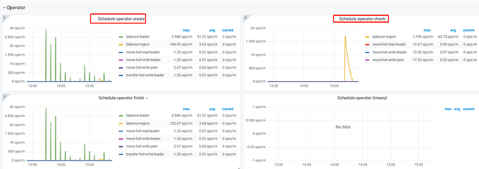
看下pd监控的operator产生和消费正常吗。正常的话先试试调大调度参数 pd-ctl config set 调整 replica-schedule-limit ,max-pending-peer-count 以及 max-snapshot-count 。 pd-ctl store limit all xx 增大store limt。
直接加了三个节点?我都是一个个加的,不着急的话还是慢慢等他迁移平衡,磁盘消耗过大容易影响集群稳定性
vcdog
(Vcdog)
2024 年10 月 30 日 02:47
7
我看最开始磁盘的读写速度是50M/s,现在变成了0.007M/s
vcdog
(Vcdog)
2024 年10 月 30 日 03:03
8
当磁盘空间达到一定比例(例如 80% 或更高)时,PD 会优先考虑不向该节点迁移新的 Region,以避免空间耗尽的风险。这一行为是基于调度策略中 high-space-ratio 和 low-space-ratio 参数的设置:
high-space-ratio :当节点的磁盘使用超过这个比例时,PD 会减少向此节点调度 Region,以防止磁盘压力过大。默认值为 0.8(即 80%)。
low-space-ratio :当节点的磁盘使用率低于这个比例时,PD 会将此节点作为迁移的优先目标。默认值为 0.6(即 60%)。
会不会跟这个有关系,目前,新扩容的3个tikv节点磁盘空间,占用在60%不再增长了。
vcdog
(Vcdog)
2024 年10 月 30 日 04:02
10
调整了这几个参数,后续我这边再观察一下,迁移的进度:
tiup ctl:v7.5.4 pd -u http://10.3.8.227:2379 config set max-pending-peer-count 1024
tiup ctl:v7.5.4 pd -u http://10.3.8.227:2379 config set max-snapshot-count 1024
tiup ctl:v7.5.4 pd -u http://10.3.8.227:2379 config set replica-schedule-limit 1024
tiup ctl:v7.5.4 pd -u http://10.3.8.227:2379 store limit all 100
vcdog
(Vcdog)
2024 年10 月 30 日 06:11
12
还是不太明显,:
过30秒刷新一下,显示会有些不同。说明还是有进度,只是不快
h5n1
(H5n1)
2024 年10 月 30 日 06:19
13
试试把leader-schedule-limit 调到一个很小的值 比如1 ,减少这类调度和balacne region的争抢,但有可能会导致tikv cpu利用率不均衡
vcdog
(Vcdog)
2024 年10 月 30 日 07:24
15
新增调整参数
tiup ctl:v7.5.4 pd -u http://10.3.8.227:2379 config set high-space-ratio 0.8
tiup ctl:v7.5.4 pd -u http://10.3.8.227:2379 config set low-space-ratio 0.90
调整这两个参数后,速率一下子就上来了。
舞动梦灵
(Ti D Ber Nckmz Hmh)
2024 年10 月 30 日 07:35
16
。。这两个是磁盘百分比的,你这是之前的磁盘用的量太大了吧