【 TiDB 使用环境】生产环境
【 TiDB 版本】4.0.2
【复现路径】
1.线上TiDB集群20+节点,其中一个节点故障,手工删除节点,节点已经是offlien状态。此时集群工作正常,该集群称为A。
2.线上部署了两套tidb集群,使用pump/drainer方式同步。此时另外一套集群B同步数据到集群A报错,时延非常长。
【遇到的问题:问题现象及影响】
两套tidb集团AB同步数据,方向是B->A。
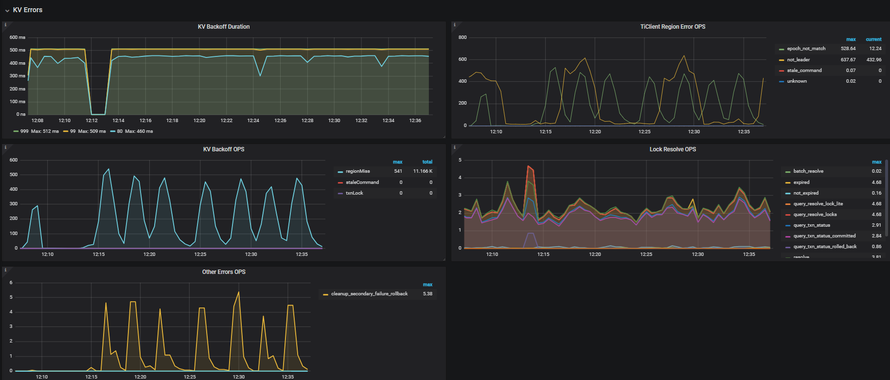
drainer通过A集群的tidb写入数据,tidb有大量慢查:
Time: 2024-12-02T12:28:26.53089392+08:00
Txn_start_ts: 454325348827661289
User: drainer@10.1.0.230
Conn_ID: 95
Query_time: 40.437295963
Parse_time: 0.000007968
Compile_time: 0.000018548
Prewrite_time: 40.437156516 Wait_prewrite_binlog_time: 0.000000225 Commit_backoff_time: 40.01 Backoff_types: [regionMiss regionMiss regionMiss regionMiss regionMiss regionMiss regionMiss regionMiss regionMiss regionMiss regionMiss regionMiss regionMiss regionMiss regionMiss regionMiss regionMiss regionMiss regionMiss regionMiss regionMiss regionMiss regionMiss regionMiss regionMiss regionMiss regionMiss regionMiss regionMiss regionMiss regionMiss regionMiss regionMiss regionMiss regionMiss regionMiss regionMiss regionMiss regionMiss regionMiss regionMiss regionMiss regionMiss regionMiss regionMiss regionMiss regionMiss regionMiss regionMiss regionMiss regionMiss regionMiss regionMiss regionMiss regionMiss regionMiss regionMiss regionMiss regionMiss regionMiss regionMiss regionMiss regionMiss regionMiss regionMiss regionMiss regionMiss regionMissregionMiss regionMiss regionMiss regionMiss regionMiss regionMiss regionMiss regionMiss regionMiss regionMiss regionMiss regionMiss regionMiss regionMiss regionMiss regionMiss regionMiss regionMiss regionMiss regionMiss] Write_keys: 16 Write_size: 1073 Prewrite_region: 94
Is_internal: false
Digest: 9505cacb7c710ed17125fcc6cb3669e8ddca6c8cd8af6a31f6b3cd64604c3098
Num_cop_tasks: 0
Prepared: false
Plan_from_cache: false
Has_more_results: false
Succ: false
Prev_stmt: REPLACE INTO d_msgcenter.t_relat_op_gz(addtime,app,msgid,status,storage_time,tag,tuid,uid) VALUES(1733106661,‘kgpure’,7269176203168906330,1,1733109424416,‘mchat:520021309’,2039700267,520021309)
COMMIT;
【资源配置】
【附件:截图/日志/监控】
抱歉写错了,是B同步数据到A。
手工删除节点是通过pd发命令store delete的方式删除。
你这不是正常的缩容操作呀。。。 被强制缩掉的 kv 要先在其他节点补完副本才能正常对外服务
你现在 tiup cluster scale-in 正常缩一下吧。。
没用tiup安装,那个下线的节点是因为磁盘换了起不来,已经故障超过半小时了,所以我手工执行store delete
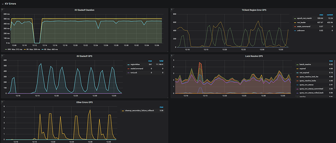
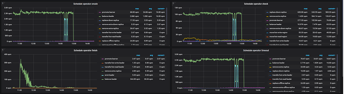
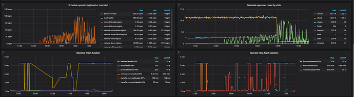
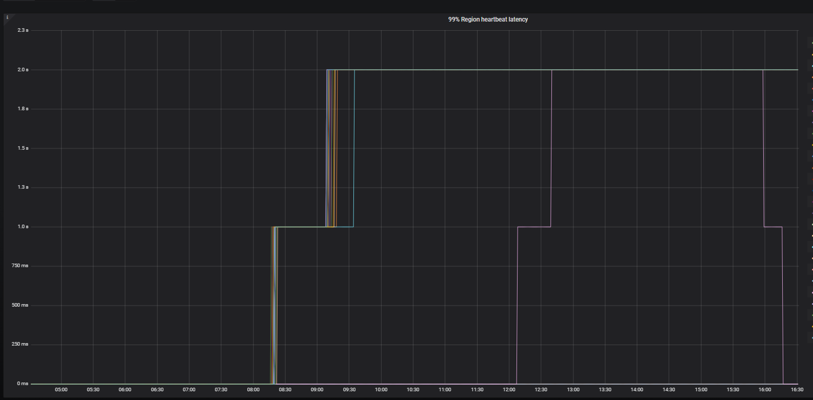
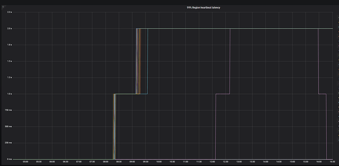
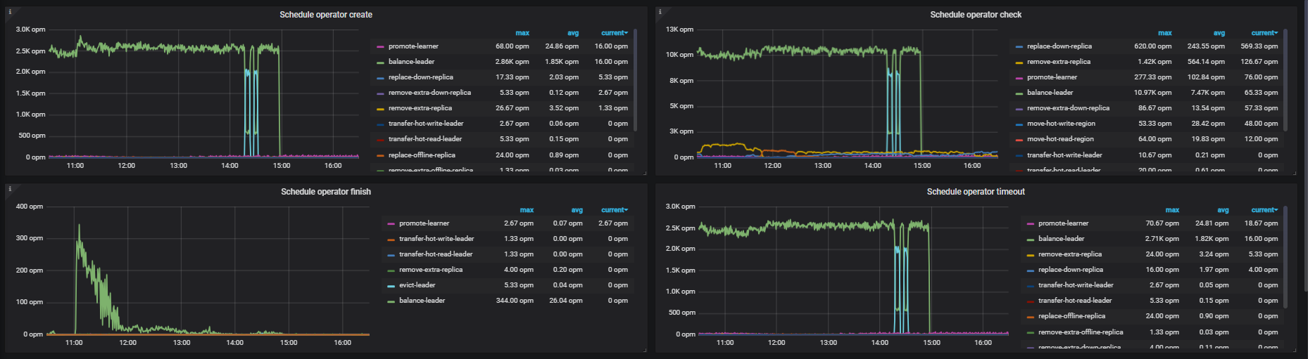
那你看下 pd 监控 里面的 operator 生成情况 和 tikv-details 里面的 region,leader数量呢, 看看补副本是否在正常进行,预计还需要多久完成
- 从 operator 看 15:00 就没产生新的调度了,但是 finish duration 很长,可以再看下 heartbeat 部分 tikv 上报心跳是否有超时和 pending
- 不正常,建议排查网络情况,以及 pd节点压力是否过高。
1 个赞
好的,减轻tidb集群访问量,过一段时间后集群自动恢复了,感谢解答。
此话题已在最后回复的 7 天后被自动关闭。不再允许新回复。





