【 TiDB 使用环境】生产环境 /测试/ Poc
【 TiDB 版本】5.0.6
【复现路径】检查时发现。 可能11月8日时删除过大量的数据。(约8T)
【遇到的问题:问题现象及影响】:暂没影响, 看看有没潜在问题
【资源配置】
是不是数据分布不均呀, 重启过节点,没发现数据重新均衡。
【附件:截图/日志/监控】
【 TiDB 使用环境】生产环境 /测试/ Poc
【 TiDB 版本】5.0.6
【复现路径】检查时发现。 可能11月8日时删除过大量的数据。(约8T)
【遇到的问题:问题现象及影响】:暂没影响, 看看有没潜在问题
【资源配置】
【附件:截图/日志/监控】
业务都没影响,那就没影响喽
潜在的问题就是热点,tikv 节点资源使用不均衡
有什么方法能做一下均衡吗, 之前说重启服务可以, 但好像只有6.0才能这样。 我的5.0.6需要怎么做kv 均衡操作?
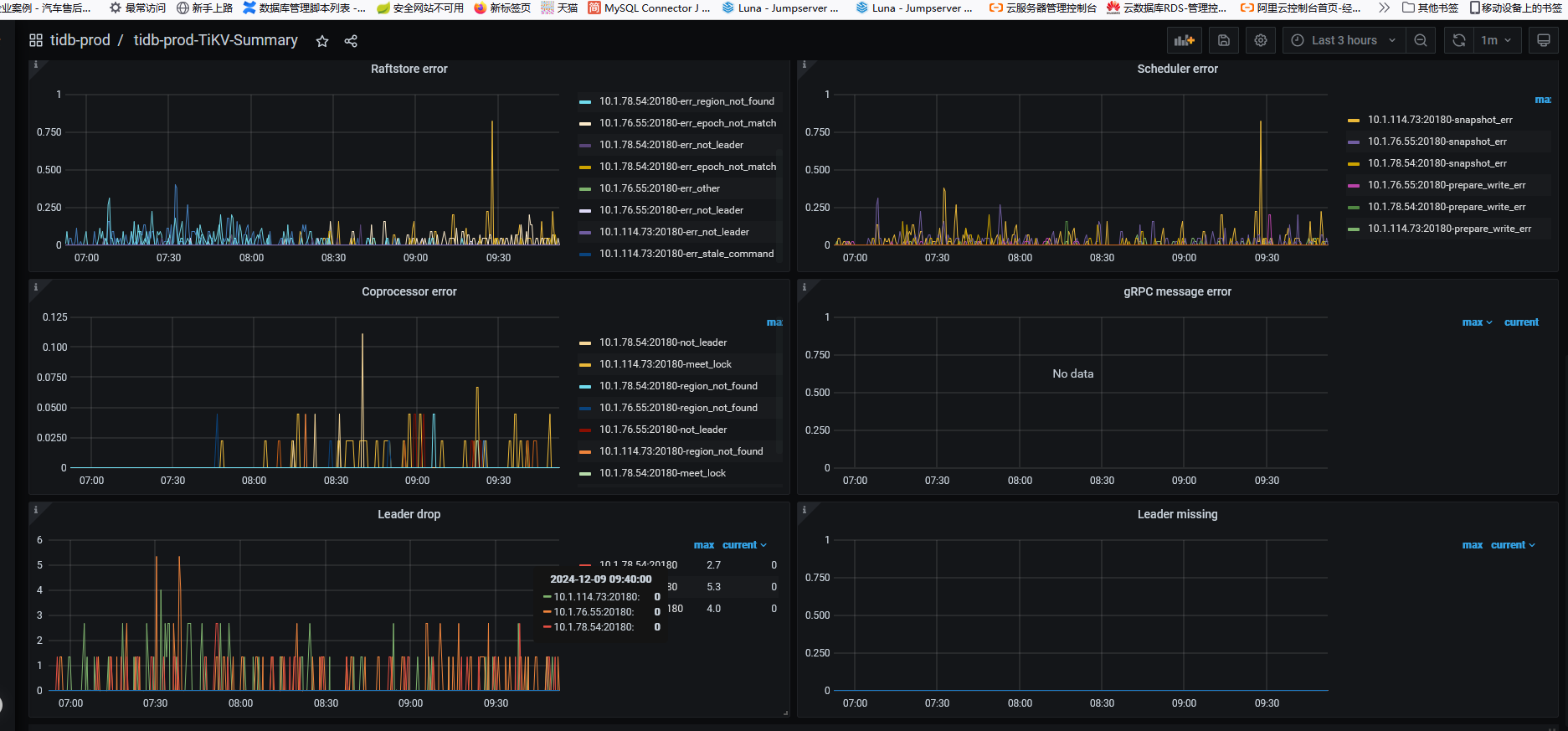
说的潜在的问题就是意思是可能是由于 热点问题导致的你掉 leader,具体得你自己看
通过你的监控看不出啥问题,就是第二张图,部分 tikv 透明大页没有关闭,和部分 warning 报错 block-cache 使用的超过了默认值,不过也问题不大。
你现在的leader不均衡,region呢?均衡吗?
可以看看PD->statistics-balance->store leader score 均衡吗?另外可以pd-ctl执行scheduler show,看看有没有迁移leader的sheduler在跑