【 TiDB 使用环境】生产环境 /测试/ Poc
【 TiDB 版本】 V8.1.1
【复现路径】做过哪些操作出现的问题
【遇到的问题:问题现象及影响】
【资源配置】进入到 TiDB Dashboard -集群信息 (Cluster Info) -主机(Hosts) 截图此页面
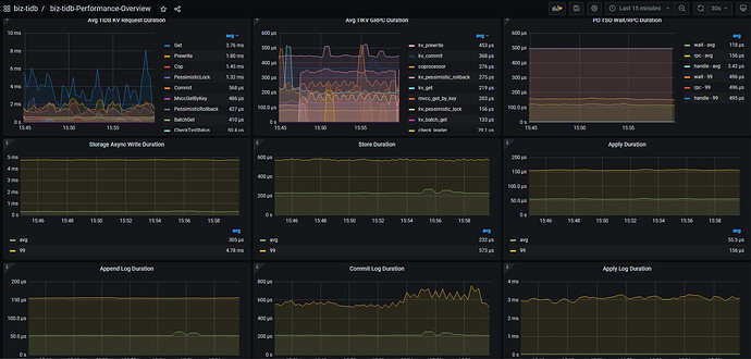
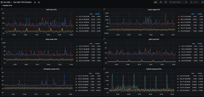
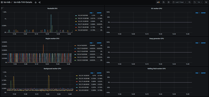
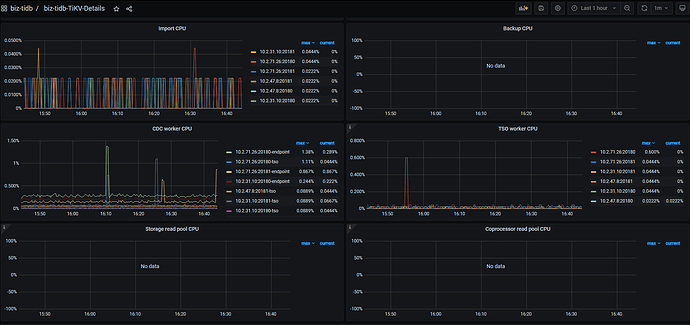
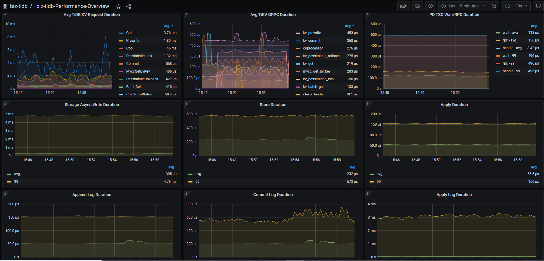
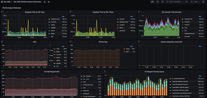
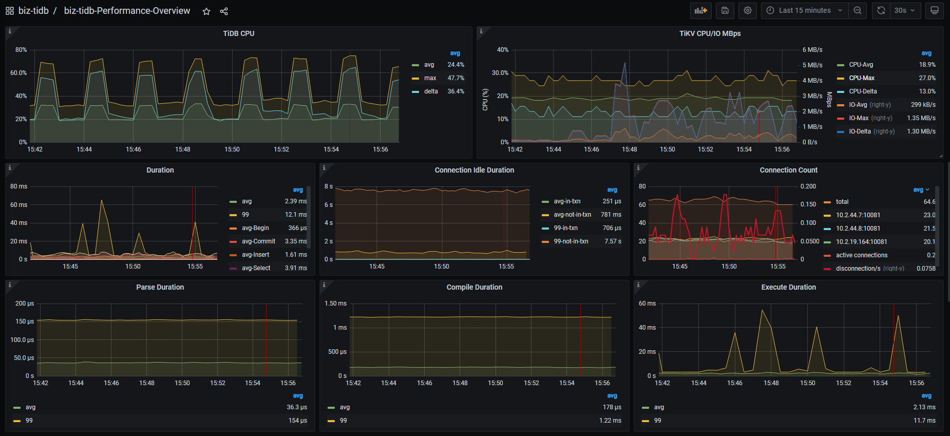
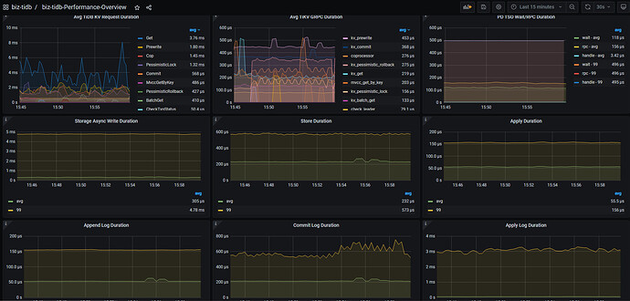
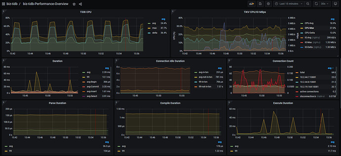
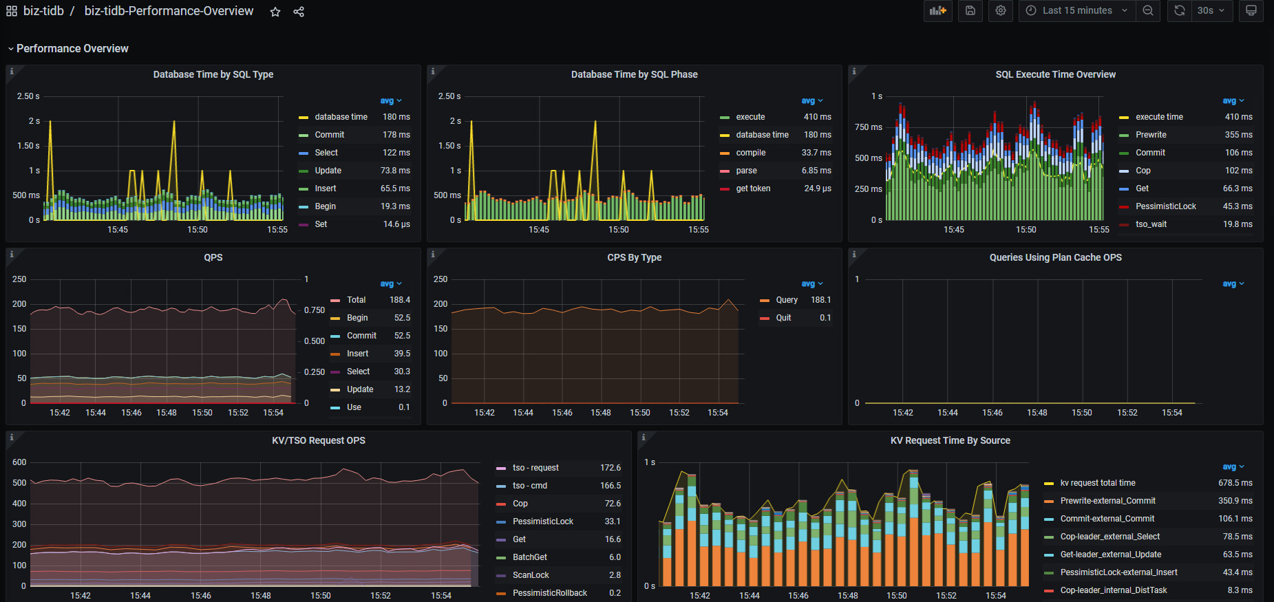
【附件:截图/日志/监控】
集群信息:
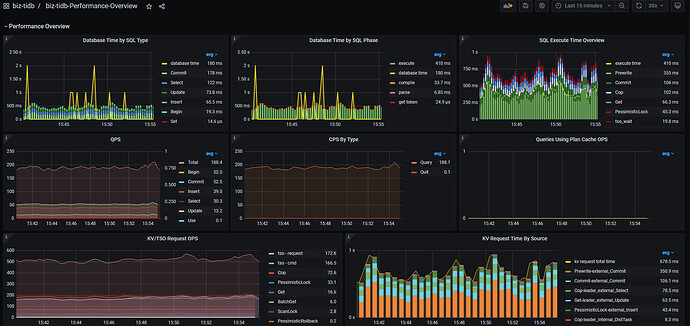
performance-overview
和https://docs.pingcap.com/zh/tidb/stable/performance-tuning-methods 这里面说的TPC-C负载的案例有点像,但是我们的cpu负载不高,我们考虑会不会是网络负载的问题,帮忙看看



















