【 TiDB 使用环境】生产环境
【 TiDB 版本】7.5.4
【复现路径】
tidb-oom后,发现某张表无法启动cdc任务
【各位大佬如何解决】
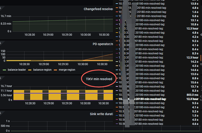
相关截图
从当前时间点启动这张表的任务 这个指标还是停留在出问题的时间
flow-监控显示没有resolve指标
lag过久的tikv日志有
【 TiDB 使用环境】生产环境
【 TiDB 版本】7.5.4
【复现路径】
tidb-oom后,发现某张表无法启动cdc任务
【各位大佬如何解决】
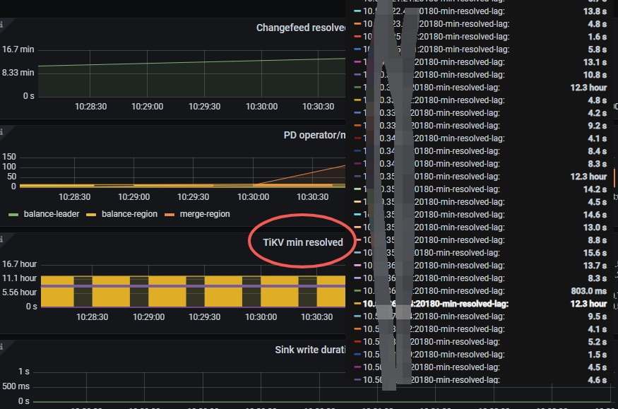
相关截图
lag过久的tikv日志有
期间restart 过整个集群和cdc节点
发一下cdc的完整日志看一下
tikv resolv min lag 还是一样的时间 感觉像是什么缓存 我从当前启动还是拿的旧的
图里面延迟12.3小时的几个tikv日志看一下,像是这3个tikv上对应的raft组出了什么问题,选不出leader。
另外这个帖子你仔细看看,官方出的ticdc监控排查方法。