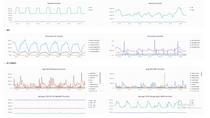
这些波动是跟随你的QPS的
对监控体系没有概念的新手,看下面这个视频。
1 个赞
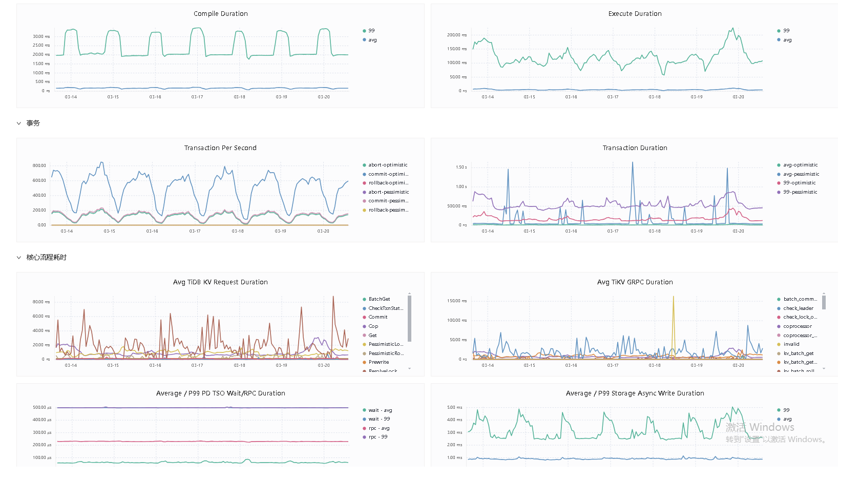
select聚合查询比较多,可以看看dashboard top sql
dashboard top sql 和slow sql查看一下,看能不能定位到具体的SQL语句,然后再进一步分析
时间跨度太大了,你选高峰期半小时看看top sql和sql语句分析,再看看低峰期半小时的
看下数据qps吧,是不是周期性的读写比较多。
这是以天为单位的波动?是否每天白天波峰,夜间波谷?有业务的时候有波动,应该是正常的。
此话题已在最后回复的 7 天后被自动关闭。不再允许新回复。








