tikv故障重启

tikv突然自己重启 求大佬帮瞅瞅
重启时间点dmesg 如图
image

/var/log/message
如图

tikv日志


xad (47.0 KB)

报错只有个glibc报错,你的版本是7.5.1吗?

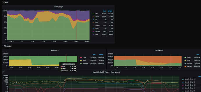
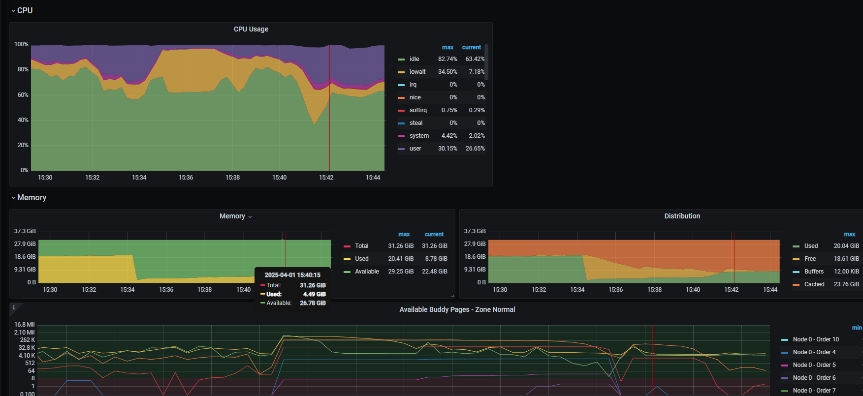
:thinking:服务器资源情况呢?会不会是资源不足重启?

服务器的资源性能历史图有吗,这些都是需要第一时间查看,配合诊断的。


服务器资源没啥问题的

看下tikv节点的日志呢,最好升级下服务器的资源试下。

问题解决了吗,有没有oom的报错呢

是版本问题吗

有没有out off memory .如果没有可能就是版本问题