【TiDB 使用环境】
- 生产环境
【TiDB 版本】
- 8.1.1
【遇到的问题】
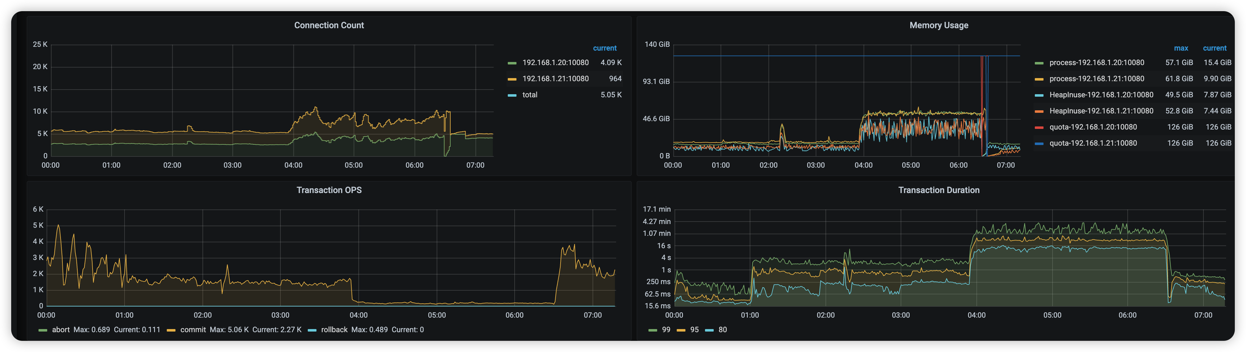
有一张大表(10亿),晚间自动 analyze 执行后,突然大量慢速。因为慢速太多,重启 TiDB 节点后才恢复。
【慢速SQL】
select `post_id`, `created_at` from `user_device_visit_record` where `device_type` = ? and `device_id` = ? and `created_at` >= ? and `type` = ?
【analyze 状态】
3:53 analyze primary key 的时候卡死了
【疑问】
- 查看官方文档 https://docs.pingcap.com/zh/tidb/v8.1/statistics/#count-min-sketch ,感觉可能是因为 Count-Min Sketch 导致哈希冲突。
- 目前
tidb_analyze_version = 1,如果切换 version = 2 会导致所有表的索引统计失效吗,这样可能会引起线上故障 - 打算让自动 analyze 改为定时手动 analyze,请问针对这种情况,手动收集应该怎么优化呢?

