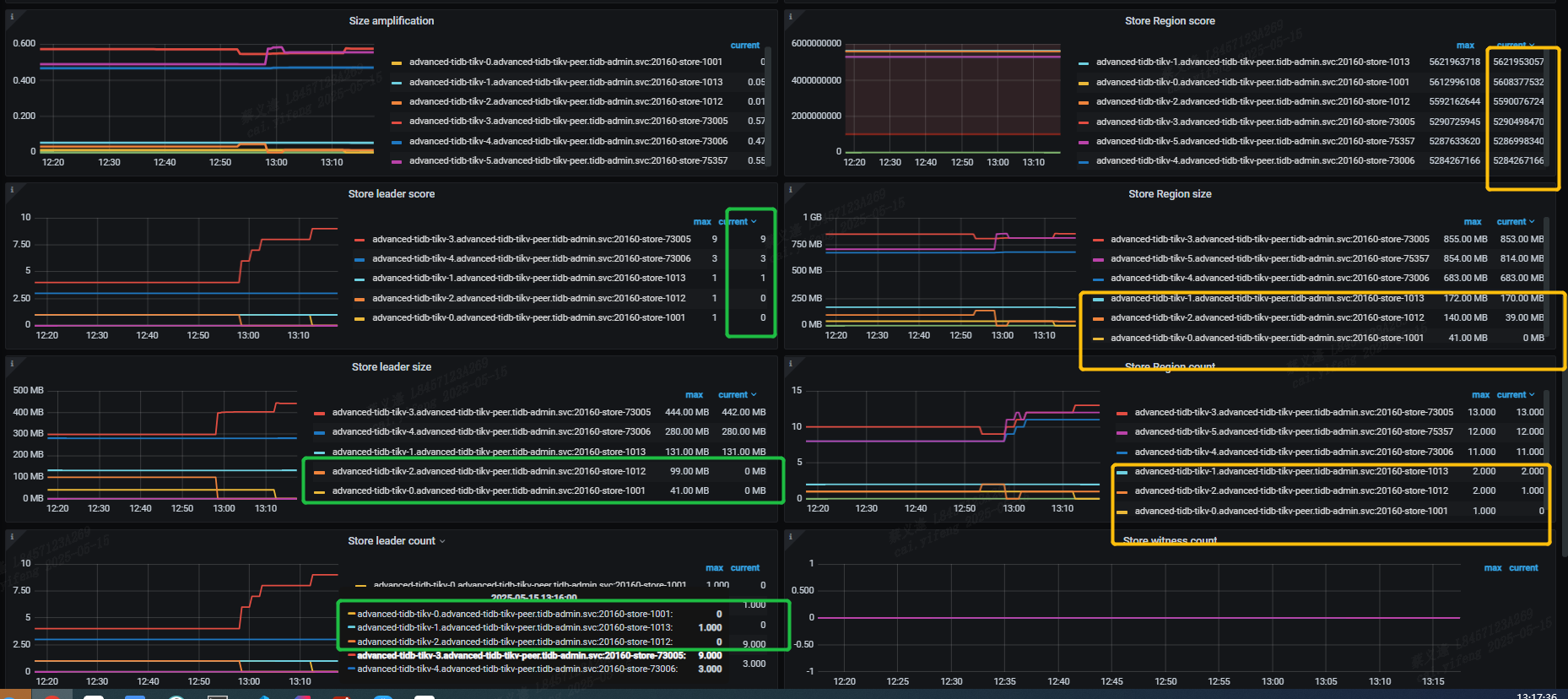
region的打分相近,但是实际region数量和大小差别很大;leader 分布不均匀,甚至有一个kv节点没有leader 指标该如何调整?

【TiDB 使用环境】开发环境K8s部署

:thinking:新集群么?感觉数据量有点少。数据量少的时候,数据不够分的。比如只有一条数据时,肯定会出现两个节点没数据,一个节点有数据的情况。

不是新集群,但是整体数据量而言不是很大

数据多点再看吧,另外看下是不是打了label

就这么俩 region,不用关心平不平衡,没意义