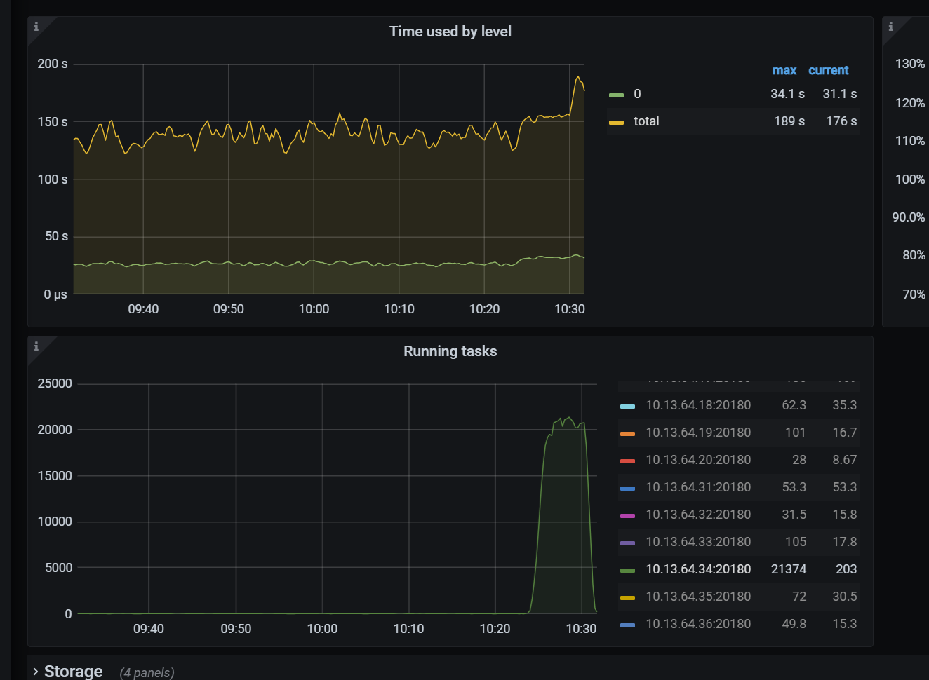
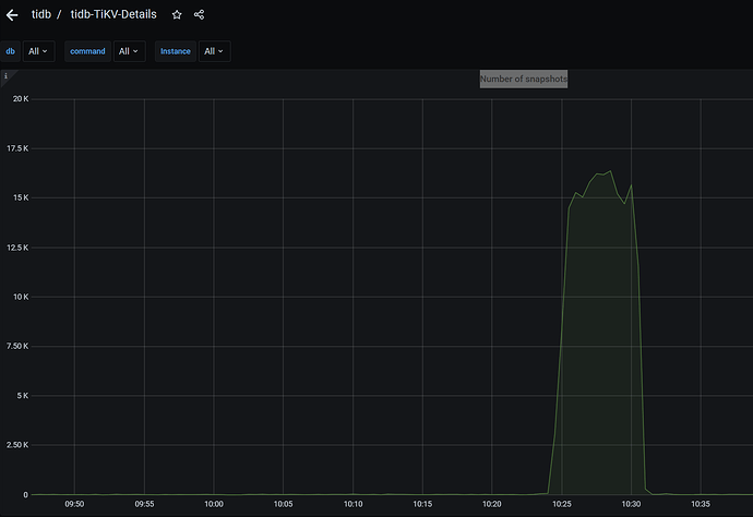
TIKV任务线程到达2万多个,CPU被拉满,造成系统卡顿

【TiDB 使用环境】生产环境 /测试/ Poc
【TiDB 版本】v5.2.0
【其他附件:截图/日志/监控】


是什么原因造成的

一般情况下是有热点,多个cop task达到了一个tikv上,可以pd看看热点情况。然后topsql,slow-query找下扫key多的SQL进行优化

针对 TiKV 线程数过高导致 CPU 满载的问题,建议紧急终止异常会话并限制线程池规模,优化热点 Region 和 RocksDB 配置以减少负载,长期通过 Hibernate Region、合并小 Region 及升级版本提升稳定性,并配置关键指标监控预警。

读线程池 cpu 高,优化下 SQL 就好了

1 个赞

排查下cpu被打满的原因

1 个赞