三台服务器tidb8.5.2部署及优化

【 TiDB 使用环境】生产环境
【 TiDB 版本】8.5.2
【复现路径】做过哪些操作出现的问题
【遇到的问题:问题现象及影响】
各位大佬,我是菜鸡,想请教下三台服务器怎么部署集群最优
现阶段生产环境用的6.5得集群,最近想升级8.5.2
三台服务器部署一个tidb集群+cdc,应该怎么合理规划,
tikv是每台部署一个实例还是2个
tidb和tikv,pd内存/cpu/线程相关得参数该怎么最优配置

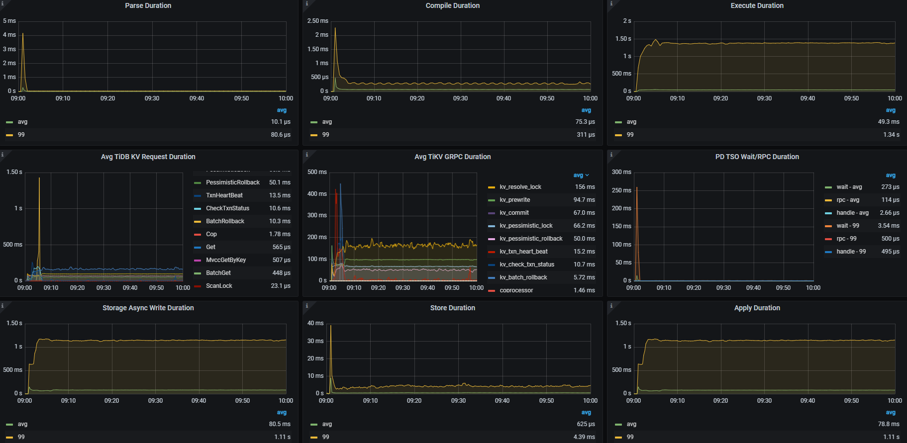
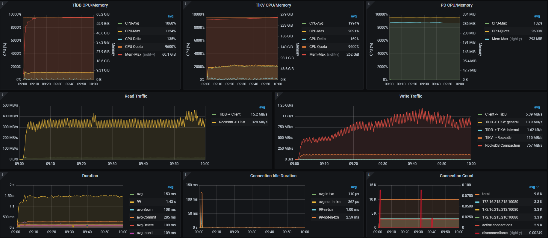
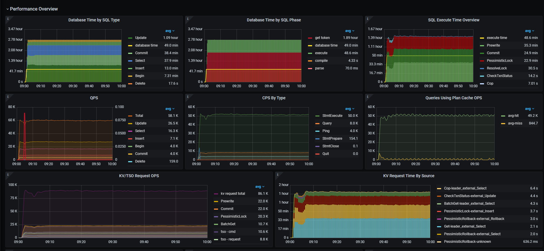
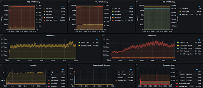
用 TPC-C压测过一个小时,感觉资源利用率都在一半左右,截图如下,不知道该怎么调整
【资源配置】进入到 TiDB Dashboard -集群信息 (Cluster Info) -主机(Hosts) 截图此页面
3台服务器,
单台
CPU: 两颗24H48C处理器组成96核处理器,
内存:512G(8*64)内存,
存储:6T NVMESSD (2块6T NVMESSD组raid1)

【附件:截图/日志/监控】

5000 warehouses 10000 threads 压测1小时

监控截图




只能三节点混部了吧。 每节点(台机器)上混合部署 1 TiDB(实例) + 1 TiKV (实例) + 1 PD(实例)。
https://docs.pingcap.com/zh/tidb/stable/three-nodes-hybrid-deployment/

基本上是按照这个配置得,感觉压测结果还不是最优配置,但是又不知道该怎么调整

1 个赞

可以在每台机器上部署两个 TiKV 实例以更好地利用资源并提高数据分布的均匀性。

1 个赞

好的,下午重新部署再测试一波,不知道单台部署两个kv+一个pd,db磁盘会不会有瓶颈,感觉这种数据库是不是没太大必要做raid1

1 个赞

这么多资源,磁盘也很好,建议一台机器部署多个tikv,记得手工设置下storage.block-cache.capacity参数,不要用自动的。再做下numa绑定。性能应该有提升

1 个赞

你这个机器很不错。如果要混合部署的话,记得绑numa。给每个组件划定cpu和内存资源。这种隔离性会比较好,不会有组件之间相互影响的问题。

有多块盘,numa有富余,可以多起几个tikv实例。但如果没有多块盘,就算了吧。没有必要。

1 个赞

没必要,最好是一个机器配置2个vnme ,起来两个tikv各自用一个,lable打上host

intel和amdcpu numa作用不明显

之前也是混布,每个节点两个独立SSD盘,部署两个tikv ,每个tikv一个独立盘,然后限制了 storage.block-cache.capacity 大小并且label上有host标记

numa还没弄好,有两台死活开不起来,下午进机房看看能不能通过bioss配置

两个cpu是划分2个numa还是多个呢

没必要raid1,自带3副本了。不如两个盘分开,部署两个tikv实例

1 个赞

numa最好是能划分出4个。不要ticdc的2台机器把监控也部署好。数据库没监控还是不太好的。

感谢老师分享

请问压测的目标是什么呢?

压力测加大试试试效果呢

想资源占满,稳定运行一段时间,然后对比现在生产6.5集群有多少提升,现在配置压测过程中cpu占用一半左右

yum install numactl 安装,使用numactl --hardware 查看有几个node,每个node绑定一个tikv实例

3pd+3tikv+3tidb?