扩展pd和tikv副本数量,导致region全部没有leader

【TiDB 使用环境】生产环境 /测试/ Poc
【TiDB 版本】8.5.0
【操作系统】ubuntu
【部署方式】私有k8s集群
【集群数据量】
【集群节点数】
【问题复现路径】pd和tikv节点分别从1扩展到3副本
【遇到的问题:问题现象及影响】region全部没有leader

【资源配置】进入到 TiDB Dashboard -集群信息 (Cluster Info) -主机(Hosts) 截图此页面
【复制黏贴 ERROR 报错的日志】
【其他附件:截图/日志/监控】

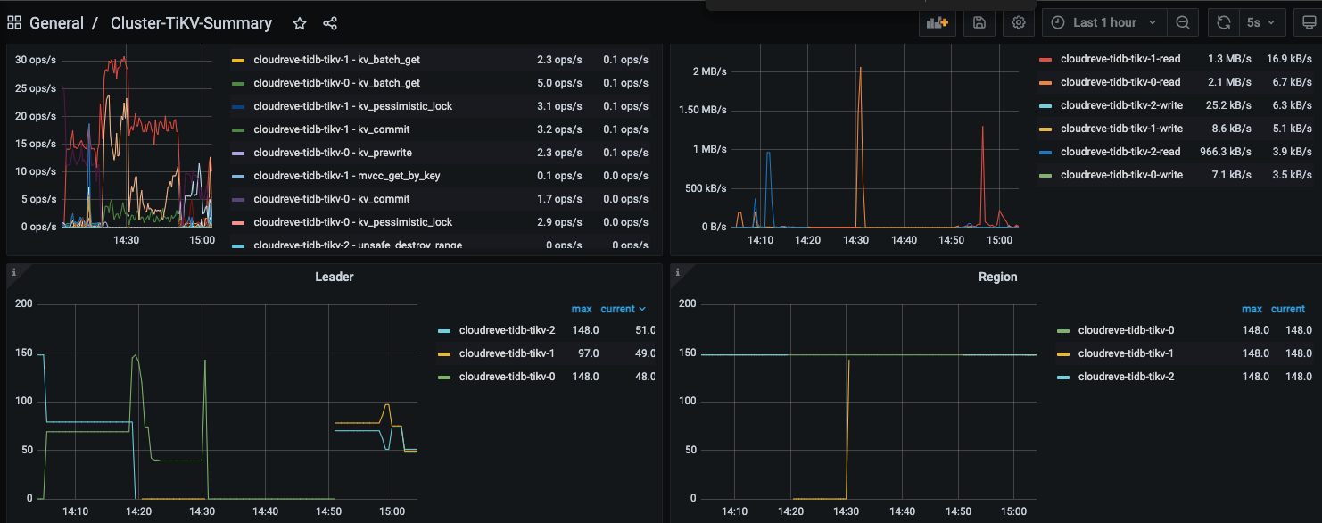
:thinking:region没有leader,那集群还能查询出数据么?


有了 不太清楚 这期间发生了什么

查不出了

估计是pd在选主,三选一,看谁当leader。

tikv-0是你最开始的, 1、2 是你新加的 是吗?

你看14:19:30这时是有leader的,不全是0

看监控应该是的,但是region 的 leader变化幅度太大了,每次有新tikv节点同步region或者上线,leader的变化幅度就很大

数据量小、节点少的时候,是这样的,后面就稳定了。

之前使用的7.5版本在扩节点时,没有这种短暂不可用的问题

是的,14:30开始不可用的

也就是


这一段,所有的region都没有leader,这个时间的日志查下看看呢?

另外你看这段时间的tikv的region也不正常,应该时有个tikv节点一点数据都没获取到。。。明显线的颜色比14:50后面要浅一点