【TiDB 使用环境】生产环境
【TiDB 版本】V5.4.3
【操作系统】openEuler 22.03 LTS
【部署方式】云上部署(什么云)/机器部署(什么机器配置、什么硬盘)
【集群数据量】
【集群节点数】3PD 6TIDB 12TIKV
【问题复现路径】做过哪些操作出现的问题
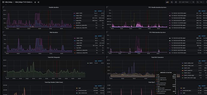
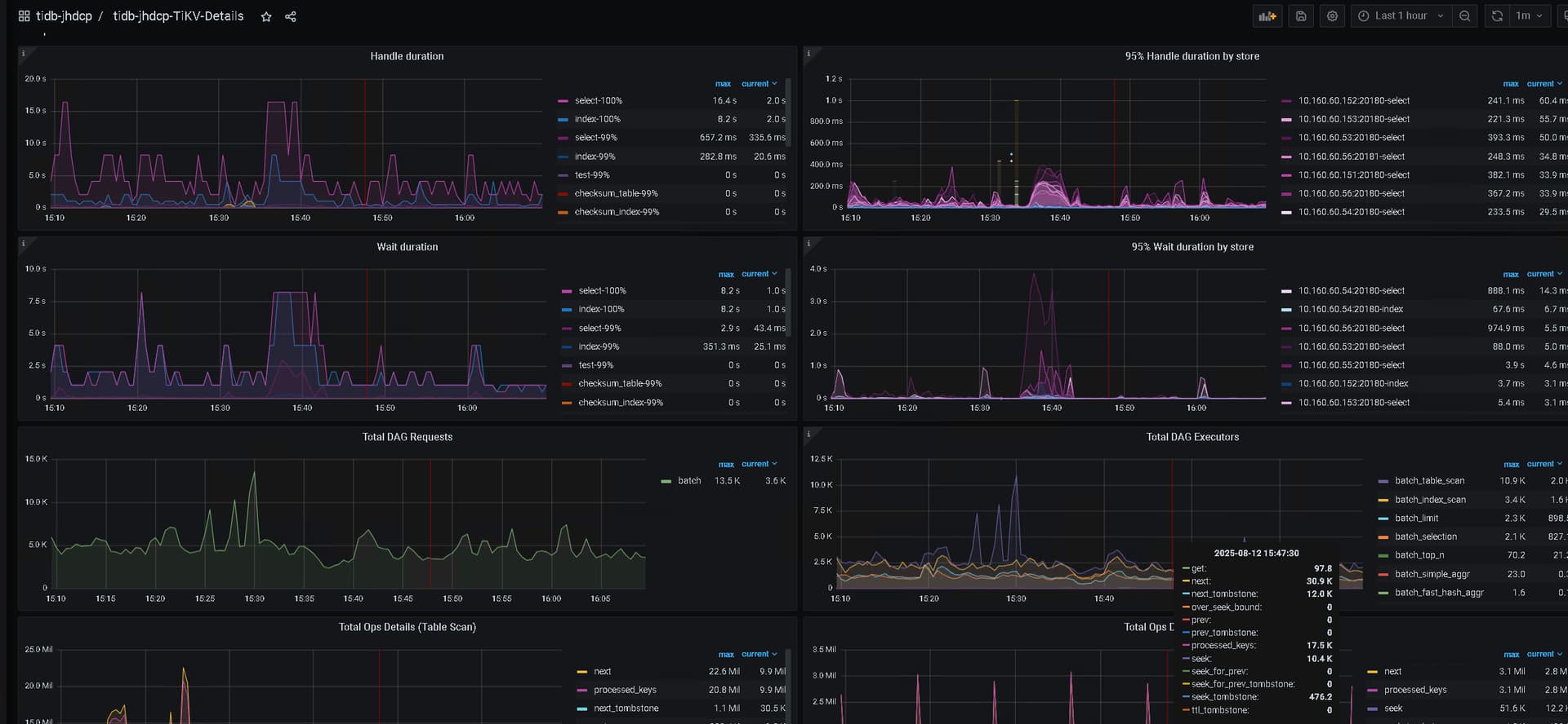
【遇到的问题:问题现象及影响】执行一些复杂sql,会导致集群所有sql都变慢,例如日常毫秒级的sql会需要执行30s甚至更久
【资源配置】进入到 TiDB Dashboard -集群信息 (Cluster Info) -主机(Hosts) 截图此页面
【复制黏贴 ERROR 报错的日志】
【其他附件:截图/日志/监控】
1 个赞
这些负载sql里面很多大量的全表扫?对应时间的tikv服务器的资源怎么样?
1 个赞
SQL走的索引扫描,tikv的服务器cpu使用率在50%-70%
1 个赞
tikv的服务器cpu使用率平常也这么高吗?一般cpu使用率50%-70%的话,cpu算很忙了,coprocessor操作确实会受很大影响
1 个赞
平常也是比较高的,但是日常的select语句是都ok的,但是执行一些大表(几个亿)的join后,这个集群就非常慢-就平常用主键select都要10s+
1 个赞
要优化一下了,这语句是有点过慢了
1 个赞
其实如果大sql是汇总类的sql的话,建议部署一个tiflash节点,把对应sql放到tiflash上跑会比较好,现在看你的tikv节点其实压力是有点大的,如果汇总类的sql压力放tiflash上,起码你的其他业务跑在tikv上是没有什么影响的。
2 个赞
是需要拉取明细列表的sql,只是这种是最近才出现的,之前跑这些复杂sql影响没这么大
1 个赞
硬件条件好的话,tiflash 单独部署下
1 个赞
拉取明细数据的不太适合用tiflash吧
那可能不是很适合tiflash,能把这些sql执行时间移到业务低峰期,或者错峰执行吗?
那就是复杂sql确实会导致tikv处理变慢是吗,只能考虑错峰执行这种,还有其他一些优化手段不,服务硬件扩容或者数据库参数调整啥的
有条件扩容也可以,加几个tikv节点,争取每天tikv节点的cpu使用率不要那么高,cpu使用率很高的话,所有的key扫描操作都会受影响。
有分析SQL的执行计划嘛,是否正确
看过的就是一些复杂sql的跑批任务,执行计划确实很复杂,会导致主键点查都要十几秒
扩容tikv节点也会缓解一些吧
重新收集一下统计信息,然后执行一些汇总类的函数统计看看执行计划,跟踪一下coprocessor的耗时情况
看下sql有没有优化的办法呢


