一个tikv上的热点region的读写, 为什么会突然消失,三个tikv感觉只有两个tikv在正常运行,为什么?

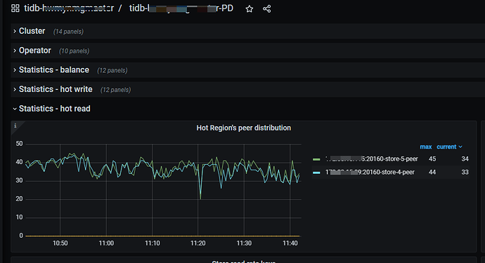
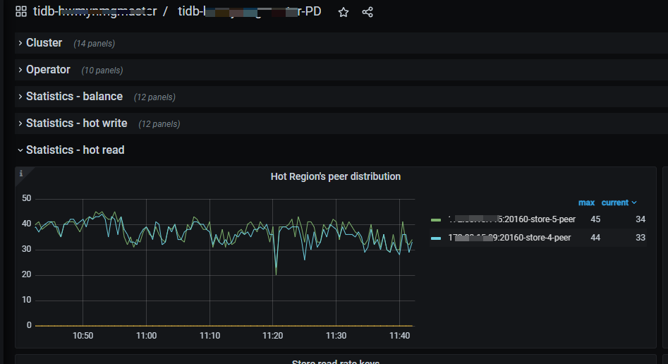
正常状态下的的三个tikv 热点region的读


某一时间点后,其中一个tikv的读就没有了,服务器cpu使用也很低,但是查看集群状态tikv状态正常

有出现相同状况的吗? 这是怎么回事,如何解决的

1 个赞

tikv读写突然就掉了,之后会自己恢复么?

1 个赞

statistics-balance界面的图截下看看,尤其是store leader相关的。

1 个赞

看下leader分布,是不是这个节点重启过,leader都切到其他节点了

1 个赞

1 个赞

leader 为0了,但是节点没显示重启过

1 个赞

根据grafana时间,查下kv日志

1 个赞

show config where name like ‘%log.file.filename%’ and type=‘tikv’;
cat tikv.log | grep -i ‘welcome’

1 个赞

是不是自动重启了。。
如果没有自动重启。。再看看监控-tidb之间的网络是否正常

1 个赞

你是裸kv吗?没用tidb服务

1 个赞

有tidb服务,本地服务器上就一个tikv 没有混搭

我给看了下,这是拷贝出来的部分日志,
[20250826 145309.163 +0800] [INFO].txt (31.8 MB)
这台在下午14点53分后再次出现这个问题。


各位辛苦给看看。三台tikv配置都是一样,目前返现规律就是在业务高峰期这台15.11就会下来。读写都为零

通过扩缩容换了台服务器之后 就没有再出现过这种现象了

那可能是个bug吧

此话题已在最后回复的 7 天后被自动关闭。不再允许新回复。