【TiDB 使用环境】生产环境
【TiDB 版本】7.1.2
【操作系统】 amazon linux2
【部署方式】 云主机部署 tidb 16c32g16 tikv16c128g23 PD 16C32G 3 tiflash 64C128G2
【集群数据量】20T
【集群节点数】46
【问题复现路径】昨天删过比较多的数据
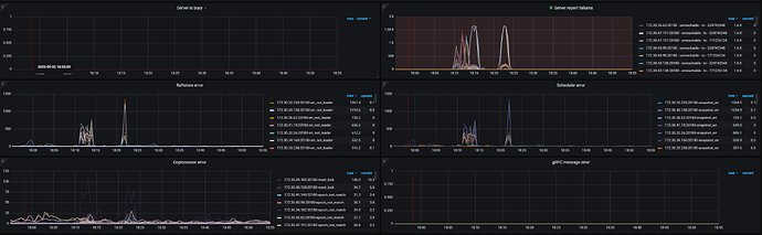
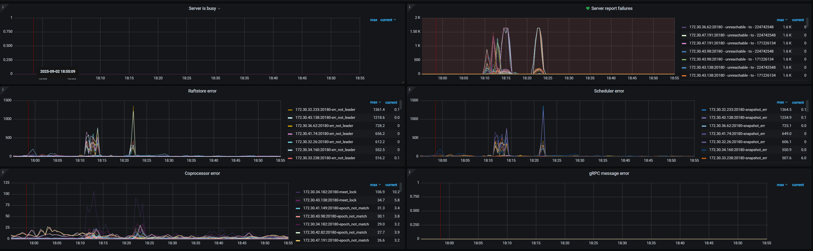
【遇到的问题:问题现象及影响】 查询表报错,Region is unavailable
【资源配置】进入到 TiDB Dashboard -集群信息 (Cluster Info) -主机(Hosts) 截图此页面
【复制黏贴 ERROR 报错的日志】
【其他附件:截图/日志/监控】
tiflash查询报
[HY000][1105] other error for mpp stream: From MPP<query:<query_ts:1756813309767482381, local_query_id:28, server_id:3515511, start_ts:460538068270318571>,task_id:1>: Code: 0, e.displayText() = DB::Exception: Region epoch not match for region {608345788,82051,504565}., e.what() = DB::Exception,
tikv查询报错error code [9005]; Region is unavailable
求各位大神帮忙看看


