【TiDB 使用环境】生产环境
【TiDB 版本】V5.4.0
【操作系统】
【部署方式】物理机
【集群数据量】120T
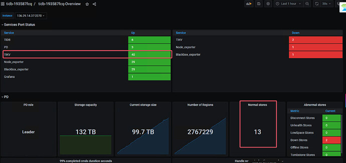
【集群节点数】21台tikv主机,42个tikv节点
【问题复现路径】tikv节点宕机一台主机,目前存活20台主机40个tikv节点
【遇到的问题:问题现象及影响】出现数据库读写缓慢
1 个赞
你的副本数设置多少,3吗?
1 个赞
3副本
2 个赞
看下 tidb 监控面板, SQL 响应时间
1 个赞
{cluster_name}-pd监控看下,看下调度情况,资源使用情况
1 个赞
把v5.4.0升级版本看看
1 个赞
升级的话,建议 搭建高版本的tidb。。然后从低版本同步到高版本。。这样有问题,还可以回滚。
1 个赞
很可能是一台tikv主机宕机导致副本缺失造成调度风暴,引发资源争抢与负载不均,从而读写变慢,建议降低pd调度压力,尽快恢复故障节点。
用的生产还是测试环境?
如果是3副本,建议楼主给tikv打标签,同一机器上的tikv标签一致,这样就能避免一个机器挂了导致两个tikv上同一份数据的两副本一起丢失,造成局部数据不可用的情况
肯定是呀,3副本,同时挂了2台tikv。肯定有缺失region,需要修复
此话题已在最后回复的 7 天后被自动关闭。不再允许新回复。

