【TiDB 使用环境】生产环境
4013
【操作系统】
ubantu
【部署方式】
【问题复现路径】做过哪些操作出现的问题
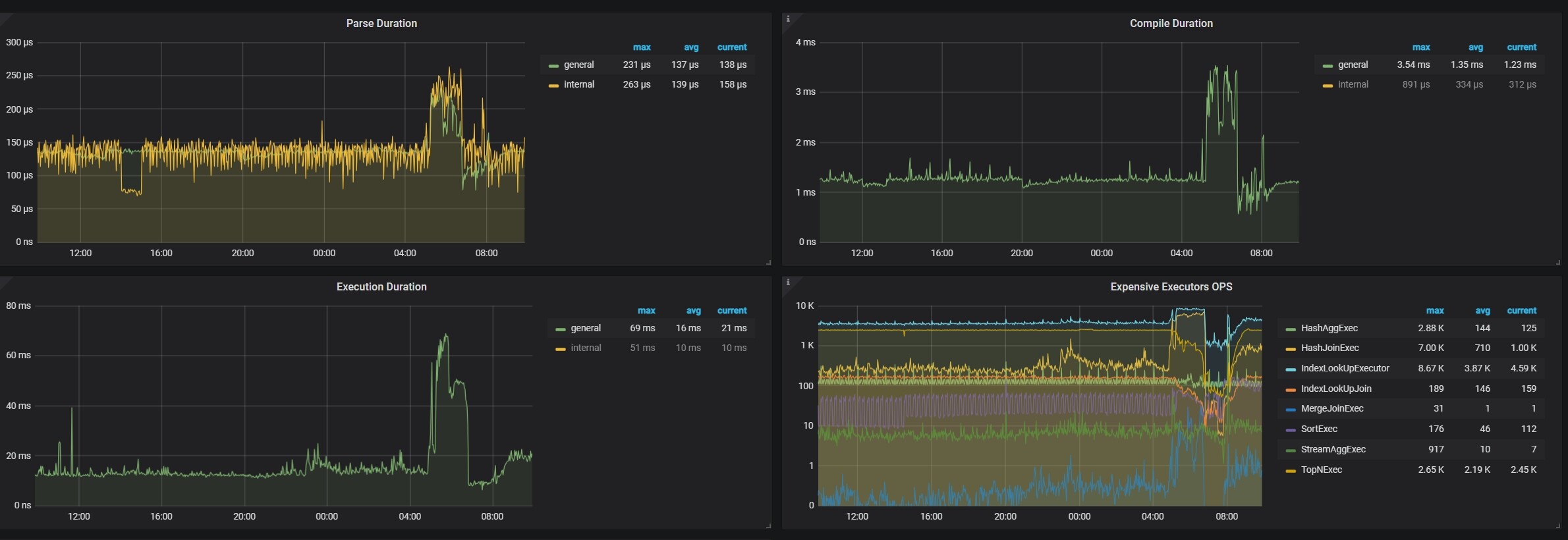
业务突增,并发是平时的3倍,3个tidb节点达到80%cpu,这个Execution Duration明显变慢,达到了70ms,平时10ms
1 个赞
cpu都百分之80了 你还问cpu够不够用,是一定要百分之100才升级扩容吗?
1 个赞
其实也知道cpu不够用,想着tidb节点有什么参数可以优化,这样可以不花钱优化一下,不想花钱扩机器
1 个赞
优化 SQL 就好了
1 个赞
优先优化sql,去dashboard 里面把这个对应时间段看看有没有慢sql expensive sql ,拉出来看下
1 个赞
如果sql没问题,还是要扩容的,该花的钱省不了的,毕竟业务业绩双增长
1 个赞
先优化。。
不行,就扩容(扩容对SQL查询速度提升效果,不是很明显)
1 个赞
是计算资源不够导致的,建议横向扩容tidb节点。
1 个赞
计算能力不够啊,很明显
这是TiDB 节点 CPU 资源不足的典型表现
v4.0.13 版本较旧,是否升级一下?
cpu已经很满了,得优化一下sql
还是升级到6版本以上再搂一搂看看
负载已经很高了,可以扩容试试
