[v8.5.3] 从7.5 升级到8.5.3,tidb频繁自动重启

【TiDB 使用环境】生产环境
【TiDB 版本】8.5.3
【操作系统】centos7
【部署方式】k8s集群
【遇到的问题:问题现象及影响】
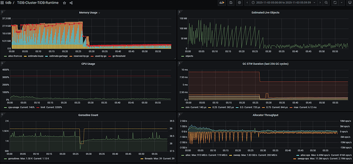
从7.5.4 直接升级到8.5.3,业务SQL没有大的变化,结果tidb 不稳定频繁重启,降级到8.5.2 就稳定一些

tidb改成debug日志,系统日志都看了,没有查到OOM 的信息。


重启节点的topSQL

异常时间监控日志

kubelet日志

docker 日志

系统日志

重启时间段tidb日志
tidb-65.log (3.9 MB)

看了一下 tidb-65.log 日志,看起来下载 v8.5.3 版本滚动升级以后 key 的解析存在问题,确认一下 v8.5.3 和 v8.5.2 的 docker 的编译方式,是否存在差异,比如 v8.5.3 的编译的架构 x86/arm 有问题,或者参数配置对比一下看看是否有差异。

镜像是官方的,参数也没有变更

生产环境真心不建议升级到最新版本

今天有重启了,不稳定啊8.5


这个SQL是做什么的,每次重启好像都是他引起的

手动跑了一次,直接跑死一个tidb

8.5 内存设置还有别的参数?
7.5的集群 内存能用到50多G,

8.5 到40G就上不去了

不测试不升级

感觉leader有问题了

导致频繁切主

新版本,需要很长时间的测试。才敢用的。

升级的原因是啥

使用全局索引

https://docs.pingcap.com/tidb/stable/release-8.5.3/ 看一下这个版本的版本日志有没有解决发放

解决了。
1 SHOW STATS_HISTOGRAMS WHERE Update_time < ‘2025-11-01 00:00:00’;
将升级8.5 时间之前的表查出来,重新analyze 一遍
2 mysql.stats_histograms的数据清理掉

1 个赞

升级到8会有提升?

此话题已在最后回复的 7 天后被自动关闭。不再允许新回复。