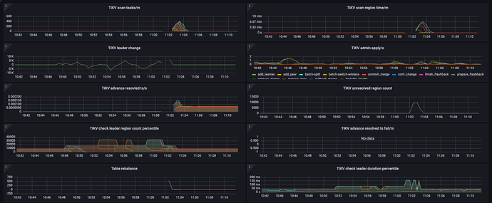
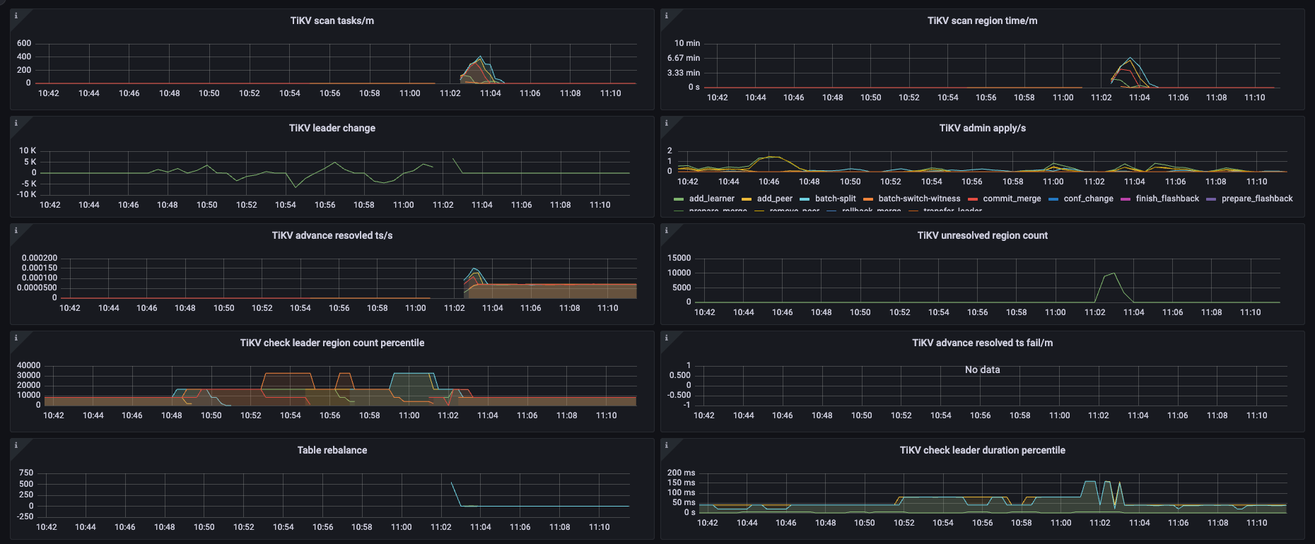
很高,就是这个情况,延迟一直增高,但是数据是有写入的,只是慢
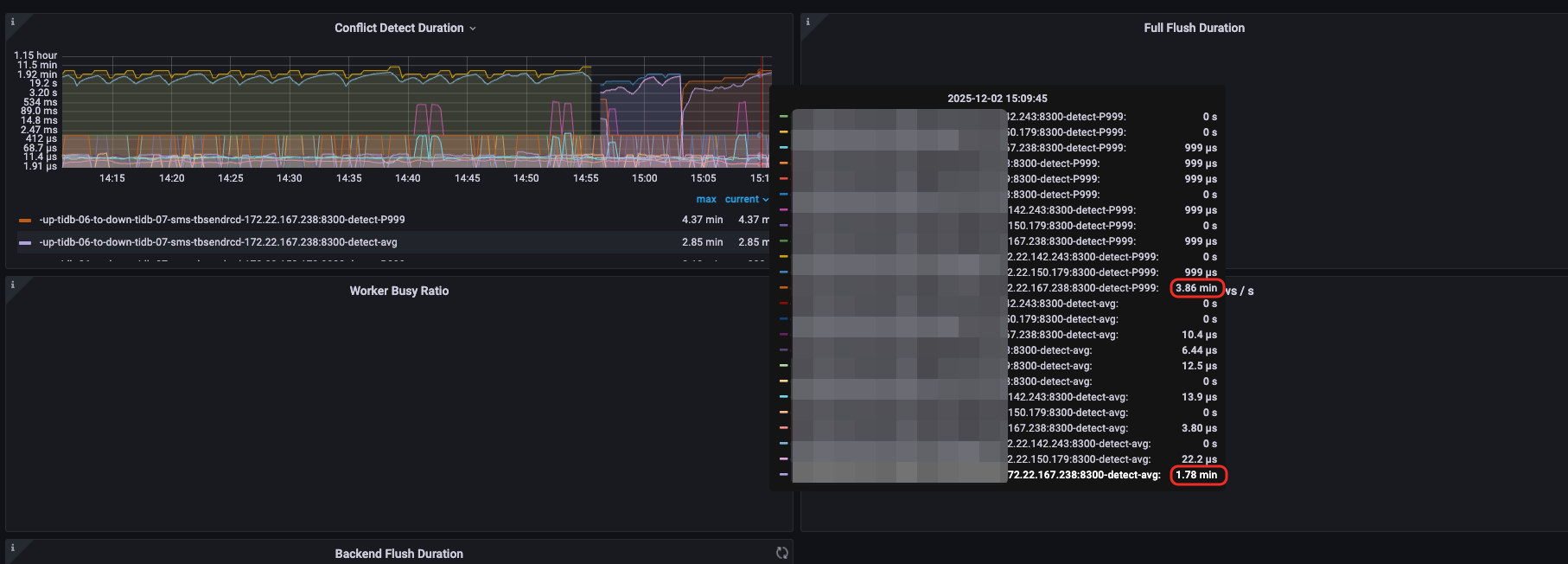
你这个截图太大了。看不清。
changefeed checkpoint lag 和 changefeed resolved lag:
- 如果都大,说明瓶颈在上游
- 如果前者很小,后者很大说明瓶颈在下游。
前者比较大,我现在改成 8.5.4 的再试下,刚才测试新的集群 8.5.4 的同步是正常的
看 cdc日志好像也是正常的
[dispatcher=1839365096276693708413784572233718158219] [event="{\"From\":\"8a5f53eb-ea1f-43f3-996a-2b07104a1052\",\"Event\":{\"version\":0,\"resolved_ts\":462567973541642276,\"seq\":1,\"epoch\":1,\"table_info\":{\"table-name\":{\"Schema\":\"itnio_sms_record\",\"Table\":\"tbsendrcd\",\"TableID\":10245,\"IsPartition\":true},\"charset\":\"utf8mb4\",\"collate\":\"utf8mb4_bin\",\"comment\":\"短信记录表\",\"has-pk-or-not-null-uk\":true,\"view\":null,\"sequence\":null,\"update_timestamp\":462455047699824675}}}"]
[2025/12/01 11:18:36.353 +08:00] [INFO] [dispatcher_stat.go:616] ["handle handshake event"] [changefeedID=default/up-tidb-06-to-down-tidb-07-sms-test2] [dispatcher=1536930282946304550216466819716103760289] [event="{\"From\":\"8a5f53eb-ea1f-43f3-996a-2b07104a1052\",\"Event\":{\"version\":0,\"resolved_ts\":462567973541642276,\"seq\":1,\"epoch\":1,\"table_info\":{\"table-name\":{\"Schema\":\"itnio_sms_record\",\"Table\":\"tbsendrcd\",\"TableID\":10245,\"IsPartition\":true},\"charset\":\"utf8mb4\",\"collate\":\"utf8mb4_bin\",\"comment\":\"短信记录表\",\"has-pk-or-not-null-uk\":true,\"view\":null,\"sequence\":null,\"update_timestamp\":462455047699824675}}}"]
[2025/12/01 11:18:36.353 +08:00] [INFO] [dispatcher_stat.go:550] ["received ready signal from local event service, prepare to reset the dispatcher"] [changefeedID=default/up-tidb-06-to-down-tidb-07-sms-test2] [dispatcher=210803926338257642914165320735107576507]
[2025/12/01 11:18:36.353 +08:00] [INFO] [dispatcher_stat.go:189] ["Send reset dispatcher request to event service to reset the dispatcher"] [changefeedID=default/up-tidb-06-to-down-tidb-07-sms-test2] [dispatcher=210803926338257642914165320735107576507] [eventServiceID=8a5f53eb-ea1f-43f3-996a-2b07104a1052] [epoch=1] [resetTs=462567973541642276]
[2025/12/01 11:18:36.353 +08:00] [INFO] [event_broker.go:1109] ["reset dispatcher"] [changefeedID=default/up-tidb-06-to-down-tidb-07-sms-test2] [dispatcherID=210803926338257642914165320735107576507] [tableID=15277] [span="tableID: 15277, startKey: 748000000000003bffad5f720000000000fa, endKey: 748000000000003bffad5f730000000000fa, keyspaceID: 0\n"] [originStartTs=462567973541642276] [newStartTs=462567973541642276] [newEpoch=1] [resetTime=98.426µs]
[2025/12/01 11:18:36.353 +08:00] [INFO] [dispatcher_stat.go:550] ["received ready signal from local event service, prepare to reset the dispatcher"] [changefeedID=default/up-tidb-06-to-down-tidb-07-sms-test2] [dispatcher=83067993338238767731655478845423947654]
[2025/12/01 11:18:36.353 +08:00] [INFO] [dispatcher_stat.go:189] ["Send reset dispatcher request to event service to reset the dispatcher"] [changefeedID=default/up-tidb-06-to-down-tidb-07-sms-test2] [dispatcher=83067993338238767731655478845423947654] [eventServiceID=8a5f53eb-ea1f-43f3-996a-2b07104a1052] [epoch=1] [resetTs=462567973541642276]
[2025/12/01 11:18:36.353 +08:00] [INFO] [dispatcher_stat.go:550] ["received ready signal from local event service, prepare to reset the dispatcher"] [changefeedID=default/up-tidb-06-to-down-tidb-07-sms-test2] [dispatcher=31906829489030402987168810830276112814]
[2025/12/01 11:18:36.354 +08:00] [INFO] [dispatcher_stat.go:189] ["Send reset dispatcher request to event service to reset the dispatcher"] [changefeedID=default/up-tidb-06-to-down-tidb-07-sms-test2] [dispatcher=31906829489030402987168810830276112814] [eventServiceID=8a5f53eb-ea1f-43f3-996a-2b07104a1052] [epoch=1] [resetTs=462567973541642276]
[2025/12/01 11:18:36.354 +08:00] [INFO] [event_broker.go:1109] ["reset dispatcher"] [changefeedID=default/up-tidb-06-to-down-tidb-07-sms-test2] [dispatcherID=83067993338238767731655478845423947654] [tableID=14350] [span="tableID: 14350, startKey: 7480000000000038ff0e5f720000000000fa, endKey: 7480000000000038ff0e5f730000000000fa, keyspaceID: 0\n"] [originStartTs=462567973541642276] [newStartTs=462567973541642276] [newEpoch=1] [resetTime=75.501µs]
[2025/12/01 11:18:36.354 +08:00] [INFO] [event_broker.go:1109] ["reset dispatcher"] [changefeedID=default/up-tidb-06-to-down-tidb-07-sms-test2] [dispatcherID=31906829489030402987168810830276112814] [tableID=10307] [span="tableID: 10307, startKey: 7480000000000028ff435f720000000000fa, endKey: 7480000000000028ff435f730000000000fa, keyspaceID: 0\n"] [originStartTs=462567973541642276] [newStartTs=462567973541642276] [newEpoch=1] [resetTime=40.004µs]
[2025/12/01 11:18:36.354 +08:00] [INFO] [dispatcher_stat.go:550] ["received ready signal from local event service, prepare to reset the dispatcher"] [changefeedID=default/up-tidb-06-to-down-tidb-07-sms-test2] [dispatcher=152959083433238247705601241428490073503]
[2025/12/01 11:18:36.354 +08:00] [INFO] [dispatcher_stat.go:189] ["Send reset dispatcher request to event service to reset the dispatcher"] [changefeedID=default/up-tidb-06-to-down-tidb-07-sms-test2] [dispatcher=152959083433238247705601241428490073503] [eventServiceID=8a5f53eb-ea1f-43f3-996a-2b07104a1052] [epoch=1] [resetTs=462567973541642276]
[2025/12/01 11:18:36.355 +08:00] [INFO] [dispatcher_stat.go:550] ["received ready signal from local event service, prepare to reset the dispatcher"] [changefeedID=default/up-tidb-06-to-down-tidb-07-sms-test2] [dispatcher=179645113476682348743924823341044691862]
[2025/12/01 11:18:36.355 +08:00] [INFO] [dispatcher_stat.go:189] ["Send reset dispatcher request to event service to reset the dispatcher"] [changefeedID=default/up-tidb-06-to-down-tidb-07-sms-test2] [dispatcher=179645113476682348743924823341044691862] [eventServiceID=8a5f53eb-ea1f-43f3-996a-2b07104a1052] [epoch=1] [resetTs=462567973541642276]
[2025/12/01 11:18:36.354 +08:00] [INFO] [event_broker.go:1109] ["reset dispatcher"] [changefeedID=default/up-tidb-06-to-down-tidb-07-sms-test2] [dispatcherID=152959083433238247705601241428490073503] [tableID=12084] [span="tableID: 12084, startKey: 748000000000002fff345f720000000000fa, endKey: 748000000000002fff345f730000000000fa, keyspaceID: 0\n"] [originStartTs=462567973541642276] [newStartTs=462567973541642276] [newEpoch=1] [resetTime=63.298µs]
[2025/12/01 11:18:36.354 +08:00] [INFO] [dispatcher_stat.go:616] ["handle handshake event"] [changefeedID=default/up-tidb-06-to-down-tidb-07-sms-test2] [dispatcher=1241443922259419837217261202826898828438] [event="{\"From\":\"8a5f53eb-ea1f-43f3-996a-2b07104a1052\",\"Event\":{\"version\":0,\"resolved_ts\":462567973541642276,\"seq\":1,\"epoch\":1,\"table_info\":{\"table-name\":{\"Schema\":\"itnio_sms_record\",\"Table\":\"tbsendrcd\",\"TableID\":10245,\"IsPartition\":true},\"charset\":\"utf8mb4\",\"collate\":\"utf8mb4_bin\",\"comment\":\"短信记录表\",\"has-pk-or-not-null-uk\":true,\"view\":null,\"sequence\":null,\"update_timestamp\":462455047699824675}}}"]
[2025/12/01 11:18:36.355 +08:00] [INFO] [basic_dispatcher.go:320] ["update dispatcher status to working"] [dispatcher=600020228751695275611190150084630840207] [changefeedID=default/up-tidb-06-to-down-tidb-07-sms-test2] [table="tableID: 10364, startKey: 7480000000000028ff7c5f720000000000fa, endKey: 7480000000000028ff7c5f730000000000fa, keyspaceID: 0\n"] [checkpointTs=462567973541642276] [resolvedTs=462567973541642276]
[2025/12/01 11:18:36.356 +08:00] [INFO] [dispatcher_stat.go:550] ["received ready signal from local event service, prepare to reset the dispatcher"] [changefeedID=default/up-tidb-06-to-down-tidb-07-sms-test2] [dispatcher=2399934954434159090286110791828737948]
[2025/12/01 11:18:36.356 +08:00] [INFO] [basic_dispatcher.go:320] ["update dispatcher status to working"] [dispatcher=1536930282946304550216466819716103760289] [changefeedID=default/up-tidb-06-to-down-tidb-07-sms-test2] [table="tableID: 16042, startKey: 748000000000003effaa5f720000000000fa, endKey: 748000000000003effaa5f730000000000fa, keyspaceID: 0\n"] [checkpointTs=462567973541642276] [resolvedTs=462567973541642276]
[2025/12/01 11:18:36.356 +08:00] [INFO] [dispatcher_stat.go:550] ["received ready signal from local event service, prepare to reset the dispatcher"] [changefeedID=default/up-tidb-06-to-down-tidb-07-sms-test2] [dispatcher=75846149504647752707258756684821021061]
[2025/12/01 11:18:36.357 +08:00] [INFO] [dispatcher_stat.go:550] ["received ready signal from local event service, prepare to reset the dispatcher"] [changefeedID=default/up-tidb-06-to-down-tidb-07-sms-test2] [dispatcher=1839519592206083606416179178920999419066]
[2025/12/01 11:18:36.357 +08:00] [INFO] [dispatcher_stat.go:616] ["handle handshake event"] [changefeedID=default/up-tidb-06-to-down-tidb-07-sms-test2] [dispatcher=1090056424102496651512794736557476778409] [event="{\"From\":\"8a5f53eb-ea1f-43f3-996a-2b07104a1052\",\"Event\":{\"version\":0,\"resolved_ts\":462567973541642276,\"seq\":1,\"epoch\":1,\"table_info\":{\"table-name\":{\"Schema\":\"itnio_sms_record\",\"Table\":\"tbsendrcd\",\"TableID\":10245,\"IsPartition\":true},\"charset\":\"utf8mb4\",\"collate\":\"utf8mb4_bin\",\"comment\":\"短信记录表\",\"has-pk-or-not-null-uk\":true,\"view\":null,\"sequence\":null,\"update_timestamp\":462455047699824675}}}"]
[2025/12/01 11:18:36.357 +08:00] [INFO] [dispatcher_stat.go:189] ["Send reset dispatcher request to event service to reset the dispatcher"] [changefeedID=default/up-tidb-06-to-down-tidb-07-sms-test2] [dispatcher=1839519592206083606416179178920999419066] [eventServiceID=8a5f53eb-ea1f-43f3-996a-2b07104a1052] [epoch=1] [resetTs=462567973541642276]
[2025/12/01 11:18:36.357 +08:00] [INFO] [dispatcher_stat.go:616] ["handle handshake event"] [changefeedID=default/up-tidb-06-to-down-tidb-07-sms-test2] [dispatcher=1327746076407495612617893522683211233448] [event="{\"From\":\"8a5f53eb-ea1f-43f3-996a-2b07104a1052\",\"Event\":{\"version\":0,\"resolved_ts\":462567973541642276,\"seq\":1,\"epoch\":1,\"table_info\":{\"table-name\":{\"Schema\":\"itnio_sms_record\",\"Table\":\"tbsendrcd\",\"TableID\":10245,\"IsPartition\":true},\"charset\":\"utf8mb4\",\"collate\":\"utf8mb4_bin\",\"comment\":\"短信记录表\",\"has-pk-or-not-null-uk\":true,\"view\":null,\"sequence\":null,\"update_timestamp\":462455047699824675}}}"]
[2025/12/01 11:18:36.357 +08:00] [INFO] [dispatcher_stat.go:550] ["received ready signal from local event service, prepare to reset the dispatcher"] [changefeedID=default/up-tidb-06-to-down-tidb-07-sms-test2] [dispatcher=43436278385298317435712461340900636039]
[2025/12/01 11:18:36.357 +08:00] [INFO] [event_broker.go:1109] ["reset dispatcher"] [changefeedID=default/up-tidb-06-to-down-tidb-07-sms-test2] [dispatcherID=179645113476682348743924823341044691862] [tableID=15446] [span="tableID: 15446, startKey: 748000000000003cff565f720000000000fa, endKey: 748000000000003cff565f730000000000fa, keyspaceID: 0\n"] [originStartTs=462567973541642276] [newStartTs=462567973541642276] [newEpoch=1] [resetTime=1.870622ms]
[2025/12/01 11:18:36.357 +08:00] [INFO] [dispatcher_stat.go:550] ["received ready signal from local event service, prepare to reset the dispatcher"] [changefeedID=default/up-tidb-06-to-down-tidb-07-sms-test2] [dispatcher=3913171625953715084635394468756754304]
[2025/12/01 11:18:36.357 +08:00] [INFO] [dispatcher_stat.go:189] ["Send reset dispatcher request to event service to reset the dispatcher"] [changefeedID=default/up-tidb-06-to-down-tidb-07-sms-test2] [dispatcher=3913171625953715084635394468756754304] [eventServiceID=8a5f53eb-ea1f-43f3-996a-2b07104a1052] [epoch=1] [resetTs=462567973541642276]
[2025/12/01 11:18:36.356 +08:00] [INFO] [dispatcher_stat.go:189] ["Send reset dispatcher request to event service to reset the dispatcher"] [changefeedID=default/up-tidb-06-to-down-tidb-07-sms-test2] [dispatcher=2399934954434159090286110791828737948] [eventServiceID=8a5f53eb-ea1f-43f3-996a-2b07104a1052] [epoch=1] [resetTs=462567973541642276]
[2025/12/01 11:18:36.357 +08:00] [INFO] [dispatcher_stat.go:550] ["received ready signal from local event service, prepare to reset the dispatcher"] [changefeedID=default/up-tidb-06-to-down-tidb-07-sms-test2] [dispatcher=11910682467974972208480822498101127552]
[2025/12/01 11:18:36.357 +08:00] [INFO] [basic_dispatcher.go:320] ["update dispatcher status to working"] [dispatcher=1839365096276693708413784572233718158219] [changefeedID=default/up-tidb-06-to-down-tidb-07-sms-test2] [table="tableID: 16191, startKey: 748000000000003fff3f5f720000000000fa, endKey: 748000000000003fff3f5f730000000000fa, keyspaceID: 0\n"] [checkpointTs=462567973541642276] [resolvedTs=462567973541642276]
[2025/12/01 11:18:36.357 +08:00] [INFO] [dispatcher_stat.go:189] ["Send reset dispatcher request to event service to reset the dispatcher"] [changefeedID=default/up-tidb-06-to-down-tidb-07-sms-test2] [dispatcher=75846149504647752707258756684821021061] [eventServiceID=8a5f53eb-ea1f-43f3-996a-2b07104a1052] [epoch=1] [resetTs=462567973541642276]
[2025/12/01 11:18:36.358 +08:00] [INFO] [dispatcher_stat.go:550] ["received ready signal from local event service, prepare to reset the dispatcher"] [changefeedID=default/up-tidb-06-to-down-tidb-07-sms-test2] [dispatcher=64333640902969133823254734298659731328]
[2025/12/01 11:18:36.358 +08:00] [INFO] [dispatcher_stat.go:189] ["Send reset dispatcher request to event service to reset the dispatcher"] [changefeedID=default/up-tidb-06-to-down-tidb-07-sms-test2] [dispatcher=64333640902969133823254734298659731328] [eventServiceID=8a5f53eb-ea1f-43f3-996a-2b07104a1052] [epoch=1] [resetTs=462567973541642276]
[2025/12/01 11:18:36.357 +08:00] [INFO] [dispatcher_stat.go:550] ["received ready signal from local event service, prepare to reset the dispatcher"] [changefeedID=default/up-tidb-06-to-down-tidb-07-sms-test2] [dispatcher=181077188965807119373370416907119151520]
[2025/12/01 11:18:36.355 +08:00] [INFO] [dispatcher_stat.go:550] ["received ready signal from local event service, prepare to reset the dispatcher"] [changefeedID=default/up-tidb-06-to-down-tidb-07-sms-test2] [dispatcher=116221524906283092732173195572383314341]
[2025/12/01 11:18:36.358 +08:00] [INFO] [dispatcher_stat.go:189] ["Send reset dispatcher request to event service to reset the dispatcher"] [changefeedID=default/up-tidb-06-to-down-tidb-07-sms-test2] [dispatcher=181077188965807119373370416907119151520] [eventServiceID=8a5f53eb-ea1f-43f3-996a-2b07104a1052] [epoch=1] [resetTs=462567973541642276]
[2025/12/01 11:18:36.358 +08:00] [INFO] [dispatcher_stat.go:550] ["received ready signal from local event service, prepare to reset the dispatcher"] [changefeedID=default/up-tidb-06-to-down-tidb-07-sms-test2] [dispatcher=196466659871466097314496576436865365673]
[2025/12/01 11:18:36.358 +08:00] [INFO] [dispatcher_stat.go:189] ["Send reset dispatcher request to event service to reset the dispatcher"] [changefeedID=default/up-tidb-06-to-down-tidb-07-sms-test2] [dispatcher=196466659871466097314496576436865365673] [eventServiceID=8a5f53eb-ea1f-43f3-996a-2b07104a1052] [epoch=1] [resetTs=462567973541642276]
[2025/12/01 11:18:36.358 +08:00] [INFO] [dispatcher_stat.go:550] ["received ready signal from local event service, prepare to reset the dispatcher"] [changefeedID=default/up-tidb-06-to-down-tidb-07-sms-test2] [dispatcher=196666573127006577414539352177210505361]
[2025/12/01 11:18:36.358 +08:00] [INFO] [dispatcher_stat.go:189] ["Send reset dispatcher request to event service to reset the dispatcher"] [changefeedID=default/up-tidb-06-to-down-tidb-07-sms-test2] [dispatcher=196666573127006577414539352177210505361] [eventServiceID=8a5f53eb-ea1f-43f3-996a-2b07104a1052] [epoch=1] [resetTs=462567973541642276]
[2025/12/01 11:18:36.358 +08:00] [INFO] [dispatcher_stat.go:550] ["received ready signal from local event service, prepare to reset the dispatcher"] [changefeedID=default/up-tidb-06-to-down-tidb-07-sms-test2] [dispatcher=92426278956003695832336455044434828731]
[2025/12/01 11:18:36.358 +08:00] [INFO] [dispatcher_stat.go:189] ["Send reset dispatcher request to event service to reset the dispatcher"] [changefeedID=default/up-tidb-06-to-down-tidb-07-sms-test2] [dispatcher=92426278956003695832336455044434828731] [eventServiceID=8a5f53eb-ea1f-43f3-996a-2b07104a1052] [epoch=1] [resetTs=462567973541642276]
[2025/12/01 11:18:36.358 +08:00] [INFO] [dispatcher_stat.go:550] ["received ready signal from local event service, prepare to reset the dispatcher"] [changefeedID=default/up-tidb-06-to-down-tidb-07-sms-test2] [dispatcher=73679844425747412791757008465454850226]
[2025/12/01 11:18:36.358 +08:00] [INFO] [dispatcher_stat.go:189] ["Send reset dispatcher request to event service to reset the dispatcher"] [changefeedID=default/up-tidb-06-to-down-tidb-07-sms-test2] [dispatcher=73679844425747412791757008465454850226] [eventServiceID=8a5f53eb-ea1f-43f3-996a-2b07104a1052] [epoch=1] [resetTs=462567973541642276]
[2025/12/01 11:18:36.358 +08:00] [INFO] [dispatcher_stat.go:550] ["received ready signal from local event service, prepare to reset the dispatcher"] [changefeedID=default/up-tidb-06-to-down-tidb-07-sms-test2] [dispatcher=112631809854597733256579267861789714566]
[2025/12/01 11:18:36.358 +08:00] [INFO] [dispatcher_stat.go:189] ["Send reset dispatcher request to event service to reset the dispatcher"] [changefeedID=default/up-tidb-06-to-down-tidb-07-sms-test2] [dispatcher=112631809854597733256579267861789714566] [eventServiceID=8a5f53eb-ea1f-43f3-996a-2b07104a1052] [epoch=1] [resetTs=462567973541642276]
[2025/12/01 11:18:36.358 +08:00] [INFO] [dispatcher_stat.go:550] ["received ready signal from local event service, prepare to reset the dispatcher"] [changefeedID=default/up-tidb-06-to-down-tidb-07-sms-test2] [dispatcher=1464839733741314109710873290811549058994]
[2025/12/01 11:18:36.357 +08:00] [INFO] [dispatcher_stat.go:189] ["Send reset dispatcher request to event service to reset the dispatcher"] [changefeedID=default/up-tidb-06-to-down-tidb-07-sms-test2] [dispatcher=43436278385298317435712461340900636039] [eventServiceID=8a5f53eb-ea1f-43f3-996a-2b07104a1052] [epoch=1] [resetTs=462567973541642276]
[2025/12/01 11:18:36.358 +08:00] [INFO] [dispatcher_stat.go:550] ["received ready signal from local event service, prepare to reset the dispatcher"] [changefeedID=default/up-tidb-06-to-down-tidb-07-sms-test2] [dispatcher=83799092020988994273262607716138821547]
[2025/12/01 11:18:36.358 +08:00] [INFO] [dispatcher_stat.go:189] ["Send reset dispatcher request to event service to reset the dispatcher"] [changefeedID=default/up-tidb-06-to-down-tidb-07-sms-test2] [dispatcher=83799092020988994273262607716138821547] [eventServiceID=8a5f53eb-ea1f-43f3-996a-2b07104a1052] [epoch=1] [resetTs=462567973541642276]
[2025/12/01 11:18:36.358 +08:00] [INFO] [dispatcher_stat.go:189] ["Send reset dispatcher request to event service to reset the dispatcher"] [changefeedID=default/up-tidb-06-to-down-tidb-07-sms-test2] [dispatcher=1464839733741314109710873290811549058994] [eventServiceID=8a5f53eb-ea1f-43f3-996a-2b07104a1052] [epoch=1] [resetTs=462567973541642276]
[2025/12/01 11:18:36.358 +08:00] [INFO] [dispatcher_stat.go:550] ["received ready signal from local event service, prepare to reset the dispatcher"] [changefeedID=default/up-tidb-06-to-down-tidb-07-sms-test2] [dispatcher=31197684928018409519517587423383410850]
[2025/12/01 11:18:36.358 +08:00] [INFO] [dispatcher_stat.go:189] ["Send reset dispatcher request to event service to reset the dispatcher"] [changefeedID=default/up-tidb-06-to-down-tidb-07-sms-test2] [dispatcher=31197684928018409519517587423383410850] [eventServiceID=8a5f53eb-ea1f-43f3-996a-2b07104a1052] [epoch=1] [resetTs=462567973541642276]
[2025/12/01 11:18:36.358 +08:00] [INFO] [dispatcher_stat.go:189] ["Send reset dispatcher request to event service to reset the dispatcher"] [changefeedID=default/up-tidb-06-to-down-tidb-07-sms-test2] [dispatcher=116221524906283092732173195572383314341] [eventServiceID=8a5f53eb-ea1f-43f3-996a-2b07104a1052] [epoch=1] [resetTs=462567973541642276]
[2025/12/01 11:18:36.358 +08:00] [INFO] [dispatcher_stat.go:550] ["received ready signal from local event service, prepare to reset the dispatcher"] [changefeedID=default/up-tidb-06-to-down-tidb-07-sms-test2] [dispatcher=1140683889830233752910330994153006417069]
[2025/12/01 11:18:36.358 +08:00] [INFO] [dispatcher_stat.go:189] ["Send reset dispatcher request to event service to reset the dispatcher"] [changefeedID=default/up-tidb-06-to-down-tidb-07-sms-test2] [dispatcher=1140683889830233752910330994153006417069] [eventServiceID=8a5f53eb-ea1f-43f3-996a-2b07104a1052] [epoch=1] [resetTs=462567973541642276]
[2025/12/01 11:18:36.359 +08:00] [INFO] [dispatcher_stat.go:550] ["received ready signal from local event service, prepare to reset the dispatcher"] [changefeedID=default/up-tidb-06-to-down-tidb-07-sms-test2] [dispatcher=116223661400330049025077267798022503840]
[2025/12/01 11:18:36.359 +08:00] [INFO] [dispatcher_stat.go:550] ["received ready signal from local event service, prepare to reset the dispatcher"] [changefeedID=default/up-tidb-06-to-down-tidb-07-sms-test2] [dispatcher=1082789688989983096912906703920893669820]
[2025/12/01 11:18:36.359 +08:00] [INFO] [dispatcher_stat.go:189] ["Send reset dispatcher request to event service to reset the dispatcher"] [changefeedID=default/up-tidb-06-to-down-tidb-07-sms-test2] [dispatcher=1082789688989983096912906703920893669820] [eventServiceID=8a5f53eb-ea1f-43f3-996a-2b07104a1052] [epoch=1] [resetTs=462567973541642276]
[2025/12/01 11:18:36.359 +08:00] [INFO] [dispatcher_stat.go:616] ["handle handshake event"] [changefeedID=default/up-tidb-06-to-down-tidb-07-sms-test2] [dispatcher=5251836881984187378739725679611364238] [event="{\"From\":\"8a5f53eb-ea1f-43f3-996a-2b07104a1052\",\"Event\":{\"version\":0,\"resolved_ts\":462567973541642276,\"seq\":1,\"epoch\":1,\"table_info\":{\"table-name\":{\"Schema\":\"itnio_sms_record\",\"Table\":\"tbsendrcd\",\"TableID\":10245,\"IsPartition\":true},\"charset\":\"utf8mb4\",\"collate\":\"utf8mb4_bin\",\"comment\":\"短信记录表\",\"has-pk-or-not-null-uk\":true,\"view\":null,\"sequence\":null,\"update_timestamp\":462455047699824675}}}"]
[2025/12/01 11:18:36.359 +08:00] [INFO] [dispatcher_stat.go:550] ["received ready signal from local event service, prepare to reset the dispatcher"] [changefeedID=default/up-tidb-06-to-down-tidb-07-sms-test2] [dispatcher=1234227745483649996310139264656240634559]
[2025/12/01 11:18:36.359 +08:00] [INFO] [dispatcher_stat.go:189] ["Send reset dispatcher request to event service to reset the dispatcher"] [changefeedID=default/up-tidb-06-to-down-tidb-07-sms-test2] [dispatcher=1234227745483649996310139264656240634559] [eventServiceID=8a5f53eb-ea1f-43f3-996a-2b07104a1052] [epoch=1] [resetTs=462567973541642276]
[2025/12/01 11:18:36.359 +08:00] [INFO] [dispatcher_stat.go:189] ["Send reset dispatcher request to event service to reset the dispatcher"] [changefeedID=default/up-tidb-06-to-down-tidb-07-sms-test2] [dispatcher=116223661400330049025077267798022503840] [eventServiceID=8a5f53eb-ea1f-43f3-996a-2b07104a1052] [epoch=1] [resetTs=462567973541642276]
[2025/12/01 11:18:36.357 +08:00] [INFO] [dispatcher_stat.go:189] ["Send reset dispatcher request to event service to reset the dispatcher"] [changefeedID=default/up-tidb-06-to-down-tidb-07-sms-test2] [dispatcher=11910682467974972208480822498101127552] [eventServiceID=8a5f53eb-ea1f-43f3-996a-2b07104a1052] [epoch=1] [resetTs=462567973541642276]
[2025/12/01 11:18:36.359 +08:00] [INFO] [basic_dispatcher.go:320] ["update dispatcher status to working"] [dispatcher=1090056424102496651512794736557476778409] [changefeedID=default/up-tidb-06-to-down-tidb-07-sms-test2] [table="tableID: 16719, startKey: 7480000000000041ff4f5f720000000000fa, endKey: 7480000000000041ff4f5f730000000000fa, keyspaceID: 0\n"] [checkpointTs=462567973541642276] [resolvedTs=462567973541642276]
[2025/12/01 11:18:36.359 +08:00] [INFO] [event_broker.go:1109] ["reset dispatcher"] [changefeedID=default/up-tidb-06-to-down-tidb-07-sms-test2] [dispatcherID=2399934954434159090286110791828737948] [tableID=12106] [span="tableID: 12106, startKey: 748000000000002fff4a5f720000000000fa, endKey: 748000000000002fff4a5f730000000000fa, keyspaceID: 0\n"] [originStartTs=462567973541642276] [newStartTs=462567973541642276] [newEpoch=1] [resetTime=59.399µs]
[2025/12/01 11:18:36.359 +08:00] [INFO] [dispatcher_stat.go:550] ["received ready signal from local event service, prepare to reset the dispatcher"] [changefeedID=default/up-tidb-06-to-down-tidb-07-sms-test2] [dispatcher=7406046862779153816471022525601227946]
[2025/12/01 11:18:36.359 +08:00] [INFO] [dispatcher_stat.go:189] ["Send reset dispatcher request to event service to reset the dispatcher"] [changefeedID=default/up-tidb-06-to-down-tidb-07-sms-test2] [dispatcher=7406046862779153816471022525601227946] [eventServiceID=8a5f53eb-ea1f-43f3-996a-2b07104a1052] [epoch=1] [resetTs=462567973541642276]
[2025/12/01 11:18:36.359 +08:00] [INFO] [basic_dispatcher.go:320] ["update dispatcher status to working"] [dispatcher=1241443922259419837217261202826898828438] [changefeedID=default/up-tidb-06-to-down-tidb-07-sms-test2] [table="tableID: 16181, startKey: 748000000000003fff355f720000000000fa, endKey: 748000000000003fff355f730000000000fa, keyspaceID: 0\n"] [checkpointTs=462567973541642276] [resolvedTs=462567973541642276]
[2025/12/01 11:18:36.360 +08:00] [INFO] [dispatcher_stat.go:550] ["received ready signal from local event service, prepare to reset the dispatcher"] [changefeedID=default/up-tidb-06-to-down-tidb-07-sms-test2] [dispatcher=275911831848769990410676173456805417092]
[2025/12/01 11:18:36.360 +08:00] [INFO] [dispatcher_stat.go:189] ["Send reset dispatcher request to event service to reset the dispatcher"] [changefeedID=default/up-tidb-06-to-down-tidb-07-sms-test2] [dispatcher=275911831848769990410676173456805417092] [eventServiceID=8a5f53eb-ea1f-43f3-996a-2b07104a1052] [epoch=1] [resetTs=462567973541642276]
[2025/12/01 11:18:36.360 +08:00] [INFO] [event_broker.go:1109] ["reset dispatcher"] [changefeedID=default/up-tidb-06-to-down-tidb-07-sms-test2] [dispatcherID=75846149504647752707258756684821021061] [tableID=13478] [span="tableID: 13478, startKey: 7480000000000034ffa65f720000000000fa, endKey: 7480000000000034ffa65f730000000000fa, keyspaceID: 0\n"] [originStartTs=462567973541642276] [newStartTs=462567973541642276] [newEpoch=1] [resetTime=33.459µs]
[2025/12/01 11:18:36.360 +08:00] [INFO] [event_broker.go:1109] ["reset dispatcher"] [changefeedID=default/up-tidb-06-to-down-tidb-07-sms-test2] [dispatcherID=1839519592206083606416179178920999419066] [tableID=20223] [span="tableID: 20223, startKey: 748000000000004effff5f720000000000fa, endKey: 748000000000004effff5f730000000000fa, keyspaceID: 0\n"] [originStartTs=462567973541642276] [newStartTs=462567973541642276] [newEpoch=1] [resetTime=29.025µs]
[2025/12/01 11:18:36.360 +08:00] [INFO] [event_broker.go:1109] ["reset dispatcher"] [changefeedID=default/up-tidb-06-to-down-tidb-07-sms-test2] [dispatcherID=43436278385298317435712461340900636039] [tableID=15500] [span="tableID: 15500, startKey: 748000000000003cff8c5f720000000000fa, endKey: 748000000000003cff8c5f730000000000fa, keyspaceID: 0\n"] [originStartTs=462567973541642276] [newStartTs=462567973541642276] [newEpoch=1] [resetTime=30.648µs]
[2025/12/01 11:18:36.360 +08:00] [INFO] [event_broker.go:1109] ["reset dispatcher"] [changefeedID=default/up-tidb-06-to-down-tidb-07-sms-test2] [dispatcherID=3913171625953715084635394468756754304] [tableID=22110] [span="tableID: 22110, startKey: 7480000000000056ff5e5f720000000000fa, endKey: 7480000000000056ff5e5f730000000000fa, keyspaceID: 0\n"] [originStartTs=462567973541642276] [newStartTs=462567973541642276] [newEpoch=1] [resetTime=35.162µs]
[2025/12/01 11:18:36.360 +08:00] [INFO] [event_broker.go:1109] ["reset dispatcher"] [changefeedID=default/up-tidb-06-to-down-tidb-07-sms-test2] [dispatcherID=11910682467974972208480822498101127552] [tableID=15102] [span="tableID: 15102, startKey: 748000000000003afffe5f720000000000fa, endKey: 748000000000003afffe5f730000000000fa, keyspaceID: 0\n"] [originStartTs=462567973541642276] [newStartTs=462567973541642276] [newEpoch=1] [resetTime=31.165µs]
[2025/12/01 11:18:36.360 +08:00] [INFO] [basic_dispatcher.go:320] ["update dispatcher status to working"] [dispatcher=5251836881984187378739725679611364238] [changefeedID=default/up-tidb-06-to-down-tidb-07-sms-test2] [table="tableID: 15834, startKey: 748000000000003dffda5f720000000000fa, endKey: 748000000000003dffda5f730000000000fa, keyspaceID: 0\n"] [checkpointTs=462567973541642276] [resolvedTs=462567973541642276]
[2025/12/01 11:18:36.360 +08:00] [INFO] [basic_dispatcher.go:320] ["update dispatcher status to working"] [dispatcher=1327746076407495612617893522683211233448] [changefeedID=default/up-tidb-06-to-down-tidb-07-sms-test2] [table="tableID: 16016, startKey: 748000000000003eff905f720000000000fa, endKey: 748000000000003eff905f730000000000fa, keyspaceID: 0\n"] [checkpointTs=462567973541642276] [resolvedTs=462567973541642276]
[2025/12/01 11:18:36.360 +08:00] [INFO] [event_broker.go:1109] ["reset dispatcher"] [changefeedID=default/up-tidb-06-to-down-tidb-07-sms-test2] [dispatcherID=64333640902969133823254734298659731328] [tableID=18078] [span="tableID: 18078, startKey: 7480000000000046ff9e5f720000000000fa, endKey: 7480000000000046ff9e5f730000000000fa, keyspaceID: 0\n"] [originStartTs=462567973541642276] [newStartTs=462567973541642276] [newEpoch=1] [resetTime=67.978µs]
[2025/12/01 11:18:36.360 +08:00] [INFO] [event_broker.go:1109] ["reset dispatcher"] [changefeedID=default/up-tidb-06-to-down-tidb-07-sms-test2] [dispatcherID=181077188965807119373370416907119151520] [tableID=14382] [span="tableID: 14382, startKey: 7480000000000038ff2e5f720000000000fa, endKey: 7480000000000038ff2e5f730000000000fa, keyspaceID: 0\n"] [originStartTs=462567973541642276] [newStartTs=462567973541642276] [newEpoch=1] [resetTime=55.483µs]
[2025/12/01 11:18:36.360 +08:00] [INFO] [event_broker.go:1109] ["reset dispatcher"] [changefeedID=default/up-tidb-06-to-down-tidb-07-sms-test2] [dispatcherID=116221524906283092732173195572383314341] [tableID=10253] [span="tableID: 10253, startKey: 7480000000000028ff0d5f720000000000fa, endKey: 7480000000000028ff0d5f730000000000fa, keyspaceID: 0\n"] [originStartTs=462567973541642276] [newStartTs=462567973541642276] [newEpoch=1] [resetTime=32.019µs]
[2025/12/01 11:18:36.360 +08:00] [INFO] [event_broker.go:1109] ["reset dispatcher"] [changefeedID=default/up-tidb-06-to-down-tidb-07-sms-test2] [dispatcherID=196466659871466097314496576436865365673] [tableID=19729] [span="tableID: 19729, startKey: 748000000000004dff115f720000000000fa, endKey: 748000000000004dff115f730000000000fa, keyspaceID: 0\n"] [originStartTs=462567973541642276] [newStartTs=462567973541642276] [newEpoch=1] [resetTime=30.502µs]
[2025/12/01 11:18:36.360 +08:00] [INFO] [event_broker.go:1109] ["reset dispatcher"] [changefeedID=default/up-tidb-06-to-down-tidb-07-sms-test2] [dispatcherID=196666573127006577414539352177210505361] [tableID=19645] [span="tableID: 19645, startKey: 748000000000004cffbd5f720000000000fa, endKey: 748000000000004cffbd5f730000000000fa, keyspaceID: 0\n"] [originStartTs=462567973541642276] [newStartTs=462567973541642276] [newEpoch=1] [resetTime=28.007µs]
[2025/12/01 11:18:36.361 +08:00] [INFO] [event_broker.go:1109] ["reset dispatcher"] [changefeedID=default/up-tidb-06-to-down-tidb-07-sms-test2] [dispatcherID=92426278956003695832336455044434828731] [tableID=14634] [span="tableID: 14634, startKey: 7480000000000039ff2a5f720000000000fa, endKey: 7480000000000039ff2a5f730000000000fa, keyspaceID: 0\n"] [originStartTs=462567973541642276] [newStartTs=462567973541642276] [newEpoch=1] [resetTime=27.309µs]
[2025/12/01 11:18:36.361 +08:00] [INFO] [event_broker.go:1109] ["reset dispatcher"] [changefeedID=default/up-tidb-06-to-down-tidb-07-sms-test2] [dispatcherID=73679844425747412791757008465454850226] [tableID=19215] [span="tableID: 19215, startKey: 748000000000004bff0f5f720000000000fa, endKey: 748000000000004bff0f5f730000000000fa, keyspaceID: 0\n"] [originStartTs=462567973541642276] [newStartTs=462567973541642276] [newEpoch=1] [resetTime=27.014µs]
[2025/12/01 11:18:36.361 +08:00] [INFO] [event_broker.go:1109] ["reset dispatcher"] [changefeedID=default/up-tidb-06-to-down-tidb-07-sms-test2] [dispatcherID=112631809854597733256579267861789714566] [tableID=17202] [span="tableID: 17202, startKey: 7480000000000043ff325f720000000000fa, endKey: 7480000000000043ff325f730000000000fa, keyspaceID: 0\n"] [originStartTs=462567973541642276] [newStartTs=462567973541642276] [newEpoch=1] [resetTime=26.617µs]
[2025/12/01 11:18:36.361 +08:00] [INFO] [event_broker.go:1109] ["reset dispatcher"] [changefeedID=default/up-tidb-06-to-down-tidb-07-sms-test2] [dispatcherID=1464839733741314109710873290811549058994] [tableID=19872] [span="tableID: 19872, startKey: 748000000000004dffa05f720000000000fa, endKey: 748000000000004dffa05f730000000000fa, keyspaceID: 0\n"] [originStartTs=462567973541642276] [newStartTs=462567973541642276] [newEpoch=1] [resetTime=27.024µs]
[2025/12/01 11:18:36.361 +08:00] [INFO] [event_broker.go:1109] ["reset dispatcher"] [changefeedID=default/up-tidb-06-to-down-tidb-07-sms-test2] [dispatcherID=83799092020988994273262607716138821547] [tableID=13498] [span="tableID: 13498, startKey: 7480000000000034ffba5f720000000000fa, endKey: 7480000000000034ffba5f730000000000fa, keyspaceID: 0\n"] [originStartTs=462567973541642276] [newStartTs=462567973541642276] [newEpoch=1] [resetTime=28.072µs]
[2025/12/01 11:18:36.361 +08:00] [INFO] [event_broker.go:1109] ["reset dispatcher"] [changefeedID=default/up-tidb-06-to-down-tidb-07-sms-test2] [dispatcherID=31197684928018409519517587423383410850] [tableID=17953] [span="tableID: 17953, startKey: 7480000000000046ff215f720000000000fa, endKey: 7480000000000046ff215f730000000000fa, keyspaceID: 0\n"] [originStartTs=462567973541642276] [newStartTs=462567973541642276] [newEpoch=1] [resetTime=27.321µs]
[2025/12/01 11:18:36.361 +08:00] [INFO] [event_broker.go:1109] ["reset dispatcher"] [changefeedID=default/up-tidb-06-to-down-tidb-07-sms-test2] [dispatcherID=1140683889830233752910330994153006417069] [tableID=19439] [span="tableID: 19439, startKey: 748000000000004bffef5f720000000000fa, endKey: 748000000000004bffef5f730000000000fa, keyspaceID: 0\n"] [originStartTs=462567973541642276] [newStartTs=462567973541642276] [newEpoch=1] [resetTime=27.039µs]
[2025/12/01 11:18:36.361 +08:00] [INFO] [event_broker.go:1109] ["reset dispatcher"] [changefeedID=default/up-tidb-06-to-down-tidb-07-sms-test2] [dispatcherID=116223661400330049025077267798022503840] [tableID=10292] [span="tableID: 10292, startKey: 7480000000000028ff345f720000000000fa, endKey: 7480000000000028ff345f730000000000fa, keyspaceID: 0\n"] [originStartTs=462567973541642276] [newStartTs=462567973541642276] [newEpoch=1] [resetTime=28.552µs]
[2025/12/01 11:18:36.361 +08:00] [INFO] [event_broker.go:1109] ["reset dispatcher"] [changefeedID=default/up-tidb-06-to-down-tidb-07-sms-test2] [dispatcherID=1082789688989983096912906703920893669820] [tableID=15311] [span="tableID: 15311, startKey: 748000000000003bffcf5f720000000000fa, endKey: 748000000000003bffcf5f730000000000fa, keyspaceID: 0\n"] [originStartTs=462567973541642276] [newStartTs=462567973541642276] [newEpoch=1] [resetTime=26.431µs]
[2025/12/01 11:18:36.361 +08:00] [INFO] [event_broker.go:1109] ["reset dispatcher"] [changefeedID=default/up-tidb-06-to-down-tidb-07-sms-test2] [dispatcherID=1234227745483649996310139264656240634559] [tableID=17249] [span="tableID: 17249, startKey: 7480000000000043ff615f720000000000fa, endKey: 7480000000000043ff615f730000000000fa, keyspaceID: 0\n"] [originStartTs=462567973541642276] [newStartTs=462567973541642276] [newEpoch=1] [resetTime=25.357µs]
[2025/12/01 11:18:36.361 +08:00] [INFO] [event_broker.go:1109] ["reset dispatcher"] [changefeedID=default/up-tidb-06-to-down-tidb-07-sms-test2] [dispatcherID=7406046862779153816471022525601227946] [tableID=10408] [span="tableID: 10408, startKey: 7480000000000028ffa85f720000000000fa, endKey: 7480000000000028ffa85f730000000000fa, keyspaceID: 0\n"] [originStartTs=462567973541642276] [newStartTs=462567973541642276] [newEpoch=1] [resetTime=26.296µs]
[2025/12/01 11:18:36.361 +08:00] [INFO] [event_broker.go:1109] ["reset dispatcher"] [changefeedID=default/up-tidb-06-to-down-tidb-07-sms-test2] [dispatcherID=275911831848769990410676173456805417092] [tableID=17940] [span="tableID: 17940, startKey: 7480000000000046ff145f720000000000fa, endKey: 7480000000000046ff145f730000000000fa, keyspaceID: 0\n"] [originStartTs=462567973541642276] [newStartTs=462567973541642276] [newEpoch=1] [resetTime=27.446µs]
[2025/12/01 11:18:36.713 +08:00] [INFO] [dispatcher_stat.go:616] ["handle handshake event"] [changefeedID=default/up-tidb-06-to-down-tidb-07-sms-test2] [dispatcher=1378548537738963582117387901147046121615] [event="{\"From\":\"8a5f53eb-ea1f-43f3-996a-2b07104a1052\",\"Event\":{\"version\":0,\"resolved_ts\":462567973541642276,\"seq\":1,\"epoch\":1,\"table_info\":{\"table-name\":{\"Schema\":\"itnio_sms_record\",\"Table\":\"tbsendrcd\",\"TableID\":22116,\"IsPartition\":true},\"charset\":\"utf8mb4\",\"collate\":\"utf8mb4_bin\",\"comment\":\"短信记录表\",\"has-pk-or-not-null-uk\":true,\"view\":null,\"sequence\":null,\"update_timestamp\":462477696430243855}}}"]
[2025/12/01 11:18:36.714 +08:00] [INFO] [dispatcher_stat.go:616] ["handle handshake event"] [changefeedID=default/up-tidb-06-to-down-tidb-07-sms-test2] [dispatcher=196466659871466097314496576436865365673] [event="{\"From\":\"8a5f53eb-ea1f-43f3-996a-2b07104a1052\",\"Event\":{\"version\":0,\"resolved_ts\":462567973541642276,\"seq\":1,\"epoch\":1,\"table_info\":{\"table-name\":{\"Schema\":\"itnio_sms_record\",\"Table\":\"tbsendrcd\",\"TableID\":10245,\"IsPartition\":true},\"charset\":\"utf8mb4\",\"collate\":\"utf8mb4_bin\",\"comment\":\"短信记录表\",\"has-pk-or-not-null-uk\":true,\"view\":null,\"sequence\":null,\"update_timestamp\":462455047699824675}}}"]
[2025/12/01 11:18:36.714 +08:00] [INFO] [dispatcher_stat.go:550] ["received ready signal from local event service, prepare to reset the dispatcher"] [changefeedID=default/up-tidb-06-to-down-tidb-07-sms-test2] [dispatcher=1493456846482883617515336950703021996451]
[2025/12/01 11:18:36.714 +08:00] [INFO] [dispatcher_stat.go:189] ["Send reset dispatcher request to event service to reset the dispatcher"] [changefeedID=default/up-tidb-06-to-down-tidb-07-sms-test2] [dispatcher=1493456846482883617515336950703021996451] [eventServiceID=8a5f53eb-ea1f-43f3-996a-2b07104a1052] [epoch=1] [resetTs=462567973541642276]
[2025/12/01 11:18:36.714 +08:00] [INFO] [dispatcher_stat.go:616] ["handle handshake event"] [changefeedID=default/up-tidb-06-to-down-tidb-07-sms-test2] [dispatcher=1839519592206083606416179178920999419066] [event="{\"From\":\"8a5f53eb-ea1f-43f3-996a-2b07104a1052\",\"Event\":{\"version\":0,\"resolved_ts\":462567973541642276,\"seq\":1,\"epoch\":1,\"table_info\":{\"table-name\":{\"Schema\":\"itnio_sms_record\",\"Table\":\"tbsendrcd\",\"TableID\":10245,\"IsPartition\":true},\"charset\":\"utf8mb4\",\"collate\":\"utf8mb4_bin\",\"comment\":\"短信记录表\",\"has-pk-or-not-null-uk\":true,\"view\":null,\"sequence\":null,\"update_timestamp\":462455047699824675}}}"]
[2025/12/01 11:18:36.714 +08:00] [INFO] [event_broker.go:1109] ["reset dispatcher"] [changefeedID=default/up-tidb-06-to-down-tidb-07-sms-test2] [dispatcherID=1493456846482883617515336950703021996451] [tableID=16998] [span="tableID: 16998, startKey: 7480000000000042ff665f720000000000fa, endKey: 7480000000000042ff665f730000000000fa, keyspaceID: 0\n"] [originStartTs=462567973541642276] [newStartTs=462567973541642276] [newEpoch=1] [resetTime=98.524µs]
[2025/12/01 11:18:36.715 +08:00] [INFO] [dispatcher_stat.go:616] ["handle handshake event"] [changefeedID=default/up-tidb-06-to-down-tidb-07-sms-test2] [dispatcher=112631809854597733256579267861789714566] [event="{\"From\":\"8a5f53eb-ea1f-43f3-996a-2b07104a1052\",\"Event\":{\"version\":0,\"resolved_ts\":462567973541642276,\"seq\":1,\"epoch\":1,\"table_info\":{\"table-name\":{\"Schema\":\"itnio_sms_record\",\"Table\":\"tbsendrcd\",\"TableID\":10245,\"IsPartition\":true},\"charset\":\"utf8mb4\",\"collate\":\"utf8mb4_bin\",\"comment\":\"短信记录表\",\"has-pk-or-not-null-uk\":true,\"view\":null,\"sequence\":null,\"update_timestamp\":462455047699824675}}}"]
[2025/12/01 11:18:36.717 +08:00] [INFO] [dispatcher_stat.go:616] ["handle handshake event"] [changefeedID=default/up-tidb-06-to-down-tidb-07-sms-test2] [dispatcher=196666573127006577414539352177210505361] [event="{\"From\":\"8a5f53eb-ea1f-43f3-996a-2b07104a1052\",\"Event\":{\"version\":0,\"resolved_ts\":462567973541642276,\"seq\":1,\"epoch\":1,\"table_info\":{\"table-name\":{\"Schema\":\"itnio_sms_record\",\"Table\":\"tbsendrcd\",\"TableID\":10245,\"IsPartition\":true},\"charset\":\"utf8mb4\",\"collate\":\"utf8mb4_bin\",\"comment\":\"短信记录表\",\"has-pk-or-not-null-uk\":true,\"view\":null,\"sequence\":null,\"update_timestamp\":462455047699824675}}}"]
[2025/12/01 11:18:36.717 +08:00] [INFO] [basic_dispatcher.go:320] ["update dispatcher status to working"] [dispatcher=196666573127006577414539352177210505361] [changefeedID=default/up-tidb-06-to-down-tidb-07-sms-test2] [table="tableID: 19645, startKey: 748000000000004cffbd5f720000000000fa, endKey: 748000000000004cffbd5f730000000000fa, keyspaceID: 0\n"] [checkpointTs=462567973541642276] [resolvedTs=462567973541642276]
[2025/12/01 11:18:36.718 +08:00] [INFO] [basic_dispatcher.go:320] ["update dispatcher status to working"] [dispatcher=1378548537738963582117387901147046121615] [changefeedID=default/up-tidb-06-to-down-tidb-07-sms-test2] [table="tableID: 22116, startKey: 7480000000000056ff645f720000000000fa, endKey: 7480000000000056ff645f730000000000fa, keyspaceID: 0\n"] [checkpointTs=462567973541642276] [resolvedTs=462567973541642276]
[2025/12/01 11:18:36.718 +08:00] [INFO] [dispatcher_stat.go:616] ["handle handshake event"] [changefeedID=default/up-tidb-06-to-down-tidb-07-sms-test2] [dispatcher=64333640902969133823254734298659731328] [event="{\"From\":\"8a5f53eb-ea1f-43f3-996a-2b07104a1052\",\"Event\":{\"version\":0,\"resolved_ts\":462567973541642276,\"seq\":1,\"epoch\":1,\"table_info\":{\"table-name\":{\"Schema\":\"itnio_sms_record\",\"Table\":\"tbsendrcd\",\"TableID\":10245,\"IsPartition\":true},\"charset\":\"utf8mb4\",\"collate\":\"utf8mb4_bin\",\"comment\":\"短信记录表\",\"has-pk-or-not-null-uk\":true,\"view\":null,\"sequence\":null,\"update_timestamp\":462455047699824675}}}"]
[2025/12/01 11:18:36.718 +08:00] [INFO] [dispatcher_stat.go:616] ["handle handshake event"] [changefeedID=default/up-tidb-06-to-down-tidb-07-sms-test2] [dispatcher=1464839733741314109710873290811549058994] [event="{\"From\":\"8a5f53eb-ea1f-43f3-996a-2b07104a1052\",\"Event\":{\"version\":0,\"resolved_ts\":462567973541642276,\"seq\":1,\"epoch\":1,\"table_info\":{\"table-name\":{\"Schema\":\"itnio_sms_record\",\"Table\":\"tbsendrcd\",\"TableID\":10245,\"IsPartition\":true},\"charset\":\"utf8mb4\",\"collate\":\"utf8mb4_bin\",\"comment\":\"短信记录表\",\"has-pk-or-not-null-uk\":true,\"view\":null,\"sequence\":null,\"update_timestamp\":462455047699824675}}}"]
[2025/12/01 11:18:36.718 +08:00] [INFO] [basic_dispatcher.go:320] ["update dispatcher status to working"] [dispatcher=1464839733741314109710873290811549058994] [changefeedID=default/up-tidb-06-to-down-tidb-07-sms-test2] [table="tableID: 19872, startKey: 748000000000004dffa05f720000000000fa, endKey: 748000000000004dffa05f730000000000fa, keyspaceID: 0\n"] [checkpointTs=462567973541642276] [resolvedTs=462567973541642276]
[2025/12/01 11:18:36.718 +08:00] [INFO] [basic_dispatcher.go:320] ["update dispatcher status to working"] [dispatcher=196466659871466097314496576436865365673] [changefeedID=default/up-tidb-06-to-down-tidb-07-sms-test2] [table="tableID: 19729, startKey: 748000000000004dff115f720000000000fa, endKey: 748000000000004dff115f730000000000fa, keyspaceID: 0\n"] [checkpointTs=462567973541642276] [resolvedTs=462567973541642276]
[2025/12/01 11:18:36.718 +08:00] [INFO] [dispatcher_stat.go:616] ["handle handshake event"] [changefeedID=default/up-tidb-06-to-down-tidb-07-sms-test2] [dispatcher=275911831848769990410676173456805417092] [event="{\"From\":\"8a5f53eb-ea1f-43f3-996a-2b07104a1052\",\"Event\":{\"version\":0,\"resolved_ts\":462567973541642276,\"seq\":1,\"epoch\":1,\"table_info\":{\"table-name\":{\"Schema\":\"itnio_sms_record\",\"Table\":\"tbsendrcd\",\"TableID\":10245,\"IsPartition\":true},\"charset\":\"utf8mb4\",\"collate\":\"utf8mb4_bin\",\"comment\":\"短信记录表\",\"has-pk-or-not-null-uk\":true,\"view\":null,\"sequence\":null,\"update_timestamp\":462455047699824675}}}"]
[2025/12/01 11:18:36.718 +08:00] [INFO] [dispatcher_stat.go:616] ["handle handshake event"] [changefeedID=default/up-tidb-06-to-down-tidb-07-sms-test2] [dispatcher=31197684928018409519517587423383410850] [event="{\"From\":\"8a5f53eb-ea1f-43f3-996a-2b07104a1052\",\"Event\":{\"version\":0,\"resolved_ts\":462567973541642276,\"seq\":1,\"epoch\":1,\"table_info\":{\"table-name\":{\"Schema\":\"itnio_sms_record\",\"Table\":\"tbsendrcd\",\"TableID\":10245,\"IsPartition\":true},\"charset\":\"utf8mb4\",\"collate\":\"utf8mb4_bin\",\"comment\":\"短信记录表\",\"has-pk-or-not-null-uk\":true,\"view\":null,\"sequence\":null,\"update_timestamp\":462455047699824675}}}"]
[2025/12/01 11:18:36.718 +08:00] [INFO] [dispatcher_stat.go:616] ["handle handshake event"] [changefeedID=default/up-tidb-06-to-down-tidb-07-sms-test2] [dispatcher=1234227745483649996310139264656240634559] [event="{\"From\":\"8a5f53eb-ea1f-43f3-996a-2b07104a1052\",\"Event\":{\"version\":0,\"resolved_ts\":462567973541642276,\"seq\":1,\"epoch\":1,\"table_info\":{\"table-name\":{\"Schema\":\"itnio_sms_record\",\"Table\":\"tbsendrcd\",\"TableID\":10245,\"IsPartition\":true},\"charset\":\"utf8mb4\",\"collate\":\"utf8mb4_bin\",\"comment\":\"短信记录表\",\"has-pk-or-not-null-uk\":true,\"view\":null,\"sequence\":null,\"update_timestamp\":462455047699824675}}}"]
[2025/12/01 11:18:36.718 +08:00] [INFO] [basic_dispatcher.go:320] ["update dispatcher status to working"] [dispatcher=1234227745483649996310139264656240634559] [changefeedID=default/up-tidb-06-to-down-tidb-07-sms-test2] [table="tableID: 17249, startKey: 7480000000000043ff615f720000000000fa, endKey: 7480000000000043ff615f730000000000fa, keyspaceID: 0\n"] [checkpointTs=462567973541642276] [resolvedTs=462567973541642276]
[2025/12/01 11:18:36.718 +08:00] [INFO] [dispatcher_stat.go:616] ["handle handshake event"] [changefeedID=default/up-tidb-06-to-down-tidb-07-sms-test2] [dispatcher=1140683889830233752910330994153006417069] [event="{\"From\":\"8a5f53eb-ea1f-43f3-996a-2b07104a1052\",\"Event\":{\"version\":0,\"resolved_ts\":462567973541642276,\"seq\":1,\"epoch\":1,\"table_info\":{\"table-name\":{\"Schema\":\"itnio_sms_record\",\"Table\":\"tbsendrcd\",\"TableID\":10245,\"IsPartition\":true},\"charset\":\"utf8mb4\",\"collate\":\"utf8mb4_bin\",\"comment\":\"短信记录表\",\"has-pk-or-not-null-uk\":true,\"view\":null,\"sequence\":null,\"update_timestamp\":462455047699824675}}}"]
[2025/12/01 11:18:36.718 +08:00] [INFO] [basic_dispatcher.go:320] ["update dispatcher status to working"] [dispatcher=1839519592206083606416179178920999419066] [changefeedID=default/up-tidb-06-to-down-tidb-07-sms-test2] [table="tableID: 20223, startKey: 748000000000004effff5f720000000000fa, endKey: 748000000000004effff5f730000000000fa, keyspaceID: 0\n"] [checkpointTs=462567973541642276] [resolvedTs=462567973541642276]
[2025/12/01 11:18:36.718 +08:00] [INFO] [basic_dispatcher.go:320] ["update dispatcher status to working"] [dispatcher=112631809854597733256579267861789714566] [changefeedID=default/up-tidb-06-to-down-tidb-07-sms-test2] [table="tableID: 17202, startKey: 7480000000000043ff325f720000000000fa, endKey: 7480000000000043ff325f730000000000fa, keyspaceID: 0\n"] [checkpointTs=462567973541642276] [resolvedTs=462567973541642276]
[2025/12/01 11:18:36.718 +08:00] [INFO] [dispatcher_stat.go:616] ["handle handshake event"] [changefeedID=default/up-tidb-06-to-down-tidb-07-sms-test2] [dispatcher=73679844425747412791757008465454850226] [event="{\"From\":\"8a5f53eb-ea1f-43f3-996a-2b07104a1052\",\"Event\":{\"version\":0,\"resolved_ts\":462567973541642276,\"seq\":1,\"epoch\":1,\"table_info\":{\"table-name\":{\"Schema\":\"itnio_sms_record\",\"Table\":\"tbsendrcd\",\"TableID\":10245,\"IsPartition\":true},\"charset\":\"utf8mb4\",\"collate\":\"utf8mb4_bin\",\"comment\":\"短信记录表\",\"has-pk-or-not-null-uk\":true,\"view\":null,\"sequence\":null,\"update_timestamp\":462455047699824675}}}"]
[2025/12/01 11:18:36.719 +08:00] [INFO] [basic_dispatcher.go:320] ["update dispatcher status to working"] [dispatcher=73679844425747412791757008465454850226] [changefeedID=default/up-tidb-06-to-down-tidb-07-sms-test2] [table="tableID: 19215, startKey: 748000000000004bff0f5f720000000000fa, endKey: 748000000000004bff0f5f730000000000fa, keyspaceID: 0\n"] [checkpointTs=462567973541642276] [resolvedTs=462567973541642276]
[2025/12/01 11:18:36.721 +08:00] [INFO] [basic_dispatcher.go:320] ["update dispatcher status to working"] [dispatcher=31197684928018409519517587423383410850] [changefeedID=default/up-tidb-06-to-down-tidb-07-sms-test2] [table="tableID: 17953, startKey: 7480000000000046ff215f720000000000fa, endKey: 7480000000000046ff215f730000000000fa, keyspaceID: 0\n"] [checkpointTs=462567973541642276] [resolvedTs=462567973541642276]
[2025/12/01 11:18:36.721 +08:00] [INFO] [basic_dispatcher.go:320] ["update dispatcher status to working"] [dispatcher=1140683889830233752910330994153006417069] [changefeedID=default/up-tidb-06-to-down-tidb-07-sms-test2] [table="tableID: 19439, startKey: 748000000000004bffef5f720000000000fa, endKey: 748000000000004bffef5f730000000000fa, keyspaceID: 0\n"] [checkpointTs=462567973541642276] [resolvedTs=462567973541642276]
[2025/12/01 11:18:36.721 +08:00] [INFO] [basic_dispatcher.go:320] ["update dispatcher status to working"] [dispatcher=275911831848769990410676173456805417092] [changefeedID=default/up-tidb-06-to-down-tidb-07-sms-test2] [table="tableID: 17940, startKey: 7480000000000046ff145f720000000000fa, endKey: 7480000000000046ff145f730000000000fa, keyspaceID: 0\n"] [checkpointTs=462567973541642276] [resolvedTs=462567973541642276]
[2025/12/01 11:18:36.721 +08:00] [INFO] [basic_dispatcher.go:320] ["update dispatcher status to working"] [dispatcher=64333640902969133823254734298659731328] [changefeedID=default/up-tidb-06-to-down-tidb-07-sms-test2] [table="tableID: 18078, startKey: 7480000000000046ff9e5f720000000000fa, endKey: 7480000000000046ff9e5f730000000000fa, keyspaceID: 0\n"] [checkpointTs=462567973541642276] [resolvedTs=462567973541642276]
[2025/12/01 11:18:36.812 +08:00] [INFO] [dispatcher_stat.go:616] ["handle handshake event"] [changefeedID=default/up-tidb-06-to-down-tidb-07-sms-test2] [dispatcher=13784937911676083551617795544515768724] [event="{\"From\":\"8a5f53eb-ea1f-43f3-996a-2b07104a1052\",\"Event\":{\"version\":0,\"resolved_ts\":462567973541642276,\"seq\":1,\"epoch\":1,\"table_info\":{\"table-name\":{\"Schema\":\"itnio_sms_record\",\"Table\":\"tbsendrcd\",\"TableID\":10245,\"IsPartition\":true},\"charset\":\"utf8mb4\",\"collate\":\"utf8mb4_bin\",\"comment\":\"短信记录表\",\"has-pk-or-not-null-uk\":true,\"view\":null,\"sequence\":null,\"update_timestamp\":462455047699824675}}}"]
[2025/12/01 11:18:36.812 +08:00] [INFO] [dispatcher_stat.go:616] ["handle handshake event"] [changefeedID=default/up-tidb-06-to-down-tidb-07-sms-test2] [dispatcher=93866445989189124154815539464799709835] [event="{\"From\":\"8a5f53eb-ea1f-43f3-996a-2b07104a1052\",\"Event\":{\"version\":0,\"resolved_ts\":462567973541642276,\"seq\":1,\"epoch\":1,\"table_info\":{\"table-name\":{\"Schema\":\"itnio_sms_record\",\"Table\":\"tbsendrcd\",\"TableID\":10245,\"IsPartition\":true},\"charset\":\"utf8mb4\",\"collate\":\"utf8mb4_bin\",\"comment\":\"短信记录表\",\"has-pk-or-not-null-uk\":true,\"view\":null,\"sequence\":null,\"update_timestamp\":462455047699824675}}}"]
[2025/12/01 11:18:36.812 +08:00] [INFO] [dispatcher_stat.go:616] ["handle handshake event"] [changefeedID=default/up-tidb-06-to-down-tidb-07-sms-test2] [dispatcher=1392802633691329577512908248547800719026] [event="{\"From\":\"8a5f53eb-ea1f-43f3-996a-2b07104a1052\",\"Event\":{\"version\":0,\"resolved_ts\":462567973541642276,\"seq\":1,\"epoch\":1,\"table_info\":{\"table-name\":{\"Schema\":\"itnio_sms_record\",\"Table\":\"tbsendrcd\",\"TableID\":10245,\"IsPartition\":true},\"charset\":\"utf8mb4\",\"collate\":\"utf8mb4_bin\",\"comment\":\"短信记录表\",\"has-pk-or-not-null-uk\":true,\"view\":null,\"sequence\":null,\"update_timestamp\":462455047699824675}}}"]
[2025/12/01 11:18:36.813 +08:00] [INFO] [dispatcher_stat.go:616] ["handle handshake event"] [changefeedID=default/up-tidb-06-to-down-tidb-07-sms-test2] [dispatcher=47757609909928813066604258459596472977] [event="{\"From\":\"8a5f53eb-ea1f-43f3-996a-2b07104a1052\",\"Event\":{\"version\":0,\"resolved_ts\":462567973541642276,\"seq\":1,\"epoch\":1,\"table_info\":{\"table-name\":{\"Schema\":\"itnio_sms_record\",\"Table\":\"tbsendrcd\",\"TableID\":10245,\"IsPartition\":true},\"charset\":\"utf8mb4\",\"collate\":\"utf8mb4_bin\",\"comment\":\"短信记录表\",\"has-pk-or-not-null-uk\":true,\"view\":null,\"sequence\":null,\"update_timestamp\":462455047699824675}}}"]
[2025/12/01 11:18:36.814 +08:00] [INFO] [dispatcher_stat.go:616] ["handle handshake event"] [changefeedID=default/up-tidb-06-to-down-tidb-07-sms-test2] [dispatcher=1493456846482883617515336950703021996451] [event="{\"From\":\"8a5f53eb-ea1f-43f3-996a-2b07104a1052\",\"Event\":{\"version\":0,\"resolved_ts\":462567973541642276,\"seq\":1,\"epoch\":1,\"table_info\":{\"table-name\":{\"Schema\":\"itnio_sms_record\",\"Table\":\"tbsendrcd\",\"TableID\":10245,\"IsPartition\":true},\"charset\":\"utf8mb4\",\"collate\":\"utf8mb4_bin\",\"comment\":\"短信记录表\",\"has-pk-or-not-null-uk\":true,\"view\":null,\"sequence\":null,\"update_timestamp\":462455047699824675}}}"]
[2025/12/01 11:18:36.814 +08:00] [INFO] [dispatcher_stat.go:616] ["handle handshake event"] [changefeedID=default/up-tidb-06-to-down-tidb-07-sms-test2] [dispatcher=11017984019171495974344783414170363557] [event="{\"From\":\"8a5f53eb-ea1f-43f3-996a-2b07104a1052\",\"Event\":{\"version\":0,\"resolved_ts\":462567973541642276,\"seq\":1,\"epoch\":1,\"table_info\":{\"table-name\":{\"Schema\":\"itnio_sms_record\",\"Table\":\"tbsendrcd\",\"TableID\":10245,\"IsPartition\":true},\"charset\":\"utf8mb4\",\"collate\":\"utf8mb4_bin\",\"comment\":\"短信记录表\",\"has-pk-or-not-null-uk\":true,\"view\":null,\"sequence\":null,\"update_timestamp\":462455047699824675}}}"]
[2025/12/01 11:18:36.814 +08:00] [INFO] [dispatcher_stat.go:616] ["handle handshake event"] [changefeedID=default/up-tidb-06-to-down-tidb-07-sms-test2] [dispatcher=151516470963040341803236722850919394447] [event="{\"From\":\"8a5f53eb-ea1f-43f3-996a-2b07104a1052\",\"Event\":{\"version\":0,\"resolved_ts\":462567973541642276,\"seq\":1,\"epoch\":1,\"table_info\":{\"table-name\":{\"Schema\":\"itnio_sms_record\",\"Table\":\"tbsendrcd\",\"TableID\":10245,\"IsPartition\":true},\"charset\":\"utf8mb4\",\"collate\":\"utf8mb4_bin\",\"comment\":\"短信记录表\",\"has-pk-or-not-null-uk\":true,\"view\":null,\"sequence\":null,\"update_timestamp\":462455047699824675}}}"]
[2025/12/01 11:18:36.815 +08:00] [INFO] [basic_dispatcher.go:320] ["update dispatcher status to working"] [dispatcher=13784937911676083551617795544515768724] [changefeedID=default/up-tidb-06-to-down-tidb-07-sms-test2] [table="tableID: 15651, startKey: 748000000000003dff235f720000000000fa, endKey: 748000000000003dff235f730000000000fa, keyspaceID: 0\n"] [checkpointTs=462567973541642276] [resolvedTs=462567973541642276]
[2025/12/01 11:18:36.815 +08:00] [INFO] [basic_dispatcher.go:320] ["update dispatcher status to working"] [dispatcher=93866445989189124154815539464799709835] [changefeedID=default/up-tidb-06-to-down-tidb-07-sms-test2] [table="tableID: 10409, startKey: 7480000000000028ffa95f720000000000fa, endKey: 7480000000000028ffa95f730000000000fa, keyspaceID: 0\n"] [checkpointTs=462567973541642276] [resolvedTs=462567973541642276]
[2025/12/01 11:18:36.816 +08:00] [INFO] [basic_dispatcher.go:320] ["update dispatcher status to working"] [dispatcher=1392802633691329577512908248547800719026] [changefeedID=default/up-tidb-06-to-down-tidb-07-sms-test2] [table="tableID: 15206, startKey: 748000000000003bff665f720000000000fa, endKey: 748000000000003bff665f730000000000fa, keyspaceID: 0\n"] [checkpointTs=462567973541642276] [resolvedTs=462567973541642276]
[2025/12/01 11:18:36.816 +08:00] [INFO] [basic_dispatcher.go:320] ["update dispatcher status to working"] [dispatcher=47757609909928813066604258459596472977] [changefeedID=default/up-tidb-06-to-down-tidb-07-sms-test2] [table="tableID: 15257, startKey: 748000000000003bff995f720000000000fa, endKey: 748000000000003bff995f730000000000fa, keyspaceID: 0\n"] [checkpointTs=462567973541642276] [resolvedTs=462567973541642276]
[2025/12/01 11:18:36.817 +08:00] [INFO] [basic_dispatcher.go:320] ["update dispatcher status to working"] [dispatcher=151516470963040341803236722850919394447] [changefeedID=default/up-tidb-06-to-down-tidb-07-sms-test2] [table="tableID: 14869, startKey: 748000000000003aff155f720000000000fa, endKey: 748000000000003aff155f730000000000fa, keyspaceID: 0\n"] [checkpointTs=462567973541642276] [resolvedTs=462567973541642276]
[2025/12/01 11:18:36.817 +08:00] [INFO] [basic_dispatcher.go:320] ["update dispatcher status to working"] [dispatcher=11017984019171495974344783414170363557] [changefeedID=default/up-tidb-06-to-down-tidb-07-sms-test2] [table="tableID: 10424, startKey: 7480000000000028ffb85f720000000000fa, endKey: 7480000000000028ffb85f730000000000fa, keyspaceID: 0\n"] [checkpointTs=462567973541642276] [resolvedTs=462567973541642276]
[2025/12/01 11:18:36.819 +08:00] [INFO] [basic_dispatcher.go:320] ["update dispatcher status to working"] [dispatcher=1493456846482883617515336950703021996451] [changefeedID=default/up-tidb-06-to-down-tidb-07-sms-test2] [table="tableID: 16998, startKey: 7480000000000042ff665f720000000000fa, endKey: 7480000000000042ff665f730000000000fa, keyspaceID: 0\n"] [checkpointTs=462567973541642276] [resolvedTs=462567973541642276]
[2025/12/01 11:18:36.890 +08:00] [INFO] [dispatcher_stat.go:616] ["handle handshake event"] [changefeedID=default/up-tidb-06-to-down-tidb-07-sms-test2] [dispatcher=109708311996216855684633316451212028082] [event="{\"From\":\"8a5f53eb-ea1f-43f3-996a-2b07104a1052\",\"Event\":{\"version\":0,\"resolved_ts\":462567973541642276,\"seq\":1,\"epoch\":1,\"table_info\":{\"table-name\":{\"Schema\":\"itnio_sms_record\",\"Table\":\"tbsendrcd\",\"TableID\":10245,\"IsPartition\":true},\"charset\":\"utf8mb4\",\"collate\":\"utf8mb4_bin\",\"comment\":\"短信记录表\",\"has-pk-or-not-null-uk\":true,\"view\":null,\"sequence\":null,\"update_timestamp\":462455047699824675}}}"]
[2025/12/01 11:18:36.891 +08:00] [INFO] [dispatcher_stat.go:616] ["handle handshake event"] [changefeedID=default/up-tidb-06-to-down-tidb-07-sms-test2] [dispatcher=1609122009911145564311951440450302190499] [event="{\"From\":\"8a5f53eb-ea1f-43f3-996a-2b07104a1052\",\"Event\":{\"version\":0,\"resolved_ts\":462567973541642276,\"seq\":1,\"epoch\":1,\"table_info\":{\"table-name\":{\"Schema\":\"itnio_sms_record\",\"Table\":\"tbsendrcd\",\"TableID\":10245,\"IsPartition\":true},\"charset\":\"utf8mb4\",\"collate\":\"utf8mb4_bin\",\"comment\":\"短信记录表\",\"has-pk-or-not-null-uk\":true,\"view\":null,\"sequence\":null,\"update_timestamp\":462455047699824675}}}"]
[2025/12/01 11:18:36.892 +08:00] [INFO] [dispatcher_stat.go:616] ["handle handshake event"] [changefeedID=default/up-tidb-06-to-down-tidb-07-sms-test2] [dispatcher=1486478965518668407711843674654663690660] [event="{\"From\":\"8a5f53eb-ea1f-43f3-996a-2b07104a1052\",\"Event\":{\"version\":0,\"resolved_ts\":462567973541642276,\"seq\":1,\"epoch\":1,\"table_info\":{\"table-name\":{\"Schema\":\"itnio_sms_record\",\"Table\":\"tbsendrcd\",\"TableID\":10245,\"IsPartition\":true},\"charset\":\"utf8mb4\",\"collate\":\"utf8mb4_bin\",\"comment\":\"短信记录表\",\"has-pk-or-not-null-uk\":true,\"view\":null,\"sequence\":null,\"update_timestamp\":462455047699824675}}}"]
[2025/12/01 11:18:36.892 +08:00] [INFO] [dispatcher_stat.go:616] ["handle handshake event"] [changefeedID=default/up-tidb-06-to-down-tidb-07-sms-test2] [dispatcher=124306004325948503812684369629305863051] [event="{\"From\":\"8a5f53eb-ea1f-43f3-996a-2b07104a1052\",\"Event\":{\"version\":0,\"resolved_ts\":462567973541642276,\"seq\":1,\"epoch\":1,\"table_info\":{\"table-name\":{\"Schema\":\"itnio_sms_record\",\"Table\":\"tbsendrcd\",\"TableID\":10245,\"IsPartition\":true},\"charset\":\"utf8mb4\",\"collate\":\"utf8mb4_bin\",\"comment\":\"短信记录表\",\"has-pk-or-not-null-uk\":true,\"view\":null,\"sequence\":null,\"update_timestamp\":462455047699824675}}}"]
[2025/12/01 11:18:36.892 +08:00] [INFO] [dispatcher_stat.go:616] ["handle handshake event"] [changefeedID=default/up-tidb-06-to-down-tidb-07-sms-test2] [dispatcher=1010787811083277660311945107852158010803] [event="{\"From\":\"8a5f53eb-ea1f-43f3-996a-2b07104a1052\",\"Event\":{\"version\":0,\"resolved_ts\":462567973541642276,\"seq\":1,\"epoch\":1,\"table_info\":{\"table-name\":{\"Schema\":\"itnio_sms_record\",\"Table\":\"tbsendrcd\",\"TableID\":10245,\"IsPartition\":true},\"charset\":\"utf8mb4\",\"collate\":\"utf8mb4_bin\",\"comment\":\"短信记录表\",\"has-pk-or-not-null-uk\":true,\"view\":null,\"sequence\":null,\"update_timestamp\":462455047699824675}}}"]
[2025/12/01 11:18:36.894 +08:00] [INFO] [dispatcher_stat.go:616] ["handle handshake event"] [changefeedID=default/up-tidb-06-to-down-tidb-07-sms-test2] [dispatcher=96053170601214376683734862537989626001] [event="{\"From\":\"8a5f53eb-ea1f-43f3-996a-2b07104a1052\",\"Event\":{\"version\":0,\"resolved_ts\":462567973541642276,\"seq\":1,\"epoch\":1,\"table_info\":{\"table-name\":{\"Schema\":\"itnio_sms_record\",\"Table\":\"tbsendrcd\",\"TableID\":10245,\"IsPartition\":true},\"charset\":\"utf8mb4\",\"collate\":\"utf8mb4_bin\",\"comment\":\"短信记录表\",\"has-pk-or-not-null-uk\":true,\"view\":null,\"sequence\":null,\"update_timestamp\":462455047699824675}}}"]
[2025/12/01 11:18:36.894 +08:00] [INFO] [basic_dispatcher.go:320] ["update dispatcher status to working"] [dispatcher=1609122009911145564311951440450302190499] [changefeedID=default/up-tidb-06-to-down-tidb-07-sms-test2] [table="tableID: 15025, startKey: 748000000000003affb15f720000000000fa, endKey: 748000000000003affb15f730000000000fa, keyspaceID: 0\n"] [checkpointTs=462567973541642276] [resolvedTs=462567973541642276]
[2025/12/01 11:18:36.895 +08:00] [INFO] [dispatcher_stat.go:616] ["handle handshake event"] [changefeedID=default/up-tidb-06-to-down-tidb-07-sms-test2] [dispatcher=261504726037578339815442748145447835064] [event="{\"From\":\"8a5f53eb-ea1f-43f3-996a-2b07104a1052\",\"Event\":{\"version\":0,\"resolved_ts\":462567973541642276,\"seq\":1,\"epoch\":1,\"table_info\":{\"table-name\":{\"Schema\":\"itnio_sms_record\",\"Table\":\"tbsendrcd\",\"TableID\":10245,\"IsPartition\":true},\"charset\":\"utf8mb4\",\"collate\":\"utf8mb4_bin\",\"comment\":\"短信记录表\",\"has-pk-or-not-null-uk\":true,\"view\":null,\"sequence\":null,\"update_timestamp\":462455047699824675}}}"]
[2025/12/01 11:18:36.895 +08:00] [INFO] [basic_dispatcher.go:320] ["update dispatcher status to working"] [dispatcher=261504726037578339815442748145447835064] [changefeedID=default/up-tidb-06-to-down-tidb-07-sms-test2] [table="tableID: 14594, startKey: 7480000000000039ff025f720000000000fa, endKey: 7480000000000039ff025f730000000000fa, keyspaceID: 0\n"] [checkpointTs=462567973541642276] [resolvedTs=462567973541642276]
[2025/12/01 11:18:36.895 +08:00] [INFO] [dispatcher_stat.go:616] ["handle handshake event"] [changefeedID=default/up-tidb-06-to-down-tidb-07-sms-test2] [dispatcher=105400482939634609355030053991549541272] [event="{\"From\":\"8a5f53eb-ea1f-43f3-996a-2b07104a1052\",\"Event\":{\"version\":0,\"resolved_ts\":462567973541642276,\"seq\":1,\"epoch\":1,\"table_info\":{\"table-name\":{\"Schema\":\"itnio_sms_record\",\"Table\":\"tbsendrcd\",\"TableID\":10245,\"IsPartition\":true},\"charset\":\"utf8mb4\",\"collate\":\"utf8mb4_bin\",\"comment\":\"短信记录表\",\"has-pk-or-not-null-uk\":true,\"view\":null,\"sequence\":null,\"update_timestamp\":462455047699824675}}}"]
[2025/12/01 11:18:36.895 +08:00] [INFO] [basic_dispatcher.go:320] ["update dispatcher status to working"] [dispatcher=109708311996216855684633316451212028082] [changefeedID=default/up-tidb-06-to-down-tidb-07-sms-test2] [table="tableID: 10401, startKey: 7480000000000028ffa15f720000000000fa, endKey: 7480000000000028ffa15f730000000000fa, keyspaceID: 0\n"] [checkpointTs=462567973541642276] [resolvedTs=462567973541642276]
[2025/12/01 11:18:36.895 +08:00] [INFO] [basic_dispatcher.go:320] ["update dispatcher status to working"] [dispatcher=96053170601214376683734862537989626001] [changefeedID=default/up-tidb-06-to-down-tidb-07-sms-test2] [table="tableID: 14426, startKey: 7480000000000038ff5a5f720000000000fa, endKey: 7480000000000038ff5a5f730000000000fa, keyspaceID: 0\n"] [checkpointTs=462567973541642276] [resolvedTs=462567973541642276]
[2025/12/01 11:18:36.896 +08:00] [INFO] [dispatcher_stat.go:616] ["handle handshake event"] [changefeedID=default/up-tidb-06-to-down-tidb-07-sms-test2] [dispatcher=9578585897115487958580592856715083162] [event="{\"From\":\"8a5f53eb-ea1f-43f3-996a-2b07104a1052\",\"Event\":{\"version\":0,\"resolved_ts\":462567973541642276,\"seq\":1,\"epoch\":1,\"table_info\":{\"table-name\":{\"Schema\":\"itnio_sms_record\",\"Table\":\"tbsendrcd\",\"TableID\":10245,\"IsPartition\":true},\"charset\":\"utf8mb4\",\"collate\":\"utf8mb4_bin\",\"comment\":\"短信记录表\",\"has-pk-or-not-null-uk\":true,\"view\":null,\"sequence\":null,\"update_timestamp\":462455047699824675}}}"]
[2025/12/01 11:18:36.896 +08:00] [INFO] [dispatcher_stat.go:616] ["handle handshake event"] [changefeedID=default/up-tidb-06-to-down-tidb-07-sms-test2] [dispatcher=177473349166054394418220371298459704732] [event="{\"From\":\"8a5f53eb-ea1f-43f3-996a-2b07104a1052\",\"Event\":{\"version\":0,\"resolved_ts\":462567973541642276,\"seq\":1,\"epoch\":1,\"table_info\":{\"table-name\":{\"Schema\":\"itnio_sms_record\",\"Table\":\"tbsendrcd\",\"TableID\":10245,\"IsPartition\":true},\"charset\":\"utf8mb4\",\"collate\":\"utf8mb4_bin\",\"comment\":\"短信记录表\",\"has-pk-or-not-null-uk\":true,\"view\":null,\"sequence\":null,\"update_timestamp\":462455047699824675}}}"]
[2025/12/01 11:18:36.896 +08:00] [INFO] [dispatcher_stat.go:616] ["handle handshake event"] [changefeedID=default/up-tidb-06-to-down-tidb-07-sms-test2] [dispatcher=142166450737780836859397012949980391326] [event="{\"From\":\"8a5f53eb-ea1f-43f3-996a-2b07104a1052\",\"Event\":{\"version\":0,\"resolved_ts\":462567973541642276,\"seq\":1,\"epoch\":1,\"table_info\":{\"table-name\":{\"Schema\":\"itnio_sms_record\",\"Table\":\"tbsendrcd\",\"TableID\":10245,\"IsPartition\":true},\"charset\":\"utf8mb4\",\"collate\":\"utf8mb4_bin\",\"comment\":\"短信记录表\",\"has-pk-or-not-null-uk\":true,\"view\":null,\"sequence\":null,\"update_timestamp\":462455047699824675}}}"]
[2025/12/01 11:18:36.896 +08:00] [INFO] [dispatcher_stat.go:616] ["handle handshake event"] [changefeedID=default/up-tidb-06-to-down-tidb-07-sms-test2] [dispatcher=133528466364301618442822984181982038968] [event="{\"From\":\"8a5f53eb-ea1f-43f3-996a-2b07104a1052\",\"Event\":{\"version\":0,\"resolved_ts\":462567973541642276,\"seq\":1,\"epoch\":1,\"table_info\":{\"table-name\":{\"Schema\":\"itnio_sms_record\",\"Table\":\"tbsendrcd\",\"TableID\":10245,\"IsPartition\":true},\"charset\":\"utf8mb4\",\"collate\":\"utf8mb4_bin\",\"comment\":\"短信记录表\",\"has-pk-or-not-null-uk\":true,\"view\":null,\"sequence\":null,\"update_timestamp\":462455047699824675}}}"]
[2025/12/01 11:18:36.896 +08:00] [INFO] [basic_dispatcher.go:320] ["update dispatcher status to working"] [dispatcher=133528466364301618442822984181982038968] [changefeedID=default/up-tidb-06-to-down-tidb-07-sms-test2] [table="tableID: 14993, startKey: 748000000000003aff915f720000000000fa, endKey: 748000000000003aff915f730000000000fa, keyspaceID: 0\n"] [checkpointTs=462567973541642276] [resolvedTs=462567973541642276]
[2025/12/01 11:18:36.896 +08:00] [INFO] [basic_dispatcher.go:320] ["update dispatcher status to working"] [dispatcher=1010787811083277660311945107852158010803] [changefeedID=default/up-tidb-06-to-down-tidb-07-sms-test2] [table="tableID: 10367, startKey: 7480000000000028ff7f5f720000000000fa, endKey: 7480000000000028ff7f5f730000000000fa, keyspaceID: 0\n"] [checkpointTs=462567973541642276] [resolvedTs=462567973541642276]
[2025/12/01 11:18:36.896 +08:00] [INFO] [dispatcher_stat.go:616] ["handle handshake event"] [changefeedID=default/up-tidb-06-to-down-tidb-07-sms-test2] [dispatcher=56429643258500369898521599881615351946] [event="{\"From\":\"8a5f53eb-ea1f-43f3-996a-2b07104a1052\",\"Event\":{\"version\":0,\"resolved_ts\":462567973541642276,\"seq\":1,\"epoch\":1,\"table_info\":{\"table-name\":{\"Schema\":\"itnio_sms_record\",\"Table\":\"tbsendrcd\",\"TableID\":10245,\"IsPartition\":true},\"charset\":\"utf8mb4\",\"collate\":\"utf8mb4_bin\",\"comment\":\"短信记录表\",\"has-pk-or-not-null-uk\":true,\"view\":null,\"sequence\":null,\"update_timestamp\":462455047699824675}}}"]
[2025/12/01 11:18:36.896 +08:00] [INFO] [basic_dispatcher.go:320] ["update dispatcher status to working"] [dispatcher=1486478965518668407711843674654663690660] [changefeedID=default/up-tidb-06-to-down-tidb-07-sms-test2] [table="tableID: 16838, startKey: 7480000000000041ffc65f720000000000fa, endKey: 7480000000000041ffc65f730000000000fa, keyspaceID: 0\n"] [checkpointTs=462567973541642276] [resolvedTs=462567973541642276]
[2025/12/01 11:18:36.898 +08:00] [INFO] [basic_dispatcher.go:320] ["update dispatcher status to working"] [dispatcher=142166450737780836859397012949980391326] [changefeedID=default/up-tidb-06-to-down-tidb-07-sms-test2] [table="tableID: 16396, startKey: 7480000000000040ff0c5f720000000000fa, endKey: 7480000000000040ff0c5f730000000000fa, keyspaceID: 0\n"] [checkpointTs=462567973541642276] [resolvedTs=462567973541642276]
[2025/12/01 11:18:36.898 +08:00] [INFO] [basic_dispatcher.go:320] ["update dispatcher status to working"] [dispatcher=105400482939634609355030053991549541272] [changefeedID=default/up-tidb-06-to-down-tidb-07-sms-test2] [table="tableID: 10379, startKey: 7480000000000028ff8b5f720000000000fa, endKey: 7480000000000028ff8b5f730000000000fa, keyspaceID: 0\n"] [checkpointTs=462567973541642276] [resolvedTs=462567973541642276]
[2025/12/01 11:18:36.898 +08:00] [INFO] [basic_dispatcher.go:320] ["update dispatcher status to working"] [dispatcher=177473349166054394418220371298459704732] [changefeedID=default/up-tidb-06-to-down-tidb-07-sms-test2] [table="tableID: 10405, startKey: 7480000000000028ffa55f720000000000fa, endKey: 7480000000000028ffa55f730000000000fa, keyspaceID: 0\n"] [checkpointTs=462567973541642276] [resolvedTs=462567973541642276]
[2025/12/01 11:18:36.899 +08:00] [INFO] [basic_dispatcher.go:320] ["update dispatcher status to working"] [dispatcher=9578585897115487958580592856715083162] [changefeedID=default/up-tidb-06-to-down-tidb-07-sms-test2] [table="tableID: 14638, startKey: 7480000000000039ff2e5f720000000000fa, endKey: 7480000000000039ff2e5f730000000000fa, keyspaceID: 0\n"] [checkpointTs=462567973541642276] [resolvedTs=462567973541642276]
[2025/12/01 11:18:36.899 +08:00] [INFO] [basic_dispatcher.go:320] ["update dispatcher status to working"] [dispatcher=124306004325948503812684369629305863051] [changefeedID=default/up-tidb-06-to-down-tidb-07-sms-test2] [table="tableID: 12104, startKey: 748000000000002fff485f720000000000fa, endKey: 748000000000002fff485f730000000000fa, keyspaceID: 0\n"] [checkpointTs=462567973541642276] [resolvedTs=462567973541642276]
[2025/12/01 11:18:36.902 +08:00] [INFO] [basic_dispatcher.go:320] ["update dispatcher status to working"] [dispatcher=56429643258500369898521599881615351946] [changefeedID=default/up-tidb-06-to-down-tidb-07-sms-test2] [table="tableID: 10388, startKey: 7480000000000028ff945f720000000000fa, endKey: 7480000000000028ff945f730000000000fa, keyspaceID: 0\n"] [checkpointTs=462567973541642276] [resolvedTs=462567973541642276]
[2025/12/01 11:18:37.378 +08:00] [INFO] [dispatcher_stat.go:616] ["handle handshake event"] [changefeedID=default/up-tidb-06-to-down-tidb-07-sms-test2] [dispatcher=31906829489030402987168810830276112814] [event="{\"From\":\"8a5f53eb-ea1f-43f3-996a-2b07104a1052\",\"Event\":{\"version\":0,\"resolved_ts\":462567973541642276,\"seq\":1,\"epoch\":1,\"table_info\":{\"table-name\":{\"Schema\":\"itnio_sms_record\",\"Table\":\"tbsendrcd\",\"TableID\":10245,\"IsPartition\":true},\"charset\":\"utf8mb4\",\"collate\":\"utf8mb4_bin\",\"comment\":\"短信记录表\",\"has-pk-or-not-null-uk\":true,\"view\":null,\"sequence\":null,\"update_timestamp\":462455047699824675}}}"]
[2025/12/01 11:18:37.379 +08:00] [INFO] [dispatcher_stat.go:616] ["handle handshake event"] [changefeedID=default/up-tidb-06-to-down-tidb-07-sms-test2] [dispatcher=210803926338257642914165320735107576507] [event="{\"From\":\"8a5f53eb-ea1f-43f3-996a-2b07104a1052\",\"Event\":{\"version\":0,\"resolved_ts\":462567973541642276,\"seq\":1,\"epoch\":1,\"table_info\":{\"table-name\":{\"Schema\":\"itnio_sms_record\",\"Table\":\"tbsendrcd\",\"TableID\":10245,\"IsPartition\":true},\"charset\":\"utf8mb4\",\"collate\":\"utf8mb4_bin\",\"comment\":\"短信记录表\",\"has-pk-or-not-null-uk\":true,\"view\":null,\"sequence\":null,\"update_timestamp\":462455047699824675}}}"]
[2025/12/01 11:18:37.379 +08:00] [INFO] [dispatcher_stat.go:616] ["handle handshake event"] [changefeedID=default/up-tidb-06-to-down-tidb-07-sms-test2] [dispatcher=83067993338238767731655478845423947654] [event="{\"From\":\"8a5f53eb-ea1f-43f3-996a-2b07104a1052\",\"Event\":{\"version\":0,\"resolved_ts\":462567973541642276,\"seq\":1,\"epoch\":1,\"table_info\":{\"table-name\":{\"Schema\":\"itnio_sms_record\",\"Table\":\"tbsendrcd\",\"TableID\":10245,\"IsPartition\":true},\"charset\":\"utf8mb4\",\"collate\":\"utf8mb4_bin\",\"comment\":\"短信记录表\",\"has-pk-or-not-null-uk\":true,\"view\":null,\"sequence\":null,\"update_timestamp\":462455047699824675}}}"]
[2025/12/01 11:18:37.380 +08:00] [INFO] [dispatcher_stat.go:616] ["handle handshake event"] [changefeedID=default/up-tidb-06-to-down-tidb-07-sms-test2] [dispatcher=3913171625953715084635394468756754304] [event="{\"From\":\"8a5f53eb-ea1f-43f3-996a-2b07104a1052\",\"Event\":{\"version\":0,\"resolved_ts\":462567973541642276,\"seq\":1,\"epoch\":1,\"table_info\":{\"table-name\":{\"Schema\":\"itnio_sms_record\",\"Table\":\"tbsendrcd\",\"TableID\":10245,\"IsPartition\":true},\"charset\":\"utf8mb4\",\"collate\":\"utf8mb4_bin\",\"comment\":\"短信记录表\",\"has-pk-or-not-null-uk\":true,\"view\":null,\"sequence\":null,\"update_timestamp\":462455047699824675}}}"]
[2025/12/01 11:18:37.380 +08:00] [INFO] [dispatcher_stat.go:616] ["handle handshake event"] [changefeedID=default/up-tidb-06-to-down-tidb-07-sms-test2] [dispatcher=152959083433238247705601241428490073503] [event="{\"From\":\"8a5f53eb-ea1f-43f3-996a-2b07104a1052\",\"Event\":{\"version\":0,\"resolved_ts\":462567973541642276,\"seq\":1,\"epoch\":1,\"table_info\":{\"table-name\":{\"Schema\":\"itnio_sms_record\",\"Table\":\"tbsendrcd\",\"TableID\":10245,\"IsPartition\":true},\"charset\":\"utf8mb4\",\"collate\":\"utf8mb4_bin\",\"comment\":\"短信记录表\",\"has-pk-or-not-null-uk\":true,\"view\":null,\"sequence\":null,\"update_timestamp\":462455047699824675}}}"]
[2025/12/01 11:18:37.381 +08:00] [INFO] [dispatcher_stat.go:616] ["handle handshake event"] [changefeedID=default/up-tidb-06-to-down-tidb-07-sms-test2] [dispatcher=11910682467974972208480822498101127552] [event="{\"From\":\"8a5f53eb-ea1f-43f3-996a-2b07104a1052\",\"Event\":{\"version\":0,\"resolved_ts\":462567973541642276,\"seq\":1,\"epoch\":1,\"table_info\":{\"table-name\":{\"Schema\":\"itnio_sms_record\",\"Table\":\"tbsendrcd\",\"TableID\":10245,\"IsPartition\":true},\"charset\":\"utf8mb4\",\"collate\":\"utf8mb4_bin\",\"comment\":\"短信记录表\",\"has-pk-or-not-null-uk\":true,\"view\":null,\"sequence\":null,\"update_timestamp\":462455047699824675}}}"]
[2025/12/01 11:18:37.382 +08:00] [INFO] [dispatcher_stat.go:616] ["handle handshake event"] [changefeedID=default/up-tidb-06-to-down-tidb-07-sms-test2] [dispatcher=75846149504647752707258756684821021061] [event="{\"From\":\"8a5f53eb-ea1f-43f3-996a-2b07104a1052\",\"Event\":{\"version\":0,\"resolved_ts\":462567973541642276,\"seq\":1,\"epoch\":1,\"table_info\":{\"table-name\":{\"Schema\":\"itnio_sms_record\",\"Table\":\"tbsendrcd\",\"TableID\":10245,\"IsPartition\":true},\"charset\":\"utf8mb4\",\"collate\":\"utf8mb4_bin\",\"comment\":\"短信记录表\",\"has-pk-or-not-null-uk\":true,\"view\":null,\"sequence\":null,\"update_timestamp\":462455047699824675}}}"]
[2025/12/01 11:18:37.382 +08:00] [INFO] [basic_dispatcher.go:320] ["update dispatcher status to working"] [dispatcher=31906829489030402987168810830276112814] [changefeedID=default/up-tidb-06-to-down-tidb-07-sms-test2] [table="tableID: 10307, startKey: 7480000000000028ff435f720000000000fa, endKey: 7480000000000028ff435f730000000000fa, keyspaceID: 0\n"] [checkpointTs=462567973541642276] [resolvedTs=462567973541642276]
[2025/12/01 11:18:37.382 +08:00] [INFO] [basic_dispatcher.go:320] ["update dispatcher status to working"] [dispatcher=210803926338257642914165320735107576507] [changefeedID=default/up-tidb-06-to-down-tidb-07-sms-test2] [table="tableID: 15277, startKey: 748000000000003bffad5f720000000000fa, endKey: 748000000000003bffad5f730000000000fa, keyspaceID: 0\n"] [checkpointTs=462567973541642276] [resolvedTs=462567973541642276]
[2025/12/01 11:18:37.383 +08:00] [INFO] [basic_dispatcher.go:320] ["update dispatcher status to working"] [dispatcher=83067993338238767731655478845423947654] [changefeedID=default/up-tidb-06-to-down-tidb-07-sms-test2] [table="tableID: 14350, startKey: 7480000000000038ff0e5f720000000000fa, endKey: 7480000000000038ff0e5f730000000000fa, keyspaceID: 0\n"] [checkpointTs=462567973541642276] [resolvedTs=462567973541642276]
[2025/12/01 11:18:37.382 +08:00] [INFO] [dispatcher_stat.go:616] ["handle handshake event"] [changefeedID=default/up-tidb-06-to-down-tidb-07-sms-test2] [dispatcher=43436278385298317435712461340900636039] [event="{\"From\":\"8a5f53eb-ea1f-43f3-996a-2b07104a1052\",\"Event\":{\"version\":0,\"resolved_ts\":462567973541642276,\"seq\":1,\"epoch\":1,\"table_info\":{\"table-name\":{\"Schema\":\"itnio_sms_record\",\"Table\":\"tbsendrcd\",\"TableID\":10245,\"IsPartition\":true},\"charset\":\"utf8mb4\",\"collate\":\"utf8mb4_bin\",\"comment\":\"短信记录表\",\"has-pk-or-not-null-uk\":true,\"view\":null,\"sequence\":null,\"update_timestamp\":462455047699824675}}}"]
[2025/12/01 11:18:37.383 +08:00] [INFO] [basic_dispatcher.go:320] ["update dispatcher status to working"] [dispatcher=3913171625953715084635394468756754304] [changefeedID=default/up-tidb-06-to-down-tidb-07-sms-test2] [table="tableID: 22110, startKey: 7480000000000056ff5e5f720000000000fa, endKey: 7480000000000056ff5e5f730000000000fa, keyspaceID: 0\n"] [checkpointTs=462567973541642276] [resolvedTs=462567973541642276]
[2025/12/01 11:18:37.383 +08:00] [INFO] [dispatcher_stat.go:616] ["handle handshake event"] [changefeedID=default/up-tidb-06-to-down-tidb-07-sms-test2] [dispatcher=2399934954434159090286110791828737948] [event="{\"From\":\"8a5f53eb-ea1f-43f3-996a-2b07104a1052\",\"Event\":{\"version\":0,\"resolved_ts\":462567973541642276,\"seq\":1,\"epoch\":1,\"table_info\":{\"table-name\":{\"Schema\":\"itnio_sms_record\",\"Table\":\"tbsendrcd\",\"TableID\":10245,\"IsPartition\":true},\"charset\":\"utf8mb4\",\"collate\":\"utf8mb4_bin\",\"comment\":\"短信记录表\",\"has-pk-or-not-null-uk\":true,\"view\":null,\"sequence\":null,\"update_timestamp\":462455047699824675}}}"]
[2025/12/01 11:18:37.385 +08:00] [INFO] [dispatcher_stat.go:616] ["handle handshake event"] [changefeedID=default/up-tidb-06-to-down-tidb-07-sms-test2] [dispatcher=116221524906283092732173195572383314341] [event="{\"From\":\"8a5f53eb-ea1f-43f3-996a-2b07104a1052\",\"Event\":{\"version\":0,\"resolved_ts\":462567973541642276,\"seq\":1,\"epoch\":1,\"table_info\":{\"table-name\":{\"Schema\":\"itnio_sms_record\",\"Table\":\"tbsendrcd\",\"TableID\":10245,\"IsPartition\":true},\"charset\":\"utf8mb4\",\"collate\":\"utf8mb4_bin\",\"comment\":\"短信记录表\",\"has-pk-or-not-null-uk\":true,\"view\":null,\"sequence\":null,\"update_timestamp\":462455047699824675}}}"]
[2025/12/01 11:18:37.385 +08:00] [INFO] [dispatcher_stat.go:616] ["handle handshake event"] [changefeedID=default/up-tidb-06-to-down-tidb-07-sms-test2] [dispatcher=179645113476682348743924823341044691862] [event="{\"From\":\"8a5f53eb-ea1f-43f3-996a-2b07104a1052\",\"Event\":{\"version\":0,\"resolved_ts\":462567973541642276,\"seq\":1,\"epoch\":1,\"table_info\":{\"table-name\":{\"Schema\":\"itnio_sms_record\",\"Table\":\"tbsendrcd\",\"TableID\":10245,\"IsPartition\":true},\"charset\":\"utf8mb4\",\"collate\":\"utf8mb4_bin\",\"comment\":\"短信记录表\",\"has-pk-or-not-null-uk\":true,\"view\":null,\"sequence\":null,\"update_timestamp\":462455047699824675}}}"]
[2025/12/01 11:18:37.385 +08:00] [INFO] [basic_dispatcher.go:320] ["update dispatcher status to working"] [dispatcher=152959083433238247705601241428490073503] [changefeedID=default/up-tidb-06-to-down-tidb-07-sms-test2] [table="tableID: 12084, startKey: 748000000000002fff345f720000000000fa, endKey: 748000000000002fff345f730000000000fa, keyspaceID: 0\n"] [checkpointTs=462567973541642276] [resolvedTs=462567973541642276]
[2025/12/01 11:18:37.385 +08:00] [INFO] [dispatcher_stat.go:616] ["handle handshake event"] [changefeedID=default/up-tidb-06-to-down-tidb-07-sms-test2] [dispatcher=83799092020988994273262607716138821547] [event="{\"From\":\"8a5f53eb-ea1f-43f3-996a-2b07104a1052\",\"Event\":{\"version\":0,\"resolved_ts\":462567973541642276,\"seq\":1,\"epoch\":1,\"table_info\":{\"table-name\":{\"Schema\":\"itnio_sms_record\",\"Table\":\"tbsendrcd\",\"TableID\":10245,\"IsPartition\":true},\"charset\":\"utf8mb4\",\"collate\":\"utf8mb4_bin\",\"comment\":\"短信记录表\",\"has-pk-or-not-null-uk\":true,\"view\":null,\"sequence\":null,\"update_timestamp\":462455047699824675}}}"]
[2025/12/01 11:18:37.385 +08:00] [INFO] [dispatcher_stat.go:616] ["handle handshake event"] [changefeedID=default/up-tidb-06-to-down-tidb-07-sms-test2] [dispatcher=1082789688989983096912906703920893669820] [event="{\"From\":\"8a5f53eb-ea1f-43f3-996a-2b07104a1052\",\"Event\":{\"version\":0,\"resolved_ts\":462567973541642276,\"seq\":1,\"epoch\":1,\"table_info\":{\"table-name\":{\"Schema\":\"itnio_sms_record\",\"Table\":\"tbsendrcd\",\"TableID\":10245,\"IsPartition\":true},\"charset\":\"utf8mb4\",\"collate\":\"utf8mb4_bin\",\"comment\":\"短信记录表\",\"has-pk-or-not-null-uk\":true,\"view\":null,\"sequence\":null,\"update_timestamp\":462455047699824675}}}"]
[2025/12/01 11:18:37.385 +08:00] [INFO] [basic_dispatcher.go:320] ["update dispatcher status to working"] [dispatcher=11910682467974972208480822498101127552] [changefeedID=default/up-tidb-06-to-down-tidb-07-sms-test2] [table="tableID: 15102, startKey: 748000000000003afffe5f720000000000fa, endKey: 748000000000003afffe5f730000000000fa, keyspaceID: 0\n"] [checkpointTs=462567973541642276] [resolvedTs=462567973541642276]
[2025/12/01 11:18:37.386 +08:00] [INFO] [basic_dispatcher.go:320] ["update dispatcher status to working"] [dispatcher=43436278385298317435712461340900636039] [changefeedID=default/up-tidb-06-to-down-tidb-07-sms-test2] [table="tableID: 15500, startKey: 748000000000003cff8c5f720000000000fa, endKey: 748000000000003cff8c5f730000000000fa, keyspaceID: 0\n"] [checkpointTs=462567973541642276] [resolvedTs=462567973541642276]
[2025/12/01 11:18:37.387 +08:00] [INFO] [dispatcher_stat.go:616] ["handle handshake event"] [changefeedID=default/up-tidb-06-to-down-tidb-07-sms-test2] [dispatcher=116223661400330049025077267798022503840] [event="{\"From\":\"8a5f53eb-ea1f-43f3-996a-2b07104a1052\",\"Event\":{\"version\":0,\"resolved_ts\":462567973541642276,\"seq\":1,\"epoch\":1,\"table_info\":{\"table-name\":{\"Schema\":\"itnio_sms_record\",\"Table\":\"tbsendrcd\",\"TableID\":10245,\"IsPartition\":true},\"charset\":\"utf8mb4\",\"collate\":\"utf8mb4_bin\",\"comment\":\"短信记录表\",\"has-pk-or-not-null-uk\":true,\"view\":null,\"sequence\":null,\"update_timestamp\":462455047699824675}}}"]
[2025/12/01 11:18:37.387 +08:00] [INFO] [basic_dispatcher.go:320] ["update dispatcher status to working"] [dispatcher=2399934954434159090286110791828737948] [changefeedID=default/up-tidb-06-to-down-tidb-07-sms-test2] [table="tableID: 12106, startKey: 748000000000002fff4a5f720000000000fa, endKey: 748000000000002fff4a5f730000000000fa, keyspaceID: 0\n"] [checkpointTs=462567973541642276] [resolvedTs=462567973541642276]
[2025/12/01 11:18:37.387 +08:00] [INFO] [basic_dispatcher.go:320] ["update dispatcher status to working"] [dispatcher=75846149504647752707258756684821021061] [changefeedID=default/up-tidb-06-to-down-tidb-07-sms-test2] [table="tableID: 13478, startKey: 7480000000000034ffa65f720000000000fa, endKey: 7480000000000034ffa65f730000000000fa, keyspaceID: 0\n"] [checkpointTs=462567973541642276] [resolvedTs=462567973541642276]
[2025/12/01 11:18:37.387 +08:00] [INFO] [dispatcher_stat.go:616] ["handle handshake event"] [changefeedID=default/up-tidb-06-to-down-tidb-07-sms-test2] [dispatcher=181077188965807119373370416907119151520] [event="{\"From\":\"8a5f53eb-ea1f-43f3-996a-2b07104a1052\",\"Event\":{\"version\":0,\"resolved_ts\":462567973541642276,\"seq\":1,\"epoch\":1,\"table_info\":{\"table-name\":{\"Schema\":\"itnio_sms_record\",\"Table\":\"tbsendrcd\",\"TableID\":10245,\"IsPartition\":true},\"charset\":\"utf8mb4\",\"collate\":\"utf8mb4_bin\",\"comment\":\"短信记录表\",\"has-pk-or-not-null-uk\":true,\"view\":null,\"sequence\":null,\"update_timestamp\":462455047699824675}}}"]
[2025/12/01 11:18:37.387 +08:00] [INFO] [dispatcher_stat.go:616] ["handle handshake event"] [changefeedID=default/up-tidb-06-to-down-tidb-07-sms-test2] [dispatcher=7406046862779153816471022525601227946] [event="{\"From\":\"8a5f53eb-ea1f-43f3-996a-2b07104a1052\",\"Event\":{\"version\":0,\"resolved_ts\":462567973541642276,\"seq\":1,\"epoch\":1,\"table_info\":{\"table-name\":{\"Schema\":\"itnio_sms_record\",\"Table\":\"tbsendrcd\",\"TableID\":10245,\"IsPartition\":true},\"charset\":\"utf8mb4\",\"collate\":\"utf8mb4_bin\",\"comment\":\"短信记录表\",\"has-pk-or-not-null-uk\":true,\"view\":null,\"sequence\":null,\"update_timestamp\":462455047699824675}}}"]
[2025/12/01 11:18:37.387 +08:00] [INFO] [basic_dispatcher.go:320] ["update dispatcher status to working"] [dispatcher=179645113476682348743924823341044691862] [changefeedID=default/up-tidb-06-to-down-tidb-07-sms-test2] [table="tableID: 15446, startKey: 748000000000003cff565f720000000000fa, endKey: 748000000000003cff565f730000000000fa, keyspaceID: 0\n"] [checkpointTs=462567973541642276] [resolvedTs=462567973541642276]
[2025/12/01 11:18:37.387 +08:00] [INFO] [basic_dispatcher.go:320] ["update dispatcher status to working"] [dispatcher=116221524906283092732173195572383314341] [changefeedID=default/up-tidb-06-to-down-tidb-07-sms-test2] [table="tableID: 10253, startKey: 7480000000000028ff0d5f720000000000fa, endKey: 7480000000000028ff0d5f730000000000fa, keyspaceID: 0\n"] [checkpointTs=462567973541642276] [resolvedTs=462567973541642276]
[2025/12/01 11:18:37.387 +08:00] [INFO] [dispatcher_stat.go:616] ["handle handshake event"] [changefeedID=default/up-tidb-06-to-down-tidb-07-sms-test2] [dispatcher=92426278956003695832336455044434828731] [event="{\"From\":\"8a5f53eb-ea1f-43f3-996a-2b07104a1052\",\"Event\":{\"version\":0,\"resolved_ts\":462567973541642276,\"seq\":1,\"epoch\":1,\"table_info\":{\"table-name\":{\"Schema\":\"itnio_sms_record\",\"Table\":\"tbsendrcd\",\"TableID\":10245,\"IsPartition\":true},\"charset\":\"utf8mb4\",\"collate\":\"utf8mb4_bin\",\"comment\":\"短信记录表\",\"has-pk-or-not-null-uk\":true,\"view\":null,\"sequence\":null,\"update_timestamp\":462455047699824675}}}"]
[2025/12/01 11:18:37.388 +08:00] [INFO] [basic_dispatcher.go:320] ["update dispatcher status to working"] [dispatcher=1082789688989983096912906703920893669820] [changefeedID=default/up-tidb-06-to-down-tidb-07-sms-test2] [table="tableID: 15311, startKey: 748000000000003bffcf5f720000000000fa, endKey: 748000000000003bffcf5f730000000000fa, keyspaceID: 0\n"] [checkpointTs=462567973541642276] [resolvedTs=462567973541642276]
[2025/12/01 11:18:37.388 +08:00] [INFO] [basic_dispatcher.go:320] ["update dispatcher status to working"] [dispatcher=83799092020988994273262607716138821547] [changefeedID=default/up-tidb-06-to-down-tidb-07-sms-test2] [table="tableID: 13498, startKey: 7480000000000034ffba5f720000000000fa, endKey: 7480000000000034ffba5f730000000000fa, keyspaceID: 0\n"] [checkpointTs=462567973541642276] [resolvedTs=462567973541642276]
[2025/12/01 11:18:37.388 +08:00] [INFO] [basic_dispatcher.go:320] ["update dispatcher status to working"] [dispatcher=92426278956003695832336455044434828731] [changefeedID=default/up-tidb-06-to-down-tidb-07-sms-test2] [table="tableID: 14634, startKey: 7480000000000039ff2a5f720000000000fa, endKey: 7480000000000039ff2a5f730000000000fa, keyspaceID: 0\n"] [checkpointTs=462567973541642276] [resolvedTs=462567973541642276]
[2025/12/01 11:18:37.390 +08:00] [INFO] [basic_dispatcher.go:320] ["update dispatcher status to working"] [dispatcher=7406046862779153816471022525601227946] [changefeedID=default/up-tidb-06-to-down-tidb-07-sms-test2] [table="tableID: 10408, startKey: 7480000000000028ffa85f720000000000fa, endKey: 7480000000000028ffa85f730000000000fa, keyspaceID: 0\n"] [checkpointTs=462567973541642276] [resolvedTs=462567973541642276]
[2025/12/01 11:18:37.390 +08:00] [INFO] [basic_dispatcher.go:320] ["update dispatcher status to working"] [dispatcher=116223661400330049025077267798022503840] [changefeedID=default/up-tidb-06-to-down-tidb-07-sms-test2] [table="tableID: 10292, startKey: 7480000000000028ff345f720000000000fa, endKey: 7480000000000028ff345f730000000000fa, keyspaceID: 0\n"] [checkpointTs=462567973541642276] [resolvedTs=462567973541642276]
[2025/12/01 11:18:37.391 +08:00] [INFO] [basic_dispatcher.go:320] ["update dispatcher status to working"] [dispatcher=181077188965807119373370416907119151520] [changefeedID=default/up-tidb-06-to-down-tidb-07-sms-test2] [table="tableID: 14382, startKey: 7480000000000038ff2e5f720000000000fa, endKey: 7480000000000038ff2e5f730000000000fa, keyspaceID: 0\n"] [checkpointTs=462567973541642276] [resolvedTs=462567973541642276]
上游有长事务么?
有,但是不多,现在是低峰期,之前的 6.5.9 是正常同步的
8.5.4 的还是有延迟,在慢慢上涨,只要业务量一上来延迟就逐渐增长
下面是我关于 cdc 的配置,有没有可以优化我这个场景的,insert 跟 update 比例是 1:3,在高峰期的并发是每秒 5000 条左右的数据
mysql> show config where name like '%cdc%';
+---------+----------------------+--------------------------------------------------------+--------+
| Type | Instance | Name | Value |
+---------+----------------------+--------------------------------------------------------+--------+
| tiflash | 172.22.135.144:3930 | raftstore-proxy.cdc.hibernate-regions-compatible | true |
| tiflash | 172.22.135.144:3930 | raftstore-proxy.cdc.incremental-fetch-speed-limit | 512MiB |
| tiflash | 172.22.135.144:3930 | raftstore-proxy.cdc.incremental-scan-concurrency | 6 |
| tiflash | 172.22.135.144:3930 | raftstore-proxy.cdc.incremental-scan-concurrency-limit | 10000 |
| tiflash | 172.22.135.144:3930 | raftstore-proxy.cdc.incremental-scan-speed-limit | 128MiB |
| tiflash | 172.22.135.144:3930 | raftstore-proxy.cdc.incremental-scan-threads | 4 |
| tiflash | 172.22.135.144:3930 | raftstore-proxy.cdc.incremental-scan-ts-filter-ratio | 0.2 |
| tiflash | 172.22.135.144:3930 | raftstore-proxy.cdc.min-ts-interval | 1s |
| tiflash | 172.22.135.144:3930 | raftstore-proxy.cdc.old-value-cache-memory-quota | 512MiB |
| tiflash | 172.22.135.144:3930 | raftstore-proxy.cdc.sink-memory-quota | 512MiB |
| tiflash | 172.22.135.144:3930 | raftstore-proxy.cdc.tso-worker-threads | 1 |
| tiflash | 172.22.159.60:3930 | raftstore-proxy.cdc.hibernate-regions-compatible | true |
| tiflash | 172.22.159.60:3930 | raftstore-proxy.cdc.incremental-fetch-speed-limit | 512MiB |
| tiflash | 172.22.159.60:3930 | raftstore-proxy.cdc.incremental-scan-concurrency | 6 |
| tiflash | 172.22.159.60:3930 | raftstore-proxy.cdc.incremental-scan-concurrency-limit | 10000 |
| tiflash | 172.22.159.60:3930 | raftstore-proxy.cdc.incremental-scan-speed-limit | 128MiB |
| tiflash | 172.22.159.60:3930 | raftstore-proxy.cdc.incremental-scan-threads | 4 |
| tiflash | 172.22.159.60:3930 | raftstore-proxy.cdc.incremental-scan-ts-filter-ratio | 0.2 |
| tiflash | 172.22.159.60:3930 | raftstore-proxy.cdc.min-ts-interval | 1s |
| tiflash | 172.22.159.60:3930 | raftstore-proxy.cdc.old-value-cache-memory-quota | 512MiB |
| tiflash | 172.22.159.60:3930 | raftstore-proxy.cdc.sink-memory-quota | 512MiB |
| tiflash | 172.22.159.60:3930 | raftstore-proxy.cdc.tso-worker-threads | 1 |
| tikv | 172.22.139.230:20160 | cdc.hibernate-regions-compatible | true |
| tikv | 172.22.139.230:20160 | cdc.incremental-fetch-speed-limit | 512MiB |
| tikv | 172.22.139.230:20160 | cdc.incremental-scan-concurrency | 8 |
| tikv | 172.22.139.230:20160 | cdc.incremental-scan-concurrency-limit | 10000 |
| tikv | 172.22.139.230:20160 | cdc.incremental-scan-speed-limit | 256MiB |
| tikv | 172.22.139.230:20160 | cdc.incremental-scan-threads | 8 |
| tikv | 172.22.139.230:20160 | cdc.incremental-scan-ts-filter-ratio | 0.2 |
| tikv | 172.22.139.230:20160 | cdc.min-ts-interval | 1s |
| tikv | 172.22.139.230:20160 | cdc.old-value-cache-memory-quota | 1GiB |
| tikv | 172.22.139.230:20160 | cdc.sink-memory-quota | 1GiB |
| tikv | 172.22.139.230:20160 | cdc.tso-worker-threads | 1 |
| tikv | 172.22.158.148:20160 | cdc.hibernate-regions-compatible | true |
| tikv | 172.22.158.148:20160 | cdc.incremental-fetch-speed-limit | 512MiB |
| tikv | 172.22.158.148:20160 | cdc.incremental-scan-concurrency | 8 |
| tikv | 172.22.158.148:20160 | cdc.incremental-scan-concurrency-limit | 10000 |
| tikv | 172.22.158.148:20160 | cdc.incremental-scan-speed-limit | 256MiB |
| tikv | 172.22.158.148:20160 | cdc.incremental-scan-threads | 8 |
| tikv | 172.22.158.148:20160 | cdc.incremental-scan-ts-filter-ratio | 0.2 |
| tikv | 172.22.158.148:20160 | cdc.min-ts-interval | 1s |
| tikv | 172.22.158.148:20160 | cdc.old-value-cache-memory-quota | 1GiB |
| tikv | 172.22.158.148:20160 | cdc.sink-memory-quota | 1GiB |
| tikv | 172.22.158.148:20160 | cdc.tso-worker-threads | 1 |
| tikv | 172.22.169.237:20160 | cdc.hibernate-regions-compatible | true |
| tikv | 172.22.169.237:20160 | cdc.incremental-fetch-speed-limit | 512MiB |
| tikv | 172.22.169.237:20160 | cdc.incremental-scan-concurrency | 8 |
| tikv | 172.22.169.237:20160 | cdc.incremental-scan-concurrency-limit | 10000 |
| tikv | 172.22.169.237:20160 | cdc.incremental-scan-speed-limit | 256MiB |
| tikv | 172.22.169.237:20160 | cdc.incremental-scan-threads | 8 |
| tikv | 172.22.169.237:20160 | cdc.incremental-scan-ts-filter-ratio | 0.2 |
| tikv | 172.22.169.237:20160 | cdc.min-ts-interval | 1s |
| tikv | 172.22.169.237:20160 | cdc.old-value-cache-memory-quota | 1GiB |
| tikv | 172.22.169.237:20160 | cdc.sink-memory-quota | 1GiB |
| tikv | 172.22.169.237:20160 | cdc.tso-worker-threads | 1 |
| tikv | 172.22.146.98:20160 | cdc.hibernate-regions-compatible | true |
| tikv | 172.22.146.98:20160 | cdc.incremental-fetch-speed-limit | 512MiB |
| tikv | 172.22.146.98:20160 | cdc.incremental-scan-concurrency | 8 |
| tikv | 172.22.146.98:20160 | cdc.incremental-scan-concurrency-limit | 10000 |
| tikv | 172.22.146.98:20160 | cdc.incremental-scan-speed-limit | 256MiB |
| tikv | 172.22.146.98:20160 | cdc.incremental-scan-threads | 8 |
| tikv | 172.22.146.98:20160 | cdc.incremental-scan-ts-filter-ratio | 0.2 |
| tikv | 172.22.146.98:20160 | cdc.min-ts-interval | 1s |
| tikv | 172.22.146.98:20160 | cdc.old-value-cache-memory-quota | 1GiB |
| tikv | 172.22.146.98:20160 | cdc.sink-memory-quota | 1GiB |
| tikv | 172.22.146.98:20160 | cdc.tso-worker-threads | 1 |
| tikv | 172.22.133.77:20160 | cdc.hibernate-regions-compatible | true |
| tikv | 172.22.133.77:20160 | cdc.incremental-fetch-speed-limit | 512MiB |
| tikv | 172.22.133.77:20160 | cdc.incremental-scan-concurrency | 8 |
| tikv | 172.22.133.77:20160 | cdc.incremental-scan-concurrency-limit | 10000 |
| tikv | 172.22.133.77:20160 | cdc.incremental-scan-speed-limit | 256MiB |
| tikv | 172.22.133.77:20160 | cdc.incremental-scan-threads | 8 |
| tikv | 172.22.133.77:20160 | cdc.incremental-scan-ts-filter-ratio | 0.2 |
| tikv | 172.22.133.77:20160 | cdc.min-ts-interval | 1s |
| tikv | 172.22.133.77:20160 | cdc.old-value-cache-memory-quota | 1GiB |
| tikv | 172.22.133.77:20160 | cdc.sink-memory-quota | 1GiB |
| tikv | 172.22.133.77:20160 | cdc.tso-worker-threads | 1 |
| tiflash | 172.22.169.174:3930 | raftstore-proxy.cdc.hibernate-regions-compatible | true |
| tiflash | 172.22.169.174:3930 | raftstore-proxy.cdc.incremental-fetch-speed-limit | 512MiB |
| tiflash | 172.22.169.174:3930 | raftstore-proxy.cdc.incremental-scan-concurrency | 6 |
| tiflash | 172.22.169.174:3930 | raftstore-proxy.cdc.incremental-scan-concurrency-limit | 10000 |
| tiflash | 172.22.169.174:3930 | raftstore-proxy.cdc.incremental-scan-speed-limit | 128MiB |
| tiflash | 172.22.169.174:3930 | raftstore-proxy.cdc.incremental-scan-threads | 4 |
| tiflash | 172.22.169.174:3930 | raftstore-proxy.cdc.incremental-scan-ts-filter-ratio | 0.2 |
| tiflash | 172.22.169.174:3930 | raftstore-proxy.cdc.min-ts-interval | 1s |
| tiflash | 172.22.169.174:3930 | raftstore-proxy.cdc.old-value-cache-memory-quota | 512MiB |
| tiflash | 172.22.169.174:3930 | raftstore-proxy.cdc.sink-memory-quota | 512MiB |
| tiflash | 172.22.169.174:3930 | raftstore-proxy.cdc.tso-worker-threads | 1 |
+---------+----------------------+--------------------------------------------------------+--------+
88 rows in set, 3 warnings (0.02 sec)
我怎么感觉你说反了, resolved lag 小, checkpoint lag 大, 才说明瓶颈在下游吧
没说反。
两个指标的关键差异
监控范围不同
- Checkpoint lag:监控整个复制链路的端到端延迟
- Resolved lag:仅监控TiCDC内部处理的延迟
问题定位价值
通过对比这两个指标,可以精确定位性能瓶颈:
- Checkpoint lag高,Resolved lag正常:
- 问题出现在下游写入环节
- 下游数据库写入延迟高,阻塞TiCDC及时复制数据2
- 解决方案:优化下游写入速度
- 两个指标都高:
- 问题出现在TiCDC内部处理
- 通常是上游QPS过高,超过TiCDC节点处理能力(单节点约60K QPS)1
- 解决方案:增加TiCDC节点数量进行横向扩展3
指标哪里获取的,应该有问题。
根据我的经验来看,一般都是 Checkpoint lag > Resolved lag, 以上的的指标是ai.tidb的答复
同步延时增长不仅和源端 CDC 有关,目标端的处理能力也会影响 ACK 反馈速度
没辙了 ![]()
我们之前的架构是 6.5.9 同步到 8.1.1,集群之间的网络延迟有 170ms
然后现在部署新架构新版本的,集群直接延迟一样都是 170ms 左右,cdc 任务的延迟增长很快
然后我把新架构版本改成跟之前一样的,也还是很高的延迟,不知道问题出在哪里
这个问题还没有解决呀
没遇到过
还没有 ![]()




