grafana指标详解

版本:4.0.10
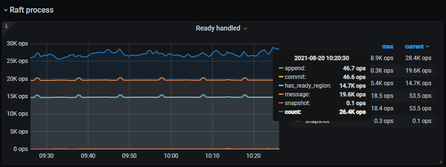
grafana -》tikv–》raft process面板中有这几个


message|append|commit这三个好理解,
has_ready_region
count
snapshot 这三个怎么理解呢?
谢谢!

这应该是个由于 文档说明 导致的问题,

如果这是个 文档新增需求 ,请按照下方模板提交,以便于我们更快了解到你的需求,进行优化:

  • 需求类型:新增文档
  • 需求背景:比如缺少哪部分文档,对使用有什么影响
  • 期望增加哪些组件或者功能的文档,加到现有文档的哪个位置

不是答案,但是提醒一下:

count 跟其他几个不一样,其他几个是 tikv_raftstore_raft_ready_handled_total 指标的 type label.

而 count 只是做这个图的人 给这个表达式的图例起的名字而已

sum(rate(tikv_raftstore_raft_process_duration_secs_count{tidb_cluster="$tidb_cluster", instance=~"$instance", type="ready"}[1m]))

在Grafana对应的图上,点一下编辑就能看到这些信息 @Meditator

1 个赞

我的理解是 snapshot 是 Raft 中的 snapshot。Ready 是 TiKV 中 Raft 与其它部分交互的一个接口,详见 https://pingcap.com/zh/blog/tikv-source-code-reading-18。 count 记录的是 TiKV BatchSystem poll 的次数,详见 https://pingcap.com/zh/blog/tikv-source-code-reading-17

1 个赞

https://github.com/pingcap/docs-cn/pull/6989

相关老师已提对应的 PR 具体看链接进度。

此话题已在最后回复的 1 分钟后被自动关闭。不再允许新回复。