【 TiDB 使用环境】
生产环境
【TiDB 版本】
版本:5.7.25-TiDB-v3.0.13
我们生产tidb配置如下:
实例 个数 配置
TIDB 2台 64G/8核
PD 3台 8G/4核(其中两台分布在TIDB2个节点中)
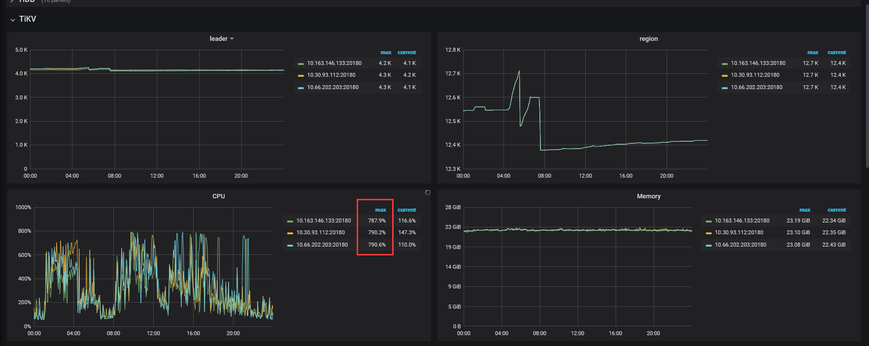
TIKV 3台 32G/8核
【问题】 当前遇到的问题
如下图所示:当前tikv在业务高峰期,3台节点cpu都满负荷(800)工作,导致sql执行缓慢。
现在想解决此问题,有以下几个疑问
1:是选择 【增加2台8核32G tikv节点】,还是升【级当前tikv8核32G到16核32G】
2、tikv8核升级到16核,升级操作怎么做。(安全平稳的进行升级服务)
3、3台tikv节点,如果升级过程有问题,几个节点可以保证正常提供服务,1个tikv可以吗?
