提高效率,请提供以下信息,问题描述清晰能够更快得到解决:
【 TiDB 使用环境】
【概述】场景+问题概述
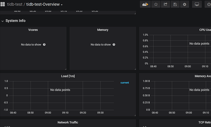
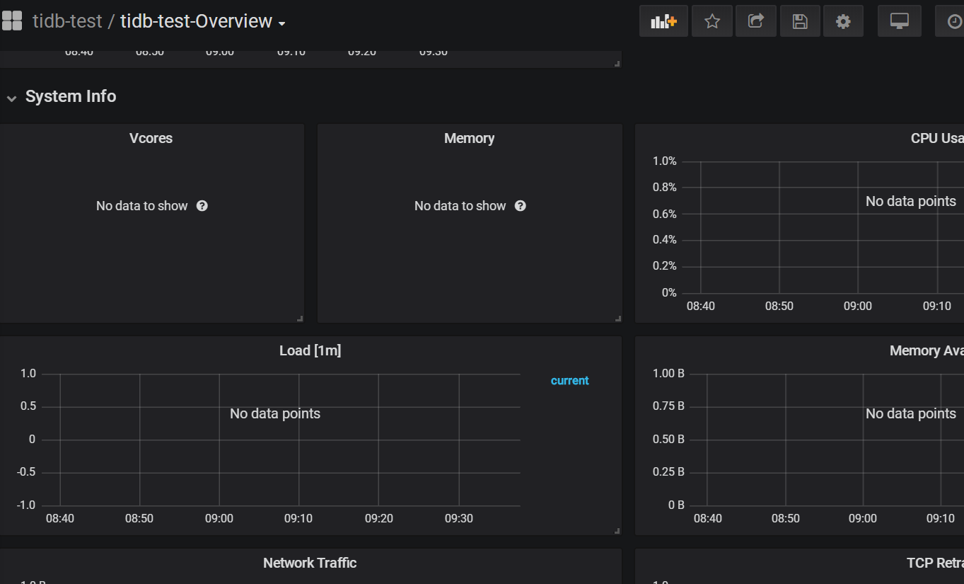
由v4.0.0升级到v4.0.9后,System Info还可以看到图表,第二天早上打开后System Info没有图表了(其它图表正常)!
另一个集群由v4.0.0升级到v4.0.12后,图表是正常的
【背景】做过哪些操作
【现象】业务和数据库现象
【业务影响】
【TiDB 版本】
由v4.0.0升级到v4.0.9
【附件】
- 相关日志 和 监控
- TiUP Cluster Display 信息
Starting componentcluster: /root/.tiup/components/cluster/v1.3.2/tiup-cluster display tidb-test
Cluster type: tidb
Cluster name: tidb-test
Cluster version: v4.0.9
SSH type: builtin
Dashboard URL: http://192.168.0.145:2379/dashboard
ID Role Host Ports OS/Arch Status Data Dir Deploy Dir
192.168.0.143:9093 alertmanager 192.168.0.143 9093/9094 linux/x86_64 Up /data/tidb/tidb-data/alertmanager-9093 /data/tidb/tidb-deploy/alertmanager-9093
192.168.0.143:3000 grafana 192.168.0.143 3000 linux/x86_64 Up - /data/tidb/tidb-deploy/grafana-3000
192.168.0.143:2379 pd 192.168.0.143 2379/2380 linux/x86_64 Up /data/tidb/tidb-data/pd-2379 /data/tidb/tidb-deploy/pd-2379
192.168.0.144:2379 pd 192.168.0.144 2379/2380 linux/x86_64 Up|L /data/tidb/tidb-data/pd-2379 /data/tidb/tidb-deploy/pd-2379
192.168.0.145:2379 pd 192.168.0.145 2379/2380 linux/x86_64 Up|UI /data/tidb/tidb-data/pd-2379 /data/tidb/tidb-deploy/pd-2379
192.168.0.143:9090 prometheus 192.168.0.143 9090 linux/x86_64 Up /data/tidb/tidb-data/prometheus-9090 /data/tidb/tidb-deploy/prometheus-9090
192.168.0.143:4000 tidb 192.168.0.143 4000/10080 linux/x86_64 Up - /data/tidb/tidb-deploy/tidb-4000
192.168.0.144:4000 tidb 192.168.0.144 4000/10080 linux/x86_64 Up - /data/tidb/tidb-deploy/tidb-4000
192.168.0.145:4000 tidb 192.168.0.145 4000/10080 linux/x86_64 Up - /data/tidb/tidb-deploy/tidb-4000
192.168.0.137:20160 tikv 192.168.0.137 20160/20180 linux/x86_64 Up /data/tidb_data/tikv-20160 /data/tidb_deploy/tikv-20160
192.168.0.138:20160 tikv 192.168.0.138 20160/20180 linux/x86_64 Up /data/tidb_data/tikv-20160 /data/tidb_deploy/tikv-20160
192.168.0.140:20160 tikv 192.168.0.140 20160/20180 linux/x86_64 Up /data/tidb_data/tikv-20160 /data/tidb_deploy/tikv-20160
192.168.0.146:20160 tikv 192.168.0.146 20160/20180 linux/x86_64 Up /data/tidb_data/tikv-20160 /data/tidb_deploy/tikv-20160
Total nodes: 13
-
TiUP Cluster Edit Config 信息
-
TiDB- Overview 监控



