tidb5.2版本插入数据太慢

【 TiDB 使用环境】
centos7

【概述】 场景 + 问题概述
通过官网部署手册部署5.2版本,目前是测试,所以使用了4台服务器,pd/tidb/tikv各三台,监控一台,安装是根据操作手册部署,没有做过其他优化配置。

【问题】 当前遇到的问题
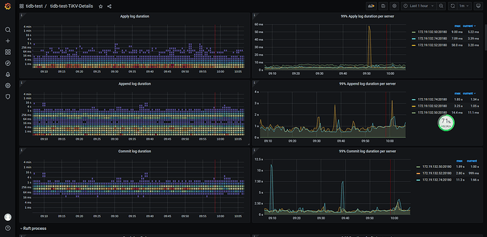
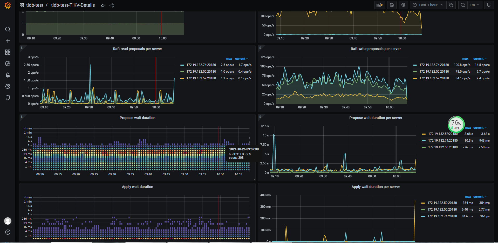
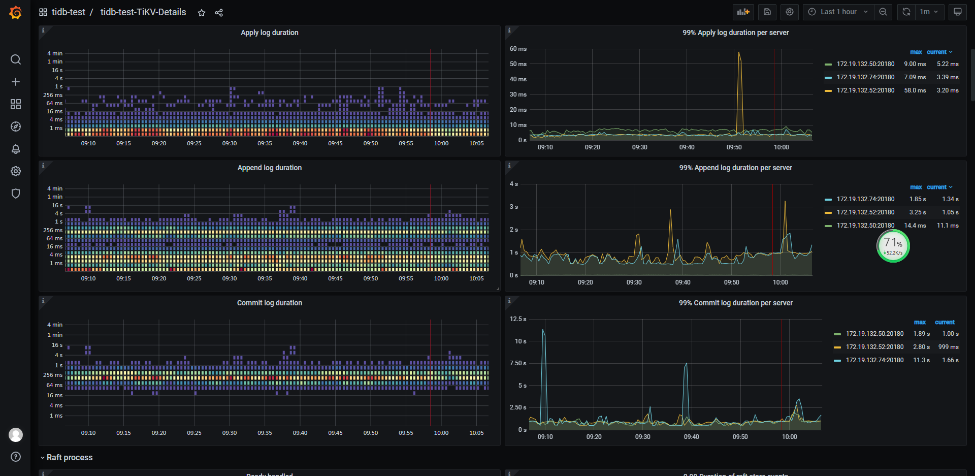
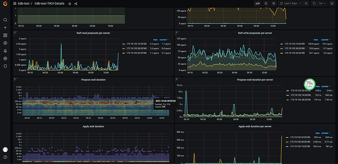
目前写了个多线程程序,90个线程进行插入操作,每次批量插入10条,查看插入速度,每秒大概是100条,插入速度较慢,如果改大批量插入的记录数,tidb数据库会宕掉。
【TiDB 版本】
tidb5.2



可以参考下 TiDB 写慢排查帖子,进行问题排查和定位:

此话题已在最后回复的 1 分钟后被自动关闭。不再允许新回复。