TIDB写入越来来越慢

为提高效率,提问时请提供以下信息,问题描述清晰可优先响应。

  • 【TiDB 版本】:V3.0.6

  • 【问题描述】:tidb写入速度越来越慢了,之前upsert能到3000,现在只有2000了。这是info_gathering.py收集的数据

  • 这是其中两个tikv节点的fio信息


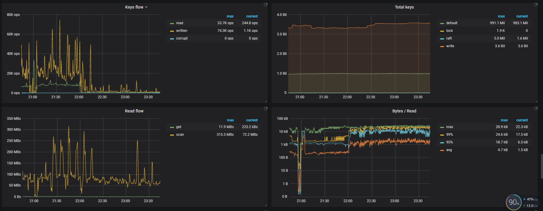
  • 这是当前TIDB的监控信息

    若提问为性能优化、故障排查类问题,请下载脚本运行。终端输出的打印结果,请务必全选并复制粘贴上传。

麻烦提供一下以下监控:

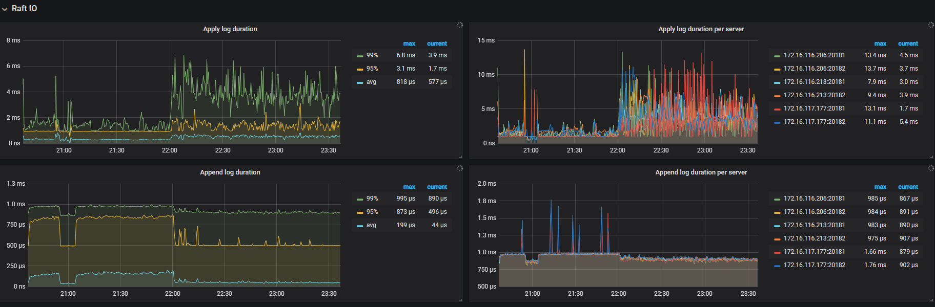
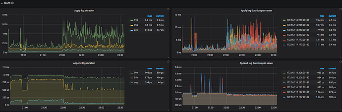
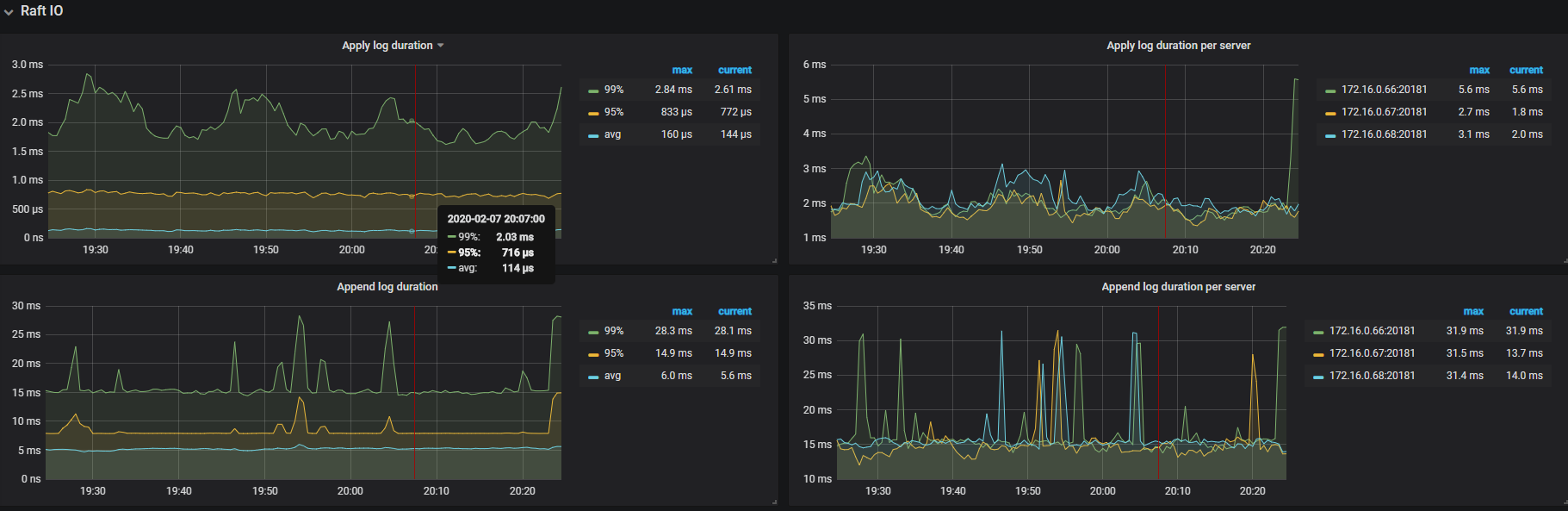
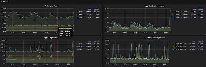
TiKV-Detail -> Raft IO

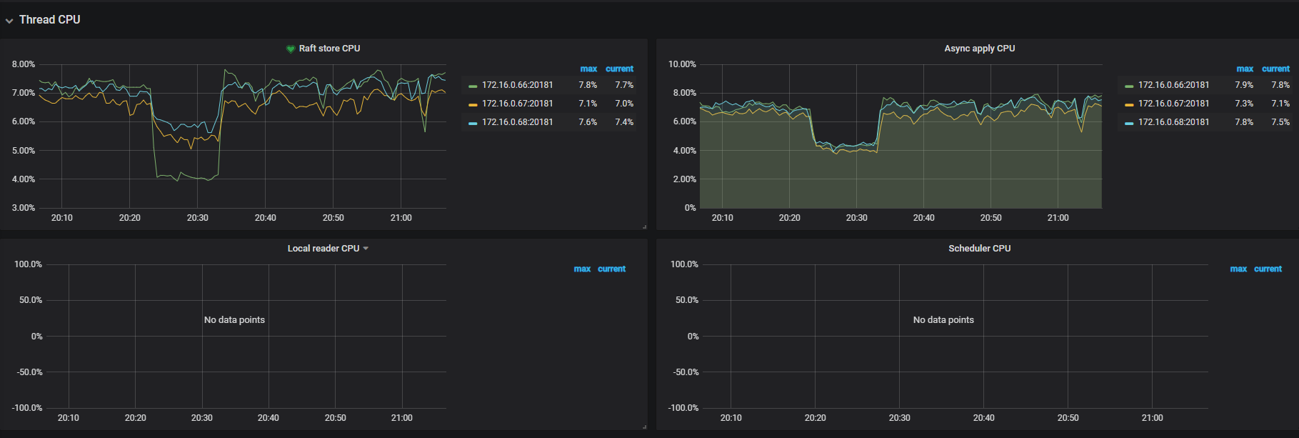
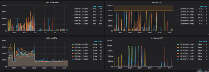
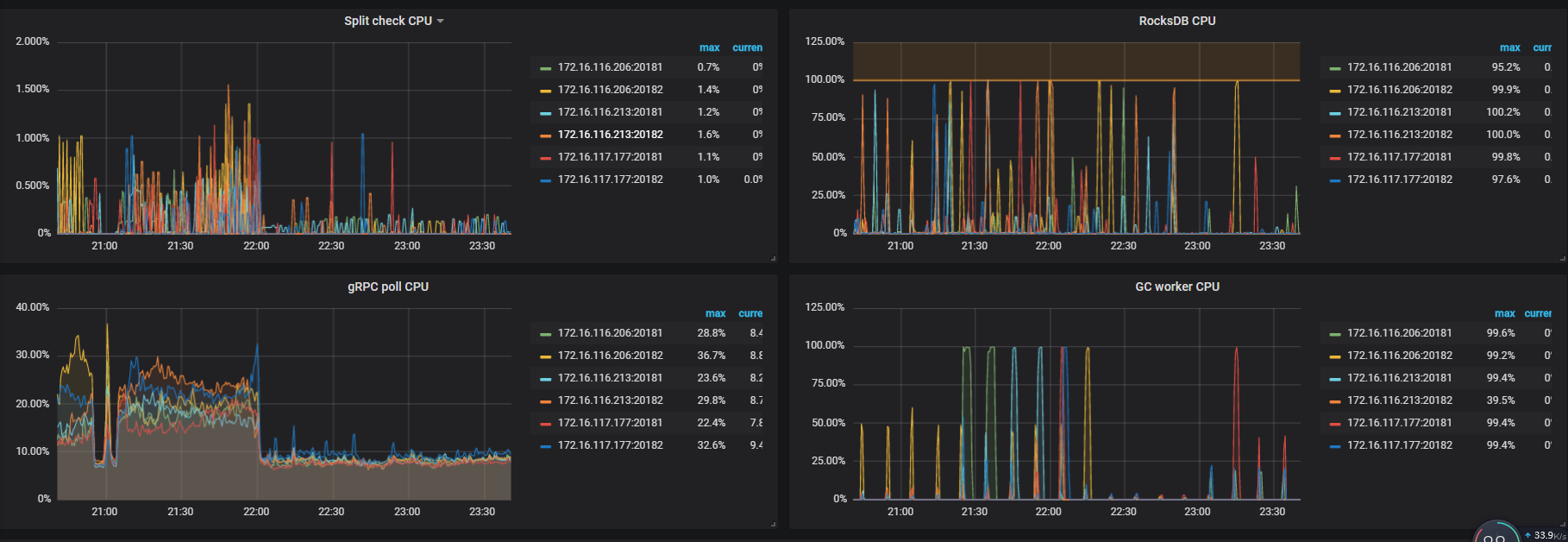
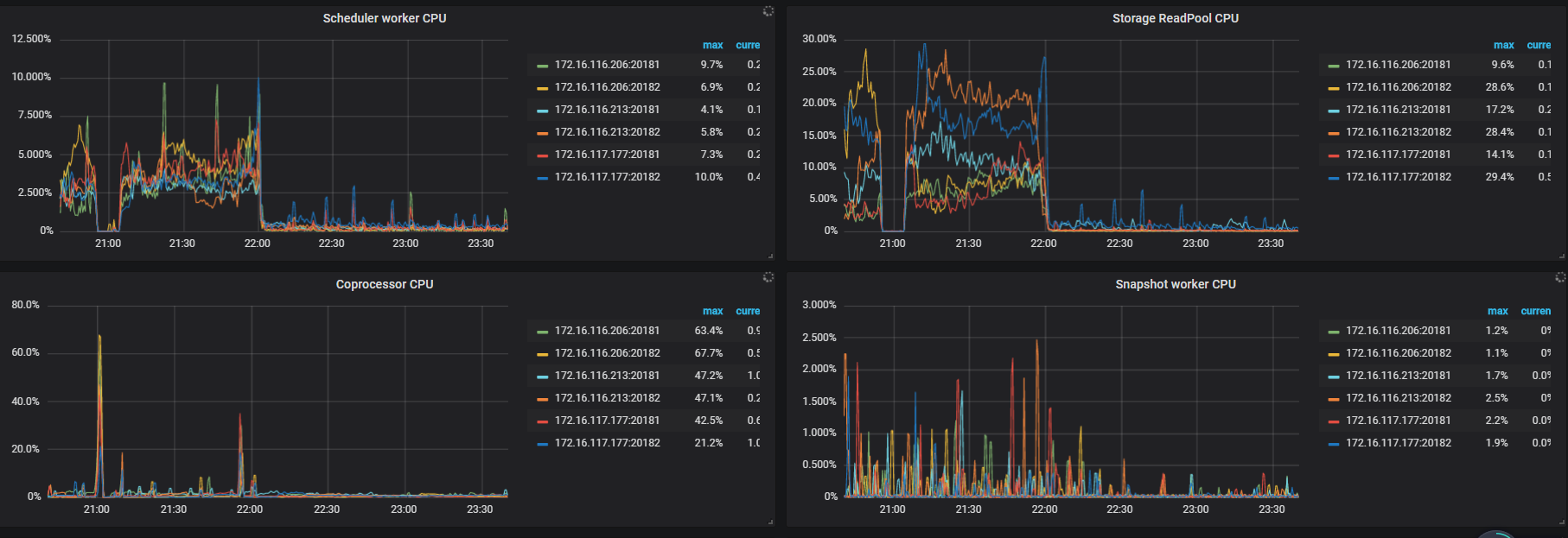
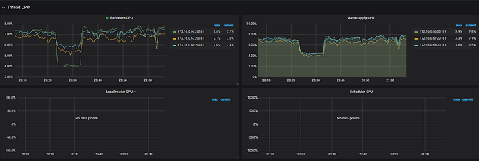
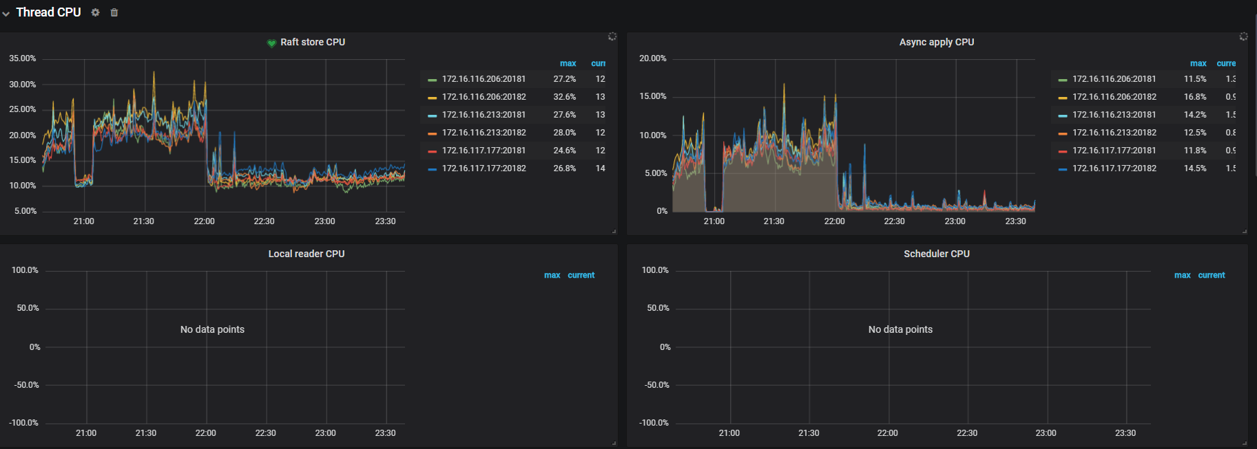
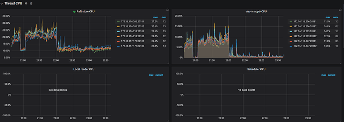
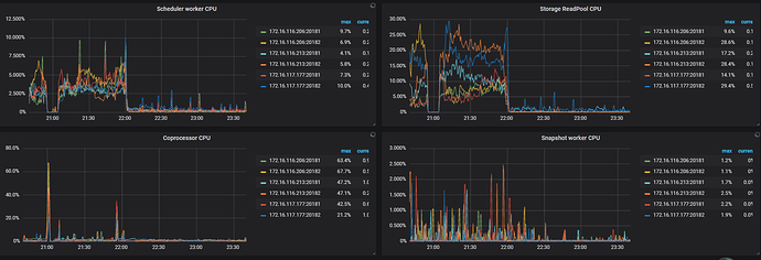
TiKV-Detail -> Thread CPU

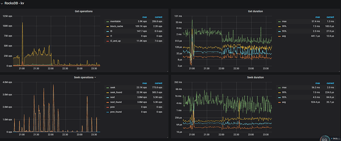
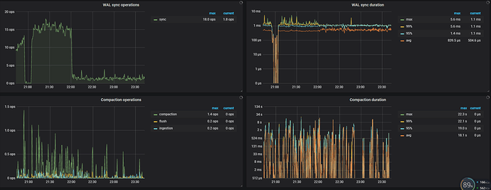
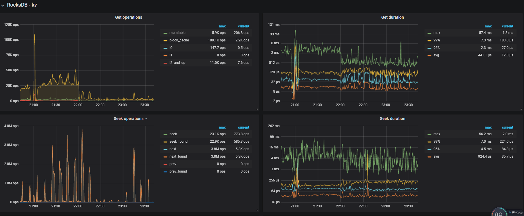
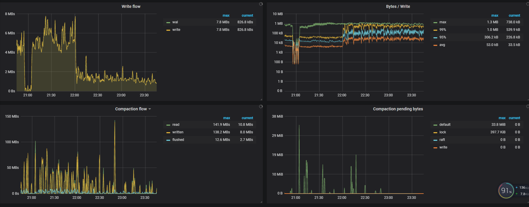
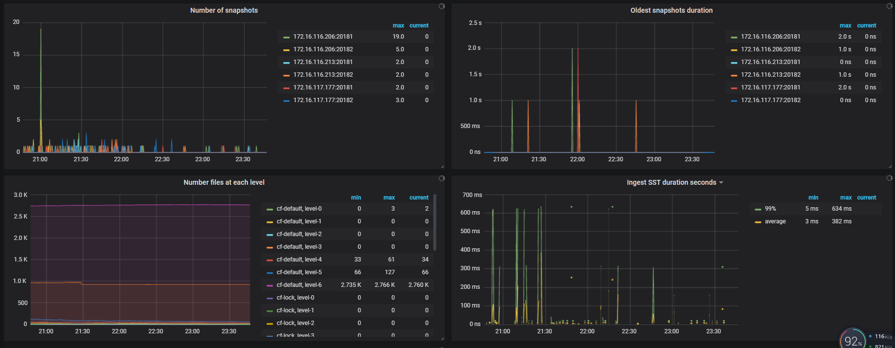
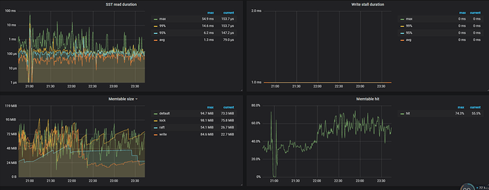
TiKV-Detail -> RocksDB KV

Overview 面板中的监控

从 fio 压测的情况来看,磁盘性能似乎是瓶颈



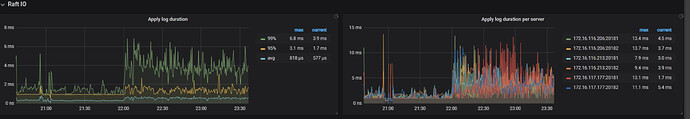
从 Raft IO 这块看 append log 以及 apply log 的 Duration 都比较高,可能是 tikv 节点磁盘负载比较高


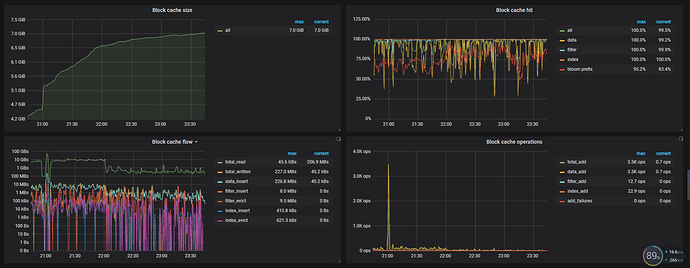
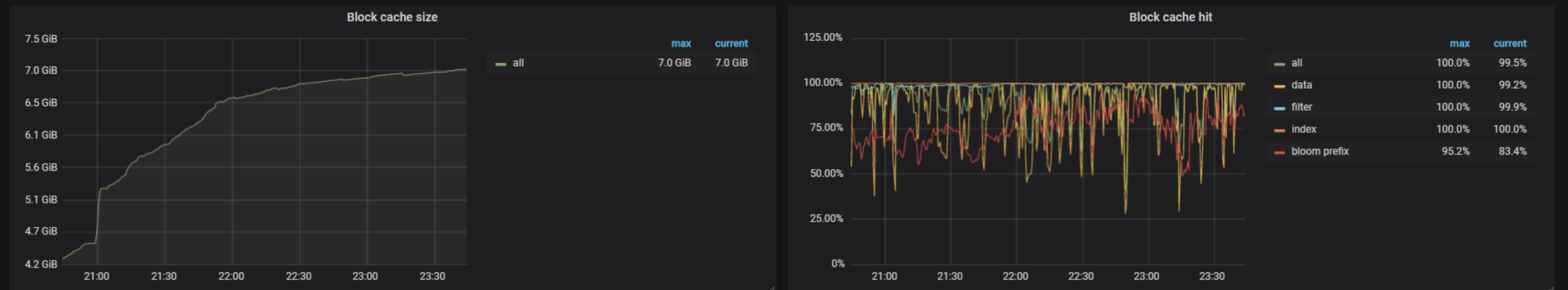
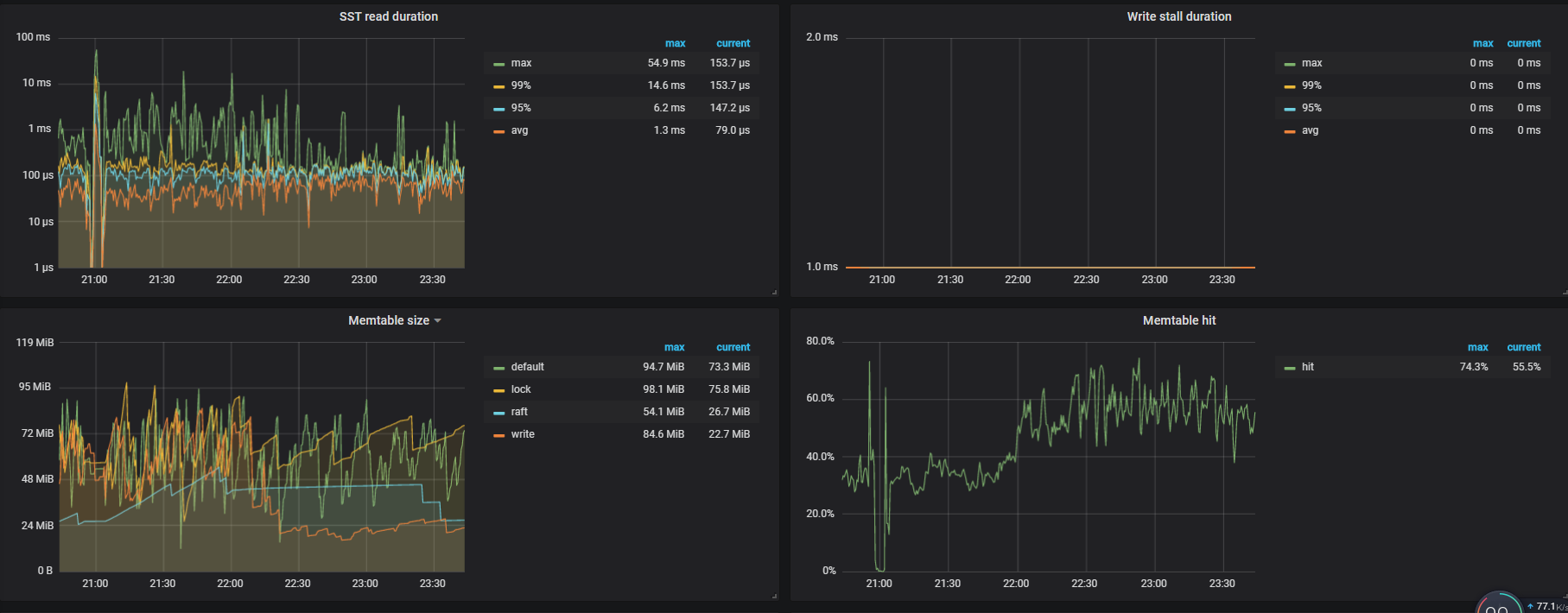
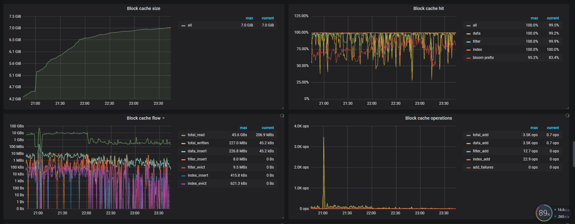
看 block cache 这块,设置了 7G ,block cache hit 的命中率也比较低,在读取数据的时候如果能从 block cache 缓存中命中读取数据会快很多,如果无法命中,会要从磁盘上读取数据

所以建议:

  1. 使用更好性能的 SSD 盘替换目前磁盘
  2. 可以考虑扩容 tikv 节点分担节点压力
  3. 调整 block cache size ,提升缓存命中率,提高读的效率

写入慢只能靠SSD解决了吗?

也可以考虑添加磁盘,扩容 tikv 节点分担节点压力

您好,这是我三台腾讯云主机(SSD)的tikv随机读写检测结果,感觉性能很差,有什么好的建议吗?

根据腾讯云上现有用户的生产环境部署经验,建议 TiKV 选择本地 SSD 的高 IO 型主机,如 IT3.4XLARGE64(高IO型IT3,16核64GB,单盘 3.7TB)或者 I2.2XLARGE32(高IO型I2,8核32GB,单盘最大 500GB)

好的,谢谢了

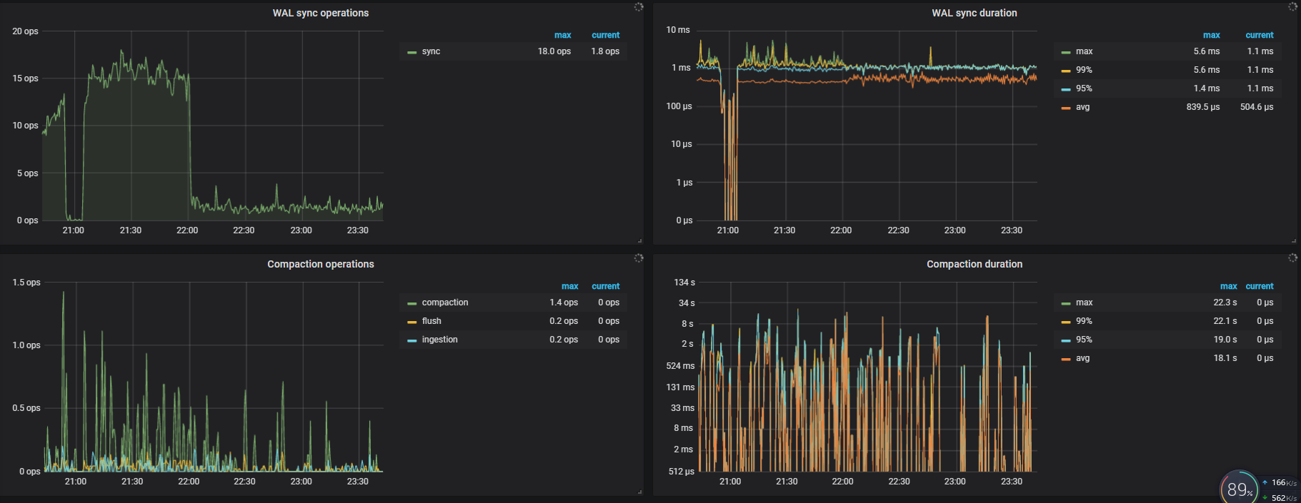
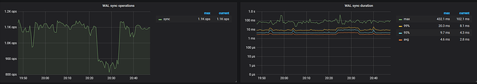
append log延时过高的问题怎么解决?(千兆网卡,随机写10000iops/随机读18000iops)

append log 表示写 raft log 的耗时,延迟过高通常是由于写盘慢了,可以检查 RocksDB - raft 的 WAL Sync Duration max 值来确认。

巨慢,不忍直视

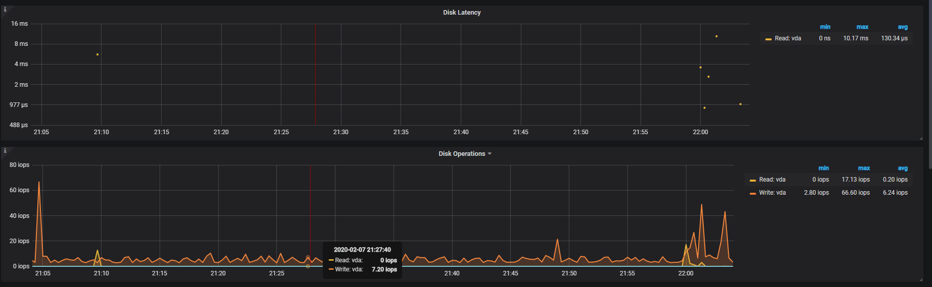
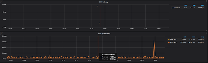
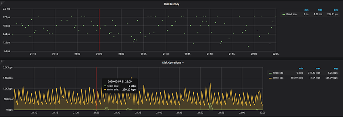
如果 Thread CPU - raftstore cpu(3.0 版本默认线程数为 2 )没有瓶颈(超过 160%)的话,可能是磁盘本身的延迟比较高,可以确认下 disk performance 监控下面写操作的 disk latency 是否过高。

raftstore cpu很低


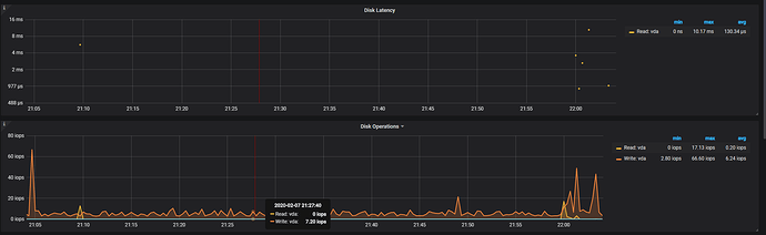
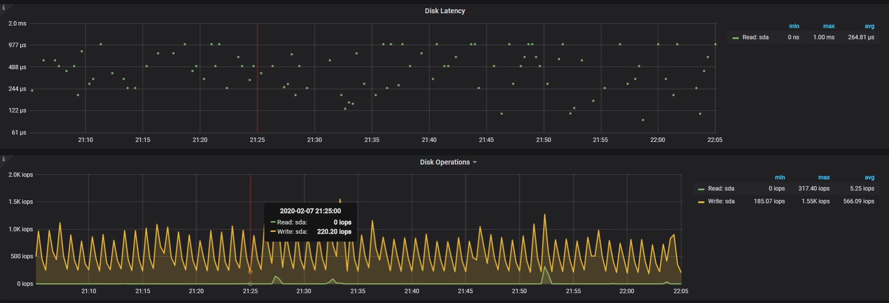
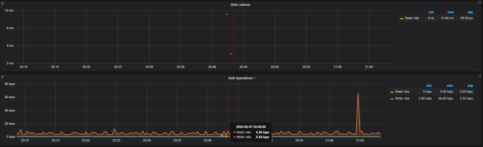
disk latency是下面这个

再确认下 disk latency 的延迟,通常应该在几十到几百 μs。

SSD的会有几个点到毫秒


普通硬盘都在微秒

普通 SSD 盘通常是多块磁盘组成的虚拟云盘,在读写延迟上可能比本地普通磁盘要高;对于盘的性能请用 fio 命令进行基准测试,包括 iops 和读写延迟等指标,同样规格的机器由于后端硬件的差异,也可能存在误差,以实测结果为准,如与标称指标不符,可以向云厂商反馈问题;对延迟有要求的业务,TiDB 集群建议部署在本地 nvme 盘。

感觉SSD的写入性能不如普通盘,而且查询性能并没有成倍的提升,不知道这是什么原因
I2.2XLARGE32(高IO型I2,8核32GB,本地SSD),顺序写


普通盘顺序写

1、从顺序写的测试结果看,SSD 的 iops、吞吐量要明显高于普通盘,ioutil 100% 负载下,写延迟也明显比普通盘更低,这说明 SSD 能承载更高并发和吞吐量的业务写入;

2、查询性能主要取决于热数据的缓存命中率,如果 block cache 缓存命中率较高,磁盘的性能差异的影响不大;如果缓存命中率不高会从磁盘读更多的数据,需要比较读磁盘的延迟差异。