tidb-server自动重启

为提高效率,请提供以下信息,问题描述清晰能够更快得到解决:
【 TiDB 使用环境】
【概述】场景+问题概述
凌晨tidb-server 经常会自动重启,从dashboard上发现是6:44左右重启了,我从dashboard上下载了日志,链接是关闭了,这期间有其他工具或代码在访问,发现连接不上了


【背景】做过哪些操作
【现象】业务和数据库现象
【业务影响】
【TiDB 版本】
Release Version: v4.0.0
Edition: Community
Git Commit Hash: 689a6b6439ae7835947fcaccf329a3fc303986cb
Git Branch: heads/refs/tags/v4.0.0
UTC Build Time: 2020-05-28 01:37:40
GoVersion: go1.13
Race Enabled: false
TiKV Min Version: v3.0.0-60965b006877ca7234adaced7890d7b029ed1306
Check Table Before Drop: false
【附件】
logs.tar (4.9 MB)

  1. TiUP Cluster Display 信息

  2. TiUP Cluster Edit Config 信息

  3. TiDB- Overview 监控


  • 对应模块日志(包含问题前后1小时日志)

你可以看看 10.0.23.93 这个tidb 的日志么?
就发生问题这段时间的日志

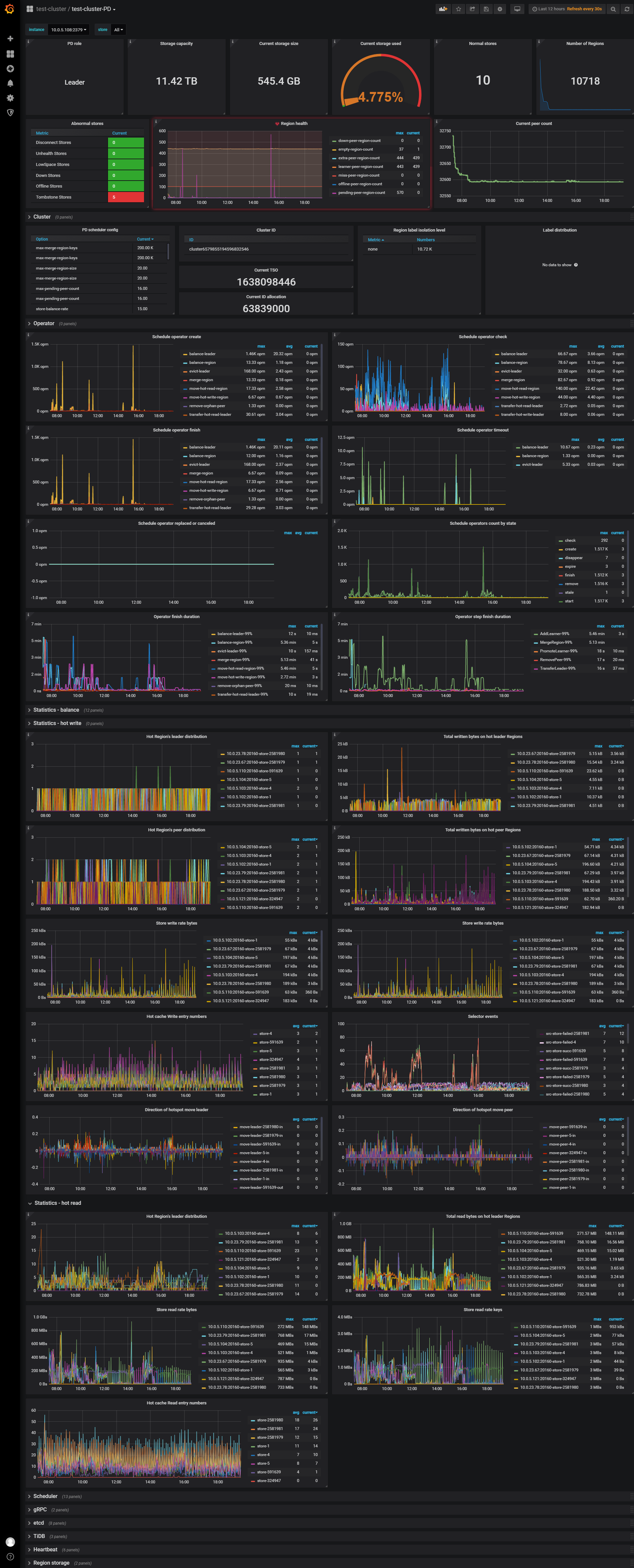
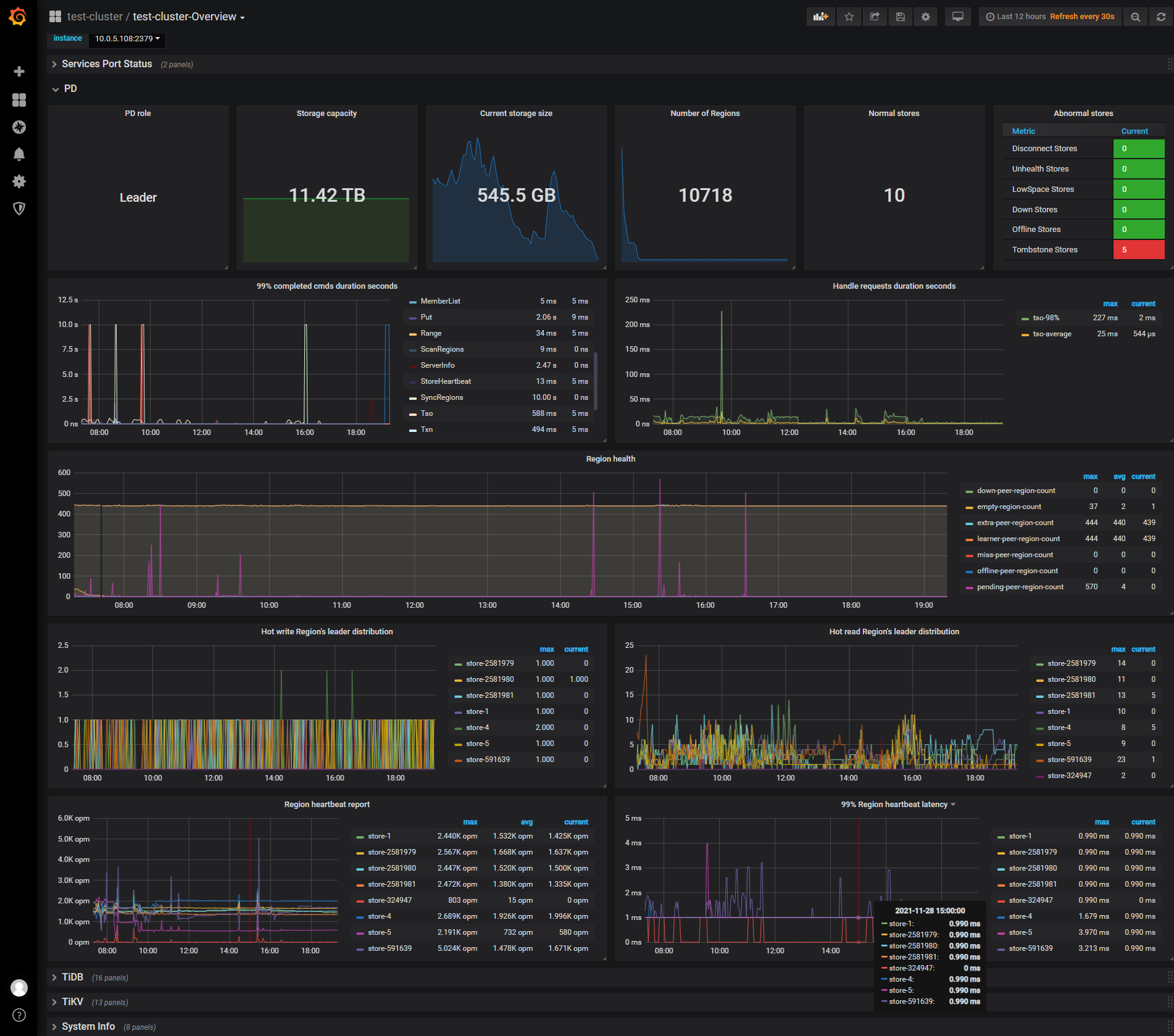
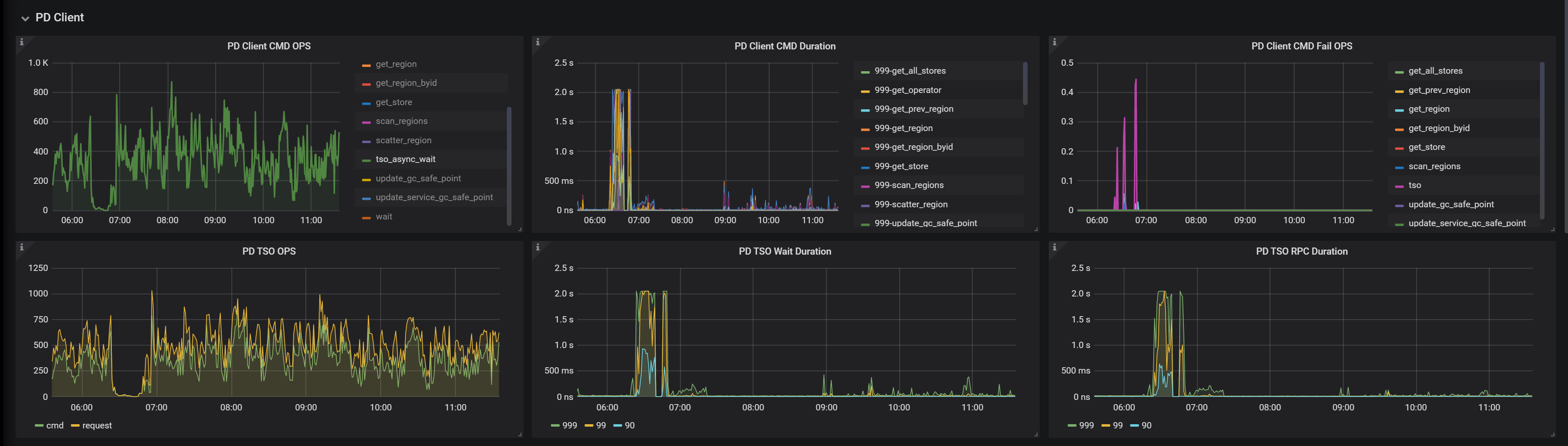
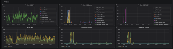
PD正常吗?看监控截图,获取时间戳等待2秒多。

日志在上面的logs.tar中有啊

看dashboard和display都正常啊


这个延迟也太大了,而且很不稳定


日志上的描述是断网了啊

有ddl变更吗?

有drop表,重建表

又出现了,大神帮忙看看logs.tar (7.2 MB)


应用那边有批量的drop表重建表的动作

要发下对应时间段pd的日志,目前看是跟pd失联导致。
然后发下grafana上pd的监控面板信息。

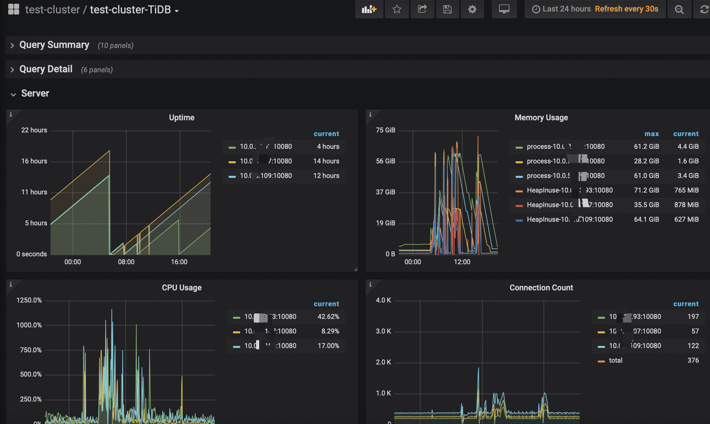
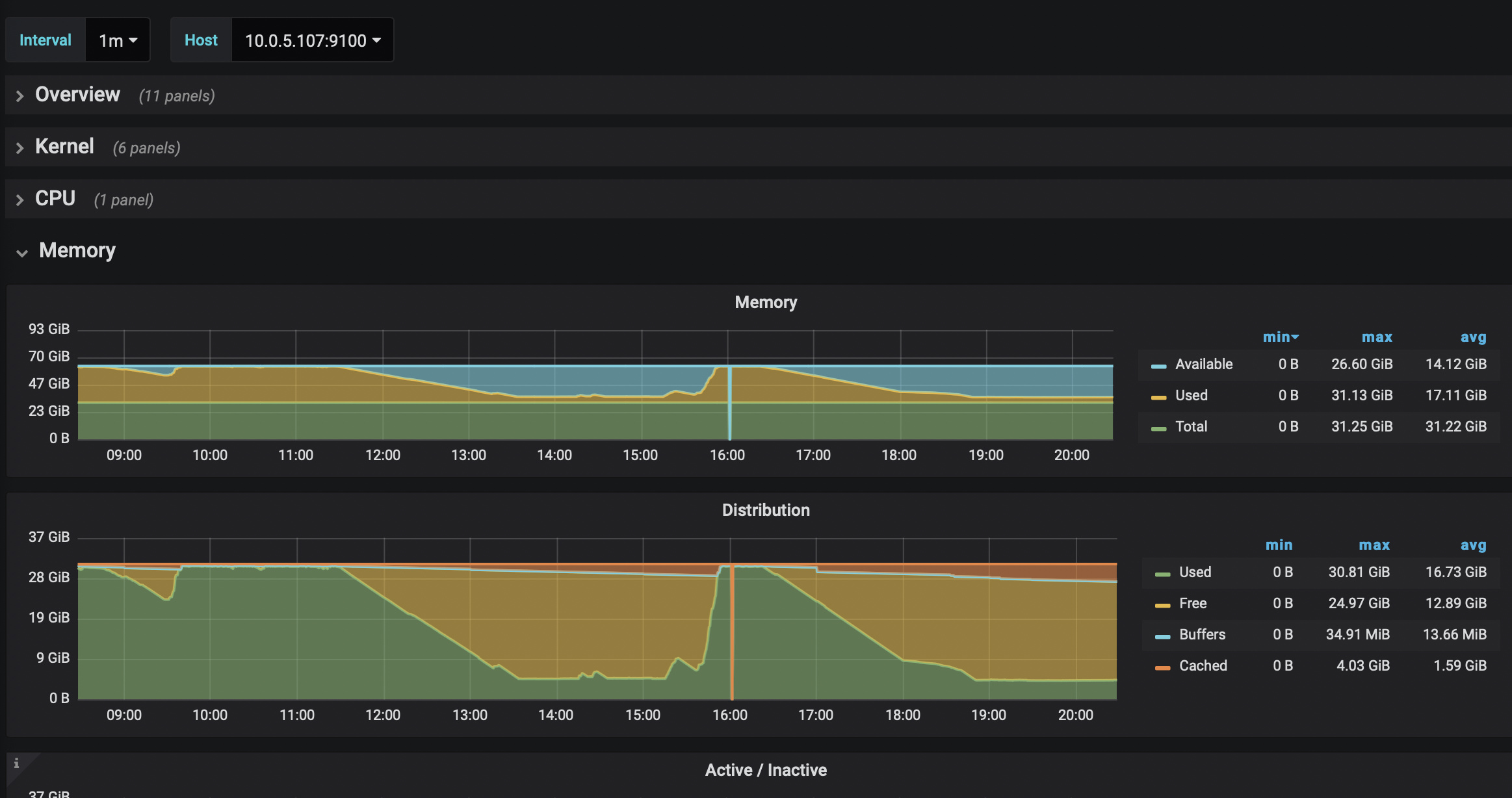
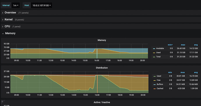
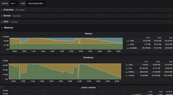
1、查看下TiDB-Server是不是OOM了?
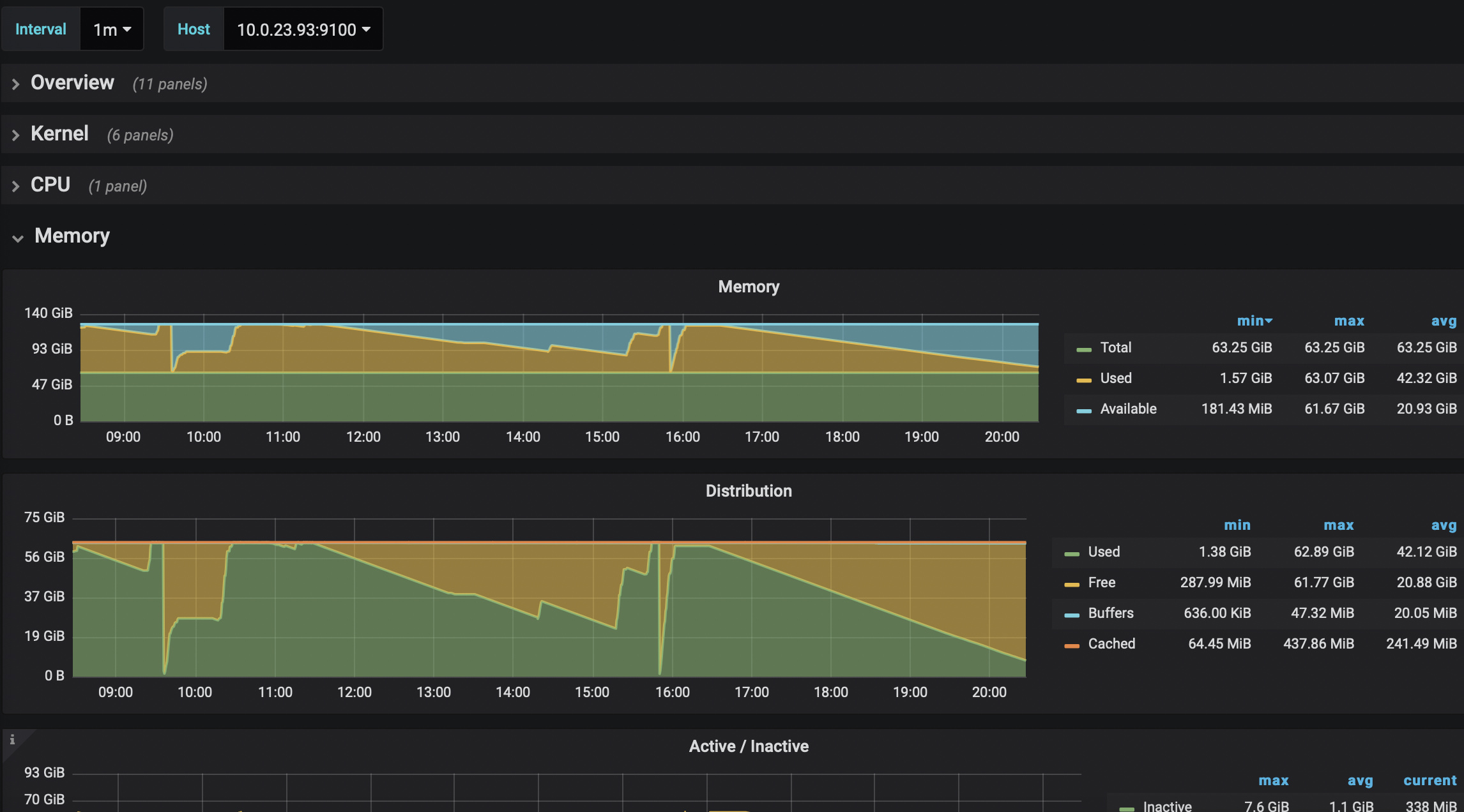
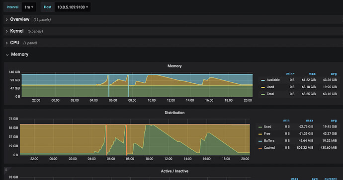
2、查看下TiDB-Server的监控内存


logs (1).tar (9.8 MB)
目前有一台机器pd和tidb-server在同一台机器上部署着





主机内存多少?我看第三图像OOM?

有两个tidb-server是64G,一个是32G还tidb-server和pd在一台部署的,今天准备把这个分开

看看tidb_stderr.log里有没有oom的报错

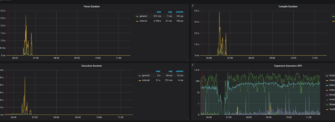
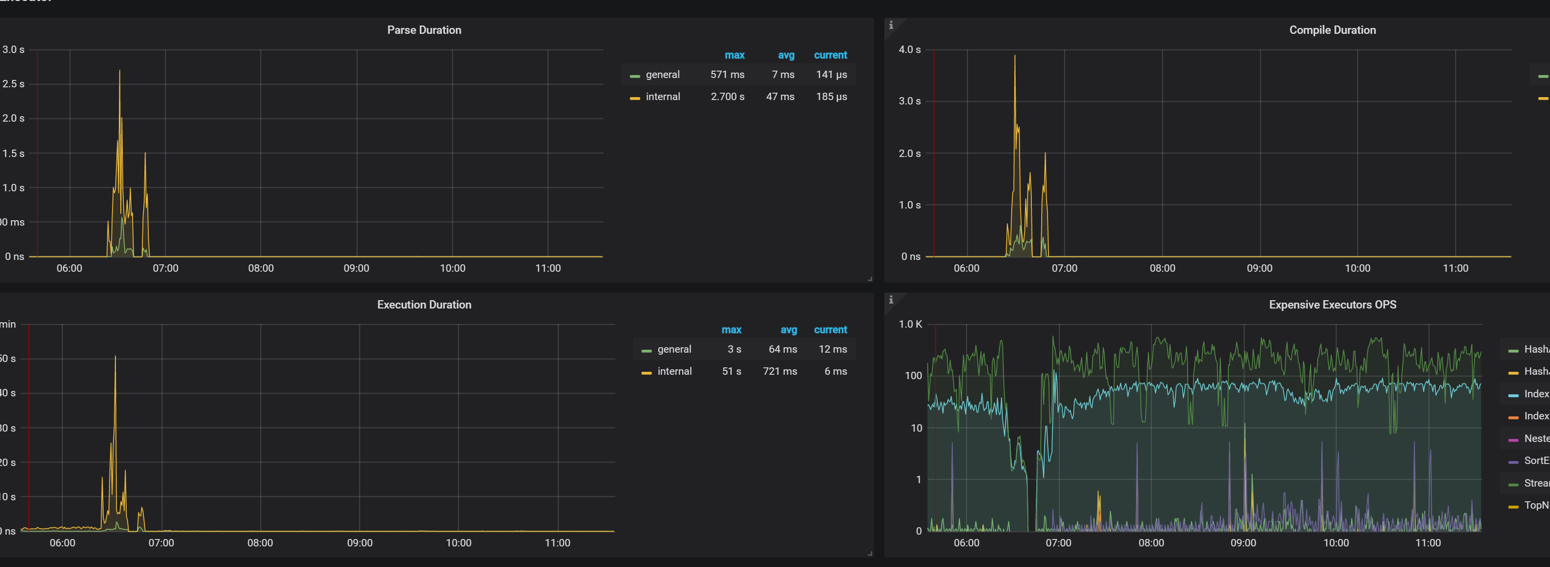
1、可以进行expensive query,参考:https://docs.pingcap.com/zh/tidb/stable/identify-expensive-queries#定位消耗系统资源多的查询
2、在Dashboard查看内存陡增时间范围内的慢日志。

logs.tar (3.9 MB)
昨天从新扩容了一台tidb-server,把另一台和pd部署在一起的下线了,问题依旧

此话题已在最后回复的 1 分钟后被自动关闭。不再允许新回复。