【 TiDB 使用环境】
【概述】:场景 + 问题概述
在dashboard界面,查看慢查询,发现一个INSERT耗时非常长:
INSERT INTO XXX VALUES(?????)
请问这个是什么问题呢?
【背景】:做过哪些操作
【现象】:业务和数据库现象
【问题】:当前遇到的问题
【业务影响】:
【TiDB 版本】:
【附件】:
- 相关日志
- 配置文件
- Grafana 监控(https://metricstool.pingcap.com/)
【 TiDB 使用环境】
【概述】:场景 + 问题概述
在dashboard界面,查看慢查询,发现一个INSERT耗时非常长:
INSERT INTO XXX VALUES(?????)
请问这个是什么问题呢?
【背景】:做过哪些操作
【现象】:业务和数据库现象
【问题】:当前遇到的问题
【业务影响】:
【TiDB 版本】:
【附件】:
看下那时间段的磁盘监控,还有是否有比较多的back off
不要批量单句insert,最好写成一句insert
另外可以看看是否有热点问题
没有热点。
就是单条insert
硬件什么配置? 单条要20s…
请问这个查看那个监控面板?
48C,256GB。对,单条就20s,并且这个系统没多少业务量
prewrite,这个是发生在二阶段提交的时候吧?
磁盘是 什么类型的? HDD,SSD ?
NVME SSD
乐观事务,是在提交阶段
悲观事务,是在上锁阶段
5.x 改进以后,二阶段衍化成一阶段了,通过异步提交方式来提升效率
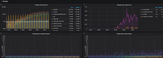
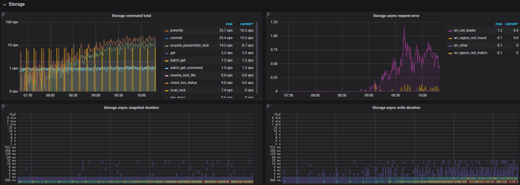
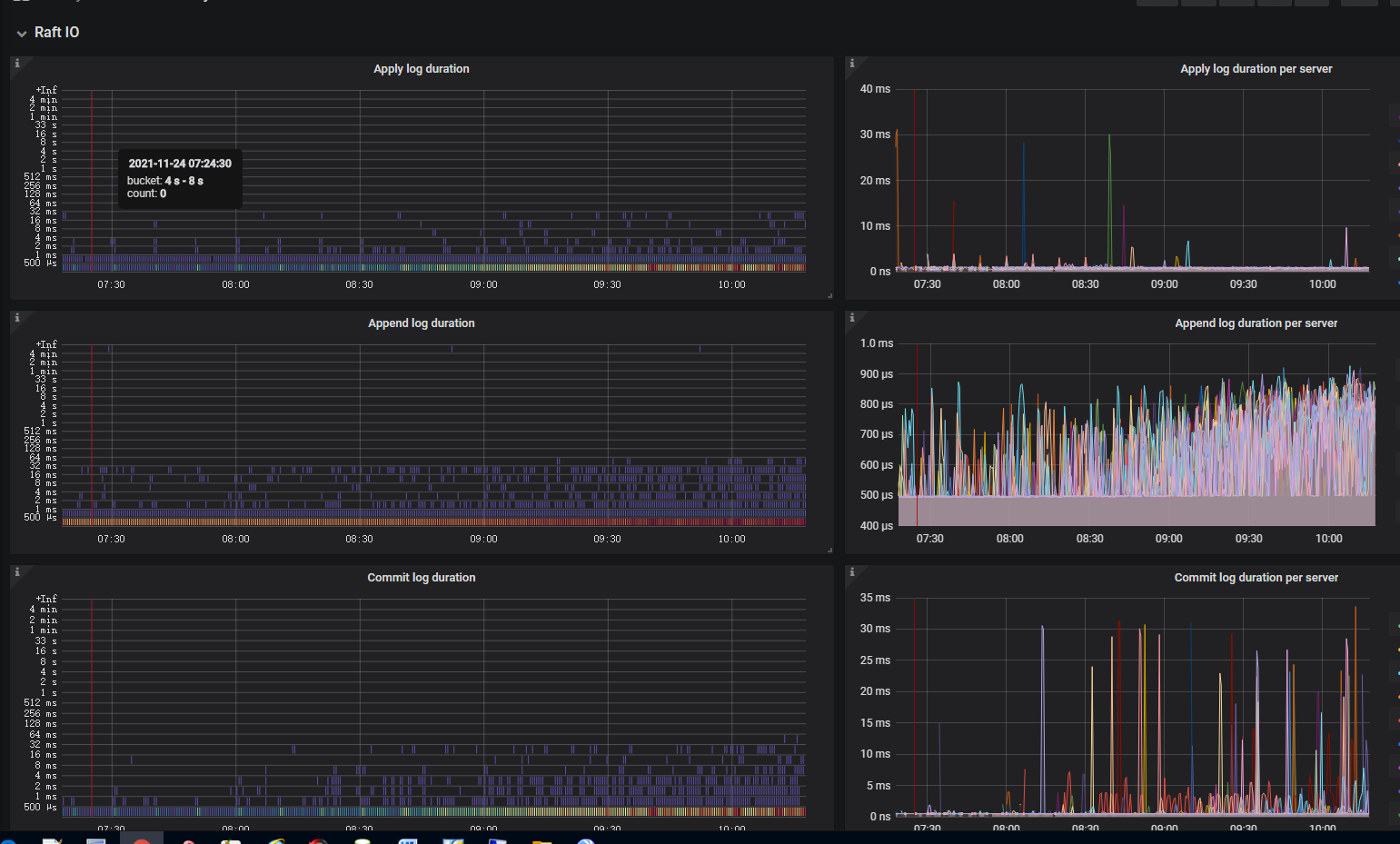
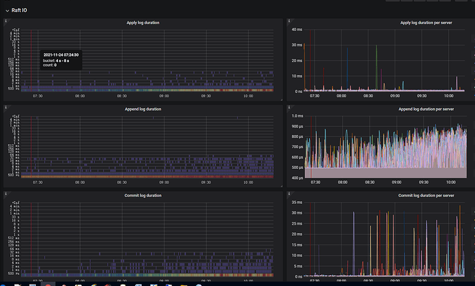
你通过 grafana 来看下监控指标:
TiKV-Details > Raft IO
TiKV-Details > Storage
TiKV gRPC 的 prewrite/commit duration
其中 prewrite 可以着重看看
TiKV gRPC 的 prewrite/commit duration;没有找到这个面板呀
那说明有问题拉,网络不太好?