leader region 分布不均匀 排查

单机单实例误用labels,如何去掉?

inventory.ini 配置

[tikv_servers]
TiKV1    ansible_host=xx.xx.xx.74
TiKV2    ansible_host=xx.xx.xx.75
TiKV3    ansible_host=xx.xx.xx.76
TiKV4    ansible_host=xx.xx.xx.77

tidb版本 v4.0-rc

去掉的原因:怀疑,会造成leader region 分布不均匀。在集群不重做的情况下,如何去掉?

  1. 这个不是 labels, 只是别名,没有影响, 也不会造成 leader region 不均匀.
  2. labels 指的是如下图
    https://pingcap.com/docs-cn/v3.0/how-to/deploy/orchestrated/ansible/

尴尬了,还以为是这个导致的…

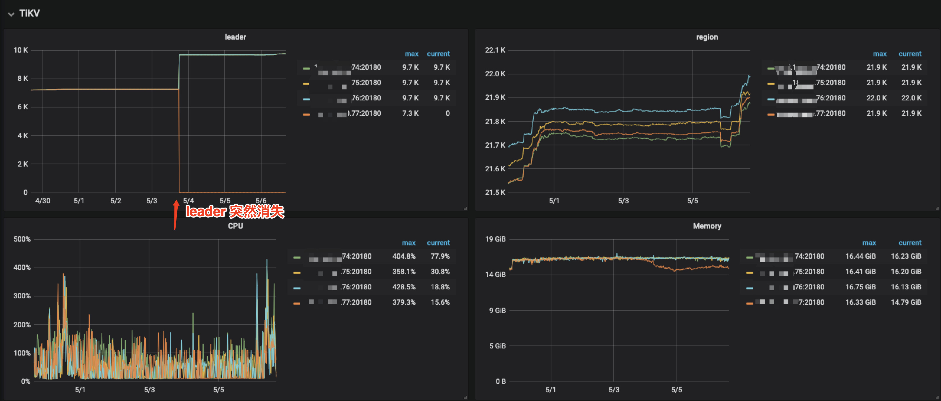
从上图看,leader突然消失,看了log,也没有任何error…

  1. 看起来这个tikv似乎down掉了,执行 dmesg 看下是不是 tikv进程异常重启了。 可能是 OOM 之类的
  2. 也可以从 tikv.log 看下那个时间段有没有 Welcome 重启的关键字
  1. 没有down啊,可以看到region数量还在上涨,只是没有了leader region

  2. 看了日志,该时间点 没有welcome的重启日志。 通过dmesg 也看了,没有OOM, tikv-server相关的信息,按理说mem 一直够用。dmesg -T | grep -i 'tikv-server' / dmesg -T | grep -i oom

不过该tikv节点,一直刷这个日志,好几天了。

[2020/05/06 17:10:44.688 +08:00] [INFO] [region.rs:474] ["register deleting data in range"] [end_key=7A7480000000000000FF175F728000000000FF00F7990000000000FA] [start_key=7A7480000000000000FF1700000000000000F8] [region_id=287021]
[2020/05/06 17:10:45.208 +08:00] [WARN] [endpoint.rs:536] [error-response] [err="Region error (will back off and retry) message: \"region 287021 is missing\" region_not_found { region_id: 287021 }"]
[2020/05/06 17:10:45.439 +08:00] [INFO] [peer.rs:714] ["failed to schedule peer tick"] [err="sending on a disconnected channel"] [tick=RAFT] [peer_id=320776] [region_id=287021]
[2020/05/06 17:10:47.438 +08:00] [WARN] [endpoint.rs:536] [error-response] [err="Region error (will back off and retry) message: \"region 287021 is missing\" region_not_found { region_id: 287021 }"]
[2020/05/06 17:10:48.134 +08:00] [INFO] [peer.rs:714] ["failed to schedule peer tick"] [err="sending on a disconnected channel"] [tick=SPLIT_REGION_CHECK] [peer_id=320755] [region_id=320627]
[2020/05/06 17:10:48.134 +08:00] [INFO] [peer.rs:714] ["failed to schedule peer tick"] [err="sending on a disconnected channel"] [tick=RAFT_LOG_GC] [peer_id=320755] [region_id=320627]
[2020/05/06 17:10:49.434 +08:00] [INFO] [peer.rs:714] ["failed to schedule peer tick"] [err="sending on a disconnected channel"] [tick=RAFT_LOG_GC] [peer_id=320776] [region_id=287021]
[2020/05/06 17:10:49.434 +08:00] [INFO] [peer.rs:714] ["failed to schedule peer tick"] [err="sending on a disconnected channel"] [tick=SPLIT_REGION_CHECK] [peer_id=320776] [region_id=287021]
[2020/05/06 17:11:01.239 +08:00] [INFO] [raft.rs:997] ["[logterm: 354, index: 1958147, vote: 320424] ignored vote from 320420 [logterm: 354, index: 1958147]: lease is not expired"] ["msg type"=MsgRequestPreVote] ["remaining ticks"=9] [term=354] [msg_index=1958147] [msg_term=354] [from=320420] [vote=320424] [log_index=1958147] [log_term=354] [raft_id=320252] [region_id=208574]
[2020/05/06 17:11:03.236 +08:00] [INFO] [peer.rs:714] ["failed to schedule peer tick"] [err="sending on a disconnected channel"] [tick=PD_HEARTBEAT] [peer_id=320755] [region_id=320627]
[2020/05/06 17:11:08.441 +08:00] [INFO] [peer.rs:714] ["failed to schedule peer tick"] [err="sending on a disconnected channel"] [tick=PD_HEARTBEAT] [peer_id=320776] [region_id=287021]

不能从其他节点上调度leader region ?

  1. 麻烦上传此 tikv.log 日志, 包含问题出现时间段前后1小时,多谢。
  2. 报错看起来是找不到要删除的region,能否找一下,这个region 287021 的其他日志,麻烦上传,多谢。

我打算直接重启下该节点,试一下

看之前的提问:TiKV个别节点leader region数目为0

4月30号从tidb v3.0.9 -> v4.0-rc版本。和他的情况很类似。

话说,咋删除调度器啊,你们文档 好像没给…

  1. 参考此文章,pd-ctl 支持动态创建和删除 Scheduler,你可以通过这些操作来控制 PD 的调度行为

https://pingcap.com/docs-cn/v3.0/reference/best-practices/pd-scheduling/#启停调度器

  1. 先查看当前的store 状态, pd-ctl 命令行执行store,查看当前store 状态。 方便的话,还是反馈下tikv.log日志,多谢

pd-ctl store命令 没啥,节点是up,就leader count、 leader_score 、leader_size 数是0

pd-ctl发现:

» scheduler show
[
  "balance-leader-scheduler",
  "balance-region-scheduler",
  "evict-leader-scheduler",
  "label-scheduler",
  "balance-hot-region-scheduler"
]

有evict-leader-*存在,但和官方文档描述有出入,不是evict-leader-{store-id}。

还是删掉了: scheduler remove evict-leader-scheduler

此时 store后,该节点leader相关一切正常,各节点leader数平衡了,只花了不到1min。

事故原因 我觉得还要排查下,

执行滚动升级,evict-leader-scheduler 不能正常移除?

应该是滚动升级的时候 ,加了驱逐leader策略 然后升级完成后,没有把这个策略删除把。。以前从2.0.13升级到3.0.3的时候也遇到过这个问题。

目前有两种情况会加上这个调度:

1、rolling update 时候自动添加,正常是升级完一个 tikv 之后自动再删除掉这个调度;如果中途出现了报错,就会有 evict 调度遗留。ps:如果重新 rolling update 成功,最终也会删掉。

2、人为通过 pd-ctl 添加 evict 调度

不知道目前 tidb 是否满足以上情况,

此话题已在最后回复的 1 分钟后被自动关闭。不再允许新回复。