为提高效率,提问时请提供以下信息,问题描述清晰可优先响应。
-
【TiDB 版本】:3.0.6
-
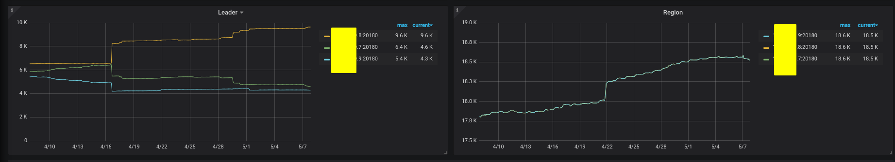
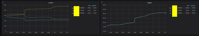
【问题描述】:观察到 Leader 在往不均匀的趋势发展,并且在查询时已经出现两个节点负载低一个节点负载高的情况, 请问有什么调参可以解决这个问题吗?
-
三个KV 节点的 磁盘大小一致,并且有 80%以上的使用空间
此外, empty regin 的数量似乎一直上涨,请问有什么办法可以让他merge回去么
感谢!
为提高效率,提问时请提供以下信息,问题描述清晰可优先响应。
【TiDB 版本】:3.0.6
【问题描述】:观察到 Leader 在往不均匀的趋势发展,并且在查询时已经出现两个节点负载低一个节点负载高的情况, 请问有什么调参可以解决这个问题吗?
三个KV 节点的 磁盘大小一致,并且有 80%以上的使用空间
此外, empty regin 的数量似乎一直上涨,请问有什么办法可以让他merge回去么
感谢!
出现大量空 region 的情况,集群是否有大量删数或者 truncate 表的操作?对于空 region 多情况,可以考虑开启或者调大 region merge 相关参数,同时对 leader 分布不均问题,也可以参考文档
https://pingcap.com/docs-cn/stable/reference/best-practices/pd-scheduling/#leaderregion-分布不均衡