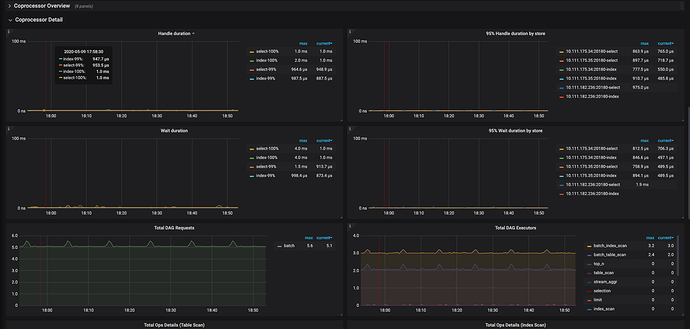
Hi,我最近使用tiup部署了tidb4.0rc,过程中曾多次删除,部署,但是Prometheus一直有个监控报警,但这是个空集群,没有任何请求,我在grafana查询监控信息等如下,是不是这个监控项有问题:grinning:
好的,我们查看下,会尽快答复,多谢
1 个赞
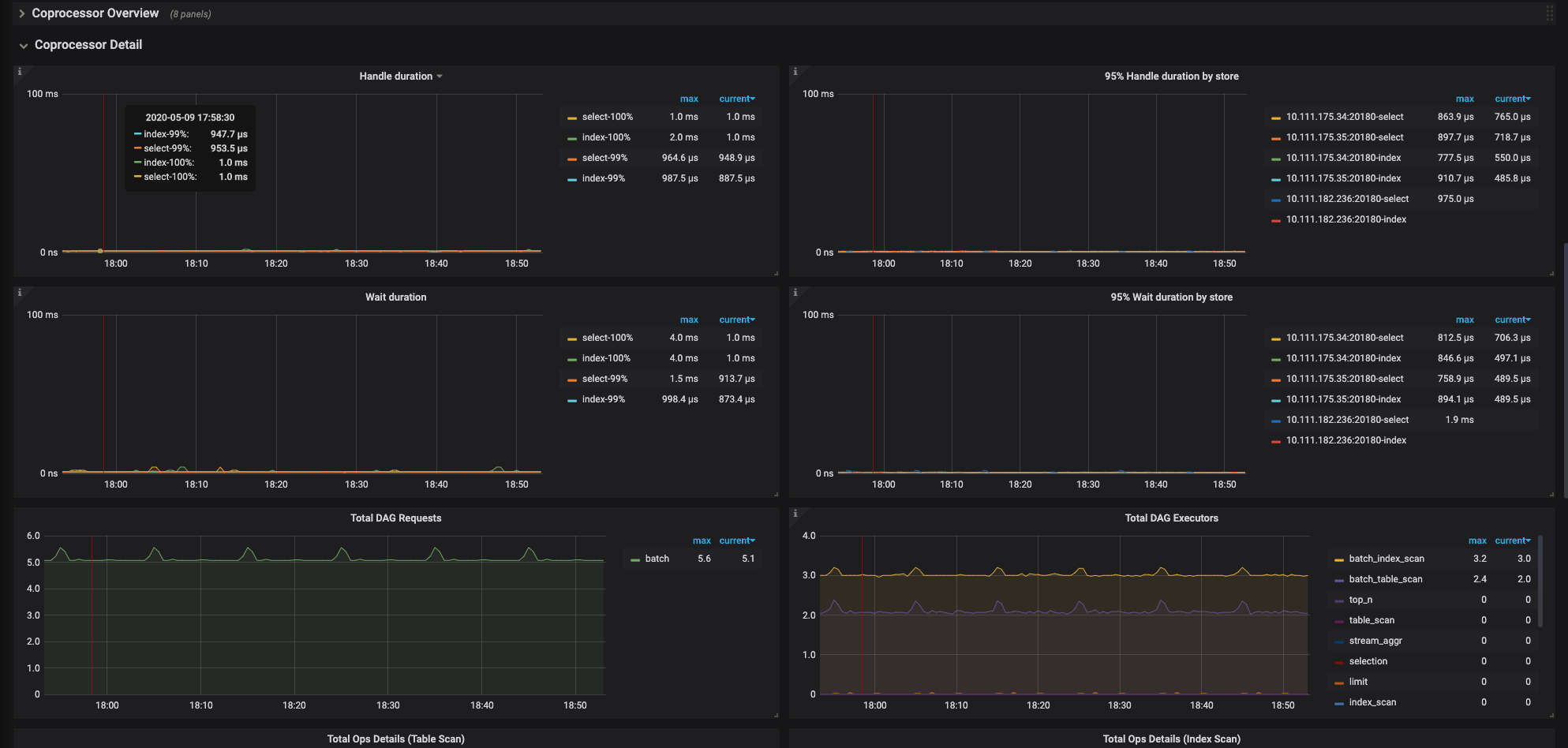
在Prometheus里有两个这个监控,其中一个指标不正确,当前的做法应该是删除其中不正确的监控,但是我尝试修改了tikv.rules.yml文件,但是 tiup reload的时候会将文件覆盖为默认文件,当前无法修改。 我们会在下个版本修改掉这个默认告警,多谢。 下图的是正常告警.
1 个赞
此话题已在最后回复的 1 分钟后被自动关闭。不再允许新回复。



