监控插件安装不了。。
sxc.log (1.3 MB) 这是tidb日志
你好,
请根据业务确认下,数据更新是否集中在那几个 KV 上,或者数据分布不均匀。
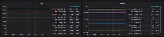
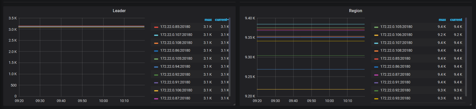
可以上传下 grafana 监控中 tikv leader 和 region 的监控截图这边看下(overview - server port status 已上传下)。从上面的 cpu 的截图发现,可能存在类似情况。
现在是业务低峰
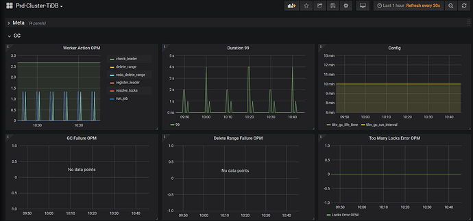
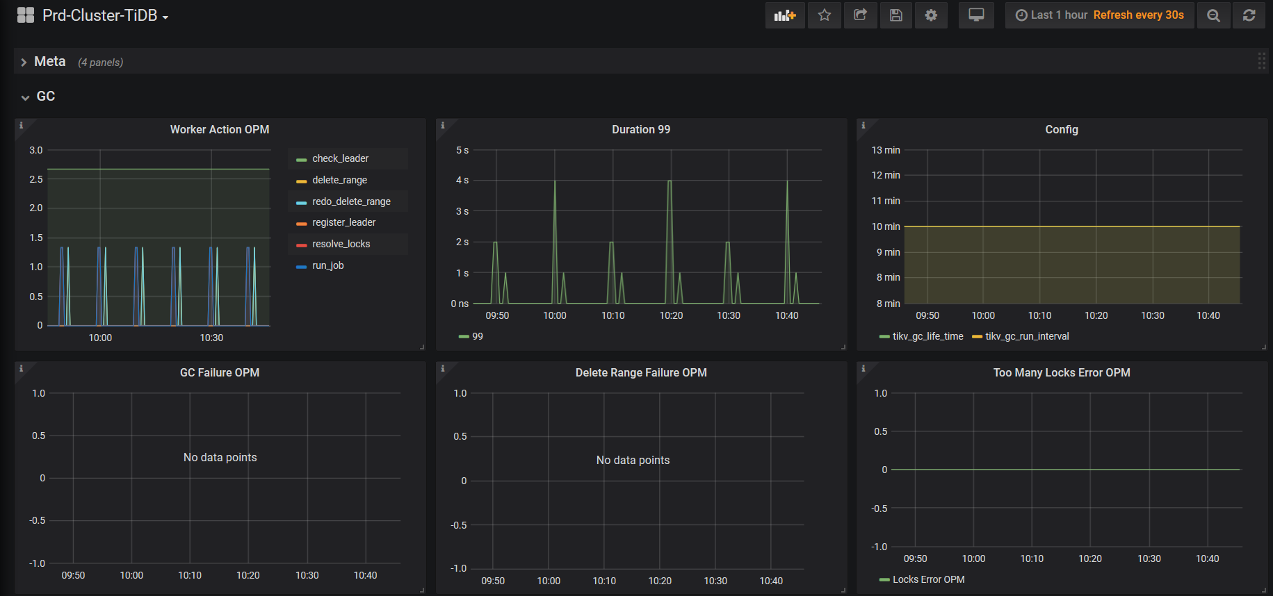
此时的 gc worker cpu 上传看下,时间与上面的 duration 时间保持一致
你好
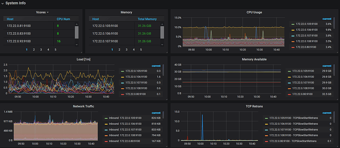
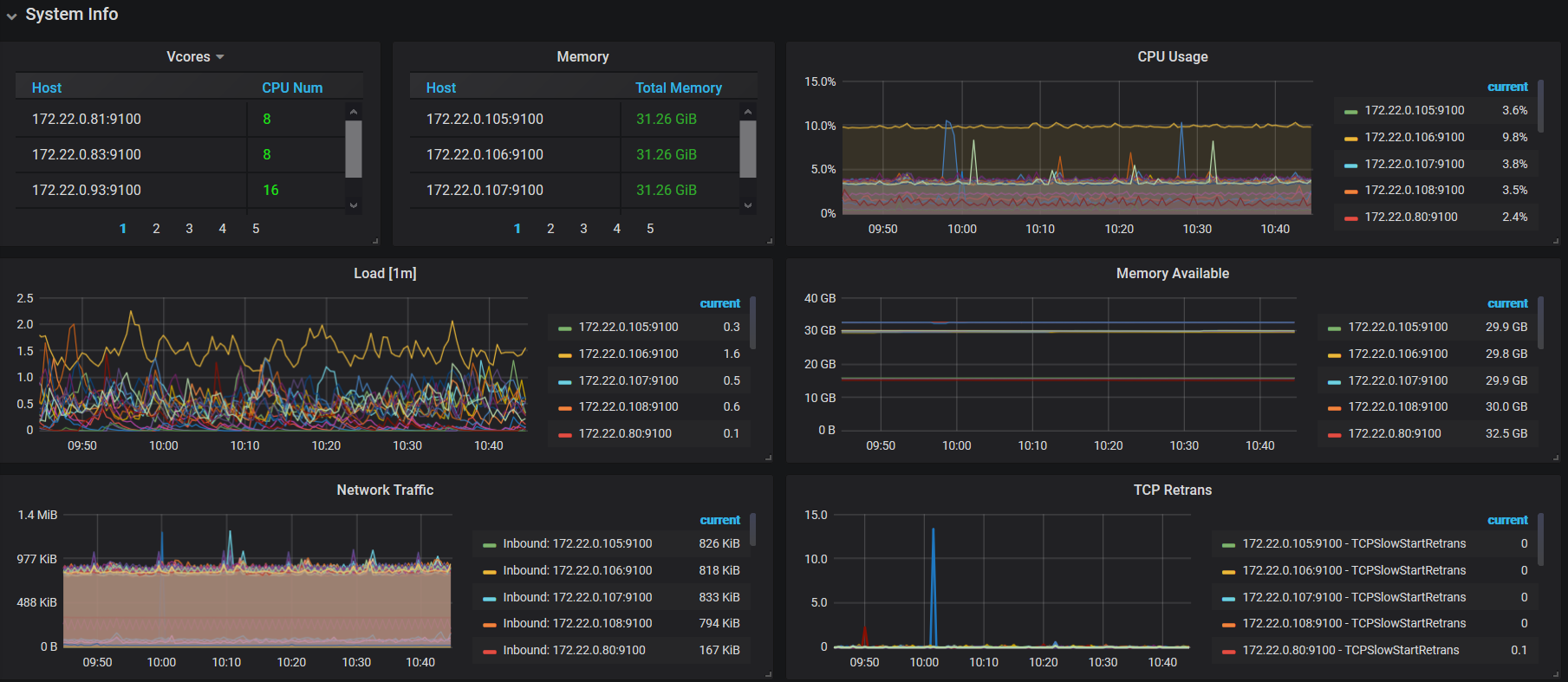
- 确认下 0.106 tikv 的服务器配置是否与其他tikv 一致?可以提供下 服务器配置信息 overview - system info
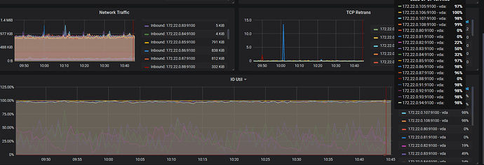
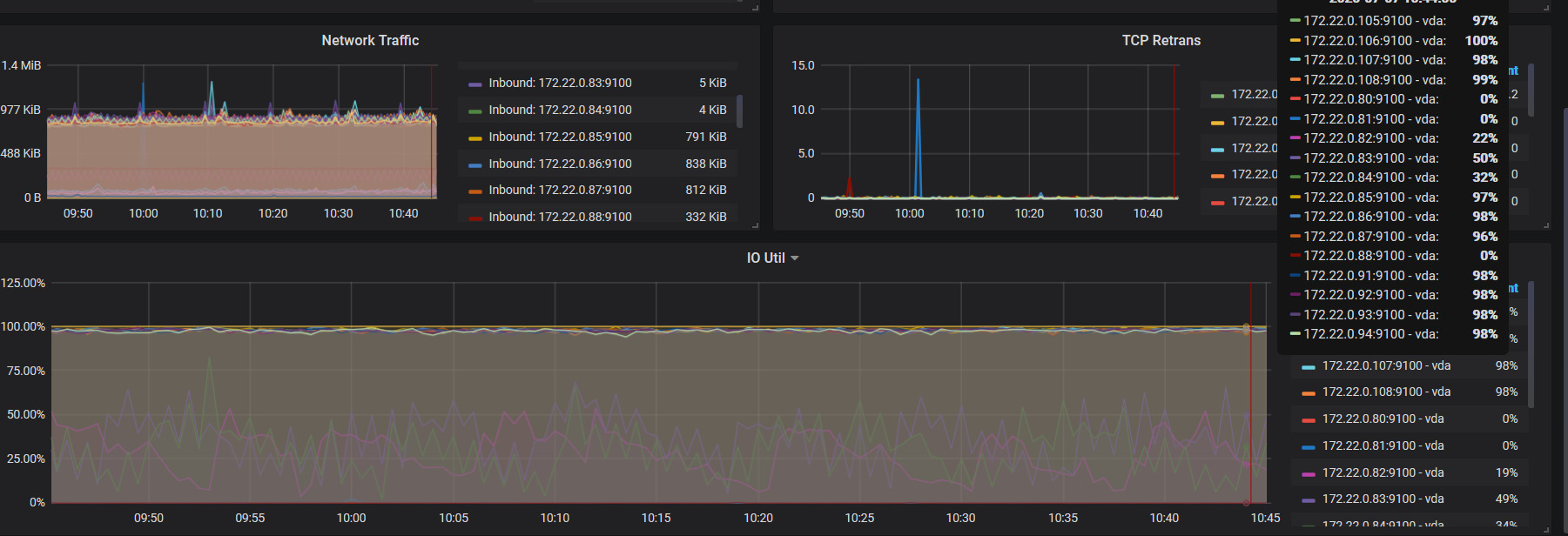
- 检查下当前 0.106 的磁盘 io 情况,node export - disk 部分的监控。
- 上传下 tidb 监控中 gc 的相关监控截图
配置完全一样,这个节点是换的 在kv节点之间换来换去
这个 tikv 节点的 io util 都很高呀,请问,tikv 节点的服务器配置都是相同的吗?是否都为 ssd 或者 nvme 的盘?如果当前磁盘 io 高。那 gc 时间可能会延长,建议检查下磁盘io 情况是否符合 tidb 线上标准。
目前对业务有影响吗?或者业务上游反馈吗。
fio 测试方法:
fio -ioengine=psync -bs=32k -fdatasync=1 -thread -rw=randwrite -size=10g -filename=/data1/deploy/fio_randwrite_test.txt -name=‘fio randwrite test’ -iodepth=4 -runtime=60 -numjobs=4 -group_reporting --output-format=json --output=fio_randwrite_result.json
fio -ioengine=psync -bs=32k -fdatasync=1 -thread -rw=randwrite -size=10g -filename=/data1/deploy/fio_randwrite_test.txt -name=‘fio randwrite test’ -iodepth=4 -runtime=60 -numjobs=4 -group_reporting --output-format=json --output=fio_randwrite_result.json
io应该是不满足要求的,我们使用的是阿里云的ssd
业务暂时不影响 就是怕升级之后高峰会有问题
现在是所有的kv节点io都高。。这是怎么回事 我现在业务低峰啊
云盘不是本地 ssd 是吧。
看下 overview - region health 监控。
确认下当前的集群的 topo,可以上传下 inventory 文件。









