为提高效率,提问时请提供以下信息,问题描述清晰可优先响应。
- 【TiDB 版本】:v 3.0.16
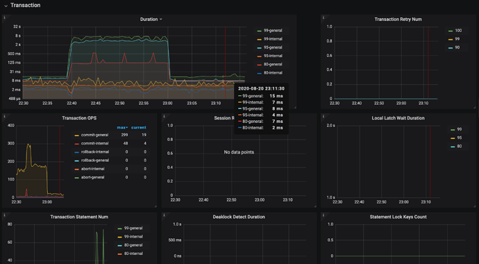
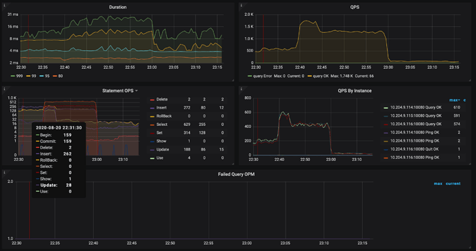
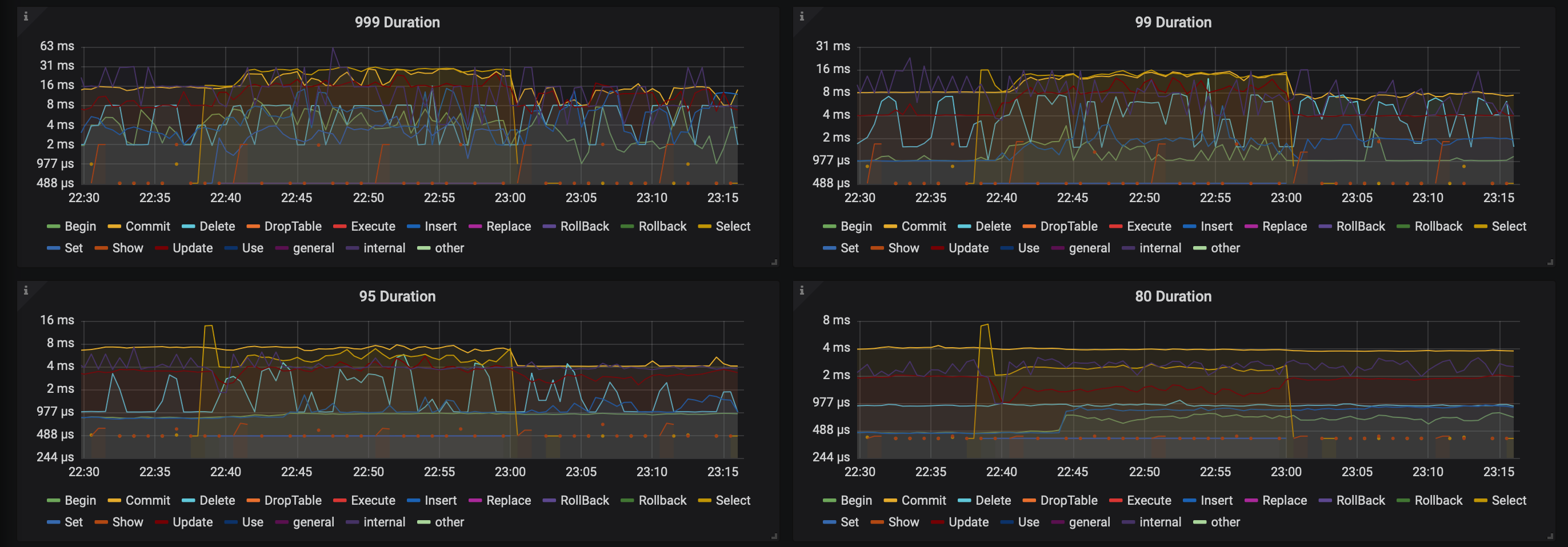
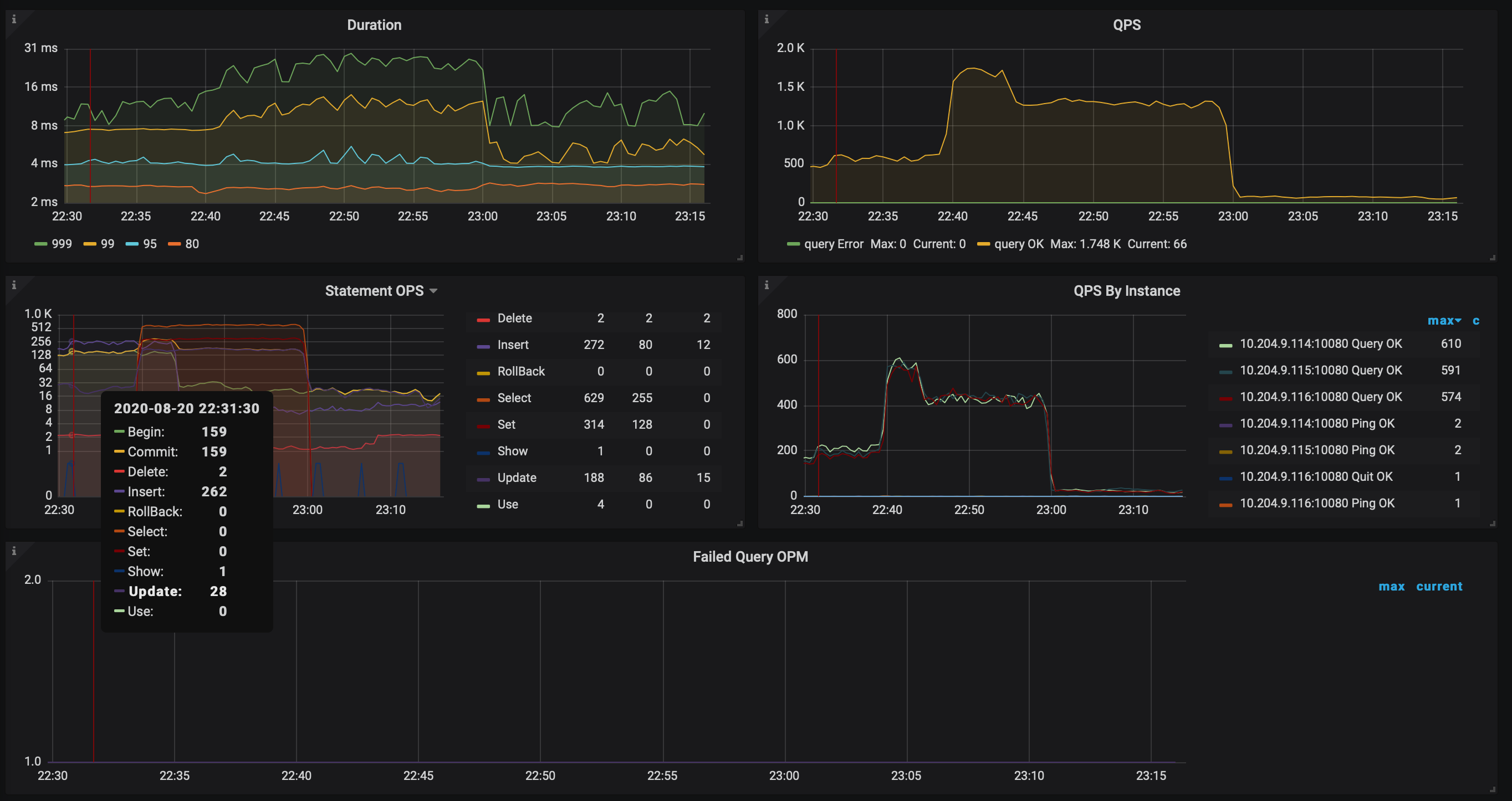
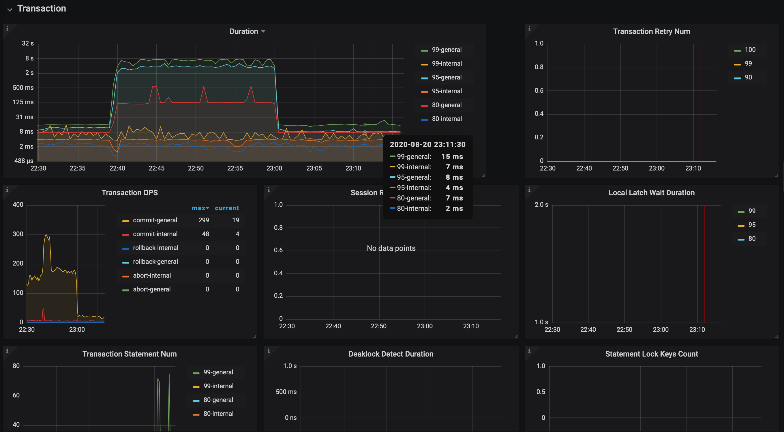
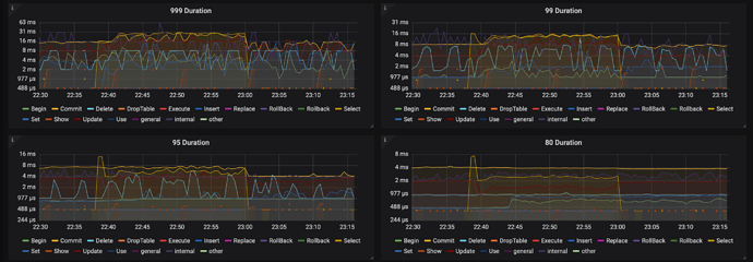
- 【问题描述】:在进行业务压测时候发现性能不佳,排查系统发现Transaction中Duration有问题。但是Query Summary 中的Duration正常,求排查思路。
开的乐观锁,几乎没发现kv back,检查的Duration都正常,retry_limit为0,disable_txn_auto_retry为1。
若提问为性能优化、故障排查类问题,请下载脚本运行。终端输出打印结果,请务必全选并复制粘贴上传。



