tidb4.0.0版-使用TiFlash一直重启,如何定位问题

前提:

  • TIDB版本4.0.0 使用Tiup管理集群
  • 操作系统centos7

集群服务器配置

问题:

1、扩容的tiflash虽然是4核32G的,但是只复制了一张表的一个副本。
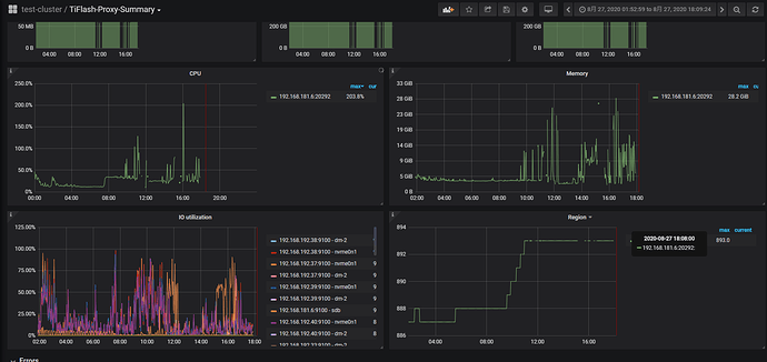
2、查看tiflash、所在服务器发现一直Out of memory,不断的重启tiflash,该如何排查定位问题?
3、有没有什么办法可以优化tiflash?

 dmesg -T

dmesg -T | grep Out

监控参考:

  1. 请问要同步的表有多大?
  2. 能否再重新试试,从开始到OOM的过程中,当内存占用很多时,抓一下火焰图,多谢。
    curl -G “ip:port/debug/pprof/heap?seconds=30” > heap.profile 反馈profile文件
    ip地址为tidb服务器的ip,端口为tidb_status_port的端口

1、同步的表七千万数据
2、无法导出tiflash的profile文件

请问下是表同步完成之后执行查询出现 OOM 还是在同步过程中不断 OOM ?

同步完成之后,执行查询的时候不断oom

可以调整下 mark_cache_size & minmax_index_cache_size 这两个参数试试,参考文档

https://docs.pingcap.com/zh/tidb/stable/tiflash-configuration#配置文件-tiflashtoml

配置文件部分,默认是 5G,可以调成 1G 试下。另外建议升级至 4.0.4 或者即将发布的 4.0.5 版本,对内存占用这块有优化。

1、调整过程如下:

[tidb@master bin]$ tiup cluster edit-config test-cluster

修改配置文件:

server_configs:
    tiflash:
        mark_cache_size : 1073741824
        minmax_index_cache_size : 1073741824

执行生效:

[tidb@master bin]$ tiup cluster reload test-cluster -R tiflash

我理解以上这两个参数把数据缓存调小,只是起到缓解的作用,遇到大量的查询tiflash该oom还是oom是吧:joy:

2、下面这个参数需要限制下么,这个参数没有太理解什么意思,可以帮忙解释下么?

max_memory_usage_for_all_queries = 0 # 所有查询过程中,对中间数据的内存限制

3、4.0.5 版本什么时候发布,有哪些比价关键的升级么,可以透露下么。:blush:

1、我理解以上这两个参数把数据缓存调小,只是起到缓解的作用,遇到大量的查询tiflash该oom还是oom是吧
→ 是的,正式的生产环境部署 TiFlash 对内存要求是 128G+ ,部署的环境机器内存本身就比较小(32G),所以出现 OOM 问题也能理解。

https://docs.pingcap.com/zh/tidb/stable/hardware-and-software-requirements

2、max_memory_usage_for_all_queries 参数要跟 max_memory_usage 配合来看, max_memory_usage_for_all_queries 参数意思是对所有查询的中间数据缓存没有限制,而 max_memory_usage 则限制了单条查询的中间数据缓存大小,当一条查询的中间数据缓存超过设置的大小,语句的执行会被终止。

3、4.0.5 今天会发布(如果没有就是下周), 参考官网 《版本发布历史》 会具体介绍每个小版本的优化和修复的问题。

:blush:多谢解惑!

1、对于以下这两个参数还不是太理解,烦请给解释下呗。

mark_cache_size  # 数据块元信息的内存 cache 大小限制,通常不需要修改
minmax_index_cache_size  # 数据块 min-max 索引的内存 cache 大小限制,通常不需要修改

2、修改这两个参数限制是否会对查询有影响,哪方面影响。

3、如果在一次大查询中,执行计划中调用的tiflash服务器重启了,是否对此次查询有影响。

  • 有影响的话是影响当前sql的响应速度,还是直接查询失败,还是其他……
  • 如果没有影响的话是否此次查询会再次扫描kv节点中的数据,执行计划调整不影响当前操作。
  1. mark_cache_size, minmax_index_cache_size 均用于配置 TiFlash 存储引擎一些数据索引信息在内存中缓存的大小。用于对磁盘上数据块的初步过滤,优化读取过程中 I/O 操作。
  2. 减少这两个参数,用于缓存的内存会减少,相应地,在读取时可能需要重新从磁盘加载索引信息,磁盘 I/O 会增加,会对读性能有一定影响。
  3. 在仅有一个 TiFlash 节点,且数据仅配置了 1 个 TiFlash 副本的情况下。查询会在尝试重试一段时间后返回失败。
    在有两个或多个 TiFlash 节点,且数据配置了 2 个或以上 TiFlash 副本的情况下。一个 TiFlash 节点失败了,TiDB 会重新路由到其他 TiFlash 节点上进行重试。

如果所有 TiFlash 节点都发生异常,目前并不会重新路由到 TiKV 节点进行重试。一点是性能可能会有较大的变化,对业务也有风险,另外是整个执行计划会需要重新生成。
在所有 TiFlash 节点一段时间内不能恢复的情况下,如果能接受查询降级到 TiKV 节点对外服务,需要业务使用 Engine 隔离,调整涉及到 TiFlash 副本数据的 SQL,让 TiDB 仅访问 TiKV 节点。

理解了,非常感谢您做出如此详细解释,多谢:+1:

:+1: 好的

v4.0.5 版本昨天已经正式发布了。
请问通过升级版本/调整参数,OOM的问题有得到解决吗?

多谢看到了,因为是生产环境这两天是数据交付日,得延一延,有结果我会反馈

多谢。