tidb4.0.5集群中单个kv内存偏高不下的问题

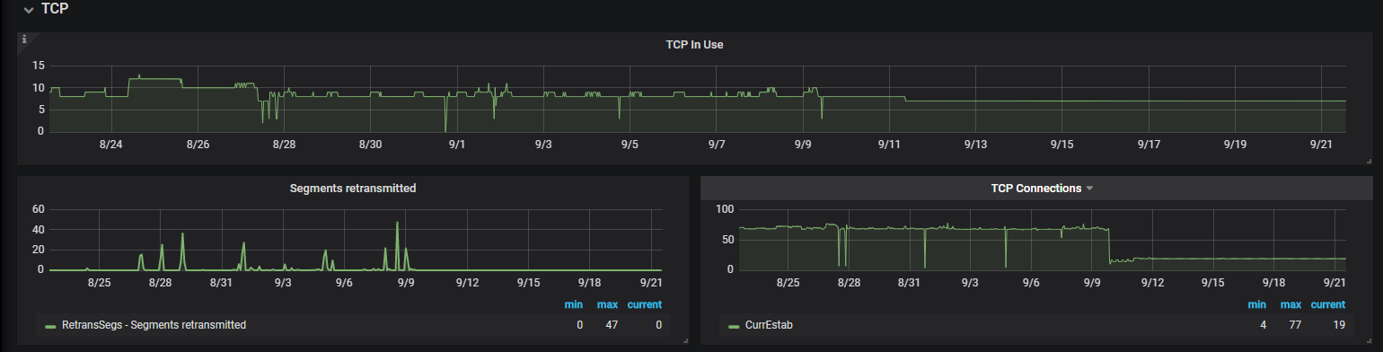
1、内存使用一直其中一台kv使用比较高,不是单独几个小时出现这种情况,上面的截图可以看出来。从配置好就是这样。

2、执行tiup ctl tikv --host 127.0.0.1:20160 metrics -t jemalloc > jemalloc.stat
127.0.0.1(换成了我内存使用偏高的ip)
报错:-bash: jemalloc.stat: 权限不够

3、关于让提供的对应时间的log问题,我这边没法提供,现监控保存的数据一直都是其中一台kv内存使用偏高,不是某一时间段使用偏高

1 个赞

参考这个帖子看看,是不是 arm ,有没有开启 tph?

1 个赞

1、我查看我集群中kv服务器都是x86_64,因为centos7操作系统默认是开启THP的没有关闭
我这边执行了关闭并重启了集群
echo never > /sys/kernel/mm/transparent_hugepage/enabled
echo never > /sys/kernel/mm/transparent_hugepage/defrag
查看内存使用,并没有降到0
grep AnonHugePages /proc/meminfo
执行结果:
AnonHugePages: 2048 kB

但是查看禁用已经生效了
cat /proc/sys/vm/nr_hugepages && sysctl vm.nr_hugepages
结果为:
0
vm.nr_hugepages = 0

2、关闭THP对tidb集群是否有影响?

1 个赞
  1. echo never > /sys/kernel/mm/transparent_hugepage/enabled 以及 echo never > /sys/kernel/mm/transparent_hugepage/defrag 是可以动态关闭 THP 的。但是如果没有配置开机默认禁用的话。重启后是会默认开启的。
    另外,cat /proc/sys/vm/nr_hugepages && sysctl vm.nr_hugepages 是用于查询 hugepages 的配置。
  2. 对于数据库应用,不推荐使用 THP,因为数据库往往具有稀疏而不是连续的内存访问模式,且当高阶内存碎片化比较严重时,分配 THP 页面会出现较大的延迟。若开启针对 THP 的直接内存规整功能,也会出现系统 CPU 使用率激增的现象,因此建议关闭 THP。
1 个赞

多谢
1、我这边配置了开机默认禁用
2、因为是生产环境,我这边还有一个疑问就是禁用了THP,会解决集群中其中一台kv的内存一直使用偏高的问题么?

您好,给您的帖子主要是arm下存在这个问题,排除下这个可能性,如果是x86,可能不是这个问题。请问,当前tikv还存在内存占用多吗?x86关闭也比较好,不存在问题。

多谢,我查看了下最近七天的监控还是其中一台kv占用过多,还有什么调整的方式可以尝试么

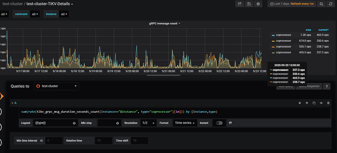
麻烦发一下 TiKV-Details 监控下面 grpc 下面的 grpc count 修改如下语句后的图:

sum(rate(tikv_grpc_msg_duration_seconds_count{instance=~"$instance", type="coprocessor"}[1m])) by (instance,type)

看上去 cop 的请求也有点不太均匀。你的这个集群主要是读,是有怀疑主要是 cop 请求造成的。
tiup ctl tikv --host 127.0.0.1:20160 metrics -t jemalloc > jemalloc.stat
这个能提高权限拿下嘛?

多谢帮忙分析:grinning:
jemalloc.stat (1004.0 KB)

麻烦再拿一下: ps -T -p tikv-pid
这个 tikv 进程用刚刚你抓的那个 tikv 的进程
ps: 得拿那个内存最高的。刚那个 jemallc.stat 是拿的最高的那台嘛?

是的上面截图可以看到192.168.192.40是内存使用最高的
这个命令ps -T -p tikv-pid在最高的kv上运行是吧

是的,刚抓的 jemalloc 的也是那台机器嘛?

刚抓的 jemalloc是内存使用最高的机器IP换成了192.168.192.40

[tidb@prdtikv40 ~]$ ps -ef|grep  1930
tidb      1930     1 99 9月09 ?       57-06:27:18 bin/tikv-server --addr 0.0.0.0:20160 --advertise-addr 192.168.192.40:20160 --status-addr 192.168.192.40:20180 --pd 192.168.192.31:2379,192.168.192.32:2379,192.168.192.33:2379 --data-dir /home/tidb/deploy/tikv-20160/data --config conf/tikv.toml --log-file /home/tidb/deploy/tikv-20160/log/tikv.log
tidb     15733 15674  0 15:20 pts/0    00:00:00 grep --color=auto 1930
[tidb@prdtikv40 ~]$ ps -ef|grep  1930^C
[tidb@prdtikv40 ~]$ ps -T -p 1930
  PID  SPID TTY          TIME CMD
 1930  1930 ?        00:00:01 tikv-server
 1930  1948 ?        00:00:00 tikv-server
 1930  1949 ?        00:00:00 tikv-server
 1930  1950 ?        00:00:00 tikv-server
 1930  1951 ?        00:00:00 tikv-server
 1930  1952 ?        00:00:00 tikv-server
 1930  1953 ?        00:00:00 tikv-server
 1930  1954 ?        00:00:00 tikv-server
 1930  1955 ?        00:00:00 tikv-server
 1930  1956 ?        00:00:00 tikv-server
 1930  1957 ?        00:00:00 tikv-server
 1930  1958 ?        00:00:00 tikv-server
 1930  1959 ?        00:00:00 tikv-server
 1930  1960 ?        00:00:00 tikv-server
 1930  1961 ?        00:00:00 tikv-server
 1930  1962 ?        00:00:00 tikv-server
 1930  1963 ?        00:00:00 tikv-server
 1930  1971 ?        00:06:45 slogger
 1930  1974 ?        00:00:05 default-executo
 1930  1975 ?        00:00:00 resolver-execut
 1930  1976 ?        00:05:52 grpc_global_tim
 1930  1977 ?        00:28:46 pd-0
 1930  1978 ?        00:10:40 timer
 1930  1996 ?        00:00:00 addr-resolver
 1930  1997 ?        00:06:25 region-collecto
 1930  1998 ?        00:02:04 time-monitor
 1930  1999 ?        01:52:32 rocksdb:low0
 1930  2000 ?        01:55:19 rocksdb:low1
 1930  2001 ?        01:53:22 rocksdb:low2
 1930  2002 ?        00:11:58 rocksdb:high0
 1930  2003 ?        00:00:00 tikv-server
 1930  2005 ?        00:05:47 grpc_global_tim
 1930  2020 ?        00:00:02 rocksdb:dump_st
 1930  2021 ?        00:00:00 rocksdb:pst_st
 1930  2022 ?        01:57:04 rocksdb:low3
 1930  2023 ?        01:57:02 rocksdb:low4
 1930  2024 ?        01:50:18 rocksdb:low5
 1930  2025 ?        00:12:34 rocksdb:high1
 1930  2026 ?        00:00:00 tikv-server
 1930  2062 ?        00:00:05 rocksdb:dump_st
 1930  2063 ?        00:00:00 rocksdb:pst_st
 1930  2064 ?        01:12:44 gc-worker
 1930  2065 ?        00:00:00 lock-collector
 1930  2066 ?        4-08:51:43 unified-read-po
 1930  2067 ?        4-08:54:34 unified-read-po
 1930  2068 ?        4-08:49:46 unified-read-po
 1930  2069 ?        4-08:51:12 unified-read-po
 1930  2070 ?        4-08:55:04 unified-read-po
 1930  2071 ?        4-08:53:09 unified-read-po
 1930  2072 ?        4-08:52:53 unified-read-po
 1930  2073 ?        4-08:50:17 unified-read-po
 1930  2074 ?        4-08:51:57 unified-read-po
 1930  2075 ?        00:00:00 gc-worker
 1930  2076 ?        4-08:52:58 unified-read-po
 1930  2077 ?        4-08:50:11 unified-read-po
 1930  2078 ?        4-08:51:36 unified-read-po
 1930  2079 ?        00:00:00 store-read-low-
 1930  2080 ?        00:00:00 store-read-low-
 1930  2081 ?        00:00:00 store-read-low-
 1930  2082 ?        00:00:00 store-read-low-
 1930  2083 ?        00:00:00 store-read-low-
 1930  2084 ?        00:00:00 store-read-low-
 1930  2085 ?        00:00:00 store-read-low-
 1930  2086 ?        00:00:00 store-read-low-
 1930  2087 ?        00:00:57 store-read-norm
 1930  2088 ?        00:00:57 store-read-norm
 1930  2089 ?        00:00:57 store-read-norm
 1930  2090 ?        00:00:58 store-read-norm
 1930  2091 ?        00:00:57 store-read-norm
 1930  2092 ?        00:00:57 store-read-norm
 1930  2093 ?        00:00:58 store-read-norm
 1930  2094 ?        00:00:58 store-read-norm
 1930  2095 ?        00:00:20 store-read-high
 1930  2096 ?        00:00:20 store-read-high
 1930  2097 ?        00:00:20 store-read-high
 1930  2098 ?        00:00:20 store-read-high
 1930  2099 ?        00:00:20 store-read-high
 1930  2100 ?        00:00:20 store-read-high
 1930  2101 ?        00:00:20 store-read-high
 1930  2102 ?        00:00:20 store-read-high
 1930  2103 ?        00:06:06 sched-worker-po
 1930  2104 ?        00:06:07 sched-worker-po
 1930  2105 ?        00:06:07 sched-worker-po
 1930  2106 ?        00:06:07 sched-worker-po
 1930  2107 ?        00:06:06 sched-worker-po
 1930  2108 ?        00:06:07 sched-worker-po
 1930  2109 ?        00:06:06 sched-worker-po
 1930  2110 ?        00:06:05 sched-worker-po
 1930  2111 ?        00:00:54 sched-high-pri-
 1930  2112 ?        00:00:54 sched-high-pri-
 1930  2113 ?        00:00:54 sched-high-pri-
 1930  2114 ?        00:00:54 sched-high-pri-
 1930  2115 ?        12:09:59 grpc-server-0
 1930  2116 ?        11:55:48 grpc-server-1
 1930  2117 ?        10:04:14 grpc-server-2
 1930  2118 ?        04:20:24 grpc-server-3
 1930  2119 ?        00:14:11 split-check
 1930  2121 ?        05:53:56 steady-timer
 1930  2122 ?        17:40:48 raftstore-16640
 1930  2123 ?        17:41:04 raftstore-16640
 1930  2124 ?        09:57:09 future-poller0
 1930  2126 ?        01:08:46 apply-0
 1930  2127 ?        01:08:31 apply-1
 1930  2128 ?        00:21:17 snap-generator-
 1930  2129 ?        00:21:51 snap-generator-
 1930  2130 ?        01:13:38 snapshot-worker
 1930  2131 ?        00:02:42 raft-gc-worker
 1930  2132 ?        00:00:05 cleanup-worker
 1930  2133 ?        00:11:48 stats-monitor
 1930  2134 ?        00:46:04 pd-worker
 1930  2135 ?        00:00:00 consistency-che
 1930  2136 ?        00:00:00 pd-worker
 1930  2137 ?        00:00:25 gc-manager
 1930  2138 ?        00:04:51 tso0
 1930  2139 ?        00:01:27 cdc
 1930  2140 ?        00:00:00 sst-importer0
 1930  2141 ?        00:00:00 sst-importer1
 1930  2142 ?        00:00:00 sst-importer2
 1930  2143 ?        00:00:00 sst-importer3
 1930  2144 ?        00:00:00 sst-importer4
 1930  2145 ?        00:00:00 sst-importer5
 1930  2146 ?        00:00:00 sst-importer6
 1930  2147 ?        00:00:00 sst-importer7
 1930  2148 ?        00:00:16 debugger0
 1930  2149 ?        00:00:00 waiter-manager
 1930  2150 ?        00:00:00 deadlock-0
 1930  2151 ?        00:00:00 deadlock-detect
 1930  2152 ?        00:00:00 waiter-manager
 1930  2153 ?        00:00:00 backup-endpoint
 1930  2154 ?        00:05:29 rocksdb-metrics
 1930  2155 ?        00:01:13 snap-sender0
 1930  2156 ?        00:01:13 snap-sender1
 1930  2157 ?        00:01:14 snap-sender2
 1930  2158 ?        00:01:13 snap-sender3
 1930  2159 ?        00:01:19 snap-handler
 1930  2161 ?        00:00:00 deadlock-detect
 1930  2162 ?        00:38:30 transport-stats
 1930  2163 ?        00:20:37 status-server
 1930  2183 ?        00:00:05 default-executo
 1930  2184 ?        00:01:01 coarsetime
 1930  2185 ?        00:00:01 futures-timer
 1930  2190 ?        00:00:10 default-executo
 1930 21133 ?        00:00:03 default-executo
 1930 21134 ?        00:00:02 default-executo
 1930 24906 ?        00:00:05 default-executo
 1930 27065 ?        00:00:01 default-executo
 1930 27160 ?        00:00:01 default-executo
[tidb@prdtikv40 ~]$


192.168.192.40 这台机器从 PD 上看是处于 Up 的状态嘛? pdctl >> store 的信息可以拿一下

另外在拿下 cat /proc/{$pid}/status 的信息看下校对下,看 jemalloc 的内存使用只有 30多G

是up状态的没有down过

[tidb@prdtikv40 ~]$ cat /proc/1930/status
Name:   tikv-server
Umask:  0022
State:  S (sleeping)
Tgid:   1930
Ngid:   0
Pid:    1930
PPid:   1
TracerPid:      0
Uid:    1000    1000    1000    1000
Gid:    1000    1000    1000    1000
FDSize: 4096
Groups: 1000
NStgid: 1930
NSpid:  1930
NSpgid: 1930
NSsid:  1930
VmPeak: 100658824 kB
VmSize: 100648572 kB
VmLck:         0 kB
VmPin:         0 kB
VmHWM:  63507268 kB
VmRSS:  57065104 kB
RssAnon:        57056408 kB
RssFile:            8696 kB
RssShmem:              0 kB
VmData: 100593456 kB
VmStk:       236 kB
VmExe:     36400 kB
VmLib:      3184 kB
VmPTE:    181548 kB
VmSwap:        0 kB
HugetlbPages:          0 kB
CoreDumping:    0
THP_enabled:    1
Threads:        147
SigQ:   0/256546
SigPnd: 0000000000000000
ShdPnd: 0000000000000000
SigBlk: 0000000000000000
SigIgn: 0000000000001000
SigCgt: 0000000180004e43
CapInh: 0000000000000000
CapPrm: 0000000000000000
CapEff: 0000000000000000
CapBnd: 000000ffffffffff
CapAmb: 0000000000000000
NoNewPrivs:     0
Seccomp:        0
Speculation_Store_Bypass:       thread vulnerable
Cpus_allowed:   ffff
Cpus_allowed_list:      0-15
Mems_allowed:   00000000,00000000,00000000,00000000,00000000,00000000,00000000,00000000,00000000,00000000,00000000,00000000,00000000,00000000,00000000,00000000,00000000,00000000,00000000,00000000,00000000,00000000,00000000,00000000,00000000,00000000,00000000,00000000,00000000,00000000,00000000,00000001
Mems_allowed_list:      0
voluntary_ctxt_switches:        488
nonvoluntary_ctxt_switches:     7
[tidb@prdtikv40 ~]$