用flink往tidb中写入数据。做了一个只有两个字段的表写入。速度还不到100条每秒。
为提高效率,请提供以下信息,问题描述清晰能够更快得到解决:
【 TiDB 使用环境】
V5.3.0版本TIDB
所有机器都是16C64G1Tssd
3PD+TIDB
9TIKV
3TIFLASH
【概述】 场景 + 问题概述
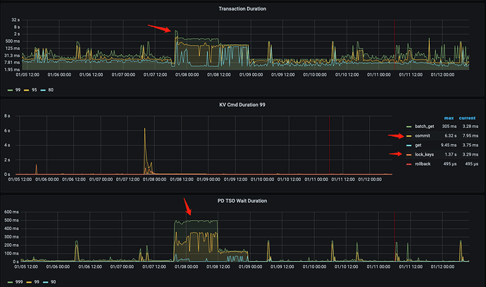
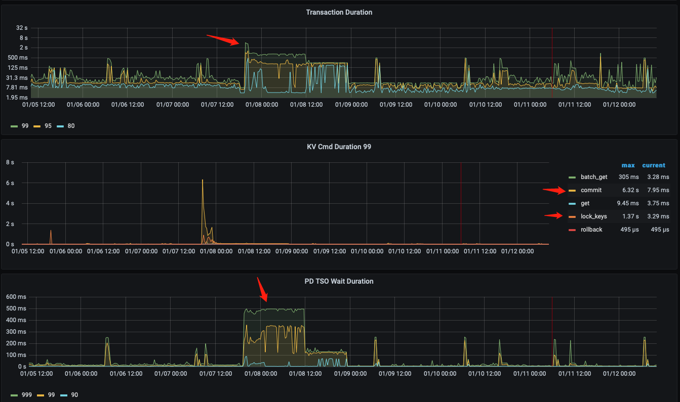
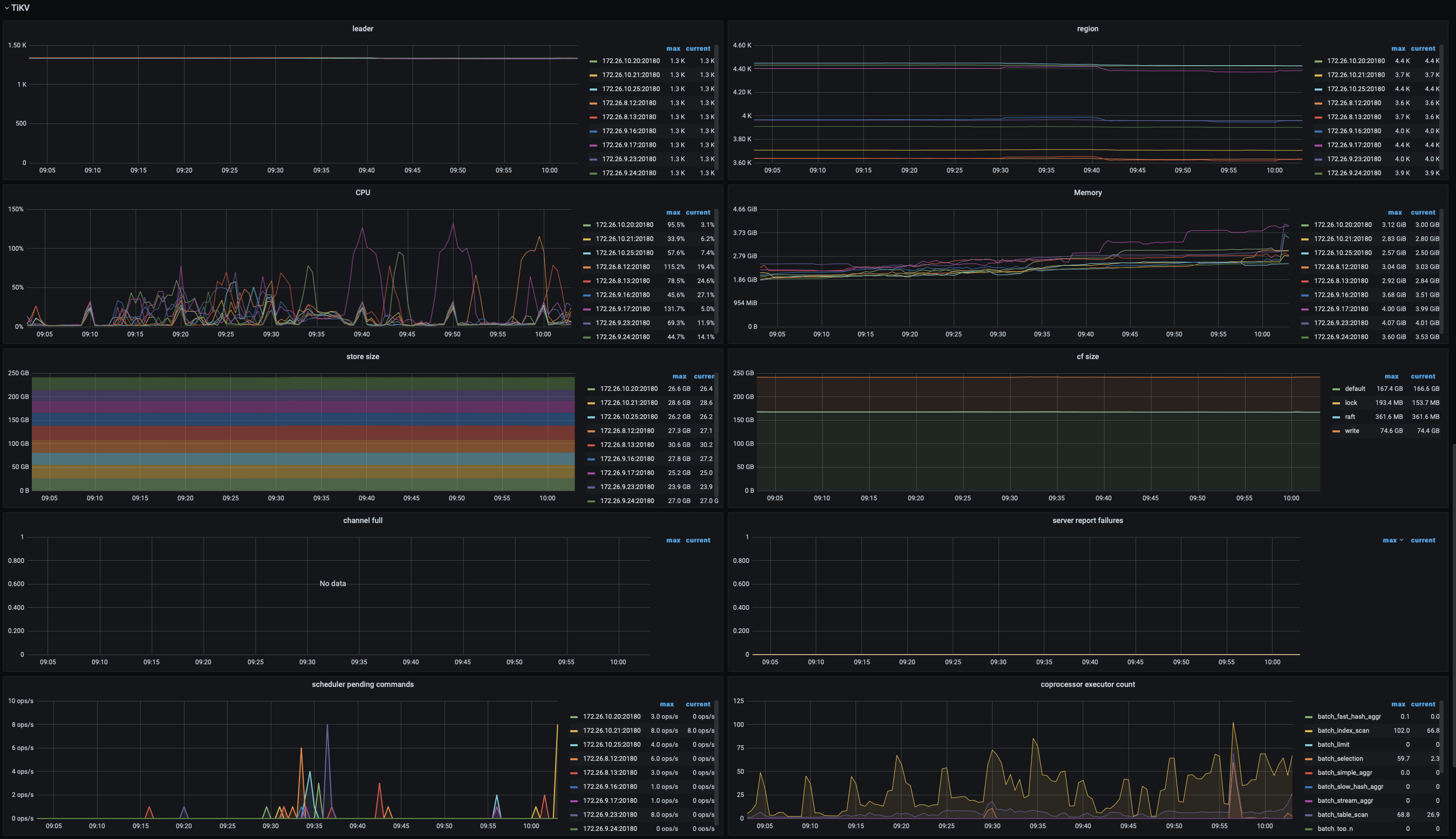
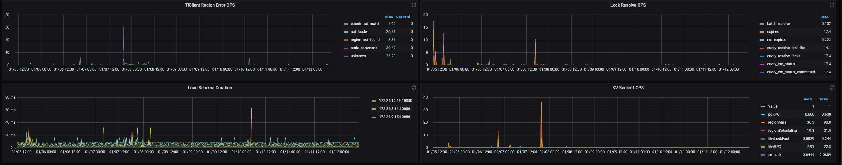
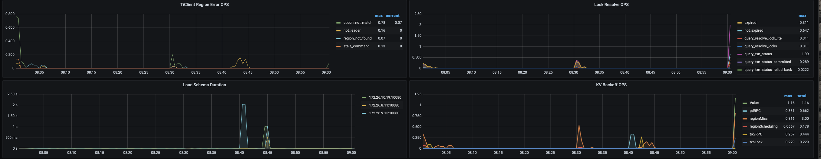
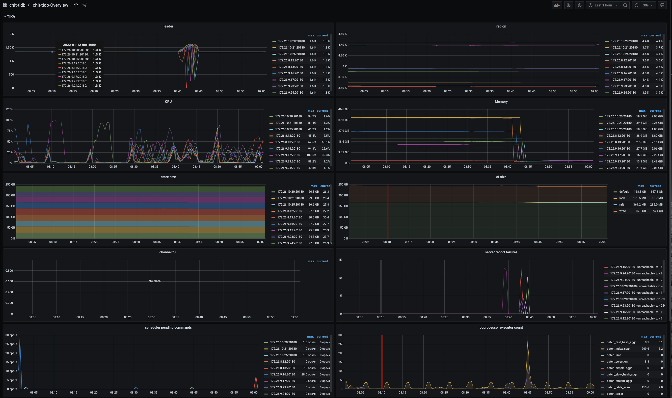
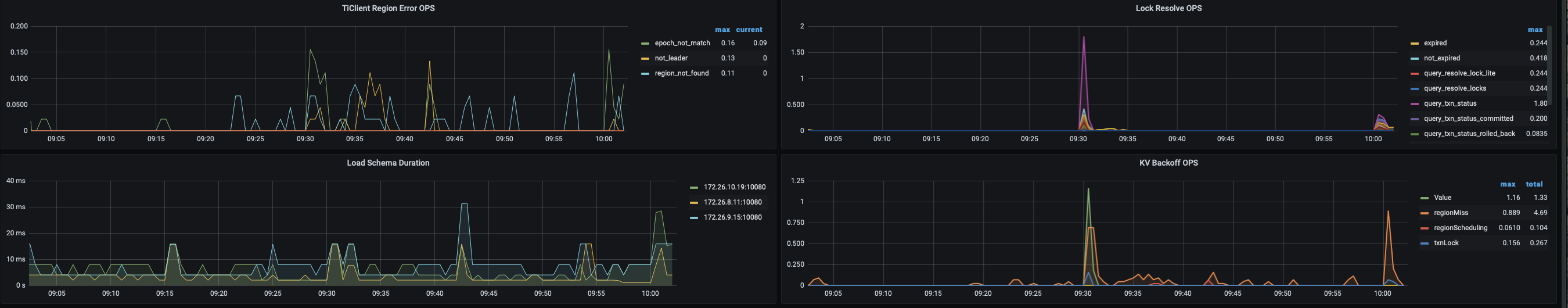
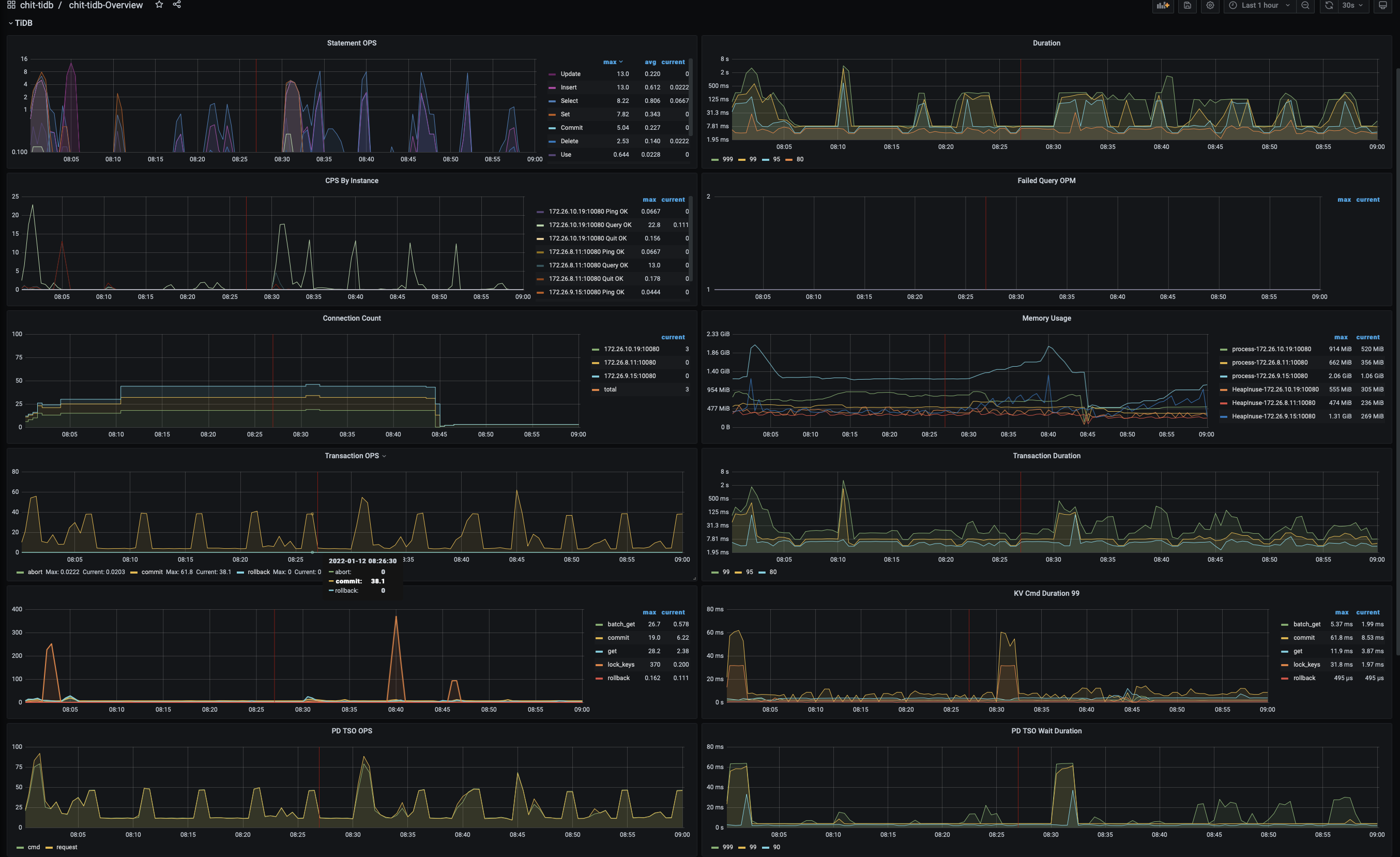
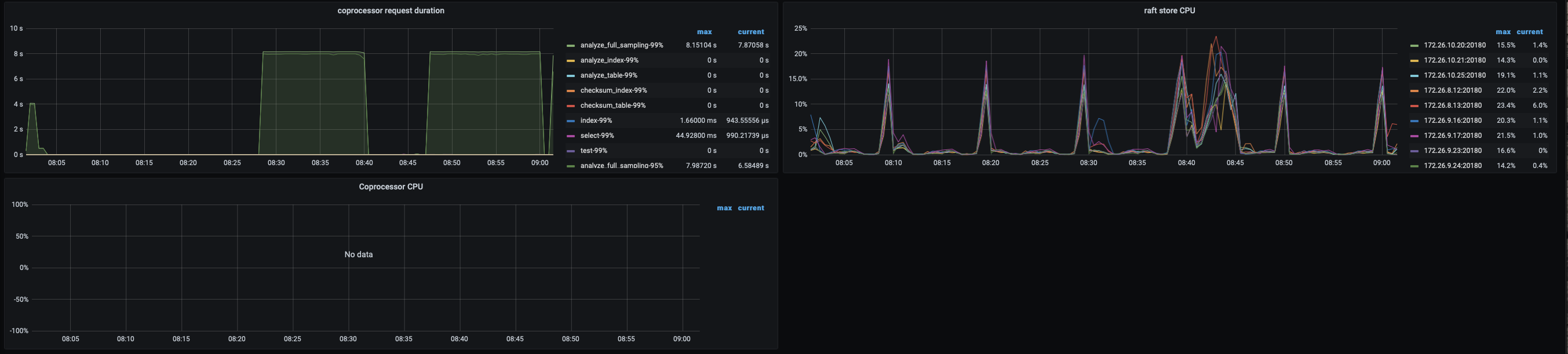
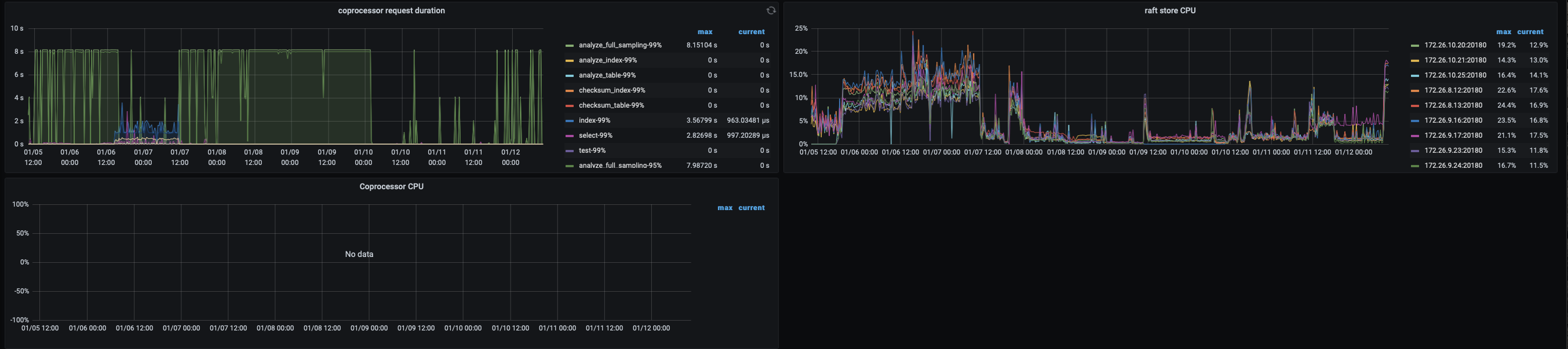
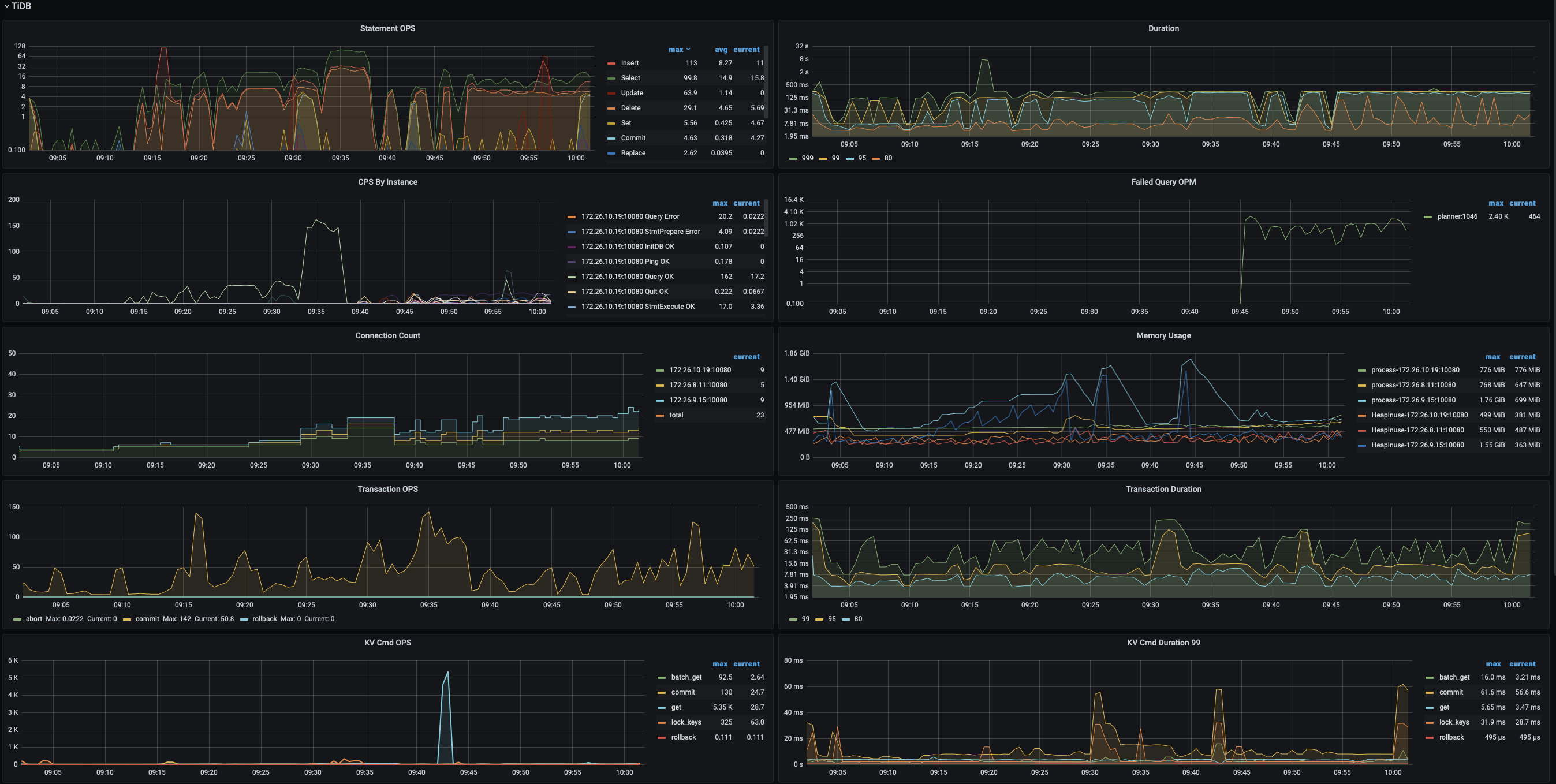
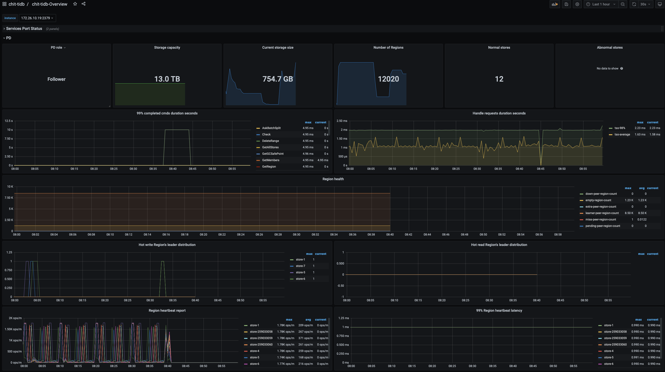
我们在用flink消费kafka消息往Tidb中写入数据的时候,开始发现消费速度特别慢,每秒只有7条左右,经过反复测试定位,最后发现是tidb写入很慢,每秒不足100条
【背景】 做过哪些操作
以下是tiup cluster edit-config的设置
global:
user: root
ssh_port: 22
ssh_type: builtin
deploy_dir: /data/tidb-deploy
data_dir: /data/tidb-data
os: linux
monitored:
node_exporter_port: 9100
blackbox_exporter_port: 9115
deploy_dir: /data/tidb-deploy/monitored-9100
data_dir: /data/tidb-data/monitored-9100
log_dir: /data/tidb-deploy/monitored-9100/log
server_configs:
tidb:
binlog.enable: false
binlog.ignore-error: false
log.level: error
log.slow-threshold: 300
mem-quota-query: 51539607552
performance.txn-total-size-limit: 1073741824
tikv:
raftdb.defaultcf.force-consistency-checks: false
raftstore.apply-max-batch-size: 256
raftstore.apply-pool-size: 10
raftstore.hibernate-regions: true
raftstore.messages-per-tick: 1024
raftstore.perf-level: 5
raftstore.raft-max-inflight-msgs: 2048
raftstore.store-io-pool-size: 2
raftstore.store-max-batch-size: 256
raftstore.store-pool-siz: 16
raftstore.store-pool-size: 8
raftstore.sync-log: false
readpool.coprocessor.use-unified-pool: true
readpool.storage.use-unified-pool: true
readpool.unified.max-thread-count: 12
rocksdb.defaultcf.force-consistency-checks: false
rocksdb.lockcf.force-consistency-checks: false
rocksdb.raftcf.force-consistency-checks: false
rocksdb.writecf.force-consistency-checks: false
server.grpc-concurrency: 16
storage.block-cache.capacity: 148G
storage.scheduler-worker-pool-size: 64
pd:
replication.enable-placement-rules: true
schedule.leader-schedule-limit: 4
schedule.region-schedule-limit: 2048
schedule.replica-schedule-limit: 64
tiflash:
profiles.default.max_memory_usage: 0
profiles.default.max_memory_usage_for_all_queries: 0
tiflash-learner: {}
pump: {}
drainer: {}
cdc: {}
【现象】 业务和数据库现象
tidb写入很慢
【问题】 当前遇到的问题
tidb写入很慢
【业务影响】
kafka消息堆积
【TiDB 版本】
V5.3.0
【应用软件及版本】
【附件】 相关日志及配置信息
- TiUP Cluster Display 信息
Starting componentcluster: /root/.tiup/components/cluster/v1.8.2/tiup-cluster display chit-tidb
Cluster type: tidb
Cluster name: chit-tidb
Cluster version: v5.3.0
Deploy user: root
SSH type: builtin
Dashboard URL: http://172.26.9.15:2379/dashboard
ID Role Host Ports OS/Arch Status Data Dir Deploy Dir
172.26.8.11:9093 alertmanager 172.26.8.11 9093/9094 linux/x86_64 Up /data/tidb-data/alertmanager-9093 /data/tidb-deploy/alertmanager-9093
172.26.8.11:3000 grafana 172.26.8.11 3000 linux/x86_64 Up - /data/tidb-deploy/grafana-3000
172.26.10.19:2379 pd 172.26.10.19 2379/2380 linux/x86_64 Up /data/tidb-data/pd-2379 /data/tidb-deploy/pd-2379
172.26.8.11:2379 pd 172.26.8.11 2379/2380 linux/x86_64 Up|L /data/tidb-data/pd-2379 /data/tidb-deploy/pd-2379
172.26.9.15:2379 pd 172.26.9.15 2379/2380 linux/x86_64 Up|UI /data/tidb-data/pd-2379 /data/tidb-deploy/pd-2379
172.26.8.11:9090 prometheus 172.26.8.11 9090 linux/x86_64 Up /data/tidb-data/prometheus-8249 /data/tidb-deploy/prometheus-8249
172.26.10.19:4000 tidb 172.26.10.19 4000/10080 linux/x86_64 Up - /data/tidb-deploy/tidb-4000
172.26.8.11:4000 tidb 172.26.8.11 4000/10080 linux/x86_64 Up - /data/tidb-deploy/tidb-4000
172.26.9.15:4000 tidb 172.26.9.15 4000/10080 linux/x86_64 Up - /data/tidb-deploy/tidb-4000
172.26.10.22:9000 tiflash 172.26.10.22 9000/8123/3930/20170/20292/8234 linux/x86_64 Up /data/tidb-data/tiflash-9000 /data/tidb-deploy/tiflash-9000
172.26.8.14:9000 tiflash 172.26.8.14 9000/8123/3930/20170/20292/8234 linux/x86_64 Up /data/tidb-data/tiflash-9000 /data/tidb-deploy/tiflash-9000
172.26.9.18:9000 tiflash 172.26.9.18 9000/8123/3930/20170/20292/8234 linux/x86_64 Up /data/tidb-data/tiflash-9000 /data/tidb-deploy/tiflash-9000
172.26.10.20:20160 tikv 172.26.10.20 20160/20180 linux/x86_64 Up /data/tidb-data/tikv-20160 /data/tidb-deploy/tikv-20160
172.26.10.21:20160 tikv 172.26.10.21 20160/20180 linux/x86_64 Up /data/tidb-data/tikv-20160 /data/tidb-deploy/tikv-20160
172.26.10.25:20160 tikv 172.26.10.25 20160/20180 linux/x86_64 Up /data/tidb-data/tikv-20160 /data/tidb-deploy/tikv-20160
172.26.8.12:20160 tikv 172.26.8.12 20160/20180 linux/x86_64 Up /data/tidb-data/tikv-20160 /data/tidb-deploy/tikv-20160
172.26.8.13:20160 tikv 172.26.8.13 20160/20180 linux/x86_64 Up /data/tidb-data/tikv-20160 /data/tidb-deploy/tikv-20160
172.26.9.16:20160 tikv 172.26.9.16 20160/20180 linux/x86_64 Up /data/tidb-data/tikv-20160 /data/tidb-deploy/tikv-20160
172.26.9.17:20160 tikv 172.26.9.17 20160/20180 linux/x86_64 Up /data/tidb-data/tikv-20160 /data/tidb-deploy/tikv-20160
172.26.9.23:20160 tikv 172.26.9.23 20160/20180 linux/x86_64 Up /data/tidb-data/tikv-20160 /data/tidb-deploy/tikv-20160
172.26.9.24:20160 tikv 172.26.9.24 20160/20180 linux/x86_64 Up /data/tidb-data/tikv-20160 /data/tidb-deploy/tikv-20160
Total nodes: 21
- TiUP CLuster Edit config 信息
global:
user: root
ssh_port: 22
ssh_type: builtin
deploy_dir: /data/tidb-deploy
data_dir: /data/tidb-data
os: linux
monitored:
node_exporter_port: 9100
blackbox_exporter_port: 9115
deploy_dir: /data/tidb-deploy/monitored-9100
data_dir: /data/tidb-data/monitored-9100
log_dir: /data/tidb-deploy/monitored-9100/log
server_configs:
tidb:
binlog.enable: false
binlog.ignore-error: false
log.level: error
log.slow-threshold: 300
mem-quota-query: 51539607552
performance.txn-total-size-limit: 1073741824
tikv:
raftdb.defaultcf.force-consistency-checks: false
raftstore.apply-max-batch-size: 256
raftstore.apply-pool-size: 10
raftstore.hibernate-regions: true
raftstore.messages-per-tick: 1024
raftstore.perf-level: 5
raftstore.raft-max-inflight-msgs: 2048
raftstore.store-io-pool-size: 2
raftstore.store-max-batch-size: 256
raftstore.store-pool-siz: 16
raftstore.store-pool-size: 8
raftstore.sync-log: false
readpool.coprocessor.use-unified-pool: true
readpool.storage.use-unified-pool: true
readpool.unified.max-thread-count: 12
rocksdb.defaultcf.force-consistency-checks: false
rocksdb.lockcf.force-consistency-checks: false
rocksdb.raftcf.force-consistency-checks: false
rocksdb.writecf.force-consistency-checks: false
server.grpc-concurrency: 16
storage.block-cache.capacity: 148G
storage.scheduler-worker-pool-size: 64
pd:
replication.enable-placement-rules: true
schedule.leader-schedule-limit: 4
schedule.region-schedule-limit: 2048
schedule.replica-schedule-limit: 64
tiflash:
profiles.default.max_memory_usage: 0
profiles.default.max_memory_usage_for_all_queries: 0
tiflash-learner: {}
pump: {}
drainer: {}
cdc: {}
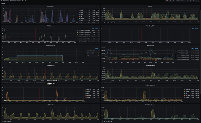
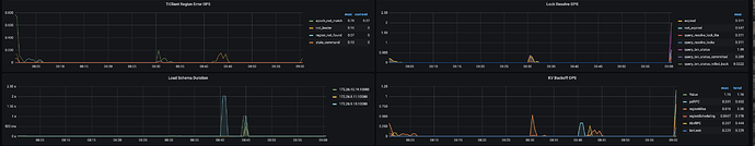
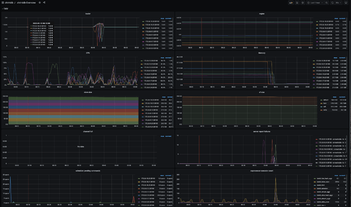
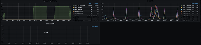
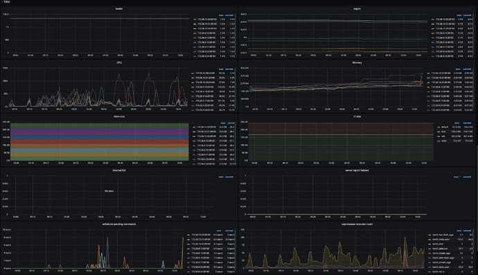
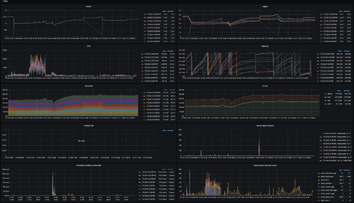
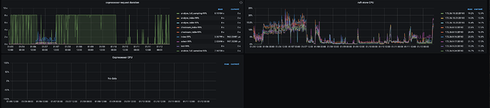
监控(https://metricstool.pingcap.com/) - TiDB-Overview Grafana监控
- TiDB Grafana 监控
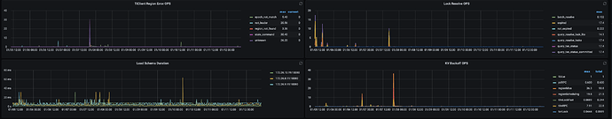
- TiKV Grafana 监控
- PD Grafana 监控
- 对应模块日志(包含问题前后 1 小时日志)
若提问为性能优化、故障排查类问题,请下载脚本运行。终端输出的打印结果,请务必全选并复制粘贴上传。

















