TiDB节点内存持续上升,发生自动重启现象

【 TiDB 使用环境】


【概述】场景+问题概述

上图是TiDB节点的资源信息,分析发现内存会持续性飙高,直到满了后,TiDB节点就会自动重启。
【业务影响】
服务会中断
【TiDB 版本】
V5.2.2
【附件】

1 个赞

提供的问题相关信息有点少,如果是sql引起的,可以调整下几个OOM相关的参数试下:

https://docs.pingcap.com/zh/tidb/stable/configure-memory-usage/#tidb-内存控制文档

1 个赞

没有发现内存占用过高的SQL

1 个赞

检查一下是否是因为analyze

1 个赞

怎么检查?

1 个赞

监控发一下。

1 个赞

需要哪部分的监控,我截图发你

1 个赞

tidb,tikv的全部,或者你查一下日志 expensive

1 个赞

select DIGEST_TEXT,AVG_MEM,MAX_MEM from information_schema.STATEMENTS_SUMMARY order by MAX_MEM desc limit 10; 先看下哪些SQL的最大 平均内存多

1 个赞

1 个赞


我查了,没有占用内容很高的SQL

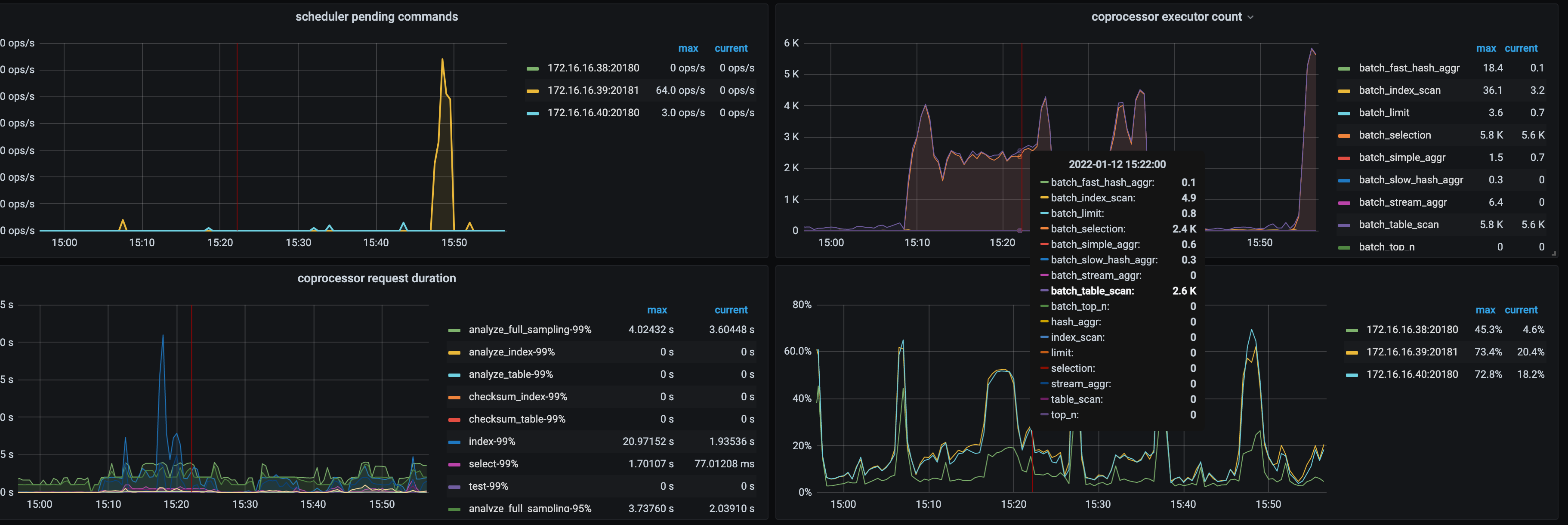
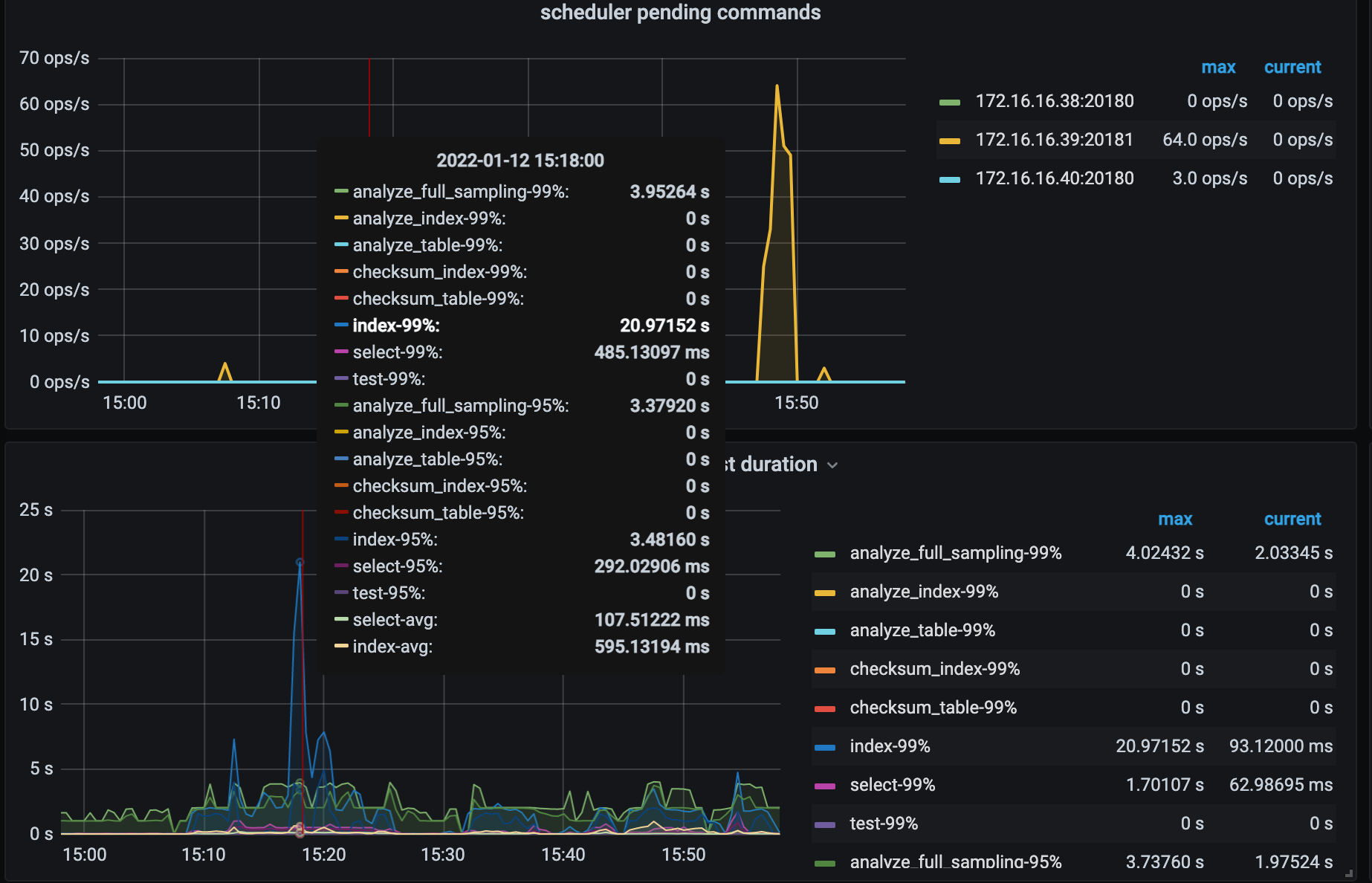
发下 tikv下面这个监控

没找到这个监控,在哪个目录下?

tidb-cluster-overview全部发一下

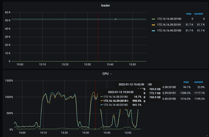
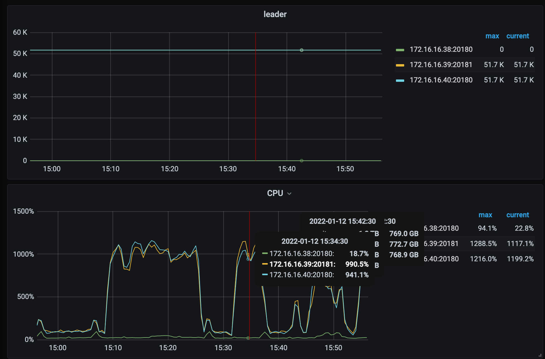
检查一下tikv的情况

KV有两台CPU一直很高