为提高效率,请提供以下信息,问题描述清晰能够更快得到解决:
【 TiDB 使用环境】
TIDB生产环境
【概述】 场景 + 问题概述
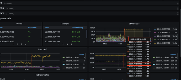
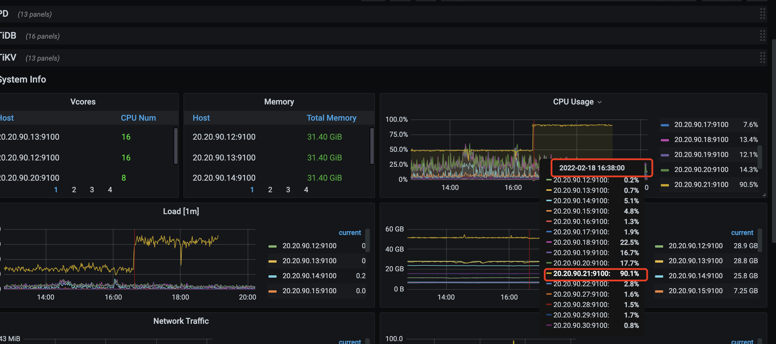
从2022年2月18日,16:30左右 CPU一直占用90%以上
【背景】 做过哪些操作
无特殊操作
【现象】 业务和数据库现象
1、系统CPU监控报警
2、停掉tiflash后,应用里报错
tiup cluster stop tidb-prod -R tiflash后
应用里报连上不tiflash,这里有疑问,tiflash下线后,会影响tidb集群么?
【 TiDB 版本】
V5.1.1
【附件】 相关日志及监控(https://metricstool.pingcap.com/)
tidb-qh-prod-Overview_2022-02-19T02_44_12.384Z.json (79.8 KB) tidb-qh-prod-TiFlash-Proxy-Details_2022-02-19T02_45_36.175Z.json (2.2 MB) tidb-qh-prod-TiFlash-Proxy-Summary_2022-02-19T02_48_09.123Z.json (399.9 KB) tidb-qh-prod-TiFlash-Summary_2022-02-19T02_47_14.555Z.json (1.3 MB) tidb-qh-prod-TiKV-Details_2022-02-19T02_49_37.937Z.json (18.2 MB)
若提问为性能优化、故障排查类问题,请下载脚本运行。终端输出的打印结果,请务必全选并复制粘贴上传。




