为提高效率,请提供以下信息,问题描述清晰能够更快得到解决:
【 TiDB 使用环境】
【概述】场景+问题概述
【背景】做过哪些操作
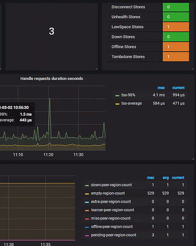
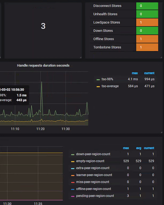
tidb4.0.0打算使用tiup升级,校验后发现Regions are not fully healthy: 1 pending-peer
【现象】业务和数据库现象

【业务影响】
【TiDB 版本】4.0.0
【附件】
-
TiUP Cluster Display 信息
-
TiUP Cluster Edit Config 信息
-
TiDB- Overview 监控
1 个赞
Meditator
(Wendywong020)
2
1 个赞
我的不是miss peer 是1 pending-peer,查询是能查询pd里面的信息,怎么解决呢?
1 个赞
h5n1
(H5n1)
4
pd-ctl region check pending-peer 看看
1 个赞
Meditator
(Wendywong020)
5
方法相同,最终都是需要找打peer信息异常的region
方法:
region check [miss-peer | extra-peer | down-peer | pending-peer | offline-peer | empty-region | hist-size | hist-keys]
用于查询处于异常状态的 Region,各类型的意义如下
- miss-peer:缺副本的 Region
- extra-peer:多副本的 Region
- down-peer:有副本状态为 Down 的 Region
- pending-peer:有副本状态为 Pending 的 Region
登录 pd-ctl
region check pending-peer
{
“count”: 1,
“regions”: [
{
“id”: 71253,
“start_key”: “7480000000000007FF8C5F698000000000FF00000D01E5B9BFE6FFB1BDE6B1FF87E790FF86E6B1BDE8FFBDA6FFE98791E89E8DFFE6FF9C89E99990E585FFFFACE58FB800000000FFFB03800000001014FF508D000000000000F9”,
“end_key”: “7480000000000007FF8C5F698000000000FF00000D01E5B9BFE8FFA5BFE586FF9CE59EFFA6E99B86E5FF9BA2FFE69C89E99990FFE8FFB4A3E4BBBBE585FFFFACE58FB800000000FFFB038000000001ECFF75FE000000000000F9”,
“epoch”: {
“conf_ver”: 14,
“version”: 941
},
“peers”: [
{
“id”: 71255,
“store_id”: 4
},
{
“id”: 71256,
“store_id”: 1
},
{
“id”: 55160493,
“store_id”: 169217
}
],
“leader”: {
“id”: 55160493,
“store_id”: 169217
},
“down_peers”: [
{
“peer”: {
“id”: 71255,
“store_id”: 4
},
“down_seconds”: 39622
}
],
“pending_peers”: [
{
“id”: 71255,
“store_id”: 4
}
],
“written_bytes”: 0,
“read_bytes”: 0,
“written_keys”: 0,
“read_keys”: 0,
“approximate_size”: 93,
“approximate_keys”: 878041
}
]
}
h5n1
(H5n1)
8
“pending_peers”: [
{
“id”: 71255,
“store_id”: 4
}
],
个 store 上的 region 副本用pd-ctl operator add remove-peer <region_id> <from_store_id> 清理下
需要手动删掉吗?怎么判断出它是有问题的,麻烦深入讲一下
打印出的Pending 的 Region怎么处理?
h5n1
(H5n1)
11
一个region(region_id)有3个副本,一个副本叫做一个peer(peer_id),pending的是peer,手动清理下,然后让系统自动补充副本
h5n1
(H5n1)
13
正常不会
region“id”: 71253下有 “id”: 71255, “store_id”: 4 “id”: 71256,“store_id”: 1 “id”: 55160493,“store_id”: 169217 3个Peer, 71255是pending的,删除了也是多数可用的

需要直接删掉region吗?tiup ctl:v5.2.3 pd --pd=http://192.168.1.151:2379 operator remove 71253
h5n1
(H5n1)
17
$ pd-ctl operator add remove-peer --help
remove a region peer on specified store 从指定store上删除region的Peer
Usage:
pd-ctl operator add remove-peer <region_id> <from_store_id>
h5n1
(H5n1)
19
看下pd 和store 4的tikv日志,按71253 这个region号看看有啥信息,一直Pending的