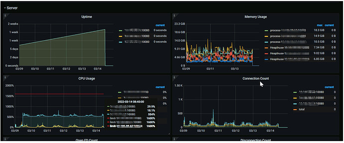
三台tidb,负载不均衡62的负载和cpu明显高于其他几台服,这个要怎么定位呢
1、看看3个tidb节点上连接数是否均衡
2、看看62上是否有很多大事务
看下62这个tidb节点有没有大事务或者慢sql。另外cpu从9号那天突然增长的,有做什么特殊操作吗。
慢查询页面 右上角“选择列”下拉菜单把“TiDB实例”勾选,看下大查询是不是都来自62节点
1 个赞
在62上show processlist看看有没有正在执行的慢sql,看看tidb.log有没有异常。
负载均衡或者代码设置的连接权重问题吧。我们也遇到过
1 个赞
可以参考一下 Haproxy 最佳实践的配置,在 connection 模式配置确认一下,建议设置为
连接数最少的服务器优先接收连接。或者根据实际长链、短链配置做一下调整。
1 个赞
请问下有没有什么sql语句,可以查询正在执行的sql语句呢,刚刚这个问题是一个查询sql从9号到现在还在执行。
1 个赞
select * from information_schema.processlist where Command='Query';
用这个试试,和mysql一样的。
2 个赞
此话题已在最后回复的 1 分钟后被自动关闭。不再允许新回复。






