为提高效率,请提供以下信息,问题描述清晰能够更快得到解决:
【 TiDB 使用环境】
【概述】场景+问题概述
从tidb4.0.0升级到tidb5.2.3之后发现region数据量在减少,是正常吗?还是丢数据了?还是其他什么原因?
【背景】做过哪些操作
【现象】业务和数据库现象
【业务影响】
【TiDB 版本】
【附件】
-
TiUP Cluster Display 信息
-
TiUP Cluster Edit Config 信息
-
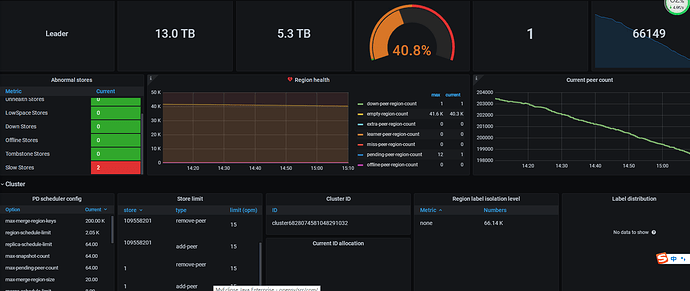
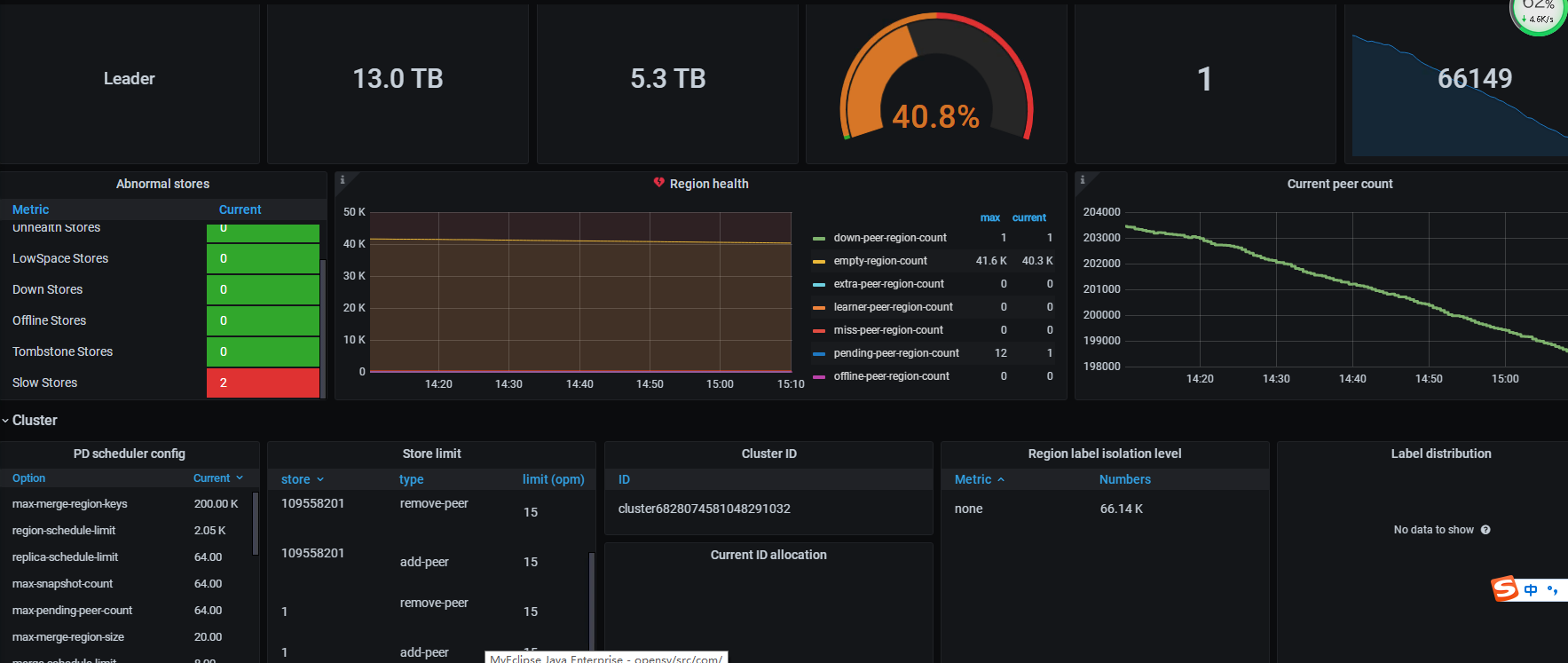
TiDB- Overview 监控
Hi70KG
(Harbin70KG)
2
region数量减少多少那?要是少量减少应该没事,升级过程中有报错吗?
xfworld
(魔幻之翼)
3
数据没减少就行啊
region 合并了吧~ 可以减少集群资源的消耗,挺好的
1 个赞
离线升级的,升级过程没有报错,总数由升级前13w多到现在不到8w
grafana里面监控面板不能正常显示,是什么问题
Hi70KG
(Harbin70KG)
6
离线升级,稳得一批,一般不能丢数据,从13W到8W,最好看看grafana里面region相关的监控,是不是你们业务日常就region数量起伏比较大,然后最好应用验证一下数据完整性
Hi70KG
(Harbin70KG)
7
grafana能登陆上去吧?上面有个搜索框,你搜索一下tidb或者tikv试试有没有相关模块的监控
region数量还在持续下降,能帮我远程看一下吗?
Hi70KG
(Harbin70KG)
10
你稍等奥,我把你帖子发TUG用户组群里,让大家给你看看
数据小黑
(数据小黑)
11
楼上 xfworld 老师说的应该就是原因吧,大版本更新后,压缩算法,调度等都有优化,抽几个表检查一下数据量呢
现在查询有表报错region is not found in Table
数据小黑
(数据小黑)
13
错误完整的贴一下,另外从你监控的截图推测,你应该是一共有三个store,然后现在两个处于slow store状态,应该是哪卡住了啊,是不是IO不够了
现在同事不小心把tidb server目录删了,怎么重新发布一个新tidb server
h5n1
(H5n1)
16
tidb无状态的原来的缩容,新扩容一个tidb就行,报错region is not found in Table 估计跟你之前下线的2个tikv有关系
1 个赞
tidb server用原来的ip和端口 目录,然后执行扩容命令,可以吗?
现在region数量和peer数量还在下降,真的好担心丢数据
h5n1
(H5n1)
20
你的PD截图里有大量empty region 呈下降趋势, tiup cluster check有个检查region health的功能,在最后输出,你可以看看下
1 个赞
缩容没有成功,直接扩容
tiup cluster scale-in seeyii-business-cluster --node 192.168.152:4000
tiup cluster prune seeyii-business-cluster
tiup cluster scale-out seeyii-business-cluster /data/tidb/add_tidb.yaml
现在扩容出现