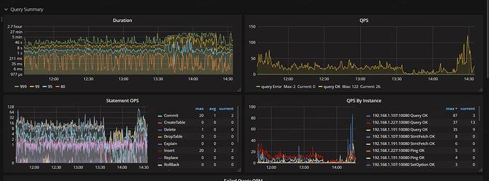
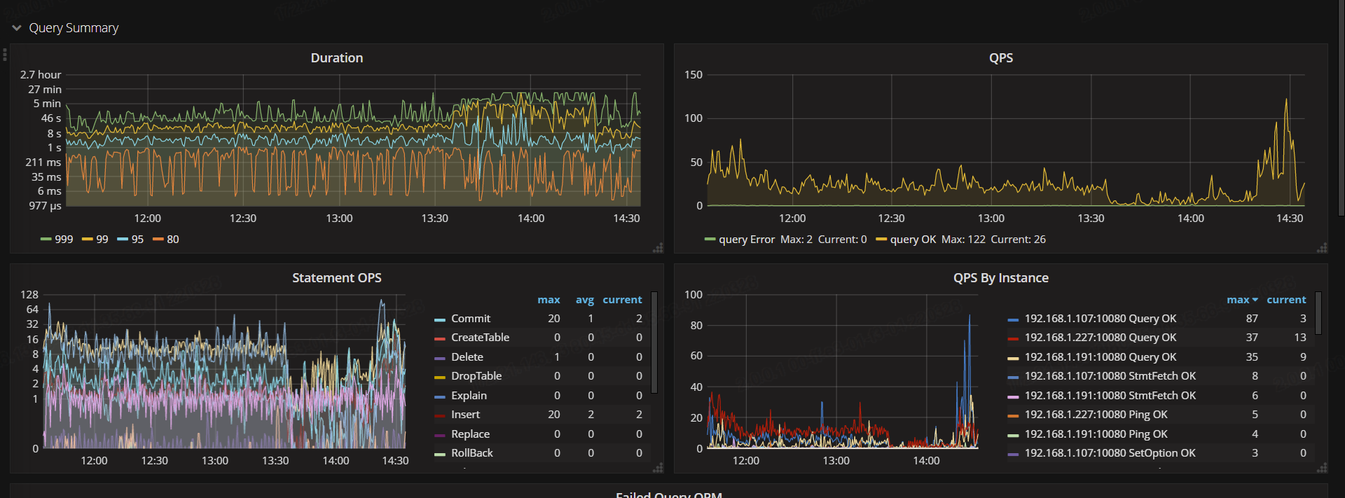
今天中午到现在的tidb qps看下有变化吗? 中午这段时间看着正常呢
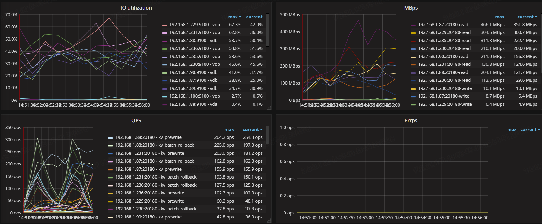
感觉像是底层的宿主机有问题呢,也没多少qps, ,但看上我的网络流量高峰能到400M以上,有什么的大数据量的写入吗
整体来看,目前是没有什么特别大的数据写入,但有分钟级别的写入,每次任务不会超过1W条
检查一下宿主机的资源使用情况
是指TIDB服务器的那几台吗?
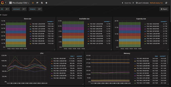
tikv 在的那几台
89 执行过pd-ctl add scheduler evict-leader-scheduler xx
现在要把leader调度开启来吗?
如果要开,这个命令怎么写
添加就是开启, pd-ctl scheduler remove xxx是删除,leader就能调度回去了。 你的tikv不是虚拟机吗?是看虚拟机所在主机上的资源使用情况
我是买的云服务器
kv 的ecs 配置贴下 , tidb。dashboard 可以诊断集群 把里面的诊断报告也贴下
这个集群的版本,tidb3.0 是没有dashboard,![]()
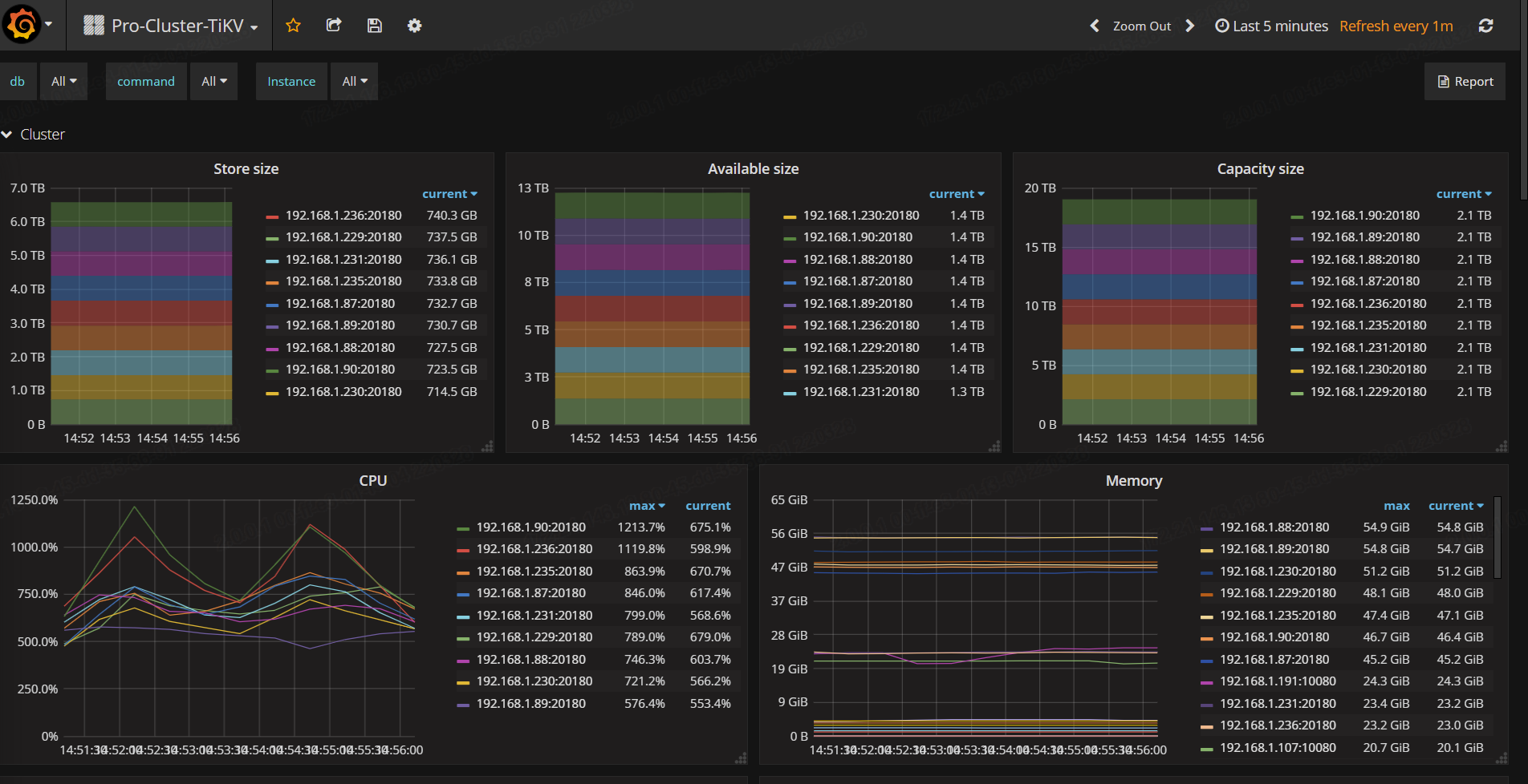
KV ecs 16C64G SSD 2T
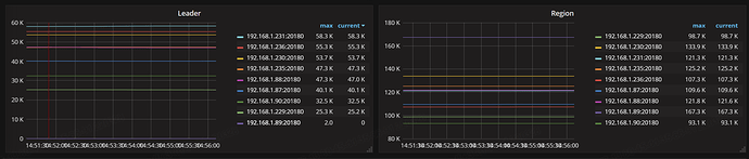
上次 我们出这个事故 跟你现在的情况有点像,是 热点region的问题, 不是机器的问题, 你看下你top 的slow sql 是哪些, 还有看下热点region对应的store 是不是你现在出问题的tikv
如何查看热点region
我现在top出来slow_query只能查到10条,
你们是怎么解决的?
这个命令报错
» scheduler remove 31906230
[500] “scheduler not found”
scheduler remove evict-leader-scheduler
scheduler remove evict-leader-scheduler-31906230
大佬,有什么方法可以解决吗?
呃,
- 查询 Slowquery
select query_time, query
from information_schema.slow_query
where is_internal = false
order by query_time desc
limit 10;
- scheduler busy 文档
https://docs.pingcap.com/zh/tidb/v3.1/tidb-troubleshooting-map
搜scheduler busy会提供相关思路



