TiDB 的问答社区
tidb 性能诊断 心跳检测延迟高,磁盘写入速度低,写入一段时间后报错
🪐 TiDB 技术问题
性能调优
Q2294365315
(Q2294365315)
2020 年10 月 16 日 09:53
1
为提高效率,提问时请提供以下信息,问题描述清晰可优先响应。
【TiDB 版本】: v 4.0.7
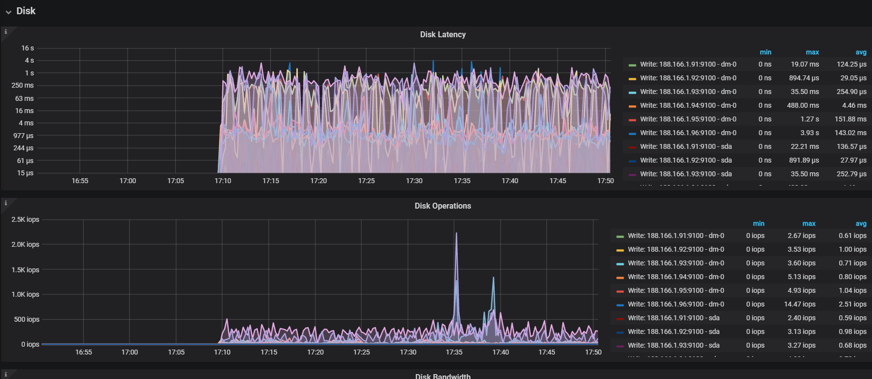
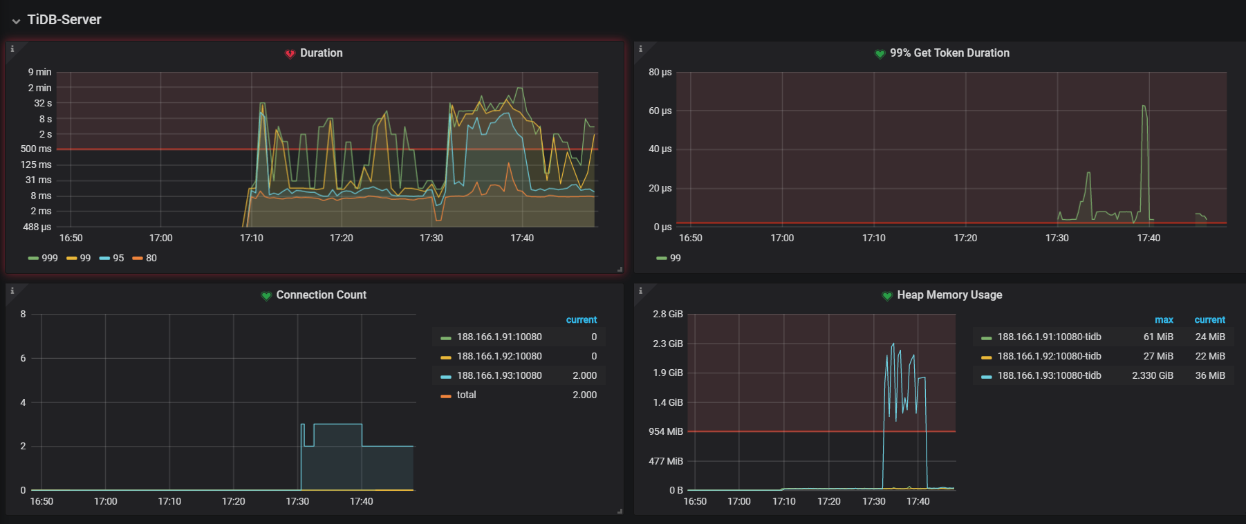
【问题描述】:
通过grafana,发现很多指标延迟很高。
我是将pd和tidb放在相同的三台节点上。tikv单独放在3台节点上。用的是机械硬盘,是不是节点间网络延迟比较高?
image
1802×758 122 KB
image
1777×774 273 KB
image
1782×258 16.5 KB
yilong
(yi888long)
2020 年10 月 16 日 11:30
2
可以参考读写流程 ,检测哪里比较慢
TiDB 调优辅助神器 TiDB Performance Map 即将上线!欢迎试用反馈
建议使用 ssd
©2026 TiDB Community.
京ICP备20022552号-5
京公网安备11010802043344号