TiDB-server OOM,日志发现很多PD相关报错,“fail to load safepoint from pd”等。

为提高效率,请提供以下信息,问题描述清晰能够更快得到解决:
【概述】
场景及问题:晚上21:10,监控告警tidb-server节点持续oom,陡增陡降。tidb.log日志发现很多pd ts相关报错。

【背景】晚上21点会有任务 mydumper 进行数据库备份导出,导出报错。
** (mydumper:24893): CRITICAL **: 21:29:52.933: Could not read data from db.table: PD server timeout%!(EXTRA string=start timestamp may fall behind safe point)
【现象】一个tidb-server节点持续 oom,该节点连接断开
【业务影响】
【TiDB 版本】
TiDB v5.3.0
【附件】
TiDB.Mem:


Blackbox Exporter.ping latency监控 (该tidb节点ping其他角色):
日志:
tidb_stderr.log:
tidb.log tidb-0330.log (203.3 KB)

  1. TiUP Cluster Display 信息

  2. TiUP Cluster Edit Config 信息

  3. TiDB- Overview 监控

  • 对应模块日志(包含问题前后1小时日志)
1 个赞

PD 在哪个时间段正常么?

  1. 查阅 PD leader 网络流量是否正常
  2. 查阅 PD leader TSO 的处理延迟是否正常

然后 tidb 这边也可以配合查一下

  1. 网络流量是否被打满了?
  2. 获取 TSO 的延时情况

[quote=“xfworld, post:2, topic:632813”]
PD leader TSO 的处理延迟:


TiDB获取 TSO 的延时情况:

麻烦老师先看看呢,网络流量情况还在看

网络慢了

首先立马查看 PD TSO RPC Duration,其正常数值范围 80% 差不多在 1ms 以内,99% 在 4ms 内,如果数值比较高,则说明网络和 PD 的处理时间长(包括 Go Runtime 调度和实际 TSO 处理逻辑),此时继续看 PD server TSO handle time + Client revc time 是否慢,如果不慢则说明 PD TSO 处理(和发送)不慢,大概率是网络问题,需要往网络问题方向排查。

PD 卡了

如果 PD server TSO handle time + Client revc time 慢:

  • 如果是 v4.0.13 版本及以后,由于这个监控其实只包括了 PD leader 处理 TSO 时间,所以它慢说明 PD TSO 处理的慢,此时应该考察 PD Leader 的 CPU 占用情况是否较高?以及是否存在混布(混合部署)的情况,即同一台机器上有其他的进程或操作扰乱了 PD 的计算,影响了 TSO 的处理速度。
  • 如果是 v4.0.13 版本之前(不包括),那么说明 PD leader 处理 TSO 时间慢或回传给客户端的发送时间慢或两者都比较慢,需要同时考虑上述 PD CPU 问题以及 PD 到 TiDB 之间的网络问题。

还有一个情况也会影响到 PD 的 TSO 分配——PD 出现了 leader 切换,不过一般出现 leader 切换,直接会导致 TSO 不可用,并不能是让 TSO 变慢的原因,只在此一提,仅供参考。


是一直这样,还是偶发性的? 从你发的图上来看 PD 的处理速度偏慢了…

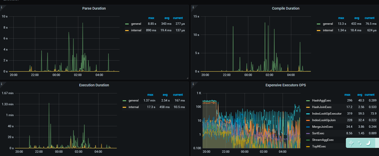
这种oom的情况比较多,最近一周出现了3次,也做了一些优化,比如设置tidb_analyze_version = 1 、调大mem-quota-query参数等。

那你得先排除 慢SQL 的问题

  1. 设置 SQL 最大执行时间,增加资源可控性
  2. 设置 SQL 的最大可用内存,并且开启 磁盘缓存

同时对资源消耗较大的 SQL 进行定位
https://docs.pingcap.com/zh/tidb/stable/identify-expensive-queries

在逐个进行优化…

好的老师,还有请问tidb.log 很多gc的报错与这个有关么
[ERROR] [gc_worker.go:713] ["[gc worker] delete range failed on range"] [uuid=5fd934311c40002] [startKey=748000000000
00305f] [endKey=748000000000003060] [error="[gc worker] destroy range finished with errors: [unsafe destroy range failed on store 7: gc worker is too
busy unsafe destroy range failed on store 1: gc worker is too busy unsafe destroy range failed on store 2: gc worker is too busy]"]

建议你升级吧,貌似是个已经修复的bug

https://docs.pingcap.com/zh/tidb/stable/release-5.3.1

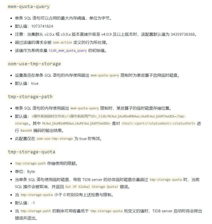
好的,升级的事情已经反馈。开启数据落盘缓解OOM有一个问题,tmp-storage-quota参数默认配置的-1,是不会开启落盘的么?

数据落盘

TiDB 支持对执行算子的数据落盘功能。当 SQL 的内存使用超过 Memory Quota 时,tidb-server 可以通过落盘执行算子的中间数据,缓解内存压力。支持落盘的算子有:Sort、MergeJoin、HashJoin、HashAgg。


https://docs.pingcap.com/zh/tidb/stable/tidb-configuration-file#oom-use-tmp-storage

好的,多谢老师:+1:

老师请问,设置 SQL 最大执行时间是对应哪个配置项呢

可以根据场景设定一下

https://docs.pingcap.com/zh/tidb/stable/optimizer-hints#max_execution_timen

好的,多谢老师们的回复。

此话题已在最后回复的 1 分钟后被自动关闭。不再允许新回复。