根据主键查询出现慢sql

没有资源限制,集群是3.x升级到4.0的.

参数采取默认
server_configs:
tidb:
binlog.enable: true
binlog.ignore-error: true
enable-batch-dml: true
performance.txn-total-size-limit: 1073741824
tikv: {}
pd: {}
tiflash: {}
tiflash-learner: {}
pump: {}
drainer: {}
cdc: {}

资源消耗很低,但是很是有慢查

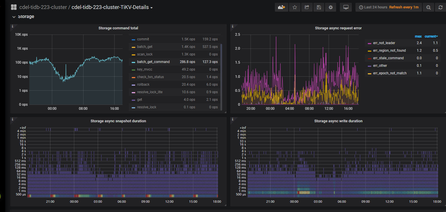
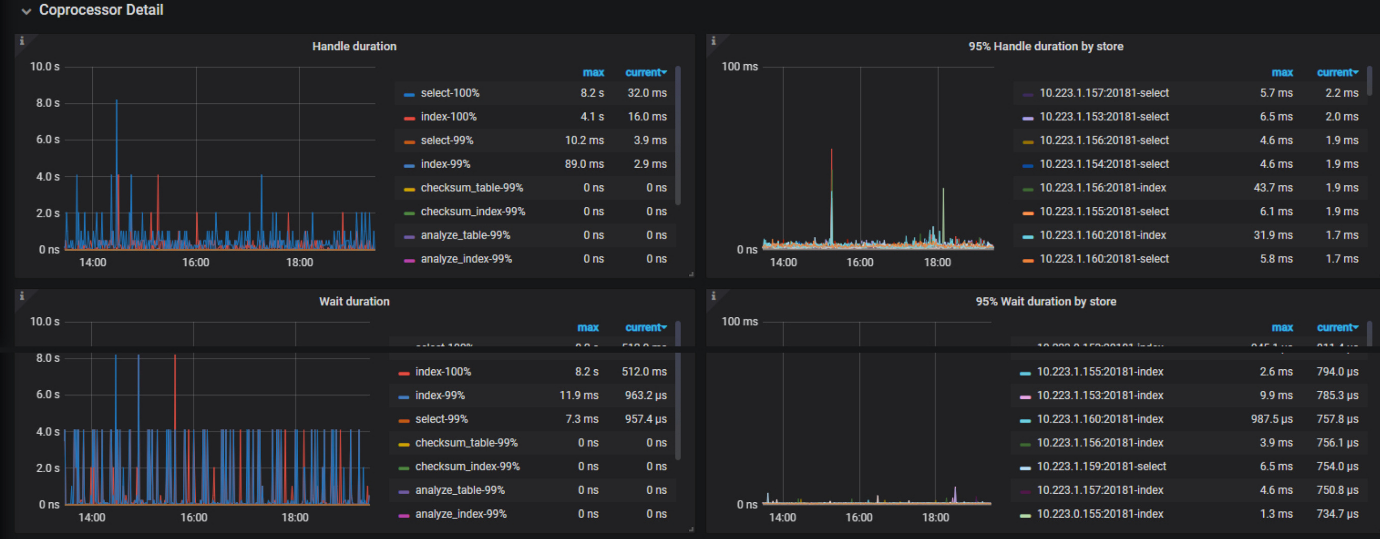
  1. 看coprocessor 监控是比较慢,应该有大查询。 右边找一下有没有具体哪个 store慢,图上都比较快
  2. [FAQ] Grafana Metrics 页面的导出和导入 参考文档取over-view,tidb,detail-tikv 的监控,半小时包含慢的时间段即可。
  3. 在 dashboard 界面可以根据时间段按照耗时排序看看能否找到大 sql

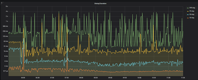
根据慢查的图观察, 和distsql duration 有很大相关性, 如下图这部分有相关优化参数建议吗

1 个赞

1、建议还是看看对应时间,是否有较多的 慢 SQL,先优化这些 SQL吧
2、GC 的时间,可以适当调短一些

抓取了某个时刻的出现的全部慢sql,逐个分析,手动执行都很快, 程序里insert on duplicate语句比较多,
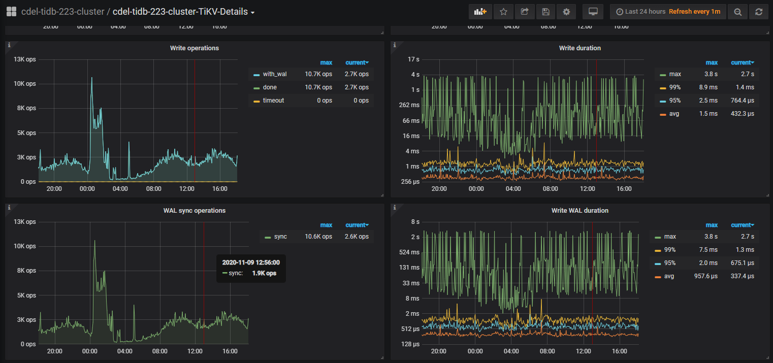
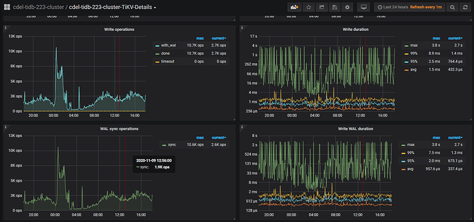
另根据分析如下监控,发现applend log比较慢, 根据文档 是否需要调大store-pool-size 当前值为2

此外,可能还需要一些其它内容来辅助确认瓶颈是否为 I/O,并可以尝试调整一些参数。通过查看 TiKV gRPC 的 prewrite/commit/raw-put(仅限 raw kv 集群)duration,确认确实是 TiKV 写入慢了。常见的几种情况如下:

  • append log 慢。TiKV Grafana 的 Raft I/O 和 append log duration 比较高,通常情况下是由于写盘慢了,可以检查 RocksDB - raft 的 WAL Sync Duration max 值来确认,否则可能需要报 bug。
  • raftstore 线程繁忙。TiKV grafana 的 Raft Propose/propose wait duration 明显高于 append log duration。请查看以下两点:
    • [raftstore]store-pool-size 配置是否过小(该值建议在[1,5] 之间,不建议太大)。
    • 机器的 CPU 是不是不够了。


上面监控图write duration max执行慢的时候同样也是慢sql出现集中的时间

  1. 看起来是盘比较慢,是ssd的盘吗?
  2. 看下 disk-performance 监控在这个时间段,duration 是否很高

都是ssd,延迟在4ms以下

[FAQ] Grafana Metrics 页面的导出和导入 参考文档取over-view,tidb,detail-tikv 的监控,半小时包含慢的时间段即可

cdel-tidb-223-cluster-TiKV-Details_2020-11-12T03_32_34.908Z.json (8.2 MB) cdel-tidb-223-cluster-TiDB_2020-11-12T02_47_43.520Z.json (2.9 MB) cdel-tidb-223-cluster-Overview_2020-11-12T02_16_15.574Z.json (1.8 MB)

监控时间 2020-10-26 07:50:00 ---- 2020-10-26 08:30:00

  1. 从监控看 duration 时长在 60ms 左右, 但是 coprocessor 有时比较高,应该是有大查询,导致读取慢
  2. 集群的 region 数量每个 tikv 都很多,有 6万多,并且empty region 数量也很多, raft store cpu 120%多
  3. 建议可以先merge empty region ,之后考虑开启 静默 region 试试

监控.rar (1.9 MB)

是这样的, 前面发的图是基于开始发的慢日志时间为10月26日,当时因为没有开启region merge ,后来尝试优化开启了, 目前空region已经由原来的10w降低到1万了, raftstore cpu也明显降低, 但是前文发的慢sql依然没有明显的去除,只是慢sql整体有一定的优化,

现在将最新的监控图上传, 也包含了前文开始部分的慢sql语句

其次: 开启跨表合并region的优缺点没有找到, 默认是false,目前无法确定开启是否有效, 还有大概1w的空region可能需要跨表合并开启才能继续合并

看之前的慢日志是 cop 慢,麻烦给一个刚才这个监控时间段内的对应慢sql日志,多谢。

Time: 2020-11-12T15:03:58.030880098+08:00

Txn_start_ts: 420784278504996906

User: wk_main_recommend_w@10.223.0.14

Conn_ID: 2118223

Query_time: 1.35379208

Parse_time: 0.000109054

Compile_time: 0.001157552

Cop_time: 3.9936685990000003 Process_time: 0.006 Wait_time: 3.9779999999999998 Request_count: 14 Total_keys: 21 Process_keys: 14

DB: wk_bigdata_main

Index_names: [recommend_recall_user_history:PRIMARY,recommend_recall_user_history:PRIMARY,recommend_recall_user_history:PRIMARY,recommend_recall_user_history:PRIMARY,recommend_recall_user_history:PRIMARY,recommend_recall_user_history:PRIMARY,recommend_recall_user_history:PRIMARY]

Is_internal: false

Digest: 2f2e5d5437740781e46ee2b3db07ad720492b71e0137ceccc23ef199fca93288

Stats: recommend_recall_user_history:420784000658309153

Num_cop_tasks: 14

Cop_proc_avg: 0.000428571 Cop_proc_p90: 0.001 Cop_proc_max: 0.003 Cop_proc_addr: 10.223.1.159:20171

Cop_wait_avg: 0.284142857 Cop_wait_p90: 1.296 Cop_wait_max: 1.329 Cop_wait_addr: 10.223.1.159:20171

Mem_max: 28972

Prepared: false

Plan_from_cache: false

Has_more_results: false

Succ: true

Plan: tidb_decode_plan(‘vxzwPDAJM18yMgkwCTEJd2tfYmlnZGF0YV9tYWluLnJlY29tbWVuZF9yZWNhbGxfdXNlcl9oaXN0b3J5LmR0LCC2MgA8Y29uc3VsdHMKMQkxNV8yNdJ1AHg6ZGVzYywgb2Zmc2V0OjAsIGNvdW50OjEKMgk5XzI5BVQoCjMJM181NAkwCTC61QAMdWtleb7XAOoJARg0CTMwXzUzBak4bGltaXQgZW1iZWRkZWQoQuEANCkKNQkxNl81MgkxCTAJQh8AGAo2CTEzXzUhyBwwCXRhYmxlOnLAAZAsIHBhcnRpdGlvbjpwMjAyMDExMDUsIGluZGV4OlBSSU1BUlkoKQ9MZHQpLCByYW5nZTpbIjgyNTA0IiwNCExdLCBrZWVwIG9yZGVyOnRydWUsICGhAawMMF81MQWs5o4AHVxIZmFsc2UsIHN0YXRzOnBzZXVkbyXnADgpPraKAgnYtjQA/ucBADhhZQAwnucBADgpO1rnAQQ3Oe5ZAQA2/ucBOucBADjydQIANjJDAl7nAQQxMSk/trQB/ugBzugBBDExYaCi6QEEMTEpPlrqAQgxMDju6wEAN/7rATrrAQQxMPJ6AgA3luwBADQhQgAx/uwB/uwBjuwBADTBYwAxntUDBDEzIT4AMWLsAQgzNwlh99owBQA4/uwBPuwBADNBewAx6o8Air8FBDE3IUL+pwf+pweOpwcEMTYOXQim2AMANiE+YqkHCDE2Nu7YAwA5/uwBPuwBADZBe+I5CAA5ltgDADkpQv7EBf7EBYrEBQQ5OK6UCQQxOSk+XsQFBDk16uwBBDEw/uwBPuwBADnuewIBj4rYAwQyMilC/uwB/uwBhuwBCDIyN67sAQQyMik+WuwBCDIyNO7sAQAx/uwBOuwBBDIy8nsCADGC2AM=’)

Plan_digest: 339454275c344650f2707197ef08442ef2d885033b9c37285a4cb6eb72bfbff6

    SELECT dt, consults         FROM `recommend_recall_user_history`         WHERE ukey = '82504'         ORDER BY dt DESC         LIMIT 1;
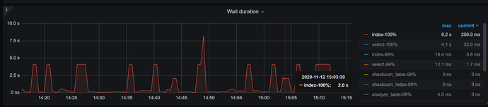
  1. 从慢日志看主要慢在 cop 的 wait time, 查看监控,wait duration, index 和 select 都比较长。
  2. 请检查下在这个时间段哪些有哪些大 sql ,能否优化。 可以在 dashboard 界面找下。

慢的原因还是 cop wait 耗时,麻烦拿下这个慢日志时间附近( 2020-11-12T15:03:58 前后10 分钟) 的 TiKV-Detail 的监控。 参考 [FAQ] Grafana Metrics 页面的导出和导入 参考文档取监控。

也排查下当时是否有其他的大查询吧,可以用下面的 SQL 语句查询,按照 cop_time 的逆序排序:


select query,query_time,cop_time,digest from information_schema.cluster_slow_query where is_internal=false and time > '2020-11-12 14:45:00' and time < '2020-11-12 15:20:00' and cop_time > 1 order by cop_time desc;

集群没有明显的慢查, 但是命名应该很快的查询会慢, 这个比例目前大概在总量的千分之一

目前我这边根据监控看Propose wait duration 这个值明显偏高, apply log applend log都比较慢, 初步怀疑是否是raftstore 线程过低. 但是根据cpu反应最高值应该是 2*80% 即 160%才是阈值, 但是监控才到70%以下,目前想调整以下参数:
[raftstore]
raft-base-tick-interval = “2s”
raftsore 线程池数由 2–>4 [1,5] 之间
raftstore.store-pool-size = 4
开启静默region (一般region大于5w,尽量开启)

raftstore 的 cpu 才 70%, 不建议调大 raftstore.store-pool-size 参数了。 另外看下下面2个参数的值,目前是 256 吗?

[raftstore]
apply-max-batch-size
store-max-batch-size