请选择具体子版块发表问答帖子,多谢。
个人理解:当tidb server 需要的内存大于服务器可用的内存时,tidb server会因为内存溢出(OOM)重启。
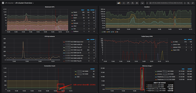
最近遇到的问题:两个tidb server(都是单台机器部署)发生oom重启,当时监控显示机器可用内存还有10G+。有点不太理解,请多指教。
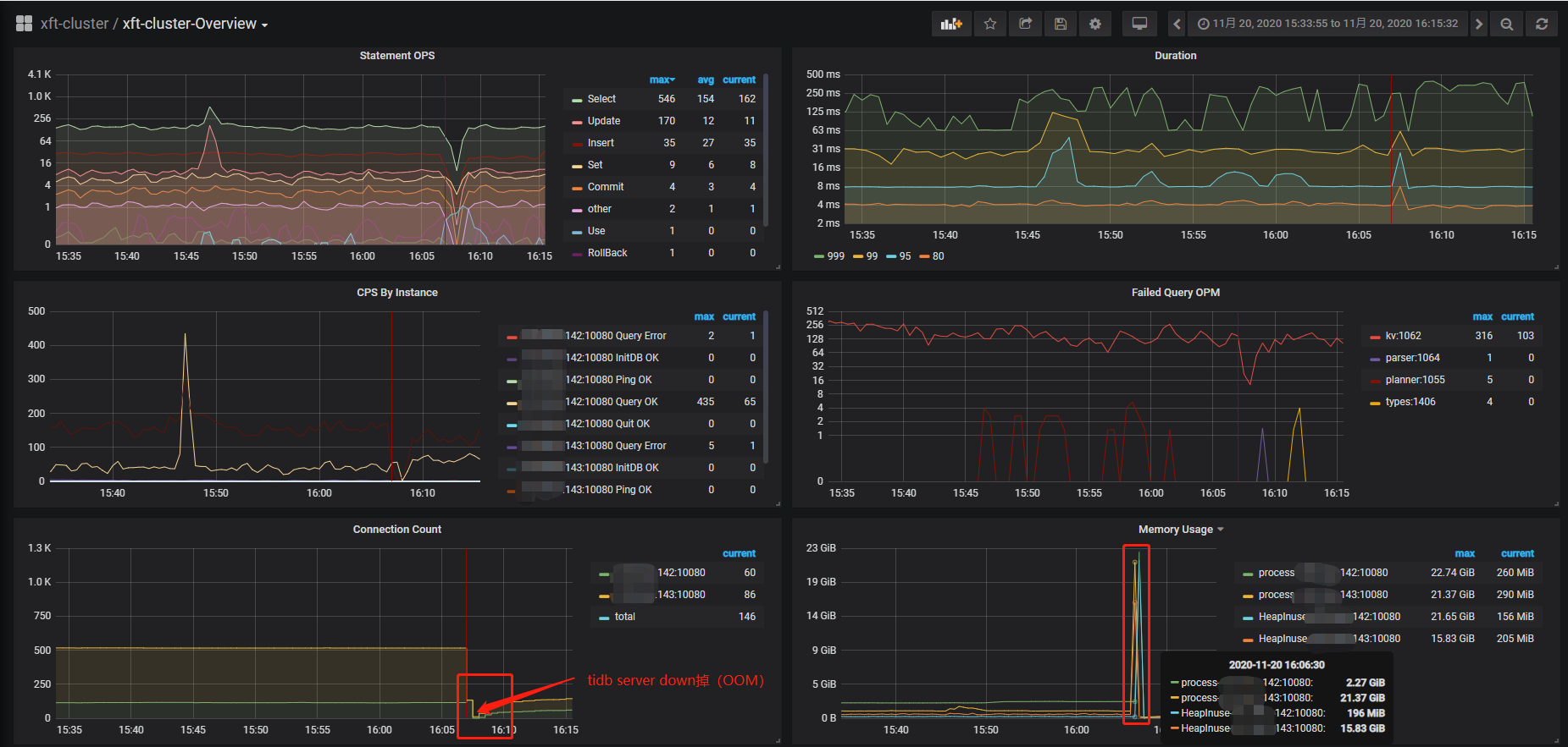
tidb server oom重启时,占用内存情况:
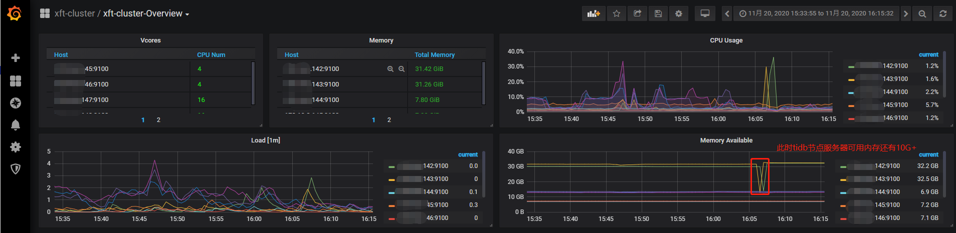
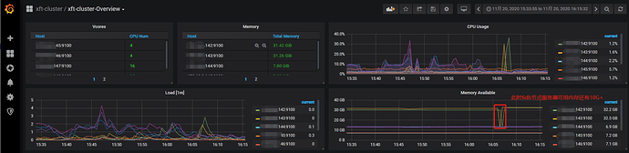
此时机器可用内存情况:
OOM日志:
[root@al-142-tidb01 ~]# dmesg -T | grep tidb-server
[Fri Nov 20 16:06:46 2020] [ 1074] 1000 1074 8327757 7936709 15606 34 0 0 tidb-server
[Fri Nov 20 16:06:46 2020] Out of memory: Kill process 1074 (tidb-server) score 965 or sacrifice child
[Fri Nov 20 16:06:46 2020] Killed process 1074 (tidb-server) total-vm:33311028kB, anon-rss:31747080kB, file-rss:0kB
[Fri Nov 20 16:06:47 2020] Out of memory: Kill process 1525 (tidb-server) score 965 or sacrifice child

