yarthur
(Yarthur)
2020 年12 月 21 日 13:03
1
为提高效率,提问时请提供以下信息,问题描述清晰可优先响应。
【TiDB 版本】:v4.0.8
【问题描述】:
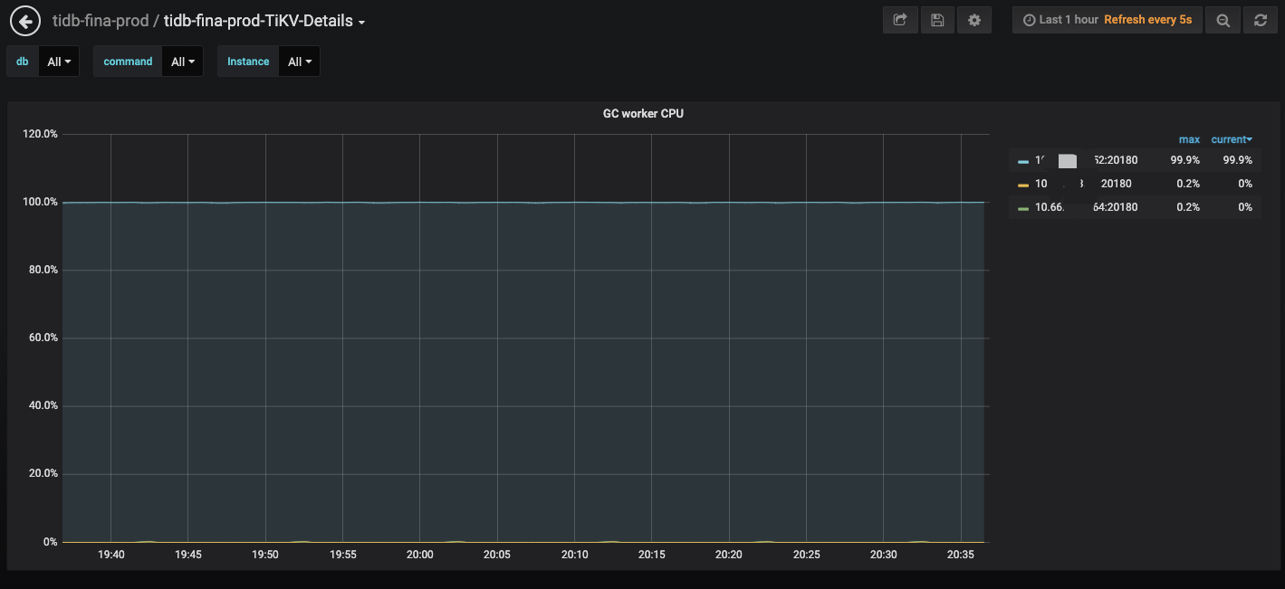
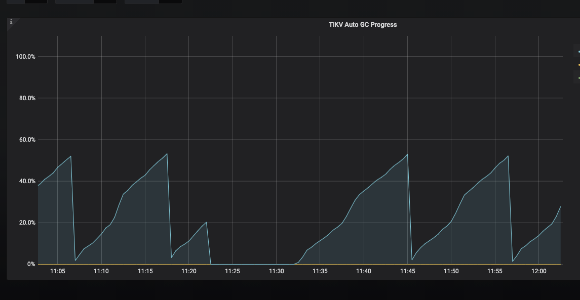
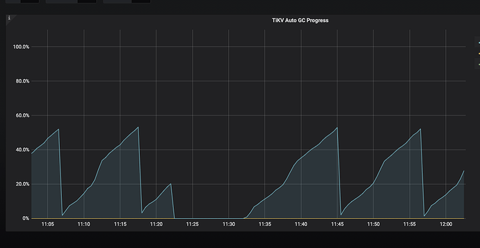
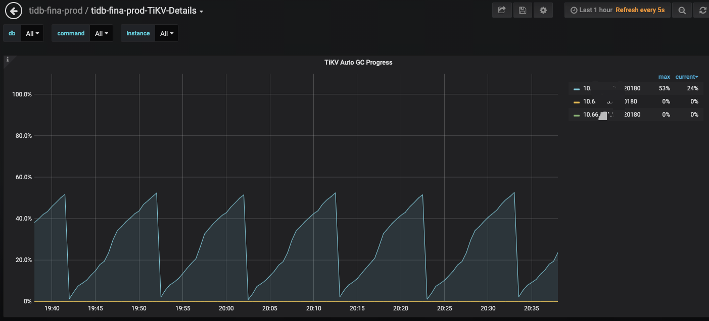
发现一个tikv的节点CPU明显比其他节点高很多,查看是gc_worker一直在运行,auto gc progress一直没有完成,10min又重新开始。
查看tikv日志只发现gc_worker: auto gc will go to rewind日志 (监控时间比日志时间早8H)
[2020/12/21 12:12:13.235 +00:00] [INFO] [gc_manager.rs:503] [“gc_worker: auto gc will go to rewind”] [next_rewind_key=7480000000000000FFE25F698000000000FF000002038E16E551FF234220000419A054FF77DB000000038000FF00000033F7380000FD] [safe_point=421672249726599168]
[2020/12/21 12:12:34.711 +00:00] [INFO] [gc_manager.rs:433] [“gc_worker: auto gc rewinds”] [processed_regions=1222]
tikv日志
tikv.log (12.9 KB)
tidb日志显示有写冲突,但时间点不能完全对上
[2020/12/21 12:09:37.899 +00:00] [INFO] [adapter.go:618] [“pessimistic write conflict, retry statement”] [txn=421672406973677575] [forUpdateTS=421672406973677575] [err=“[kv:9007]Write conflict, txnStartTS=421672406973677575, conflictStartTS=421672406973677570, conflictCommitTS=421672406973677576, key={tableID=21, indexID=2, indexValues={17, }} primary={tableID=21, indexID=2, indexValues={17, }} [try again later]”]
tidb日志
tidb.log.bak (7.8 MB)
[2020/12/21 12:40:27.499 +00:00] [INFO] [<unknown>] ["New connected subchannel at 0x7fe1528eb420 for subchannel 0x7fded1d00240"]
[2020/12/21 12:40:27.501 +00:00] [INFO] [util.rs:419] ["connecting to PD endpoint"] [endpoints=http://10.66.105.154:2379]
[2020/12/21 12:40:27.502 +00:00] [INFO] [util.rs:484] ["connected to PD leader"] [endpoints=http://10.66.105.154:2379]
[2020/12/21 12:40:27.502 +00:00] [INFO] [util.rs:190] ["heartbeat sender and receiver are stale, refreshing ..."]
从日志中看到有这样的信息,能否重新一下这个 tikv 节点看下能够恢复正常
yarthur
(Yarthur)
2020 年12 月 22 日 03:24
5
那个节点我重启了,在观察一段时间吧;能给我说下是啥原因吗?因为连接过期导致的?
看日志感觉像是 TiKV 卡住了,所以尝试重启下,看能不能恢复
yarthur
(Yarthur)
2020 年12 月 22 日 04:04
7
重启那个节点后还是复现了,我是在11:22左右重启的
tikv日志
tikv.log (6.3 MB)
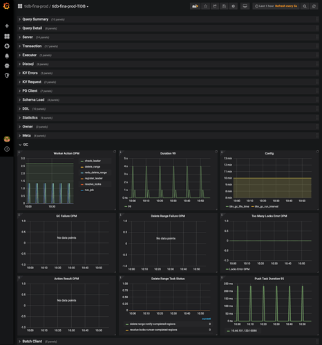
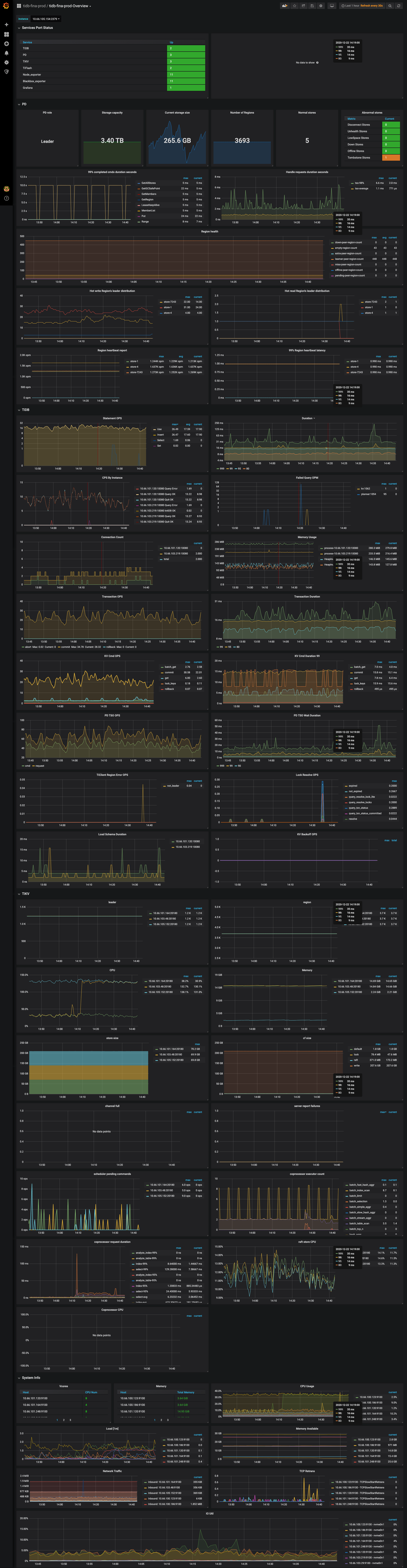
GC 一轮太慢了,如果 GC 在 interval 时间内完成就不会这样。可以上传一下 Overview 面板的完整监控看下么
看了下系统负载以及 region 和 leader 的数量并不是很多。
可以调整一下 gc interval 参数,调大一点,比如一个小时,让一轮 GC 运行完成看看么?
yarthur
(Yarthur)
2020 年12 月 22 日 07:29
12
我interval调整为1h后gc完成了,我后面再观察下;
感觉通过调大间隔的方法不能解决根本问题,为啥新的gc会导致上一次未完成的gc中断,然后一直重复这个过程
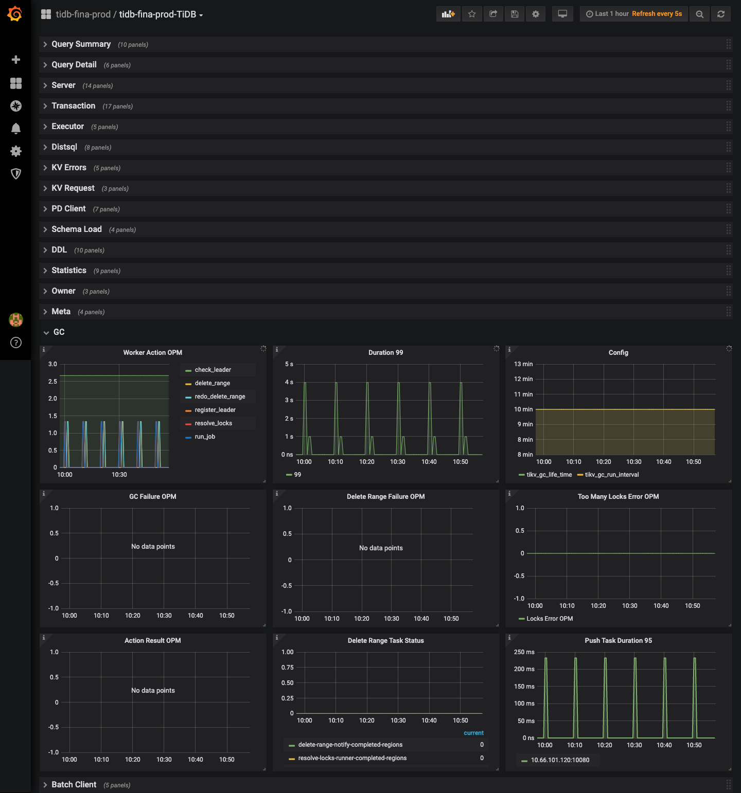
从日志看,每次 GC 的 safe point 点是不同的
如果在一轮 GC 运行过程中(如进行到 30% 时)TiKV 获取到了更新的 safepoint,下一轮 GC 则可能停止在上一轮更新 safepoint 时的进度(即下一次 GC 进度达到 30% 时停止
yarthur
(Yarthur)
2020 年12 月 23 日 07:05
14
下一轮 GC 则可能停止在上一轮更新 safepoint 时的进度(即下一次 GC 进度达到 30% 时停止
没读懂后半句的意思 当前gc进度达到30%,这时发现safepoint更新了,会怎么执行呢 ?当前GC停了,然后开启新的一轮GC?
Ordering::Equal => false,
Ordering::Greater => {
debug!("gc_worker: update safe point"; "safe_point" => safe_point);
self.save_safe_point(safe_point);
AUTO_GC_SAFE_POINT_GAUGE.set(safe_point.into_inner() as i64);
true
}
}
}
/// Scans all regions on the TiKV whose leader is this TiKV, and does GC on all of them.
/// Regions are scanned and GC-ed in lexicographical order.
///
/// While the `gc_a_round` function is running, it will periodically check whether safe_point is
/// updated before the function `gc_a_round` finishes. If so, *Rewinding* will occur. For
/// example, when we just starts to do GC, our progress is like this: ('^' means our current
/// progress)
///
/// ```text
/// | region 1 | region 2 | region 3| region 4 | region 5 | region 6 |
/// ^
代码注释这块有相关的解释。
当一轮 GC 进行的时候,会扫描所有如果一轮 GC 没有完成,这个时候 safe_point 发生了更新,那么 GC 会继续进行,对后面 GC 扫描到的 region 会用新的 safe_point 进行 GC ,但是之前已经扫描过的 region 用的是旧的 safe_point 进行 GC 的,所以 TiKV 需要进行 rewind gc ,将之前使用旧 safe_point 进行 GC 的 region 使用新 safe_point 再 GC 一遍。
所以如果 GC 一直无法在一个 interval 中完成就一直会有这个 rewind 的问题。但是这个是没有影响的。
yarthur
(Yarthur)
2020 年12 月 23 日 09:07
16
明白了,多谢啦,需要保证gc interval间隔内gc能完成是吧
但这个gc_a_round一直运行doesn’t matter不太懂,至少会一直占用一个核吧 看不懂rust的代码
就是这个不会影响 GC 的完整性,从监控上看到的 GC 一直没有 100% 完成,但是实际的话,还是对所有 region 进行了 GC 操作的,不是没有完成 GC 。
system
(system)
关闭
2022 年10 月 31 日 19:03
18
此话题已在最后回复的 1 分钟后被自动关闭。不再允许新回复。